目录
部署Prometheus中的ServiceAccount资源对象,分别创建Clusterrole和Clusterrolebinding
部署Prometheus配置文件configmap.yaml
部署prometheus-rules的configmap 这将创建我们的警报规则,该警报规则将中继到alertmanager进行交付
介绍
对Prometheus高可用性的需求
在过去的几个月中,Kubernetes的采用已经增长了很多倍,现在很明显,Kubernetes是容器编排的事实标准。
同时,监视是任何基础架构的重要方面。Prometheus被认为是监视容器应用和非容器应用的绝佳选择。我们应该确保监视系统具有高可用性和高度可扩展性,以适应不断增长的基础架构的需求,尤其是在Kubernetes的情况下。
因此,今天,我们将部署Prometheus集群,它不仅可以抵抗节点故障,而且还可以确保数据归档以备将来参考。我们的集群也具有很大的可扩展性,以至于我们可以在同一监控系统内跨越多个Kubernetes集群。
当前方案
大多数Prometheus部署都使用具备持久性存储的Pod,而Prometheus使用联邦进行扩展。但是,并非所有数据都可以使用联邦进行聚合,在添加其他服务器时,通常需要一种机制来管理Prometheus配置。
解决方案
Thanos旨在解决上述问题。在Thanos的帮助下,我们不仅可以扩展Prometheus实例,并能够消除重复数据,还可以将数据归档在GCS或S3等持久性存储中。
实现
Thanos架构
Thanos包含以下组件:
- Thanos Sidecar:这是在Prometheus运行的主要组件。它读取并存储object store中的数据。此外,它管理Prometheus的配置和生命周期。为了区分每个Prometheus实例,Sidecar组件将外部标签注入Prometheus配置中。Sidecar组件能够在Prometheus服务器的PromQL接口上运行查询。Sidecar组件还侦听Thanos gRPC协议,并在gRPC查询和REST查询之间转换。
- Thanos Store:此组件在object store中的历史数据之上实现Store API。它主要充当API网关,因此不需要大量的本地磁盘空间。它在启动时加入Thanos集群,并公布它可以访问的数据。它会在本地磁盘上保留有关所有远程块的少量信息,并使它与object store保持同步。通常,在重新启动时可以安全地删除此数据,但会增加启动时间。
- Thanos Query:是个查询组件,负责侦听HTTP并将查询转换为Thanos gRPC格式。它汇总了来自不同来源的查询结果,并且可以从Sidecar和Store中读取数据。在高可用性设置中,它甚至可以对重复数据进行删除。
重复数据删除
Prometheus是有状态的,不允许复制其数据库。这意味着通过运行多个Prometheus副本来增强高可用性并不是最佳选择。
简单的负载平衡将不起作用,例如,在发生崩溃后,副本可能已启动,但是查询此类副本将导致其关闭期间的间隙很小。你有第二个副本可能正在运行,但是又可能在另一时间关闭(例如,滚动重启),因此在这些副本上进行负载平衡将无法正常工作。
- 相反,Thanos Querier从两个副本中提取数据,并对这些信号进行重复数据删除,从而帮助Querier使用者填补了空白。
- Thanos Compact:是Thanos的压缩器组件,它采用Prometheus 2.0存储引擎的压缩过程,来阻止数据存储在object store中。通常,它以单例方式部署。 它还负责数据的向下采样(downsampling)-40小时后执行5m的向下采样,而10天后执行1h的向下采样。
- Thanos Ruler:它基本上与Prometheus的rules具有相同的作用。唯一的区别是它可以与Thanos组件进行通信。
Thanos搭建
先决条件
为了完全理解本教程,需要以下内容:
- Kubernetes的工作原理和熟练使用Kubectl
- Kubernetes集群至少有3个节点(在本演示中,使用GKE集群)
- 实现Ingress Controller和Ingress对象(出于演示目的,使用Nginx Ingress Controller)。尽管这不是强制性的,但强烈建议你这样做以减少外部端点创建的数量。
- 创建供Thanos组件访问object store的凭证(在本例中为GCS存储)
- 创建2个GCS存储,并将其命名为prometheus-long-term和thanos-ruler
- 创建一个角色为“ 存储对象管理员”的服务帐户
- 将密钥文件下载保存为JSON格式,并将其命名为thanos-gcs-credentials.json
- 使用secret创建kubernetes密钥 kubectl create secret generic thanos-gcs-credentials --from-file=thanos-gcs-credentials.json -n monitoring
组件部署
部署Prometheus中的ServiceAccount资源对象,分别创建Clusterrole和Clusterrolebinding
apiVersion: v1 kind: Namespace metadata: name: monitoring --- apiVersion: v1 kind: ServiceAccount metadata: name: monitoring namespace: monitoring --- apiVersion: rbac.authorization.k8s.io/v1beta1 kind: ClusterRole metadata: name: monitoring namespace: monitoring rules: - apiGroups: [""] resources: - nodes - nodes/proxy - services - endpoints - pods verbs: ["get", "list", "watch"] - apiGroups: [""] resources: - configmaps verbs: ["get"] - nonResourceURLs: ["/metrics"] verbs: ["get"] --- apiVersion: rbac.authorization.k8s.io/v1beta1 kind: ClusterRoleBinding metadata: name: monitoring subjects: - kind: ServiceAccount name: monitoring namespace: monitoring roleRef: kind: ClusterRole Name: monitoring apiGroup: rbac.authorization.k8s.io ---
上述清单创建监控命名空间和服务ServiceAccount。
部署Prometheus配置文件configmap.yaml
apiVersion: v1 kind: ConfigMap metadata: name: prometheus-server-conf labels: name: prometheus-server-conf namespace: monitoring data: prometheus.yaml.tmpl: |- global: scrape_interval: 5s evaluation_interval: 5s external_labels: cluster: prometheus-ha # Each Prometheus has to have unique labels. replica: $(POD_NAME) rule_files: - /etc/prometheus/rules/*rules.yaml alerting: # We want our alerts to be deduplicated # from different replicas. alert_relabel_configs: - regex: replica action: labeldrop alertmanagers: - scheme: http path_prefix: / static_configs: - targets: ['alertmanager:9093'] scrape_configs: - job_name: kubernetes-nodes-cadvisor scrape_interval: 10s scrape_timeout: 10s scheme: https tls_config: ca_file: /var/run/secrets/kubernetes.io/serviceaccount/ca.crt bearer_token_file: /var/run/secrets/kubernetes.io/serviceaccount/token kubernetes_sd_configs: - role: node relabel_configs: - action: labelmap regex: __meta_kubernetes_node_label_(.+) # Only for Kubernetes ^1.7.3. # See: https://github.com/prometheus/prometheus/issues/2916 - target_label: __address__ replacement: kubernetes.default.svc:443 - source_labels: [__meta_kubernetes_node_name] regex: (.+) target_label: __metrics_path__ replacement: /api/v1/nodes/${1}/proxy/metrics/cadvisor metric_relabel_configs: - action: replace source_labels: [id] regex: '^/machine\.slice/machine-rkt\\x2d([^\\]+)\\.+/([^/]+)\.service$' target_label: rkt_container_name replacement: '${2}-${1}' - action: replace source_labels: [id] regex: '^/system\.slice/(.+)\.service$' target_label: systemd_service_name replacement: '${1}' - job_name: 'kubernetes-pods' kubernetes_sd_configs: - role: pod relabel_configs: - action: labelmap regex: __meta_kubernetes_pod_label_(.+) - source_labels: [__meta_kubernetes_namespace] action: replace target_label: kubernetes_namespace - source_labels: [__meta_kubernetes_pod_name] action: replace target_label: kubernetes_pod_name - source_labels: [__meta_kubernetes_pod_annotation_prometheus_io_scrape] action: keep regex: true - source_labels: [__meta_kubernetes_pod_annotation_prometheus_io_scheme] action: replace target_label: __scheme__ regex: (https?) - source_labels: [__meta_kubernetes_pod_annotation_prometheus_io_path] action: replace target_label: __metrics_path__ regex: (.+) - source_labels: [__address__, __meta_kubernetes_pod_prometheus_io_port] action: replace target_label: __address__ regex: ([^:]+)(?::\d+)?;(\d+) replacement: $1:$2 - job_name: 'kubernetes-apiservers' kubernetes_sd_configs: - role: endpoints scheme: https tls_config: ca_file: /var/run/secrets/kubernetes.io/serviceaccount/ca.crt bearer_token_file: /var/run/secrets/kubernetes.io/serviceaccount/token relabel_configs: - source_labels: [__meta_kubernetes_namespace, __meta_kubernetes_service_name, __meta_kubernetes_endpoint_port_name] action: keep regex: default;kubernetes;https - job_name: 'kubernetes-service-endpoints' kubernetes_sd_configs: - role: endpoints relabel_configs: - action: labelmap regex: __meta_kubernetes_service_label_(.+) - source_labels: [__meta_kubernetes_namespace] action: replace target_label: kubernetes_namespace - source_labels: [__meta_kubernetes_service_name] action: replace target_label: kubernetes_name - source_labels: [__meta_kubernetes_service_annotation_prometheus_io_scrape] action: keep regex: true - source_labels: [__meta_kubernetes_service_annotation_prometheus_io_scheme] action: replace target_label: __scheme__ regex: (https?) - source_labels: [__meta_kubernetes_service_annotation_prometheus_io_path] action: replace target_label: __metrics_path__ regex: (.+) - source_labels: [__address__, __meta_kubernetes_service_annotation_prometheus_io_port] action: replace target_label: __address__ regex: (.+)(?::\d+);(\d+) replacement: $1:$2
上面的Configmap创建Prometheus配置文件模板。Thanos sidecar组件将读取此配置文件模板,并将生成实际的配置文件,而该配置文件又将由在同一容器中运行的Prometheus容器使用。
在配置文件中添加external_labels部分非常重要,以使Querier可以基于该部分对重复数据进行删除。
部署prometheus-rules的configmap 这将创建我们的警报规则,该警报规则将中继到alertmanager进行交付
apiVersion: v1 kind: ConfigMap metadata: name: prometheus-rules labels: name: prometheus-rules namespace: monitoring data: alert-rules.yaml: |- groups: - name: Deployment rules: - alert: Deployment at 0 Replicas annotations: summary: Deployment {{$labels.deployment}} in {{$labels.namespace}} is currently having no pods running expr: | sum(kube_deployment_status_replicas{pod_template_hash=""}) by (deployment,namespace) < 1 for: 1m labels: team: devops - alert: HPA Scaling Limited annotations: summary: HPA named {{$labels.hpa}} in {{$labels.namespace}} namespace has reached scaling limited state expr: | (sum(kube_hpa_status_condition{condition="ScalingLimited",status="true"}) by (hpa,namespace)) == 1 for: 1m labels: team: devops - alert: HPA at MaxCapacity annotations: summary: HPA named {{$labels.hpa}} in {{$labels.namespace}} namespace is running at Max Capacity expr: | ((sum(kube_hpa_spec_max_replicas) by (hpa,namespace)) - (sum(kube_hpa_status_current_replicas) by (hpa,namespace))) == 0 for: 1m labels: team: devops - name: Pods rules: - alert: Container restarted annotations: summary: Container named {{$labels.container}} in {{$labels.pod}} in {{$labels.namespace}} was restarted expr: | sum(increase(kube_pod_container_status_restarts_total{namespace!="kube-system",pod_template_hash=""}[1m])) by (pod,namespace,container) > 0 for: 0m labels: team: dev - alert: High Memory Usage of Container annotations: summary: Container named {{$labels.container}} in {{$labels.pod}} in {{$labels.namespace}} is using more than 75% of Memory Limit expr: | ((( sum(container_memory_usage_bytes{image!="",container_name!="POD", namespace!="kube-system"}) by (namespace,container_name,pod_name) / sum(container_spec_memory_limit_bytes{image!="",container_name!="POD",namespace!="kube-system"}) by (namespace,container_name,pod_name) ) * 100 ) < +Inf ) > 75 for: 5m labels: team: dev - alert: High CPU Usage of Container annotations: summary: Container named {{$labels.container}} in {{$labels.pod}} in {{$labels.namespace}} is using more than 75% of CPU Limit expr: | ((sum(irate(container_cpu_usage_seconds_total{image!="",container_name!="POD", namespace!="kube-system"}[30s])) by (namespace,container_name,pod_name) / sum(container_spec_cpu_quota{image!="",container_name!="POD", namespace!="kube-system"} / container_spec_cpu_period{image!="",container_name!="POD", namespace!="kube-system"}) by (namespace,container_name,pod_name) ) * 100) > 75 for: 5m labels: team: dev - name: Nodes rules: - alert: High Node Memory Usage annotations: summary: Node {{$labels.kubernetes_io_hostname}} has more than 80% memory used. Plan Capcity expr: | (sum (container_memory_working_set_bytes{id="/",container_name!="POD"}) by (kubernetes_io_hostname) / sum (machine_memory_bytes{}) by (kubernetes_io_hostname) * 100) > 80 for: 5m labels: team: devops - alert: High Node CPU Usage annotations: summary: Node {{$labels.kubernetes_io_hostname}} has more than 80% allocatable cpu used. Plan Capacity. expr: | (sum(rate(container_cpu_usage_seconds_total{id="/", container_name!="POD"}[1m])) by (kubernetes_io_hostname) / sum(machine_cpu_cores) by (kubernetes_io_hostname) * 100) > 80 for: 5m labels: team: devops - alert: High Node Disk Usage annotations: summary: Node {{$labels.kubernetes_io_hostname}} has more than 85% disk used. Plan Capacity. expr: | (sum(container_fs_usage_bytes{device=~"^/dev/[sv]d[a-z][1-9]$",id="/",container_name!="POD"}) by (kubernetes_io_hostname) / sum(container_fs_limit_bytes{container_name!="POD",device=~"^/dev/[sv]d[a-z][1-9]$",id="/"}) by (kubernetes_io_hostname)) * 100 > 85 for: 5m labels: team: devops
部署Prometheus的StatefulSet资源
apiVersion: storage.k8s.io/v1beta1 kind: StorageClass metadata: name: fast namespace: monitoring provisioner: kubernetes.io/gce-pd allowVolumeExpansion: true --- apiVersion: apps/v1beta1 kind: StatefulSet metadata: name: prometheus namespace: monitoring spec: replicas: 3 serviceName: prometheus-service template: metadata: labels: app: prometheus thanos-store-api: "true" spec: serviceAccountName: monitoring containers: - name: prometheus image: prom/prometheus:v2.4.3 args: - "--config.file=/etc/prometheus-shared/prometheus.yaml" - "--storage.tsdb.path=/prometheus/" - "--web.enable-lifecycle" - "--storage.tsdb.no-lockfile" - "--storage.tsdb.min-block-duration=2h" - "--storage.tsdb.max-block-duration=2h" ports: - name: prometheus containerPort: 9090 volumeMounts: - name: prometheus-storage mountPath: /prometheus/ - name: prometheus-config-shared mountPath: /etc/prometheus-shared/ - name: prometheus-rules mountPath: /etc/prometheus/rules - name: thanos image: quay.io/thanos/thanos:v0.8.0 args: - "sidecar" - "--log.level=debug" - "--tsdb.path=/prometheus" - "--prometheus.url=http://127.0.0.1:9090" - "--objstore.config={type: GCS, config: {bucket: prometheus-long-term}}" - "--reloader.config-file=/etc/prometheus/prometheus.yaml.tmpl" - "--reloader.config-envsubst-file=/etc/prometheus-shared/prometheus.yaml" - "--reloader.rule-dir=/etc/prometheus/rules/" env: - name: POD_NAME valueFrom: fieldRef: fieldPath: metadata.name - name : GOOGLE_APPLICATION_CREDENTIALS value: /etc/secret/thanos-gcs-credentials.json ports: - name: http-sidecar containerPort: 10902 - name: grpc containerPort: 10901 livenessProbe: httpGet: port: 10902 path: /-/healthy readinessProbe: httpGet: port: 10902 path: /-/ready volumeMounts: - name: prometheus-storage mountPath: /prometheus - name: prometheus-config-shared mountPath: /etc/prometheus-shared/ - name: prometheus-config mountPath: /etc/prometheus - name: prometheus-rules mountPath: /etc/prometheus/rules - name: thanos-gcs-credentials mountPath: /etc/secret readOnly: false securityContext: fsGroup: 2000 runAsNonRoot: true runAsUser: 1000 volumes: - name: prometheus-config configMap: defaultMode: 420 name: prometheus-server-conf - name: prometheus-config-shared emptyDir: {} - name: prometheus-rules configMap: name: prometheus-rules - name: thanos-gcs-credentials secret: secretName: thanos-gcs-credentials volumeClaimTemplates: - metadata: name: prometheus-storage namespace: monitoring spec: accessModes: [ "ReadWriteOnce" ] storageClassName: fast resources: requests: storage: 20Gi
上面提供的清单,重要的是要了解以下几个方面:
- Prometheus部署为具有3个副本的StatefulSet,每个副本动态地配置自己的持久存储卷。
- Thanos sidecar容器使用我们在上面创建的模板文件,生成Prometheus配置信息。
- Thanos需要处理数据压缩,因此我们需要设置--storage.tsdb.min-block-duration = 2h和--storage.tsdb.max-block-duration = 2h
- PrometheusStatefulSet被打上thanos-store-api:true的标签, 因此每个headless 服务都会发现每个Pod,我们将在下面的Service资源中创建它。Thanos Querier将使用此headless服务来查询所有Prometheus实例中的数据。我们还将相同的标签(thanos-store-api:true)应用于Thanos Store和Thanos Ruler组件,以便Querier也会发现它们并将其用于查询指标。
- 使用GOOGLE_APPLICATION_CREDENTIALS环境变量提供了GCS存储凭据路径。这个凭据是我们创建secret获得的。
部署Prometheus服务
apiVersion: v1 kind: Service metadata: name: prometheus-0-service annotations: prometheus.io/scrape: "true" prometheus.io/port: "9090" namespace: monitoring labels: name: prometheus spec: selector: statefulset.kubernetes.io/pod-name: prometheus-0 ports: - name: prometheus port: 8080 targetPort: prometheus --- apiVersion: v1 kind: Service metadata: name: prometheus-1-service annotations: prometheus.io/scrape: "true" prometheus.io/port: "9090" namespace: monitoring labels: name: prometheus spec: selector: statefulset.kubernetes.io/pod-name: prometheus-1 ports: - name: prometheus port: 8080 targetPort: prometheus --- apiVersion: v1 kind: Service metadata: name: prometheus-2-service annotations: prometheus.io/scrape: "true" prometheus.io/port: "9090" namespace: monitoring labels: name: prometheus spec: selector: statefulset.kubernetes.io/pod-name: prometheus-2 ports: - name: prometheus port: 8080 targetPort: prometheus --- #This service creates a srv record for querier to find about store-api's apiVersion: v1 kind: Service metadata: name: thanos-store-gateway namespace: monitoring spec: type: ClusterIP clusterIP: None ports: - name: grpc port: 10901 targetPort: grpc selector: thanos-store-api: "true"
我们为StatefulSet中的每个Prometheus Pod创建了不同的服务,这不是必需的,这些仅用于调试目的。上面已经解释了headless服务名称为thanos-store-gateway的目的。稍后我们将使用ingress 对象暴露Prometheus服务。
部署Thanos Querier
apiVersion: v1 kind: Namespace metadata: name: monitoring --- apiVersion: apps/v1 kind: Deployment metadata: name: thanos-querier namespace: monitoring labels: app: thanos-querier spec: replicas: 1 selector: matchLabels: app: thanos-querier template: metadata: labels: app: thanos-querier spec: containers: - name: thanos image: quay.io/thanos/thanos:v0.8.0 args: - query - --log.level=debug - --query.replica-label=replica - --store=dnssrv+thanos-store-gateway:10901 ports: - name: http containerPort: 10902 - name: grpc containerPort: 10901 livenessProbe: httpGet: port: http path: /-/healthy readinessProbe: httpGet: port: http path: /-/ready --- apiVersion: v1 kind: Service metadata: labels: app: thanos-querier name: thanos-querier namespace: monitoring spec: ports: - port: 9090 protocol: TCP targetPort: http name: http selector: app: thanos-querier
Thanos Querier是Thanos部署的主要组件之一。请注意以下几点:
- 容器参数--store=dnssrv+thanos-store-gateway:10901有助于从度量标准数据中发现所有组件。
- thanos-querier服务提供了一个Web界面来运行PromQL查询。它还可以选择在多个Prometheus群集之间删除重复数据。
- Thanos Querier也是Grafana等所有仪表板的数据源。
部署Thanos Store Gateway
apiVersion: v1 kind: Namespace metadata: name: monitoring --- apiVersion: apps/v1beta1 kind: StatefulSet metadata: name: thanos-store-gateway namespace: monitoring labels: app: thanos-store-gateway spec: replicas: 1 selector: matchLabels: app: thanos-store-gateway serviceName: thanos-store-gateway template: metadata: labels: app: thanos-store-gateway thanos-store-api: "true" spec: containers: - name: thanos image: quay.io/thanos/thanos:v0.8.0 args: - "store" - "--log.level=debug" - "--data-dir=/data" - "--objstore.config={type: GCS, config: {bucket: prometheus-long-term}}" - "--index-cache-size=500MB" - "--chunk-pool-size=500MB" env: - name : GOOGLE_APPLICATION_CREDENTIALS value: /etc/secret/thanos-gcs-credentials.json ports: - name: http containerPort: 10902 - name: grpc containerPort: 10901 livenessProbe: httpGet: port: 10902 path: /-/healthy readinessProbe: httpGet: port: 10902 path: /-/ready volumeMounts: - name: thanos-gcs-credentials mountPath: /etc/secret readOnly: false volumes: - name: thanos-gcs-credentials secret: secretName: thanos-gcs-credentials ---
这将创建存储组件,该组件存储服务从object store到Querier的指标信息。
部署Thanos Ruler
apiVersion: v1 kind: Namespace metadata: name: monitoring --- apiVersion: v1 kind: ConfigMap metadata: name: thanos-ruler-rules namespace: monitoring data: alert_down_services.rules.yaml: | groups: - name: metamonitoring rules: - alert: PrometheusReplicaDown annotations: message: Prometheus replica in cluster {{$labels.cluster}} has disappeared from Prometheus target discovery. expr: | sum(up{cluster="prometheus-ha", instance=~".*:9090", job="kubernetes-service-endpoints"}) by (job,cluster) < 3 for: 15s labels: severity: critical --- apiVersion: apps/v1beta1 kind: StatefulSet metadata: labels: app: thanos-ruler name: thanos-ruler namespace: monitoring spec: replicas: 1 selector: matchLabels: app: thanos-ruler serviceName: thanos-ruler template: metadata: labels: app: thanos-ruler thanos-store-api: "true" spec: containers: - name: thanos image: quay.io/thanos/thanos:v0.8.0 args: - rule - --log.level=debug - --data-dir=/data - --eval-interval=15s - --rule-file=/etc/thanos-ruler/*.rules.yaml - --alertmanagers.url=http://alertmanager:9093 - --query=thanos-querier:9090 - "--objstore.config={type: GCS, config: {bucket: thanos-ruler}}" - --label=ruler_cluster="prometheus-ha" - --label=replica="$(POD_NAME)" env: - name : GOOGLE_APPLICATION_CREDENTIALS value: /etc/secret/thanos-gcs-credentials.json - name: POD_NAME valueFrom: fieldRef: fieldPath: metadata.name ports: - name: http containerPort: 10902 - name: grpc containerPort: 10901 livenessProbe: httpGet: port: http path: /-/healthy readinessProbe: httpGet: port: http path: /-/ready volumeMounts: - mountPath: /etc/thanos-ruler name: config - name: thanos-gcs-credentials mountPath: /etc/secret readOnly: false volumes: - configMap: name: thanos-ruler-rules name: config - name: thanos-gcs-credentials secret: secretName: thanos-gcs-credentials --- apiVersion: v1 kind: Service metadata: labels: app: thanos-ruler name: thanos-ruler namespace: monitoring spec: ports: - port: 9090 protocol: TCP targetPort: http name: http selector: app: thanos-ruler
现在,在与我们的工作负载相同的名称空间中的输入以下命令,能够查看到thanos-store-gateway对应有哪些Pod :
root@my-shell-95cb5df57-4q6w8:/# nslookup thanos-store-gateway Server: 10.63.240.10 Address: 10.63.240.10#53 Name: thanos-store-gateway.monitoring.svc.cluster.local Address: 10.60.25.2 Name: thanos-store-gateway.monitoring.svc.cluster.local Address: 10.60.25.4 Name: thanos-store-gateway.monitoring.svc.cluster.local Address: 10.60.30.2 Name: thanos-store-gateway.monitoring.svc.cluster.local Address: 10.60.30.8 Name: thanos-store-gateway.monitoring.svc.cluster.local Address: 10.60.31.2 root@my-shell-95cb5df57-4q6w8:/# exit
上面返回的IP对应于我们的Prometheus中的Pod(thanos-store和thanos-ruler)。
可以通过以下命令验证
$ kubectl get pods -o wide -l thanos-store-api="true" NAME READY STATUS RESTARTS AGE IP NODE NOMINATED NODE READINESS GATES prometheus-0 2/2 Running 0 100m 10.60.31.2 gke-demo-1-pool-1-649cbe02-jdnv <none> <none> prometheus-1 2/2 Running 0 14h 10.60.30.2 gke-demo-1-pool-1-7533d618-kxkd <none> <none> prometheus-2 2/2 Running 0 31h 10.60.25.2 gke-demo-1-pool-1-4e9889dd-27gc <none> <none> thanos-ruler-0 1/1 Running 0 100m 10.60.30.8 gke-demo-1-pool-1-7533d618-kxkd <none> <none> thanos-store-gateway-0 1/1 Running 0 14h 10.60.25.4 gke-demo-1-pool-1-4e9889dd-27gc <none> <none>
部署Alertmanager
apiVersion: v1 kind: Namespace metadata: name: monitoring --- kind: ConfigMap apiVersion: v1 metadata: name: alertmanager namespace: monitoring data: config.yml: |- global: resolve_timeout: 5m slack_api_url: "<your_slack_hook>" victorops_api_url: "<your_victorops_hook>" templates: - '/etc/alertmanager-templates/*.tmpl' route: group_by: ['alertname', 'cluster', 'service'] group_wait: 10s group_interval: 1m repeat_interval: 5m receiver: default routes: - match: team: devops receiver: devops continue: true - match: team: dev receiver: dev continue: true receivers: - name: 'default' - name: 'devops' victorops_configs: - api_key: '<YOUR_API_KEY>' routing_key: 'devops' message_type: 'CRITICAL' entity_display_name: '{{ .CommonLabels.alertname }}' state_message: 'Alert: {{ .CommonLabels.alertname }}. Summary:{{ .CommonAnnotations.summary }}. RawData: {{ .CommonLabels }}' slack_configs: - channel: '#k8-alerts' send_resolved: true - name: 'dev' victorops_configs: - api_key: '<YOUR_API_KEY>' routing_key: 'dev' message_type: 'CRITICAL' entity_display_name: '{{ .CommonLabels.alertname }}' state_message: 'Alert: {{ .CommonLabels.alertname }}. Summary:{{ .CommonAnnotations.summary }}. RawData: {{ .CommonLabels }}' slack_configs: - channel: '#k8-alerts' send_resolved: true --- apiVersion: extensions/v1beta1 kind: Deployment metadata: name: alertmanager namespace: monitoring spec: replicas: 1 selector: matchLabels: app: alertmanager template: metadata: name: alertmanager labels: app: alertmanager spec: containers: - name: alertmanager image: prom/alertmanager:v0.15.3 args: - '--config.file=/etc/alertmanager/config.yml' - '--storage.path=/alertmanager' ports: - name: alertmanager containerPort: 9093 volumeMounts: - name: config-volume mountPath: /etc/alertmanager - name: alertmanager mountPath: /alertmanager volumes: - name: config-volume configMap: name: alertmanager - name: alertmanager emptyDir: {} --- apiVersion: v1 kind: Service metadata: annotations: prometheus.io/scrape: 'true' prometheus.io/path: '/metrics' labels: name: alertmanager name: alertmanager namespace: monitoring spec: selector: app: alertmanager ports: - name: alertmanager protocol: TCP port: 9093 targetPort: 9093
alertmanager将根据Prometheus规则生成所有的警报。
部署Kubestate指标
apiVersion: v1 kind: Namespace metadata: name: monitoring --- apiVersion: rbac.authorization.k8s.io/v1 # kubernetes versions before 1.8.0 should use rbac.authorization.k8s.io/v1beta1 kind: ClusterRoleBinding metadata: name: kube-state-metrics roleRef: apiGroup: rbac.authorization.k8s.io kind: ClusterRole name: kube-state-metrics subjects: - kind: ServiceAccount name: kube-state-metrics namespace: monitoring --- apiVersion: rbac.authorization.k8s.io/v1 # kubernetes versions before 1.8.0 should use rbac.authorization.k8s.io/v1beta1 kind: ClusterRole metadata: name: kube-state-metrics rules: - apiGroups: [""] resources: - configmaps - secrets - nodes - pods - services - resourcequotas - replicationcontrollers - limitranges - persistentvolumeclaims - persistentvolumes - namespaces - endpoints verbs: ["list", "watch"] - apiGroups: ["extensions"] resources: - daemonsets - deployments - replicasets verbs: ["list", "watch"] - apiGroups: ["apps"] resources: - statefulsets verbs: ["list", "watch"] - apiGroups: ["batch"] resources: - cronjobs - jobs verbs: ["list", "watch"] - apiGroups: ["autoscaling"] resources: - horizontalpodautoscalers verbs: ["list", "watch"] --- apiVersion: rbac.authorization.k8s.io/v1 # kubernetes versions before 1.8.0 should use rbac.authorization.k8s.io/v1beta1 kind: RoleBinding metadata: name: kube-state-metrics namespace: monitoring roleRef: apiGroup: rbac.authorization.k8s.io kind: Role name: kube-state-metrics-resizer subjects: - kind: ServiceAccount name: kube-state-metrics namespace: monitoring --- apiVersion: rbac.authorization.k8s.io/v1 # kubernetes versions before 1.8.0 should use rbac.authorization.k8s.io/v1beta1 kind: Role metadata: namespace: monitoring name: kube-state-metrics-resizer rules: - apiGroups: [""] resources: - pods verbs: ["get"] - apiGroups: ["extensions"] resources: - deployments resourceNames: ["kube-state-metrics"] verbs: ["get", "update"] --- apiVersion: v1 kind: ServiceAccount metadata: name: kube-state-metrics namespace: monitoring --- apiVersion: apps/v1 kind: Deployment metadata: name: kube-state-metrics namespace: monitoring spec: selector: matchLabels: k8s-app: kube-state-metrics replicas: 1 template: metadata: labels: k8s-app: kube-state-metrics spec: serviceAccountName: kube-state-metrics containers: - name: kube-state-metrics image: quay.io/mxinden/kube-state-metrics:v1.4.0-gzip.3 ports: - name: http-metrics containerPort: 8080 - name: telemetry containerPort: 8081 readinessProbe: httpGet: path: /healthz port: 8080 initialDelaySeconds: 5 timeoutSeconds: 5 - name: addon-resizer image: k8s.gcr.io/addon-resizer:1.8.3 resources: limits: cpu: 150m memory: 50Mi requests: cpu: 150m memory: 50Mi env: - name: MY_POD_NAME valueFrom: fieldRef: fieldPath: metadata.name - name: MY_POD_NAMESPACE valueFrom: fieldRef: fieldPath: metadata.namespace command: - /pod_nanny - --container=kube-state-metrics - --cpu=100m - --extra-cpu=1m - --memory=100Mi - --extra-memory=2Mi - --threshold=5 - --deployment=kube-state-metrics --- apiVersion: v1 kind: Service metadata: name: kube-state-metrics namespace: monitoring labels: k8s-app: kube-state-metrics annotations: prometheus.io/scrape: 'true' spec: ports: - name: http-metrics port: 8080 targetPort: http-metrics protocol: TCP - name: telemetry port: 8081 targetPort: telemetry protocol: TCP selector: k8s-app: kube-state-metrics
需要使用Kubestate指标来中继一些重要的容器指标,这些指标不是kubelet本身公开的,因此不能直接用于Prometheus。
部署Node-Exporter Daemonset
apiVersion: v1 kind: Namespace metadata: name: monitoring --- apiVersion: extensions/v1beta1 kind: DaemonSet metadata: name: node-exporter namespace: monitoring labels: name: node-exporter spec: template: metadata: labels: name: node-exporter annotations: prometheus.io/scrape: "true" prometheus.io/port: "9100" spec: hostPID: true hostIPC: true hostNetwork: true containers: - name: node-exporter image: prom/node-exporter:v0.16.0 securityContext: privileged: true args: - --path.procfs=/host/proc - --path.sysfs=/host/sys ports: - containerPort: 9100 protocol: TCP resources: limits: cpu: 100m memory: 100Mi requests: cpu: 10m memory: 100Mi volumeMounts: - name: dev mountPath: /host/dev - name: proc mountPath: /host/proc - name: sys mountPath: /host/sys - name: rootfs mountPath: /rootfs volumes: - name: proc hostPath: path: /proc - name: dev hostPath: path: /dev - name: sys hostPath: path: /sys - name: rootfs hostPath: path: /
Node-Exporter是Daemonset资源,它在每个节点上运行一个pod -exporter的容器,并公开非常重要的与节点相关的度量标准,这些度量标准可以由Prometheus实例提取。
部署Grafana
apiVersion: v1 kind: Namespace metadata: name: monitoring --- apiVersion: storage.k8s.io/v1beta1 kind: StorageClass metadata: name: fast namespace: monitoring provisioner: kubernetes.io/gce-pd allowVolumeExpansion: true --- apiVersion: apps/v1beta1 kind: StatefulSet metadata: name: grafana namespace: monitoring spec: replicas: 1 serviceName: grafana template: metadata: labels: task: monitoring k8s-app: grafana spec: containers: - name: grafana image: k8s.gcr.io/heapster-grafana-amd64:v5.0.4 ports: - containerPort: 3000 protocol: TCP volumeMounts: - mountPath: /etc/ssl/certs name: ca-certificates readOnly: true - mountPath: /var name: grafana-storage env: - name: GF_SERVER_HTTP_PORT value: "3000" # The following env variables are required to make Grafana accessible via # the kubernetes api-server proxy. On production clusters, we recommend # removing these env variables, setup auth for grafana, and expose the grafana # service using a LoadBalancer or a public IP. - name: GF_AUTH_BASIC_ENABLED value: "false" - name: GF_AUTH_ANONYMOUS_ENABLED value: "true" - name: GF_AUTH_ANONYMOUS_ORG_ROLE value: Admin - name: GF_SERVER_ROOT_URL # If you're only using the API Server proxy, set this value instead: # value: /api/v1/namespaces/kube-system/services/monitoring-grafana/proxy value: / volumes: - name: ca-certificates hostPath: path: /etc/ssl/certs volumeClaimTemplates: - metadata: name: grafana-storage namespace: monitoring spec: accessModes: [ "ReadWriteOnce" ] storageClassName: fast resources: requests: storage: 5Gi --- apiVersion: v1 kind: Service metadata: labels: kubernetes.io/cluster-service: 'true' kubernetes.io/name: grafana name: grafana namespace: monitoring spec: ports: - port: 3000 targetPort: 3000 selector: k8s-app: grafana
这将创建我们的Grafana的Deployment和Service资源对象,该Service将 通过我们的Ingress对象公开。
为了将Thanos-Querier添加为Grafana数据源。我们可以这样做:
- 在Grafana单击Add DataSource
- 名称:DS_PROMETHEUS
- 类型:Prometheus
- 网址:http://thanos-querier:9090
- 点击Save and Test。现在,你可以构建自定义仪表板,也可以直接从grafana.net导入仪表板。仪表盘#315和#1471是很好的开始。
部署Ingress对象
apiVersion: extensions/v1beta1 kind: Ingress metadata: name: monitoring-ingress namespace: monitoring annotations: kubernetes.io/ingress.class: "nginx" spec: rules: - host: grafana.<yourdomain>.com http: paths: - path: / backend: serviceName: grafana servicePort: 3000 - host: prometheus-0.<yourdomain>.com http: paths: - path: / backend: serviceName: prometheus-0-service servicePort: 8080 - host: prometheus-1.<yourdomain>.com http: paths: - path: / backend: serviceName: prometheus-1-service servicePort: 8080 - host: prometheus-2.<yourdomain>.com http: paths: - path: / backend: serviceName: prometheus-2-service servicePort: 8080 - host: alertmanager.<yourdomain>.com http: paths: - path: / backend: serviceName: alertmanager servicePort: 9093 - host: thanos-querier.<yourdomain>.com http: paths: - path: / backend: serviceName: thanos-querier servicePort: 9090 - host: thanos-ruler.<yourdomain>.com http: paths: - path: / backend: serviceName: thanos-ruler servicePort: 9090
这将有助于在Kubernetes集群之外公开我们所有的服务。记得将<yourdomain>替换为你可以访问的域名,并且可以将Ingress-Controller的服务指向该域名。
现在,您应该可以在http://thanos-querier.<yourdomain>.com上访问Thanos Querier 。
它看起来像这样:
可以选择“ deldupication“ 删除重复数据。
如果单击“ Stores ”,则可以看到thanos-store-gateway服务发现的所有活动端点
现在,您将Thanos Querier添加为Grafana中的数据源,并开始创建仪表板
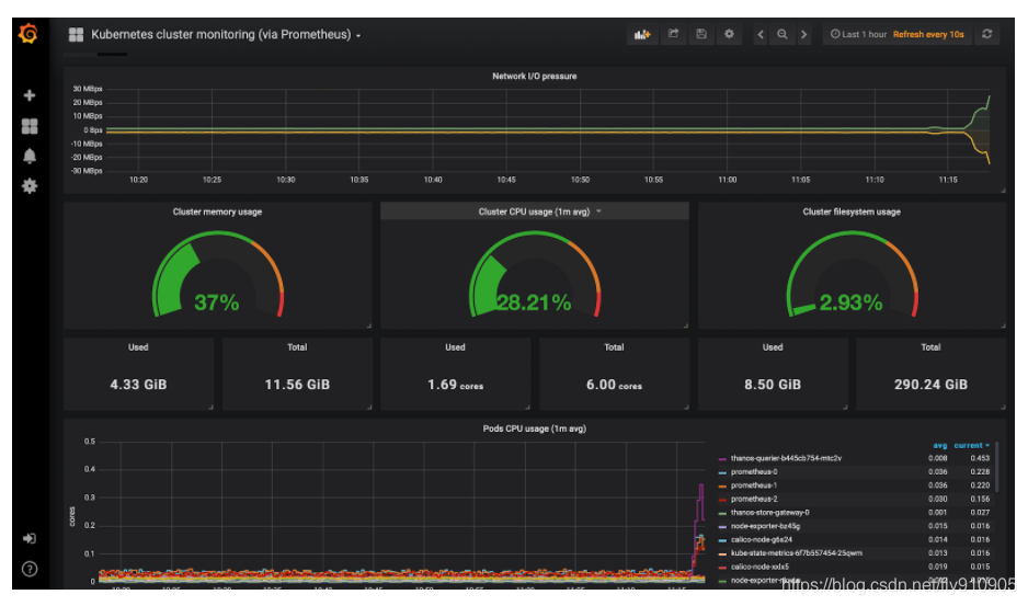
Kubernetes集群监控仪表板
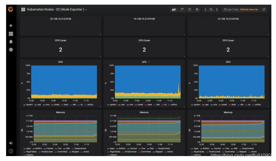
Kubernetes节点监控仪表板
结论
将Thanos与Prometheus集成无疑提供了水平扩展Prometheus的能力,并且由于Thanos-Querier能够从其他查询器实例中提取指标,因此你实际上可以跨集群提取指标,从而在单个仪表板上可视化它们。
我们还能够将度量标准数据存档在object store中,该object store为我们的监视系统提供了无限的存储空间,并提供了来自object store本身的度量。
但是,要实现所有这些,你需要进行大量配置。上面提供的清单已在生产环境中进行了测试。如果你有任何疑问,请随时与我们联系。
译文连接:https://dzone.com/articles/high-availability-kubernetes-monitoring-using-prom





