一键部署链接 点我跳转
使用k8s方式部署Prometheus + grafana 监控pod 和 node 节点信息
环境基础:
k8s集群
创建命名空间方便管理
kubectl create namespace monitoring
3个组件
1.数据源pod(任选其一,推荐kube-state-metrics方式 更详细)
node节点基础数据,cpu,io,内存,磁盘,网络等
偏向使用DaemonSet部署的node-exporter
- node-exporter.yaml
一键部署默认是这种pod
apiVersion: apps/v1 kind: DaemonSet metadata: name: node-exporter namespace: monitoring labels: k8s-app: node-exporter spec: selector: matchLabels: k8s-app: node-exporter template: metadata: labels: k8s-app: node-exporter spec: containers: - image: prom/node-exporter:v1.0.1 name: node-exporter ports: - containerPort: 9100 protocol: TCP name: http --- apiVersion: v1 kind: Service metadata: labels: k8s-app: node-exporter name: node-exporter namespace: monitoring spec: ports: - name: http port: 9100 nodePort: 31672 protocol: TCP type: NodePort selector: k8s-app: node-exporter
更为详细的k8s内部信息,pod,svc,namespace,等集群信息
推荐deployment部署kube-state-metrics方式
项目地址 点我跳转
本次实验使用这种模式
- kube-state-metrics.yaml
包含ClusterRoleBinding-ClusterRole-sa-svc-dep 一系列资源创建作用是收集集群数据,所以不用在同一个namespace。
kubectl create ns ops-monit
apiVersion: rbac.authorization.k8s.io/v1 kind: ClusterRoleBinding metadata: labels: app.kubernetes.io/name: kube-state-metrics app.kubernetes.io/version: v1.9.7 name: kube-state-metrics roleRef: apiGroup: rbac.authorization.k8s.io kind: ClusterRole name: kube-state-metrics subjects: - kind: ServiceAccount name: kube-state-metrics namespace: ops-monit --- apiVersion: rbac.authorization.k8s.io/v1 kind: ClusterRole metadata: labels: app.kubernetes.io/name: kube-state-metrics app.kubernetes.io/version: v1.9.7 name: kube-state-metrics rules: - apiGroups: - "" resources: - configmaps - secrets - nodes - pods - services - resourcequotas - replicationcontrollers - limitranges - persistentvolumeclaims - persistentvolumes - namespaces - endpoints verbs: - list - watch - apiGroups: - extensions resources: - daemonsets - deployments - replicasets - ingresses verbs: - list - watch - apiGroups: - apps resources: - statefulsets - daemonsets - deployments - replicasets verbs: - list - watch - apiGroups: - batch resources: - cronjobs - jobs verbs: - list - watch - apiGroups: - autoscaling resources: - horizontalpodautoscalers verbs: - list - watch - apiGroups: - authentication.k8s.io resources: - tokenreviews verbs: - create - apiGroups: - authorization.k8s.io resources: - subjectaccessreviews verbs: - create - apiGroups: - policy resources: - poddisruptionbudgets verbs: - list - watch - apiGroups: - certificates.k8s.io resources: - certificatesigningrequests verbs: - list - watch - apiGroups: - storage.k8s.io resources: - storageclasses - volumeattachments verbs: - list - watch - apiGroups: - admissionregistration.k8s.io resources: - mutatingwebhookconfigurations - validatingwebhookconfigurations verbs: - list - watch - apiGroups: - networking.k8s.io resources: - networkpolicies verbs: - list - watch --- apiVersion: v1 kind: ServiceAccount metadata: labels: app.kubernetes.io/name: kube-state-metrics app.kubernetes.io/version: v1.9.7 name: kube-state-metrics namespace: ops-monit --- apiVersion: v1 kind: Service metadata: # annotations: # prometheus.io/scrape: 'true' labels: app.kubernetes.io/name: kube-state-metrics app.kubernetes.io/version: v1.9.7 name: kube-state-metrics namespace: ops-monit spec: clusterIP: None ports: - name: http-metrics port: 8080 targetPort: http-metrics - name: telemetry port: 8081 targetPort: telemetry selector: app.kubernetes.io/name: kube-state-metrics --- apiVersion: apps/v1 kind: Deployment metadata: labels: app.kubernetes.io/name: kube-state-metrics app.kubernetes.io/version: v1.9.7 name: kube-state-metrics namespace: ops-monit spec: replicas: 1 selector: matchLabels: app.kubernetes.io/name: kube-state-metrics template: metadata: labels: app.kubernetes.io/name: kube-state-metrics app.kubernetes.io/version: v1.9.7 spec: containers: - image: quay.mirrors.ustc.edu.cn/coreos/kube-state-metrics:v1.9.7 livenessProbe: httpGet: path: /healthz port: 8080 initialDelaySeconds: 5 timeoutSeconds: 5 name: kube-state-metrics ports: - containerPort: 8080 name: http-metrics - containerPort: 8081 name: telemetry readinessProbe: httpGet: path: / port: 8081 initialDelaySeconds: 5 timeoutSeconds: 5 nodeSelector: beta.kubernetes.io/os: linux serviceAccountName: kube-state-metrics
2.Prometheus相关
rbac-setup.yaml
apiVersion: rbac.authorization.k8s.io/v1 kind: ClusterRole metadata: name: prometheus rules: - apiGroups: [""] resources: - nodes - nodes/proxy - services - endpoints - pods verbs: ["get", "list", "watch"] - apiGroups: - extensions resources: - ingresses verbs: ["get", "list", "watch"] - nonResourceURLs: ["/metrics"] verbs: ["get"] --- apiVersion: v1 kind: ServiceAccount metadata: name: prometheus namespace: monitoring --- apiVersion: rbac.authorization.k8s.io/v1 kind: ClusterRoleBinding metadata: name: prometheus roleRef: apiGroup: rbac.authorization.k8s.io kind: ClusterRole name: prometheus subjects: - kind: ServiceAccount name: prometheus namespace: monitoring
configmap.yaml
用与重新定义收集到的数据源提供给grafan展现
apiVersion: v1 kind: ConfigMap metadata: name: prometheus-config namespace: monitoring data: prometheus.yml: | global: scrape_interval: 15s evaluation_interval: 15s scrape_configs: - job_name: 'k8s-cadvisor' metrics_path: /metrics/cadvisor kubernetes_sd_configs: - role: node relabel_configs: - source_labels: [__address__] regex: '(.*):10250' replacement: '${1}:10255' target_label: __address__ action: replace - action: labelmap regex: __meta_kubernetes_node_label_(.+) metric_relabel_configs: - source_labels: [instance] separator: ; regex: (.+) target_label: node replacement: $1 action: replace - source_labels: [pod_name] separator: ; regex: (.+) target_label: pod replacement: $1 action: replace - source_labels: [container_name] separator: ; regex: (.+) target_label: container replacement: $1 action: replace - job_name: kube-state-metrics kubernetes_sd_configs: - role: endpoints namespaces: names: - ops-monit relabel_configs: - source_labels: [__meta_kubernetes_service_label_app_kubernetes_io_name] regex: kube-state-metrics replacement: $1 action: keep - action: labelmap regex: __meta_kubernetes_service_label_(.+) - source_labels: [__meta_kubernetes_namespace] action: replace target_label: k8s_namespace - source_labels: [__meta_kubernetes_service_name] action: replace target_label: k8s_sname
prometheus-deploy.yaml
apiVersion: apps/v1 kind: Deployment metadata: labels: name: prometheus-deployment name: prometheus namespace: monitoring spec: replicas: 1 selector: matchLabels: app: prometheus template: metadata: labels: app: prometheus spec: containers: - image: prom/prometheus:v2.7.1 name: prometheus command: - "/bin/prometheus" args: - "--config.file=/etc/prometheus/prometheus.yml" - "--storage.tsdb.path=/prometheus" - "--storage.tsdb.retention=24h" ports: - containerPort: 9090 protocol: TCP volumeMounts: - mountPath: "/prometheus" name: data - mountPath: "/etc/prometheus" name: config-volume resources: requests: cpu: 100m memory: 100Mi limits: cpu: 500m memory: 2500Mi serviceAccountName: prometheus volumes: - name: data emptyDir: {} - name: config-volume configMap: name: prometheus-config --- kind: Service apiVersion: v1 metadata: labels: app: prometheus name: prometheus namespace: monitoring spec: type: NodePort ports: - port: 9090 targetPort: 9090 nodePort: 30003 selector: app: prometheus
3.grafana 部署 (两种方式,任选其一 k8s-dep部署 or docker-compose部署)
docker-compose部署
version: '3' services: grafana: image: grafana/grafana # 原镜像`grafana/grafana` container_name: grafana # 容器名为'grafana' restart: always # 指定容器退出后的重启策略为始终重启 volumes: # 数据卷挂载路径设置,将本机目录映射到容器目录 - "./data:/var/lib/grafana" - "./log:/var/log/grafana" ports: # 映射端口 - "3000:3000"
k8s-dep方式
grafana.yaml
apiVersion: apps/v1 kind: Deployment metadata: name: grafana-dep namespace: monitoring spec: replicas: 1 selector: matchLabels: app: grafana-dep template: metadata: labels: app: grafana-dep spec: containers: - image: grafana/grafana imagePullPolicy: Always #command: # - "tail" # - "-f" # - "/dev/null" securityContext: allowPrivilegeEscalation: false runAsUser: 0 name: grafana ports: - containerPort: 3000 protocol: TCP volumeMounts: - mountPath: "/var/lib/grafana" name: data resources: requests: cpu: 100m memory: 100Mi limits: cpu: 500m memory: 2500Mi volumes: - name: data emptyDir: {} --- apiVersion: v1 kind: Service metadata: name: grafana namespace: monitoring spec: type: NodePort ports: - port: 80 targetPort: 3000 nodePort: 30006 selector: app: grafana-dep
执行yaml文件
kubectl create -f xxx.yaml
查看相关资源状态
kubectl get all -n ops-monit ##查看kube-state-metrics服务
kubectl get all -n monitoring ##查看监控相关
相关地址:
http://:30003 ##Prometheus地址第一步查看是否有数据源
http://192.168.17.130:30006/ ##grafana地址 默认密码admin/addmin
开始配置grafana
添加数据源
添加上面的ip:30003端口
导入grafan模板
地址 点我跳转
13105 官网 Dashboard-id
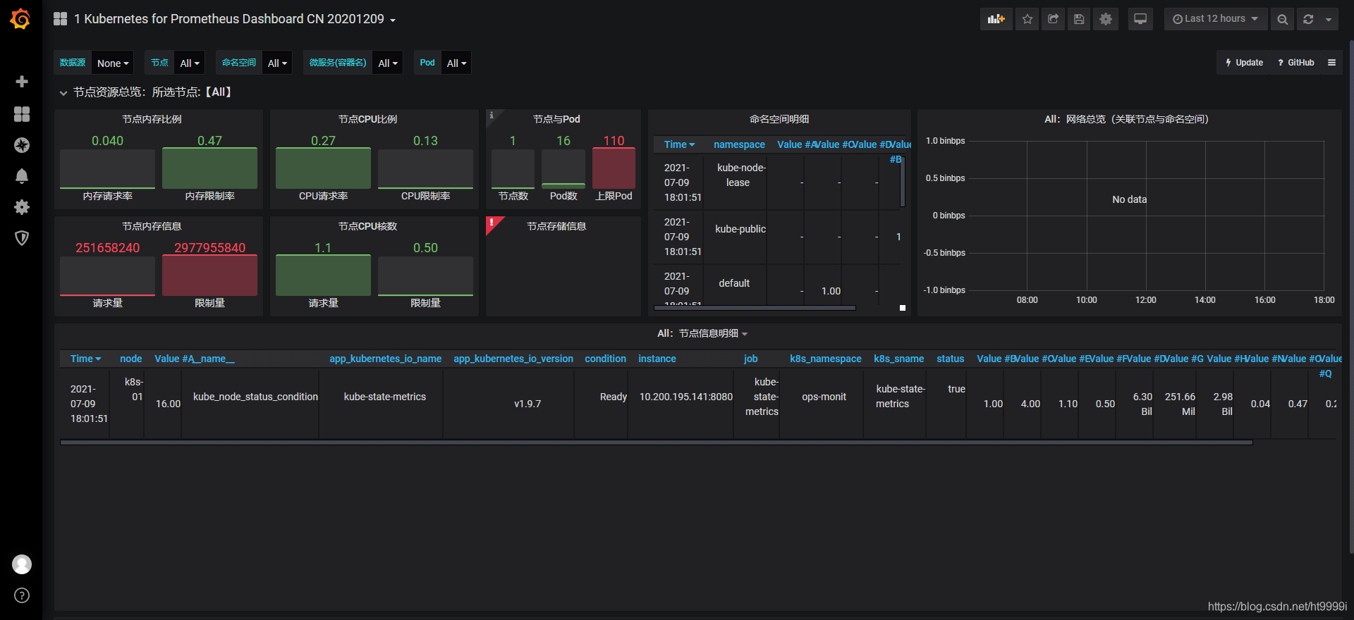
最后效果展示








