欢迎访问我的GitHub
这里分类和汇总了欣宸的全部原创(含配套源码): https://github.com/zq2599/blog_demos
本篇概览
- 本文是《Docker下Prometheus和Grafana三部曲》的终篇,前面的文章中,我们体验了快速搭建监控环境,也揭示了如何编排Docker容器来简化环境搭建过程,在监控系统中有个业务web服务,它上报的数据也能在监控系统中通过图形化界面展现出来,如下图所示:

- 本文通过实战来介绍业务应用如何将业务数据上报到prometheus,再通过Grafana的图形化界面展现出来;
三部曲所有文章链接
- 《Docker下Prometheus和Grafana三部曲之一:极速体验》;
- 《Docker下Prometheus和Grafana三部曲之二:细说Docker编排》;
- 《Docker下Prometheus和Grafana三部曲之三:自定义监控项开发和配置》;
源码下载
- 接下来详细讲述应用的编码过程,如果您不想自己写代码,也可以在GitHub下载完整的应用源码,地址和链接信息如下表所示:
| 名称 | 链接 | 备注 |
|---|---|---|
| 项目主页 | https://github.com/zq2599/blog_demos | 该项目在GitHub上的主页 |
| git仓库地址(https) | https://github.com/zq2599/blog_demos.git | 该项目源码的仓库地址,https协议 |
| git仓库地址(ssh) | git@github.com:zq2599/blog_demos.git | 该项目源码的仓库地址,ssh协议 |
- 这个git项目中有多个文件夹,本章源码在prometheusdemo这个文件夹下,如下图红框所示:

编码实战
- 基于maven创建一个springboot web工程,pom.xml内容如下,增加了actuator的依赖,以及prometheus的SDK依赖项micrometer-spring-legacy和micrometer-registry-prometheus,另外要注意的是plugin节点,里面配置了制作docker镜像的插件:
<?xml version="1.0" encoding="UTF-8"?>
<project xmlns="http://maven.apache.org/POM/4.0.0" xmlns:xsi="http://www.w3.org/2001/XMLSchema-instance"
xsi:schemaLocation="http://maven.apache.org/POM/4.0.0 http://maven.apache.org/xsd/maven-4.0.0.xsd">
<modelVersion>4.0.0</modelVersion>
<parent>
<groupId>org.springframework.boot</groupId>
<artifactId>spring-boot-starter-parent</artifactId>
<version>1.5.19.RELEASE</version>
<relativePath/> <!-- lookup parent from repository -->
</parent>
<groupId>com.bolingcavalry</groupId>
<artifactId>prometheusdemo</artifactId>
<version>0.0.1-SNAPSHOT</version>
<name>prometheusdemo</name>
<description>Demo project for Spring Boot</description>
<properties>
<project.build.sourceEncoding>UTF-8</project.build.sourceEncoding>
<project.reporting.outputEncoding>UTF-8</project.reporting.outputEncoding>
<prometheus.version>0.0.17</prometheus.version>
<java.version>1.8</java.version>
</properties>
<dependencies>
<dependency>
<groupId>org.springframework.boot</groupId>
<artifactId>spring-boot-starter-web</artifactId>
</dependency>
<dependency>
<groupId>org.springframework.boot</groupId>
<artifactId>spring-boot-starter-test</artifactId>
<scope>test</scope>
</dependency>
<dependency>
<groupId>org.springframework.boot</groupId>
<artifactId>spring-boot-starter-actuator</artifactId>
</dependency>
<dependency>
<groupId>org.springframework.boot</groupId>
<artifactId>spring-boot-devtools</artifactId>
<optional>true</optional>
</dependency>
<!-- Actuator (with security enabled) -->
<dependency>
<groupId>org.springframework.boot</groupId>
<artifactId>spring-boot-starter-actuator</artifactId>
</dependency>
<dependency>
<groupId>org.springframework.boot</groupId>
<artifactId>spring-boot-starter-security</artifactId>
</dependency>
<!-- Monitoring endpoint - Micrometer + Prometheus -->
<dependency>
<groupId>io.micrometer</groupId>
<artifactId>micrometer-spring-legacy</artifactId>
<version>1.0.6</version>
</dependency>
<dependency>
<groupId>io.micrometer</groupId>
<artifactId>micrometer-registry-prometheus</artifactId>
<version>1.0.6</version>
</dependency>
</dependencies>
<build>
<plugins>
<plugin>
<groupId>org.springframework.boot</groupId>
<artifactId>spring-boot-maven-plugin</artifactId>
</plugin>
<plugin>
<groupId>com.spotify</groupId>
<artifactId>docker-maven-plugin</artifactId>
<version>0.4.12</version> <!--docker镜像相关的配置信息-->
<configuration>
<!--镜像名,这里用工程名-->
<imageName>bolingcavalry/${project.artifactId}</imageName>
<!--TAG,这里用工程版本号-->
<imageTags>
<imageTag>${project.version}</imageTag>
</imageTags>
<!--镜像的FROM,使用java官方镜像-->
<baseImage>java:8u111-jdk</baseImage>
<!--该镜像的容器启动后,直接运行spring boot工程-->
<entryPoint>["java", "-jar", "/${project.build.finalName}.jar"]</entryPoint>
<!--构建镜像的配置信息-->
<resources>
<resource>
<targetPath>/</targetPath>
<directory>${project.build.directory}</directory>
<include>${project.build.finalName}.jar</include>
</resource>
</resources>
</configuration>
</plugin>
</plugins>
</build>
</project>
- 修改系统配置文件application.yml的内容,增加prometheus的SDK会用到的配置,以及关闭security验证:
management:
endpoints:
web:
exposure:
include: '*'
jmx:
exposure:
include: '*'
shutdown:
enabled: true
metrics:
distribution:
percentiles-histogram[http.server.requests]: true
security:
enabled: false
spring:
metrics:
servo:
enabled: false
security:
basic:
enabled: false
- 增加一个configuration类,作用是向spring容器注册一个Counter实例,该实例用户向prometheus上报数据:
package com.bolingcavalry.prometheusdemo;
import io.micrometer.core.instrument.Counter;
import io.micrometer.prometheus.PrometheusMeterRegistry;
import org.springframework.beans.factory.annotation.Autowired;
import org.springframework.context.annotation.Bean;
import org.springframework.context.annotation.Configuration;
@Configuration
public class PromConfig {
@Autowired
PrometheusMeterRegistry registry;
@Bean
public Counter getCounter() {
Counter counter = Counter.builder("my_sample_counter")
.tags("status", "success")
.description("A simple Counter to illustrate custom Counters in Spring Boot and Prometheus")
.register(registry);
return counter;
}
}
- 从上述代码可见,Counter.builder方法会实例化一个Counter类,这个类就代表了一个prometheus的监控项,可以用来上报名为"my_sample_counter"的监控数据,另外这个监控数据还会带上名为"status=success"的tag(稍后展示的实际数据可以看到);
- 做一个响应web请求的controller,每收到一次web请求,都通过调用counter.increment()方法上报一次监控数据:
package com.bolingcavalry.prometheusdemo;
import io.micrometer.core.instrument.Counter;
import org.springframework.beans.factory.annotation.Autowired;
import org.springframework.web.bind.annotation.GetMapping;
import org.springframework.web.bind.annotation.RequestParam;
import org.springframework.web.bind.annotation.RestController;
import java.time.LocalDateTime;
@RestController
class GreetingController {
@Autowired
Counter counter;
@GetMapping("/greet")
String greet(@RequestParam(defaultValue = "World") String name) {
counter.increment();
return "Hello: " + name + " " + LocalDateTime.now();
}
}
- 应用的入口类没有什么特别的,如下:
package com.bolingcavalry.prometheusdemo;
import org.springframework.boot.SpringApplication;
import org.springframework.boot.autoconfigure.SpringBootApplication;
@SpringBootApplication
public class PrometheusdemoApplication {
public static void main(String[] args) {
SpringApplication.run(PrometheusdemoApplication.class, args);
}
}
- 另外为了方便大家实战,我把前面几篇文章用到的脚本内容也放在这个工程中了,在名为files的文件夹下:

- 以上就是整个web工程的全部内容了,接下来要将此工程编译并构建成Docker镜像;
构建应用的Docker镜像
- 请确认当前的电脑上maven和Docker环境都已经配置好,我这里Maven版本是3.6.0,在pom.xml文件所在目录执行以下命令,即可将当前工程构建成Docker镜像:
mvn clean package -U -DskipTests docker:build
- 如果控制台输出以下内容代表构建成功:
[INFO] --- spring-boot-maven-plugin:1.5.19.RELEASE:repackage (default) @ prometheusdemo ---
[INFO]
[INFO] --- docker-maven-plugin:0.4.12:build (default-cli) @ prometheusdemo ---
[INFO] Copying /root/work/temp/201903/09/prometheusdemo/target/prometheusdemo-0.0.1-SNAPSHOT.jar -> /root/work/temp/201903/09/prometheusdemo/target/docker/prometheusdemo-0.0.1-SNAPSHOT.jar
[INFO] Building image bolingcavalry/prometheusdemo
Step 1/3 : FROM java:8u111-jdk
---> d23bdf5b1b1b
Step 2/3 : ADD /prometheusdemo-0.0.1-SNAPSHOT.jar //
---> 2c5819935f94
Removing intermediate container 7d42332c1da5
Step 3/3 : ENTRYPOINT java -jar /prometheusdemo-0.0.1-SNAPSHOT.jar
---> Running in 52407ee52ae4
---> c2e2c7027455
Removing intermediate container 52407ee52ae4
Successfully built c2e2c7027455
[INFO] Built bolingcavalry/prometheusdemo
[INFO] Tagging bolingcavalry/prometheusdemo with 0.0.1-SNAPSHOT
[INFO] ------------------------------------------------------------------------
[INFO] BUILD SUCCESS
[INFO] ------------------------------------------------------------------------
[INFO] Total time: 25.294 s
[INFO] Finished at: 2019-03-10T11:42:25+08:00
[INFO] ------------------------------------------------------------------------
- 输入docker images命令检查本地镜像,可以看到新构建的内容,如下图红框:

- 由于基础镜像使用的是JDK官方版,整个镜像的体积较大,达到了660MB,您可以修改pom.xml中关于基础镜像的设置,将baseImage节点的内容从java:8u111-jdk改为openjdk:8u191-jdk-alpine3.9,重新构建后,新的镜像体积会缩小到122MB,如下图:

- 以上就是web工程的开发以及Docker镜像的制作过程了,接下来看看如何进行配置,在Grafana上看到监控数据;
配置自定义监控项
- 宿主机的IP地址是192.168.1.101,在浏览器上看看web工程给prometheus提供的数据,访问地址是:http://192.168.1.101:8081/prometheus ,如下图,代码中自定义的监控项在数据中可以看到,不过名称被加了个后缀,变成了my_sample_counter_total,另外tag的内容status="success"也出现了:

- 有了上述内容,prometheus就能采集到业务上报的监控项了,接下来我们来试试在Grafana页面上如何配置这个监控项的展示页面,前面的实战中,我们是通过import_dashboard.sh脚本导入的,现在我们自己动手配置一个一模一样的;
- 在Grafana页面点击manage,再点击"+Dashboard"按钮,如下图:
4. 对新增的Dashboard进行设置,如下图红框所示:
- 填写基本信息,除了名称、描述、还可以打上一些标签:

- 创建一个变量,如下图:

- 在设置变量的页面进行设置,如下图:

- 基本配置完成了,现在可以配置一个监控,用来展示业务上报的my_sample_counter_total数据了,如下:

- 如下图红框,选择Graph:

- 如下图,在新页面点击Panel Title的下拉菜单,选择"Edit":

- 先配置展示名称,如下:

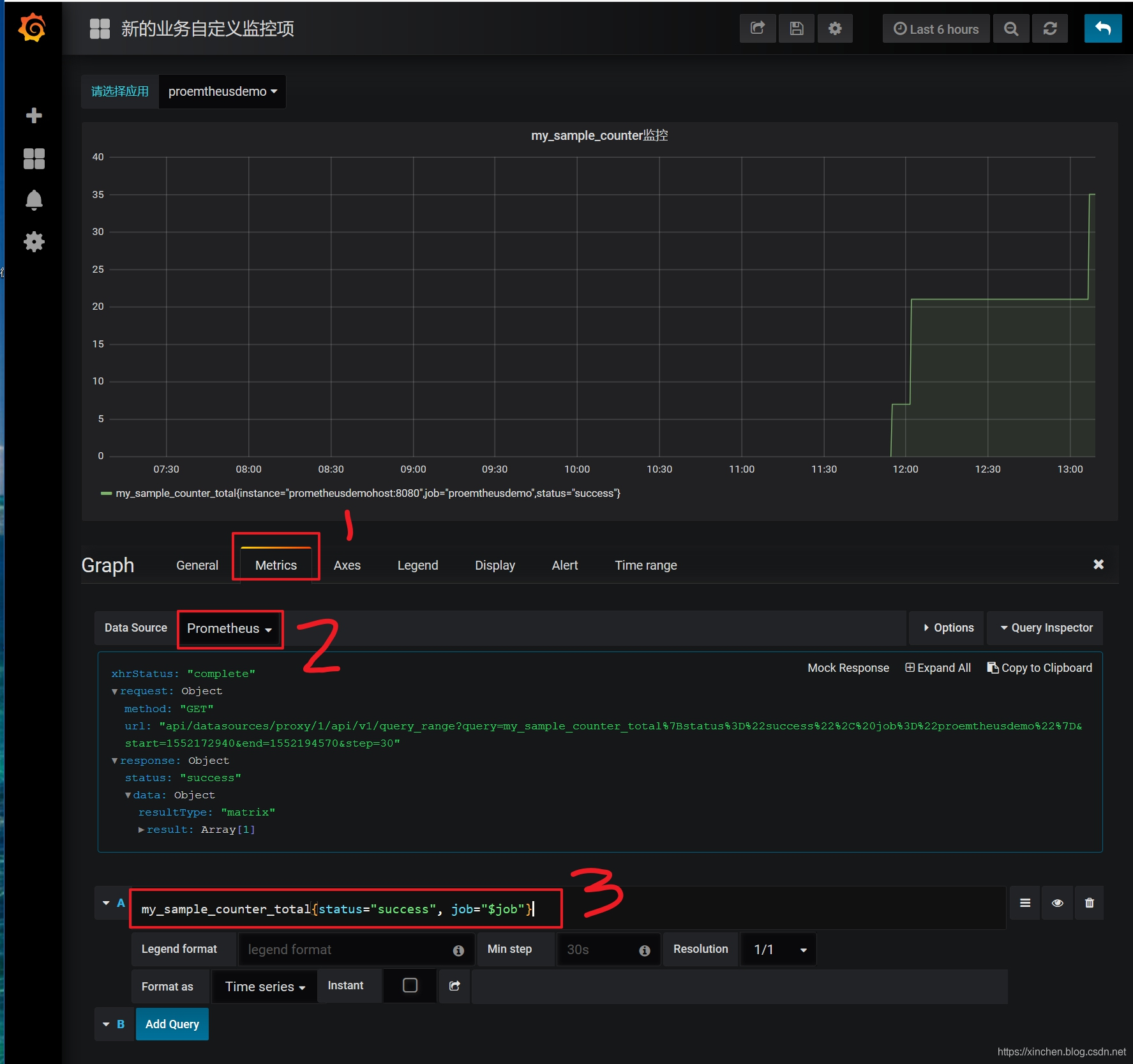
- 如下图,选择"Metrics"页,数据源选择"Prometheus",红框3位置输入内容"my_sample_counter_total{status="success", job="$job"}",页面会立即展示my_sample_counter_total这个监控项的曲线图:

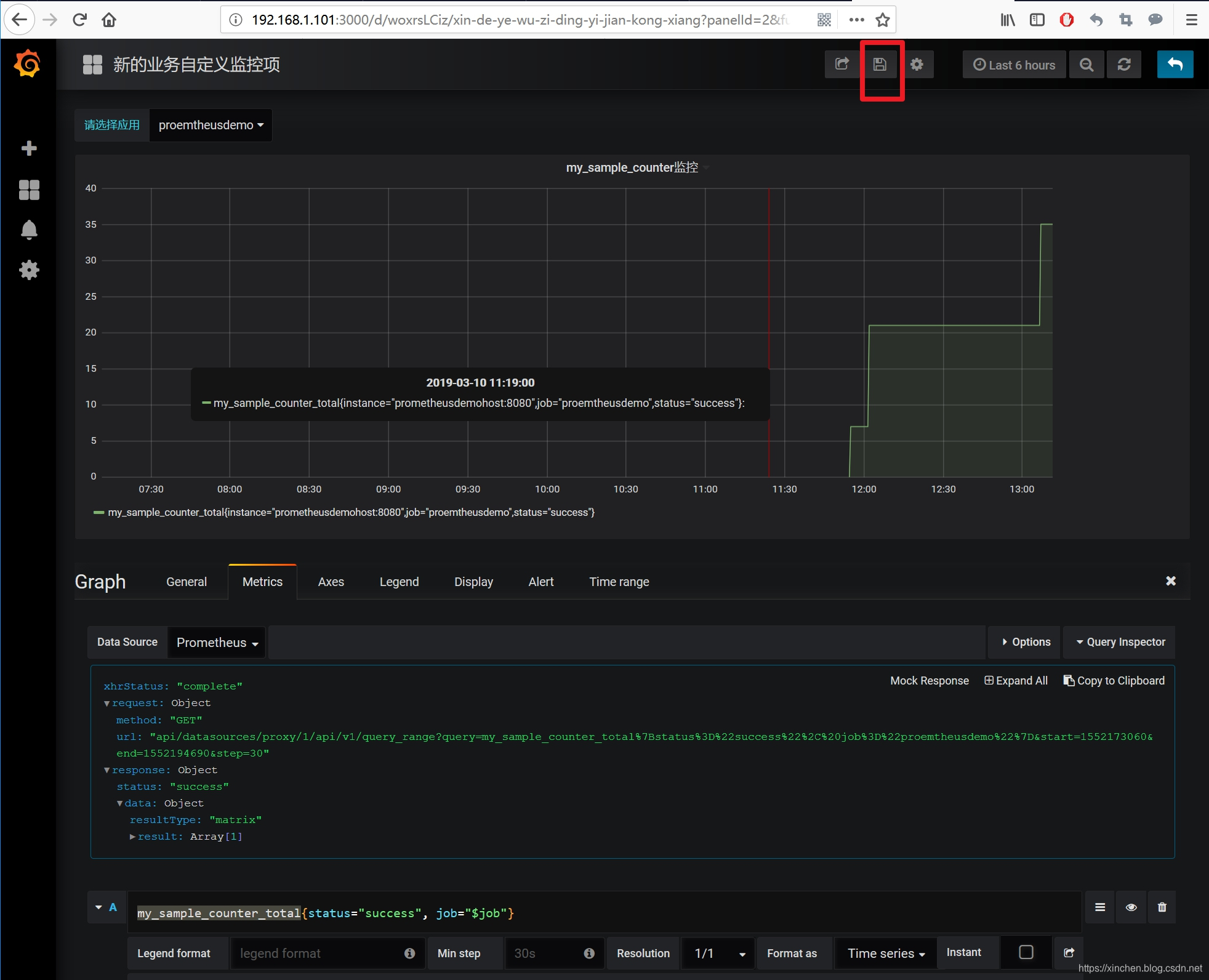
- 此时,一个自定义监控项就设置成功了,记得点击右上角的"保存"按钮,如下图:

- 点击dashboard的manage菜单,可见新增的dashboard,如下图:

- 点击上图的红框,就能像其他监控项一样查看监控数据了:

- 如果您想将这个监控项的配置导出来,以便备份或者导入到另一个Grafana系统,可以在设置页面点击"JSON Model"菜单,得到JSON格式的配置信息,自行保存,如下图:

- 至此,自定义监控项从开发到配置我们都完成了实战,也到了《Docker下Prometheus和Grafana三部曲》系列和您说再见的时候了,在您搭建监控系统的时候,希望此系列文章能给您带来一些参考。
欢迎关注阿里云开发者社区博客:程序员欣宸
学习路上,你不孤单,欣宸原创一路相伴...