zabbix连接grafana
1.安装grafana
1.获取grafana rpm包 [root@zabbix-server ~]# wget https://dl.grafana.com/oss/release/grafana-6.3.0-1.x86_64.rpm 2.安装grafana [root@zabbix-server ~]# yum -y localinstall grafana-6.3.0-1.x86_64.rpm 3.启动grafana并设置开机自启 [root@zabbix-server ~]# systemctl start grafana-server.service [root@zabbix-server ~]# systemctl enable grafana-server.service 4.查看启动端口 [root@zabbix-server ~]# netstat -lnpt | grep grafana tcp6 0 0 :::3000 :::* LISTEN 24535/grafana-serve
2.访问grafana
http://192.168.81.210:3000/login 默认账号密码都是admin
跳过账号密码
首页
3.安装zabbix插件
1.查看zabbix插件的完整包名 [root@zabbix-server ~]# grafana-cli plugins list-remote | grep zabbix id: alexanderzobnin-zabbix-app version: 4.0.1 2.安装zabbix插件 [root@zabbix-server ~]# grafana-cli plugins install alexanderzobnin-zabbix-app installing alexanderzobnin-zabbix-app @ 4.0.1 from url: https://grafana.com/api/plugins/alexanderzobnin-zabbix-app/versions/4.0.1/download #下载链接 into: /var/lib/grafana/plugins #安装位置 如果长时间未响应则复制链接去浏览器下载 下载完成后上传至服务器 [root@zabbix-server ~]# unzip alexanderzobnin-grafana-zabbix-v3.10.3-1-g362e0a7.zip -d /var/lib/grafana/plugins/ 重启grafana [root@zabbix-server ~]# systemctl restart grafana-server.service
4.启用zabbix插件
重启完后再次访问grafana首页会看到一个zabbix插件
点击zabbix插件然后在点击enable即可启动
启动成功
5.添加zabbix数据源联通zabbix
5.1.添加数据源点击add data source
data source选择zabbix并点击select
5.2.导入模板
点击dashboards开启模板
5.3.配置zabbix-server信息
HTTP URL: http://192.168.81.210/zabbix/api_jsonrpc.php Zabbix API details Username:Admin Password:zabbix
5.4.测试是否联通
填写完zabbix-server信息好点击save&test进行测试
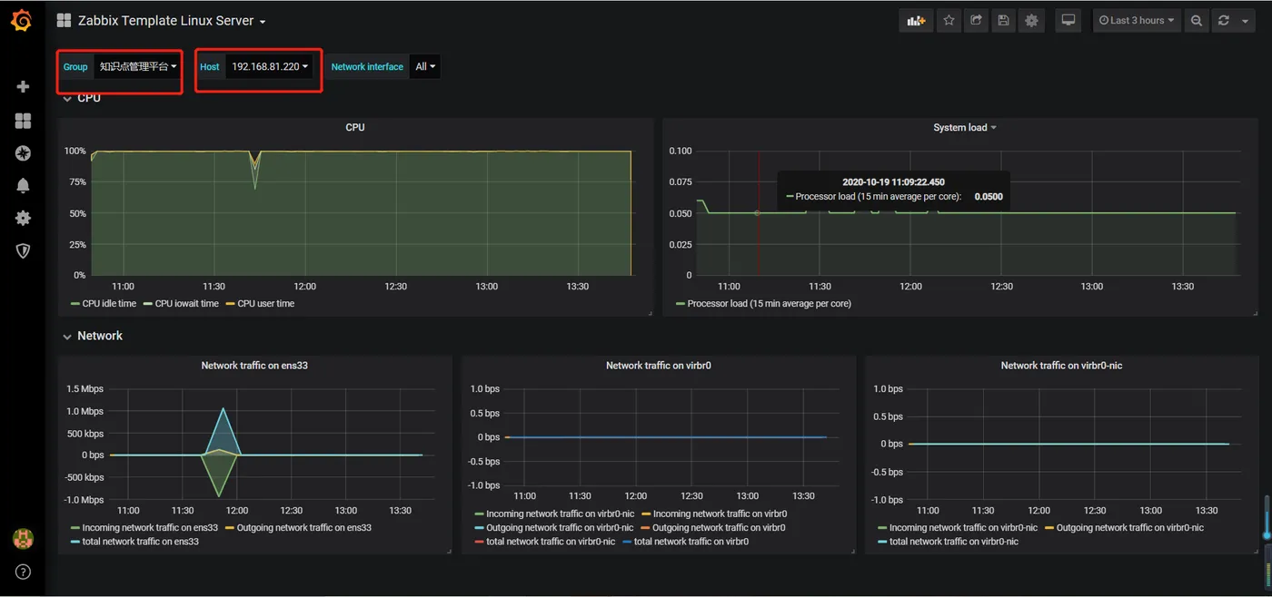
5.5.查看生成的图形
点击home中的zabbix template Linux server
选中主机群组和对应的主机即可












