使用zabbix监控nginx服务
1.开启nginx状态监控
1.安装nginx [root@192_168_81_220 ~]# yum -y install nginx 2.开启状态监控页面 [root@192_168_81_220 ~]# vim /etc/nginx/nginx.conf location /nginx_status { stub_status; } 3.重启nginx [root@192_168_81_220 ~]# nginx -t nginx: the configuration file /etc/nginx/nginx.conf syntax is ok nginx: configuration file /etc/nginx/nginx.conf test is successful [root@192_168_81_220 ~]# systemctl start nginx 4.访问 [root@192_168_81_220 ~]# curl 192.168.81.220/nginx_status Active connections: 1 server accepts handled requests 4 4 9 Reading: 0 Writing: 1 Waiting: 0
2.nginx监控状态值详解
Active connections: 1 //当前活跃的连接数,当前有多少个连接访问我
accepts 4 //nginx启动到现在共接收了多少个请求
handled 4 //nginx启动到现在共处理了多少个请求
requests //总的http请求数
Reading: 0 //当前读取的连接请求头数
Writing: 1 //当前响应客户端请求数
Waiting: 0 //当前的等待请求数
writing+waiting的值要等于Active connections的值
3.利用zabbix监控nginx状态值
思路:
1.首先编写获取值的脚本,由于是web页面,因此可以通过curl命令来抓取
2.脚本里面可以定义函数,每一个值对应一个函数,最后在使用case判断传参进来的$1与那个函数匹配,匹配正确则执行函数
3.定义传参形式的监控项key,这样就可以定义一个key值,写不同的$1就可以了
3.1.编写获取监控值脚本
脚本编写思路:首先将curl命令获取的数据保存到一个文件中,然后定义当前时间和文件时间的变量,进行比较,如果当前时间比文件时间大于60s,则把curl命令的文件进行删除,重新curl获取数据并导入到文件中,最后通过定义各种状态的函数,函数里面主要就是通过文件把状态值获取到,再通过case进行判断要传那个参数,最后执行对应参数的命令获取监控值
最后监测进程是否存活可以通过ps查到进程然后通过wc -l获取数量,最后echo这个值,然后创建触发器,最新值等于0就表示进程不存在
1.编写脚本 [root@192_168_81_220 ~]# cd /etc/zabbix/scripts/ [root@192_168_81_220 scripts]# vim tcp_zabbix.sh #!/bin/bash #这是一个简单的监控nginx状态值的脚本 #20201030 ---jxl comm_para=$1 cachefile=/tmp/nginx_status.txt port=80 cmd="/usr/bin/curl 127.0.0.1:$port/nginx_status" file_time=`stat -c %Y $cachefile` now_time=`date +%s` rm_file=$(($now_time - $file_time)) if [ ! -f $cachefile ];then $cmd > $cachefile 2>/dev/null fi if [ $rm_file -gt 60 ];then rm -rf $cachefile fi if [ ! -f $cachefile ];then $cmd > $cachefile 2>/dev/null fi active() { cat $cachefile | awk '/Active/{print $NF}' exit 0; } accepts() { cat /tmp/nginx_status.txt | awk '{if(NR==3){print $1}}' exit 0; } handled(){ cat /tmp/nginx_status.txt | awk '{if(NR==3){print $2}}' exit 0; } requests(){ cat /tmp/nginx_status.txt | awk '{if(NR==3){print $3}}' exit 0; } reading() { cat /tmp/nginx_status.txt | awk '{if(NR==4){print $2}}' exit 0; } writing() { cat /tmp/nginx_status.txt | awk '{if(NR==4){print $4}}' exit 0; } waiting() { cat /tmp/nginx_status.txt | awk '{if(NR==4){print $6}}' exit 0; } check() { nginx_pro_count=`ps aux | grep nginx | grep -v grep | grep -v nginx_status.sh | wc -l` echo $nginx_pro_count } case "$comm_para" in active) active ;; accepts) accepts ;; handled) handled ;; requests) requests ;; reading) reading ;; writing) writing ;; waiting) waiting ;; check) check ;; *) echo "invalid status" exit 2; esac 2.给执行权限并测试 [root@192_168_81_220 scripts]# chmod a+x tcp_zabbix.sh [root@192_168_81_220 scripts]# sh tcp_zabbix.sh active 1
3.2.编写自定义监控项配置文件
1.写配置文件 [root@192_168_81_220 ~]# cd /etc/zabbix/zabbix_agentd.d/ [root@192_168_81_220 zabbix_agentd.d]# vim nginx_status.conf UserParameter=nginx_status[*],/bin/bash /etc/zabbix/scripts/nginx_status.sh $1 2.重启 [root@192_168_81_220 zabbix_agentd.d]# systemctl restart zabbix-agent 3.用zabbix_server测试监控key [root@zabbix-server ~]# zabbix_get -s 192.168.81.220 -k nginx_status[active] 1 [root@zabbix-server ~]# zabbix_get -s 192.168.81.220 -k nginx_status[check] 4 成功
3.3.创建监控模板
3.3.1.点击配置—模板—创建模板
3.3.2.填写模板信息
名称:nginx status template
3.3.3.创建应用集
名称:nginx status
3.3.4.创建监控项
名称:Nginx status active
键值:nginx_status[active]
更新间隔:60s,因为脚本里面的判断时间就是60s
应用集选择:nginx status
其他监控项配置一致,只是参数key值不一样
所有监控项key值
nginx_status[active] nginx_status[accepts] nginx_status[handled] nginx_status[requests] nginx_status[reading] nginx_status[writing] nginx_status[waiting] nginx_status[check]
所有监控项创建完成
3.3.5.创建触发器对监控状态值可以不做触发器,但是要对nginx进程做触发器
点击创建触发器
填写触发器信息
名称:nginx进程不存在
严重性:严重
表达式:{nginx status template:nginx_status[check].last()}=0
触发器条件设置
3.3.6.创建图形
点击创建图形
名称:nginx状态监控
把所有nginx监控项都选上,最后点击添加
3.3.7.模板创建完成
4.监控主机应用nginx监控模板192.168.81.220为例,192.168.81.230配置一样
点击配置—主机—模板—选择模板—添加
点击更新
192.168.81.230在链接模板之前要把脚本和配置文件全部scp过去
[root@192_168_81_220 ~]# scp /etc/zabbix/scripts/nginx_status.sh root@192.168.81.230:/etc/zabbix/scripts/nginx_status.sh [root@192_168_81_220 ~]# scp /etc/zabbix/zabbix_agentd.d/nginx_status.conf root@192.168.81.230:/etc/zabbix/zabbix_agentd.d/ [root@192_168_81_220 ~]# ssh root@192.168.81.230 "systemctl restart zabbix-agent"
5.查看最新数据点击监测—最新数据
已经有值
6.触发nginx进程存在并告警
[root@192_168_81_220 ~]# systemctl stop nginx [root@192_168_81_220 ~]# ps aux | grep nginx | grep -v grep | grep -v nginx_status.sh | wc -l 0 坐等报警即可
仪表盘显示
报警短信
7.利用grafana生成nginx状态监控图形
7.1.创建图形
点击创建图形
选择条形图
选择完图形后点击edit两次即可添加监控项
7.2.添加监控项
点击add query—填写监控信息
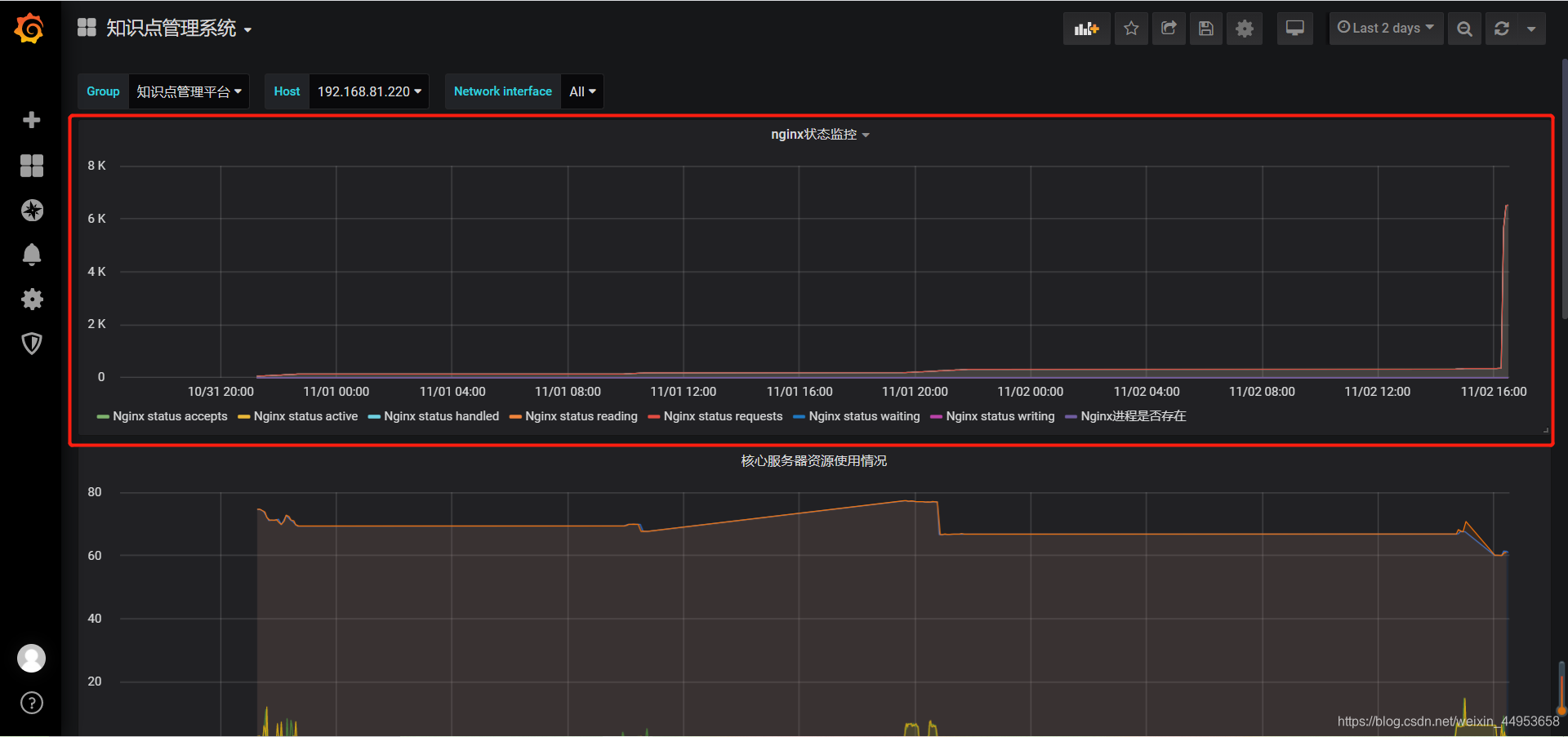
Group:知识点管理平台
Host:$host
Application:nginx statusItem:Nginx status accepts
所有监控项都是这么添加,点击add query就可以了
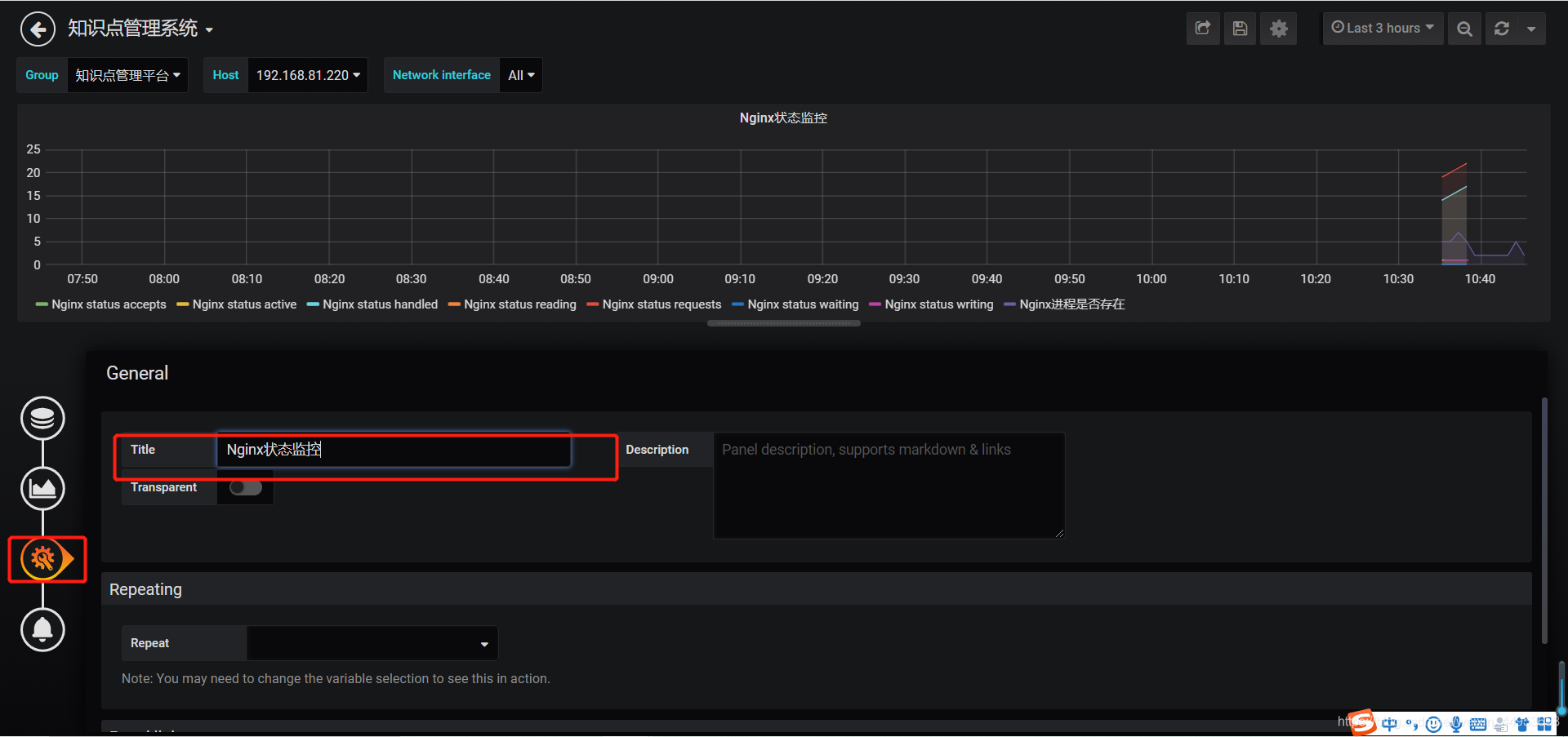
7.3.设置图形名称
7.4.保存图形
7.5.查看图形
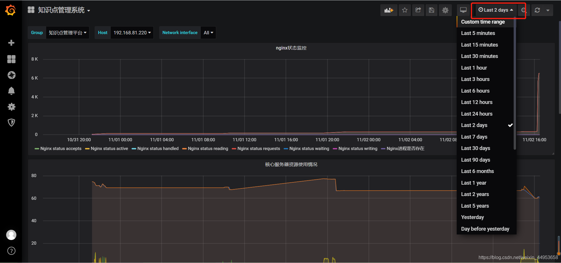
在右上角可以设置时间























