阿里云企业级199元服务器怎么样?适合初创企业用户的199元云服务器实例规格为通用算力型u1实例,支持多款Intel Xeon Platinum 可扩展处理器,基准vCPU算力与5代企业级实例持平,最高vCPU算力与6代企业级实例持平,2核CPU、4GB内存,5M独享固定带宽,搭配80G ESSD Entry盘云盘,阿里云的企业新老用户都能买,更重要的是续费也是199元一年的价格。本文为大家详细介绍一下阿里云199元云服务器的性能,包括CPU型号、公网带宽与系统盘以及适用场景等,以供了解和选择参考。

一、阿里云服务器“99套餐”活动
阿里云“99套餐”活动:https://www.aliyun.com/daily-act/ecs/99program
99套餐重磅延期-福利再续一整年,固定配置,固定带宽不限流量,新老同享,活动期间新购、续费同价,开发必备!活动截止日期:2027年3月31日,如下图:

199元云服务器详细配置如下:
- 云服务器规格:通用算力型u1实例
- 配置:2核vCPU、4GB内存,80G ESSD Entry盘云盘
- 公网带宽:5M固定带宽,无月流量限制
- 地域:青岛、北京,杭州,上海,深圳,成都,河源,乌兰察布,广州,中国香港,日本(东京),新加坡,美国(硅谷),英国(伦敦),德国(法兰克福)
- 价格:新购199元一年,续费也是199元1年
二、通用算力型u1实例介绍**
通用算力型u1实例无需进行复杂的资源配置,即可满足通用上云需求,单位算力成本最高下降40%,支持多款Intel Xeon Platinum 可扩展处理器,基准vCPU算力与5代企业级实例持平,最高vCPU算力与6代企业级实例持平。通用算力型u1实例的云服务器主要适用于Web应用及网站,企业办公类应用,数据分析和计算等大多数通用的对vCPU算力和性能要求不高的应用场景。
三、通用算力型实例规格性能介绍
- 处理器:Intel ® Xeon ® Platinum可扩展处理器;处理器与内存配比为1:1/1:2/1:4/1:8。
- 存储性能:I/O优化实例;支持ESSD Entry云盘、ESSD云盘和ESSD AutoPL云盘。
- 网络性能:支持IPv6;仅支持专有网络VPC;实例网络性能与计算规格对应(规格越高网络性能越强)。
四、通用算力型云服务器主要优势
- 高性价比:相同算力购置成本最高下降40%
- 供应充沛:统一和打通多代计算资源,资源供应持久充沛
- 算力保障:提供持续稳定算力的企业级实例,保障用户业务稳定运行
- 配比丰富:单一规格族支持多种处理器和内存配比,让用户选择更简单
五、通用算力型u1实例云服务器适用场景
- 中小类型和规模的企业级应用
- 网站和应用服务器
- 数据分析和计算
- 中小型数据库系统、缓存、搜索集群
六、u1实例2核4G云服务器性能参数表
u1实例网络基础带宽(Gbit/s)、网络收发包PPS、云盘基础IOPS、云盘基础带宽(Gbit/s)等产品规格详细指标,如下表:
| 实例规格 | vCPU | 内存(GiB) | 网络基础带宽(Gbit/s) | 网络收发包PPS | 连接数 | 多队列 | 弹性网卡 | 单网卡私有IPv4地址数 | 单网卡IPv6地址数 | 云盘基础IOPS | 云盘基础带宽(Gbit/s) |
|---|---|---|---|---|---|---|---|---|---|---|---|
| ecs.u1-c1m1.large | 2 | 2 | 1 | 30万 | 最高25万 | 2 | 2 | 6 | 2 | 1万 | 1 |
| ecs.u1-c1m2.large | 2 | 4 | 1 | 30万 | 最高25万 | 2 | 2 | 6 | 2 | 1万 | 1 |
| ecs.u1-c1m4.large | 2 | 8 | 1 | 30万 | 最高25万 | 2 | 2 | 6 | 2 | 1万 | 1 |
| ecs.u1-c1m8.large | 2 | 16 | 1 | 30万 | 最高25万 | 2 | 2 | 6 | 2 | 1万 | 1 |
| ecs.u1-c1m1.xlarge | 4 | 4 | 1.5 | 50万 | 最高25万 | 2 | 3 | 10 | 2 | 2万 | 1.5 |
| ecs.u1-c1m2.xlarge | 4 | 8 | 1.5 | 50万 | 最高25万 | 2 | 3 | 10 | 2 | 2万 | 1.5 |
| ecs.u1-c1m4.xlarge | 4 | 16 | 1.5 | 50万 | 最高25万 | 2 | 3 | 10 | 2 | 2万 | 1.5 |
| ecs.u1-c1m8.xlarge | 4 | 32 | 1.5 | 50万 | 最高25万 | 2 | 3 | 10 | 2 | 2万 | 1.5 |
| ecs.u1-c1m1.2xlarge | 8 | 8 | 2.5 | 80万 | 最高25万 | 4 | 4 | 10 | 2 | 2.5万 | 2 |
| ecs.u1-c1m2.2xlarge | 8 | 16 | 2.5 | 80万 | 最高25万 | 4 | 4 | 10 | 2 | 2.5万 | 2 |
| ecs.u1-c1m4.2xlarge | 8 | 32 | 2.5 | 80万 | 最高25万 | 4 | 4 | 10 | 2 | 2.5万 | 2 |
| ecs.u1-c1m8.2xlarge | 8 | 64 | 2.5 | 80万 | 最高25万 | 4 | 4 | 10 | 2 | 2.5万 | 2 |
| ecs.u1-c1m1.3xlarge | 12 | 12 | 4 | 90万 | 最高25万 | 4 | 6 | 10 | 2 | 3万 | 2.5 |
| ecs.u1-c1m2.3xlarge | 12 | 24 | 4 | 90万 | 最高25万 | 4 | 6 | 10 | 2 | 3万 | 2.5 |
| ecs.u1-c1m4.3xlarge | 12 | 48 | 4 | 90万 | 最高25万 | 4 | 6 | 10 | 2 | 3万 | 2.5 |
| ecs.u1-c1m8.3xlarge | 12 | 96 | 4 | 90万 | 最高25万 | 4 | 6 | 10 | 2 | 3万 | 2.5 |
| ecs.u1-c1m1.4xlarge | 16 | 16 | 5 | 100万 | 最高30万 | 4 | 8 | 20 | 2 | 4万 | 3 |
| ecs.u1-c1m2.4xlarge | 16 | 32 | 5 | 100万 | 最高30万 | 4 | 8 | 20 | 2 | 4万 | 3 |
| ecs.u1-c1m4.4xlarge | 16 | 64 | 5 | 100万 | 最高30万 | 4 | 8 | 20 | 2 | 4万 | 3 |
| ecs.u1-c1m8.4xlarge | 16 | 128 | 5 | 100万 | 最高30万 | 4 | 8 | 20 | 2 | 4万 | 3 |
| ecs.u1-c1m1.8xlarge | 32 | 32 | 10 | 200万 | 最高30万 | 8 | 8 | 20 | 2 | 6万 | 5 |
| ecs.u1-c1m2.8xlarge | 32 | 64 | 10 | 200万 | 最高30万 | 8 | 8 | 20 | 2 | 6万 | 5 |
| ecs.u1-c1m4.8xlarge | 32 | 128 | 10 | 200万 | 最高30万 | 8 | 8 | 20 | 2 | 6万 | 5 |
| ecs.u1-c1m8.8xlarge | 32 | 256 | 10 | 200万 | 最高30万 | 8 | 8 | 20 | 2 | 6万 | 5 |
七、通用算力型u1实例实测数据分享
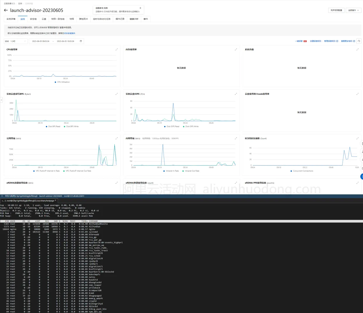
下图是网友测试的通用算力型u1实例云硬盘性能,读写性能在150MB/S,还是处于HDD的理论值区间哈,印象中SSD要上200MB/S,写入可能没那么高,阿里云的这款ESSD的写入性能还是不错的。

参与测试的通用算力型u1实例云服务器配置为2核CPU、4G内存、80GESSD(单盘IOPS上限1万),网络带宽1M,这个配置搭建个小网站,跑个小型数据库是足够满足使用的。下图是安装Nginx之后跑一下压测的参考图,没有对服务器和Nginx的参数做任何调整,默认配置下跑,看看服务器的稳定性如何。

最后,开通安全组的80端口之后,可以访问到自己的Nginx默认静态网页以后,通过Jmeter简单的模拟了5000和10000的压测。如下图所示:


测试结果参考:从上面的网站自带的监控来看,各项指标没有很大的波动,都处在正常范围内。通过top命令观测了一会实时指标,也没有遇到很大的峰值波动,总体来说稳定性是很不错的。虽然不能通过简短的一点时间就判断这款通用性服务器长期的稳定表现,但是之前使用过的其他云服务器实例来看,这款通用算力型u1实例的稳定性应该不错。
七、续费政策解读(续费不涨价)
这台u1实例云服务器活动期间新购、续费同价,每年可同价续费一次,活动截止日期为2027年3月31日,也就是说现在购买之后可续费一次,举例:您可在2025年11月21日至2026年11月21日(即新购后的一年内)完成第一次续费(此时服务器到期时间为2027年11月21日);可在2026年11月22日至2027年3月31日完成第二次续费(此时服务器到期时间为2028年10月30日)。规则如下图所示:

小结:阿里云通用算力型u1实例是一款性能稳定、价格经济、适用于通用应用场景的云服务器实例规格。其整合规格、简化资源配置和相对实惠的售价使得用户可以轻松部署和管理应用。无论是个人开发者还是中小型企业用户,都可以通过使用通用算力型u1实例来满足他们的计算需求。如果您正在寻找一款高性价比的云服务器实例,不妨考虑阿里云通用算力型u1实例。当然,如果您需要性能更强的企业级云服务器,目前在阿里云的活动中还有第九代云服务器计算型c9i、通用型g9i、内存型r9i实例可供选择,购买之前建议先了解一下阿里云当下的优惠券相关活动,目前阿里云已经通过权益中心为学生用户推出了无门槛优惠券,为初创企业推出了初创企业扶持抵扣金,学生用户可先领取无门槛优惠券,初创企业可先申请上云抵扣金,这样价格更加实惠。