grafana增加dashboard
很多公司的grafana都有特别多的dashboard,针对不同的业务做不同的监控图形
今天来总结一下如何创建dashboard以CPU使用情况为例创建一个dashboard
1.创建dashboard
1.1.点击创建dashboard
1.2.选择创建图形
1.3.选择条形图
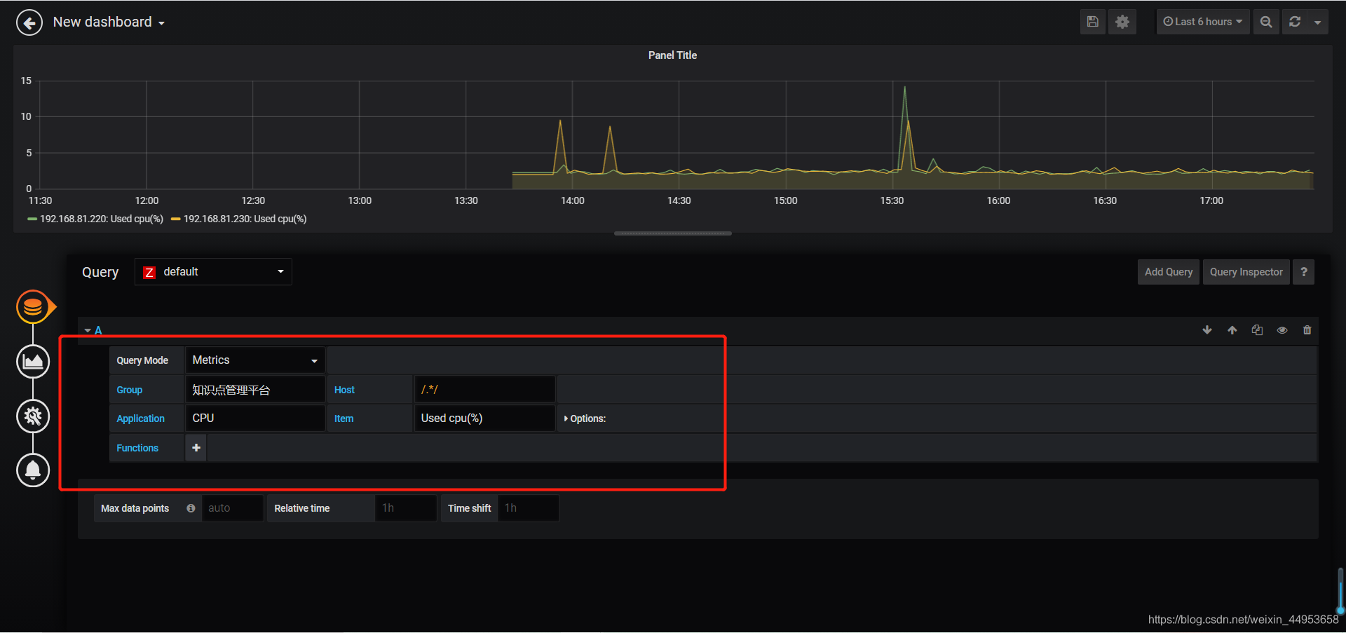
1.4.增加监控项
点击圆筒图标即可
Group:知识点管理平台 //主机群组Host:/.*/ //主机群组中的所有主机,这里不能使用$host
Application:CPU //应用集
Item:Used cpu(%) //监控项
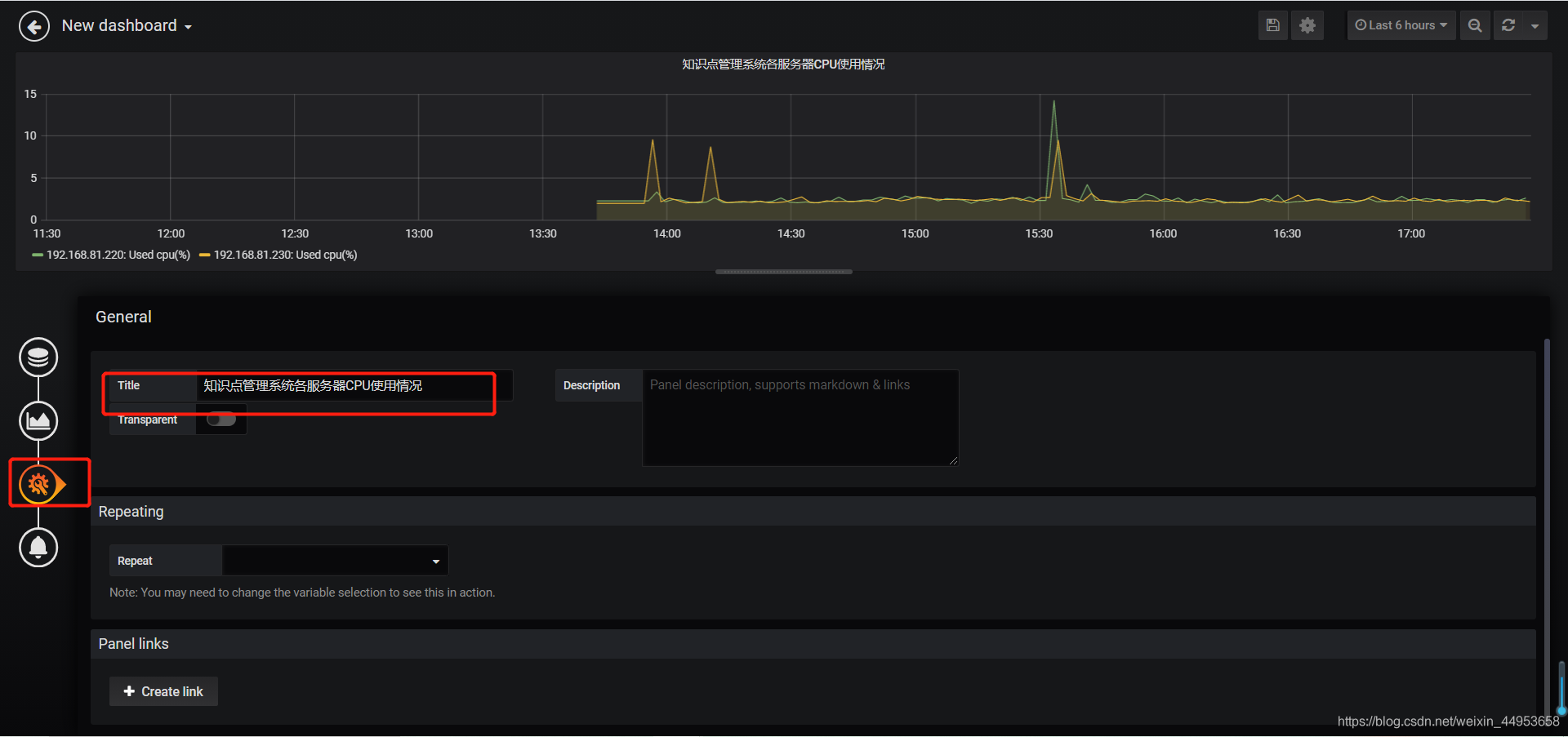
1.5.设置图形名称
点击第三个图标
Title:知识点管理系统各服务器CPU使用情况
1.6.设置dashboard名称
点击右上角的保存
名称:知识点管理系统各服务器CPU使用情况
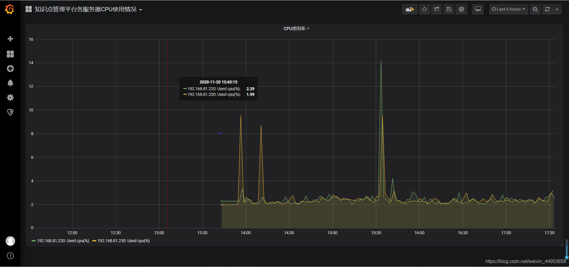
2.查看图形
点击左上角的home即可查看到dashboard列表,顺手做了一个内存的使用情况
CPU图形展现
内存图形展现








