本月DataWorks产品月刊为您带来
产品活动:
1.首月特惠!DataWorks专业版原价5000元现首月特惠仅需199元;独享数据集成/调度资源组首月5折
产品功能更新:
- 数据集成首页改版
- DataWorks支持EMR实时任务开发运维
- EMR数据开发任务一键迁移DataWorks
- DataWorks安全模式绑定EMR集群支持LDAP认证
- 数据服务支持MaxCompute数据源封装API
- DataWorks新增报警联系人中心
- 运维中心新增资源运维,支持独享资源组水位监控
【产品活动】
1. 首月特惠!DataWorks专业版原价5000元现首月特惠仅需199元>>
2. 首月特惠!独享数据集成/独享调度资源组首月5折>>
【产品功能更新】
1、数据集成首页改版
全新的向导式任务配置方式,集数据源、资源组、连通性、任务规则等所有同步相关配置为一体,无需跳转页面,无学习上手成本,链路配置提效100%以上。
2、DataWorks支持EMR实时任务开发运维
DataWorks支持EMR实时任务spark streaming,streaming SQL开发运维。支持实时任务开发,试运行,提交生产环境,出错重试等。任务状态详情展示,任务启动终止下线,任务出错监控报警等。
spark streaming任务开发:https://help.aliyun.com/document_detail/258286.htm
streaming SQL任务开发:https://help.aliyun.com/document_detail/258284.htm
实时任务运维详情:https://help.aliyun.com/document_detail/258226.htm
3、EMR数据开发任务一键迁移DataWorks
EMR项目管理支持项目一键迁移DataWorks,一键引导完成开通DataWorks服务,创建DataWorks工作空间,绑定EMR集群,选择DataWorks工作空间,一键完成迁移。
4、DataWorks安全模式绑定EMR集群支持LDAP认证
DataWorks支持EMR集群OPEN LDAP账号认证,新增EMR集群配置选项,提供云账号到LDAP账号映射配置能力,支持安全模式下开启LDAP认证后,可使用对应的LDAP账号执行实例任务。
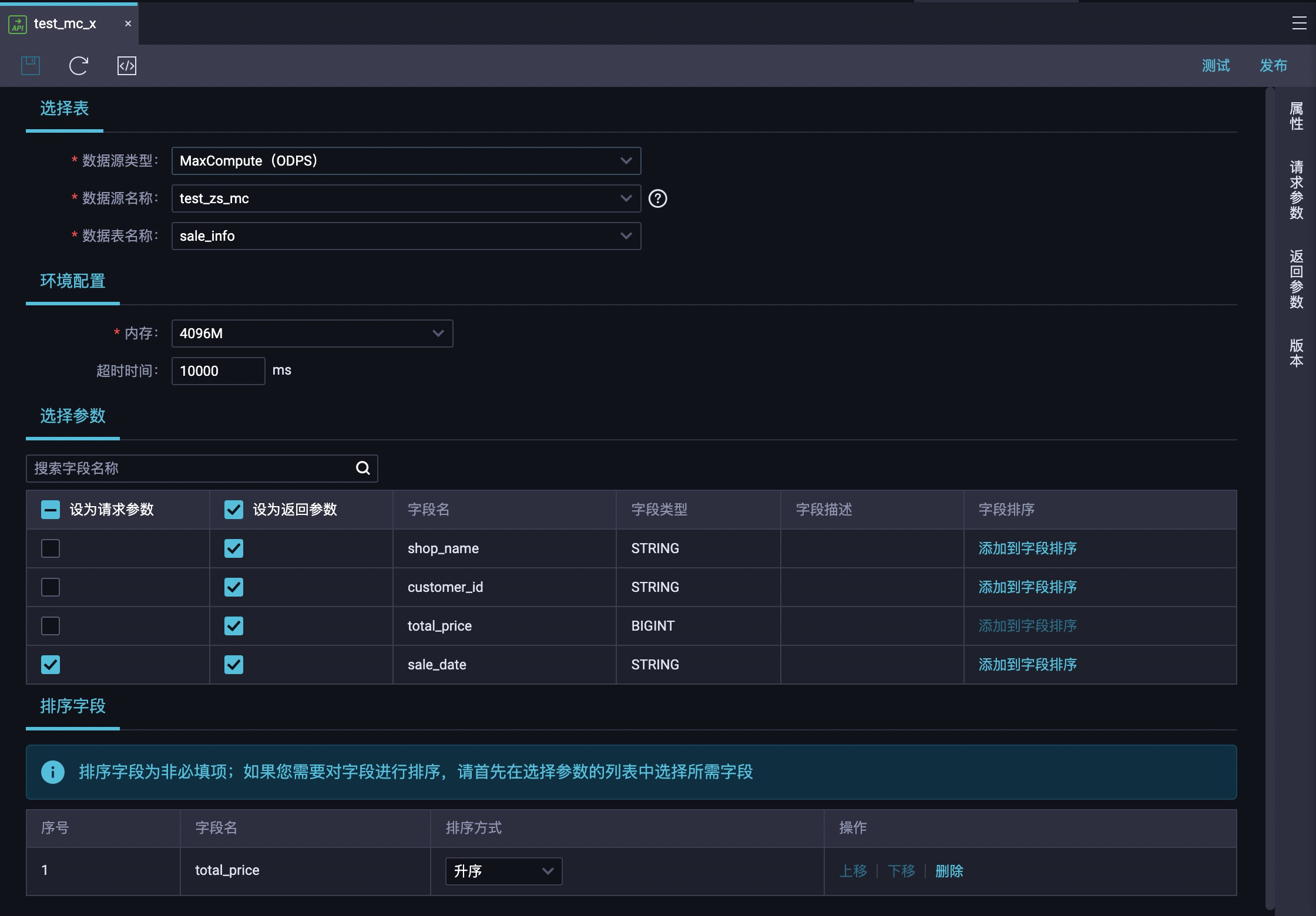
5、DataWorks数据服务支持MaxCompute数据源封装API
DataWorks数据服务现已灰度支持直接访问并使用MaxCompute表封装API,该类API的调用请求将借助MaxCompute加速查询能力(MCQA)在引擎中执行数据查询,实现快速、高效的调用返回。(附:仅支持在独享数据服务资源组中使用MaxCompute数据源)
6、DataWorks新增报警联系人中心
DataWorks新增报警联系人页面,您可以在该页面,将目标RAM用户或RAM角色添加为报警联系人,添加后,DataWorks会将任务运行出错时产生的报警发送至对应联系人,方便您及时发现并处理异常任务。
入口:DataWorks控制台左侧导航栏 -> 报警配置 -> 报警联系人
详情参考:https://help.aliyun.com/document_detail/276127.html
7、运维中心新增资源运维,支持独享资源组水位监控
运维中心-资源运维功能支持查看独享调度资源组和独享数据集成资源组的水位情况,并支持批量终止实例运行。另外,您可以在智能监控中新建自定义规则来实现对资源组水位的监控。
(PS:上海、杭州region预计将会在本月月底发布,其他region将在7月16日上线)
详情查看:https://help.aliyun.com/document_detail/258312.html
【产品文档更新】
同步数据至Hologres解决方案新增一键增加及删除同步表功能
【往期系列】
更多DataWorks技术和产品信息,欢迎加入【DataWorks钉钉交流群】,为您提供最新的产品直播、产品活动及技术支持点击查看




