在当今高度依赖Java技术栈的软件开发领域,Java虚拟机(JVM)的性能优化是提升系统响应速度、降低资源消耗、确保服务稳定性的关键环节。本文旨在深入探讨围绕DataBuff驱动的JVM性能优化实战,从监控到实施调优策略的全过程,为读者提供一套实战性强、可操作的优化指南。
一、监控先行:构建全面的JVM性能监控体系
1. 利用内置工具与第三方监控工具
JVM自带了如JConsole、VisualVM等监控工具,它们能提供内存使用情况、线程状态、垃圾收集活动等基本信息。此外,集成第三方监控工具如Glowroot、JProfiler等,可以实现更细致的性能追踪和分析,包括方法执行时间、数据库查询性能等,这些信息对于发现性能瓶颈至关重要。
2. DataBuff监控接入
Databuff利用历史数据,通过算法动态分析应用历史指标数据自动设定个性化的基线标准。一旦当前gc指标次数这一动态基线,系统触发警报告警。



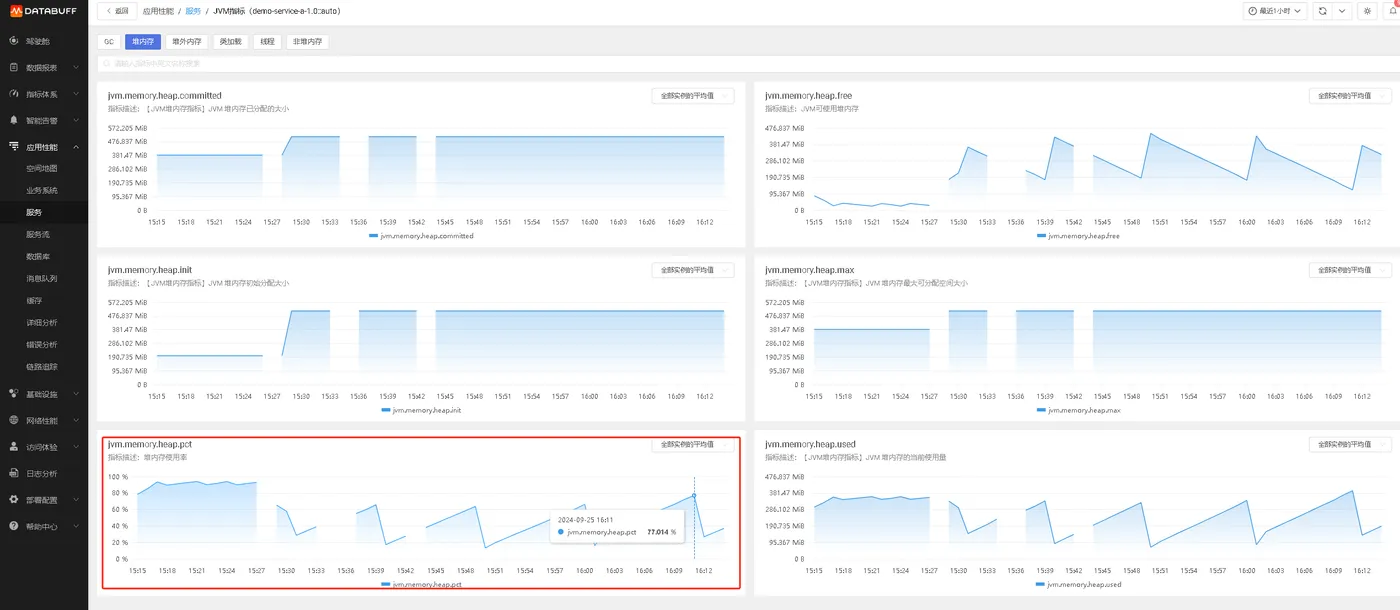
在最近一小时内,我们监测到demo-service-a-1.0::auto服务的Java虚拟机(JVM)关键性能指标出现异常波动,具体表现为主要垃圾回收(Full GC)事件频次显著增多,与此同时,堆内存的占用比率逐步攀升,当前已逼近阈值上限,达到93.424%的高位。

二、调优策略:从理论到实践
1.理论调优手段:
a. 内存分配调优
调整堆内存大小:使用
-Xms和-Xmx参数设置JVM堆的初始和最大大小,避免频繁的垃圾回收。根据应用程序的需求和服务器资源,合理设置这些值,确保既不过大也不过小。调整新生代大小:使用
-Xmn参数或-XX:NewSize和-XX:MaxNewSize参数调整新生代的大小,以及通过-XX:SurvivorRatio设置Eden区与Survivor区的比例,优化新生代中的内存分配和GC频率。管理类元数据区:从JDK 8开始,使用
-XX:MetaspaceSize和-XX:MaxMetaspaceSize参数来管理类元数据区的内存使用。
b. 垃圾回收调优
选择合适的垃圾回收器:根据应用程序的特点选择合适的垃圾回收器,如Parallel GC、CMS、G1等。例如,对于需要快速响应和低延迟的应用程序,可以考虑使用G1或CMS垃圾回收器。
调整GC参数:通过调整具体的GC参数,如CMS的
-XX:CMSInitiatingOccupancyFraction来控制触发CMS的内存占用比例,优化垃圾收集性能。分析GC日志:定期分析GC日志,了解垃圾回收的频率和耗时,根据分析结果调整GC策略。
c. 线程管理调优
调整线程池大小:根据应用程序的并发需求调整线程池的大小,避免线程过多导致系统资源竞争和性能下降,或线程过少无法满足并发需求。
设置线程优先级:合理使用线程优先级,确保关键任务能够得到优先处理。
d. 类加载调优
优化类加载过程:使用懒加载策略,避免在应用程序启动时加载所有类,减少类加载的开销。
监控类加载器:监控类加载器的使用情况,确保没有过多的类加载器实例占用系统资源。
e. 编译优化
启用JIT编译:JIT编译器可以将Java字节码编译成机器码,提高执行效率。通过调整JIT编译器的参数,优化编译性能和代码执行效率。
减少编译开销:合理设置编译阈值,避免不必要的编译开销。
f. I/O优化
使用NIO或AIO:对于涉及大量I/O操作的应用程序,使用NIO(New I/O)或AIO(Asynchronous I/O)来提高I/O性能。
减少I/O操作次数:通过合理的缓冲和批处理策略,减少I/O操作的次数,提高I/O操作的效率。
g.持续测试与反馈
- 调优是一个持续的过程,需要结合压力测试、性能基准测试等手段,不断验证优化效果。利用A/B测试评估不同配置或代码改动对系统性能的影响,基于实际数据做出决策。
2.实践调优
为提升服务稳定性并优化垃圾回收性能,我们将采取以下专业措施调整JVM启动参数,无需改动代码或编码实践:
查看应用启动参数,发现只配置了-Xms200m -Xmx400m,且并没有设置垃圾回收器。
扩展堆内存配置,增加堆内存大小:将 -Xms 和 -Xmx 都设置为 512m,以减少垃圾回收频率。
引入G1垃圾收集器:-XX:+UseG1GC,G1 是一种低暂停时间的垃圾收集器,适合大多数应用。
设置最大 GC 暂停时间:-XX:MaxGCPauseMillis=200,将最大 GC 暂停时间设置为 200 毫秒。

重新启动应用,跑一段时间后在databuff平台上查看服务对应jvm指标。更改参数后,应用主要垃圾回收(Full GC)没有再发生了,有频率的发生次要垃圾回收(Minor GC);对应的堆内存的占用比率也区域平稳。


三、结语
围绕DataBuff驱动的JVM性能优化,是一个涉及监控、分析、策略制定与实施的综合过程。通过建立全面的监控体系、深入理解DataBuff的工作原理及其对JVM性能的潜在影响,结合细致的参数调优和代码优化,可以显著提升Java应用的运行效率。重要的是,持续的测试、评估与迭代优化,是确保性能优化效果持续有效的重要保障。随着技术的不断发展,探索新的调优技术和工具,将为JVM性能优化带来更多的可能性。