smardaten AI + 无代码开发实践:基于自然语言交互快速开发【苏超赛事管理系统】

简介: 苏超赛事管理系统基于smardaten无代码平台,通过AI生成与可视化配置,实现球队、赛程、积分等全流程数字化管理,提升效率、优化体验、支持数据可视化,助力赛事高效运营。

一、需求背景


在当今这个信息爆炸的时代,数据已成为推动行业发展的关键力量。体育赛事,正经历着一场由数据驱动的变革。如何高效地管理海量数据,如何确保信息的实时更新,如何提升赛事的组织效率和观众体验,已成为赛事管理者必须面对的问题。


苏超足球联赛在全国掀起运动浪潮,但是在对于赛事的管理过程中,经常面临信息分散、数据更新不及时等问题。球队信息、赛程安排、积分统计等环节依赖人工处理,效率低下,难以实时响应赛事变动,影响赛事组织与观赛体验。


为此,构建一个覆盖赛事全流程的数字化管理系统势在必行。该系统可实现三大核心价值:


提升赛事管理效率:实现球队信息、赛程安排、积分统计等环节的线上化管理,减少人工干预,提高数据处理准确性;


优化赛事组织体验:整合球队管理、赛程发布、积分看板等功能,提供“一站式”赛事服务,便于各方协同;


支持赛事数据可视化:实时展示比赛数据、积分排名等关键指标,为赛事组织者提供决策支持。


二、系统介绍


苏超赛事管理系统是专为足球联赛场景设计的业务系统,核心功能涵盖四大模块:


球队管理模块:包括球队信息维护、球员名单管理、入队申请审批等功能,支持球队资料的集中管理;


赛程管理模块:实现比赛日程的发布与调整,支持赛程冲突检测与实时更新;


积分看板模块:动态展示各球队积分、胜负平统计、进球数等数据,便于实时排名追踪;


数据大屏模块:集中呈现球队积分情况、球员表现情况、进球效率分析等,助力赛事运营与观众互动。


体育赛事管理具有“节奏快、数据多、变动频”的特点,传统开发模式难以快速响应业务变化。因此,我们选用 smardaten 无代码开发平台,借助其“AI+无代码”能力,无需编写代码,即可依据需求快速生成可用系统,极大缩短开发周期。


三、搭建步骤


通过 smardaten 搭建苏超赛事管理系统,只需以下四个核心步骤,全程可视化操作,零基础也可轻松上手:


1. AI 生成应用基础框架:无需从零搭建,利用平台AI能力直接生成系统原型,省去繁杂的页面配置工作;


2. 样式优化与功能扩展:根据实际需求调整系统风格,增配数据大屏等个性化功能,贴合赛事管理需求;


3. 业务逻辑与审批流程配置:通过可视化方式配置表单审批节点,确保系统符合实际业务规则;


4. 权限设置与功能测试:为不同角色分配操作权限,全面测试系统流程,保障上线可用性。


四、应用设计


4.1、AI 生成应用基础框架


登录 smardaten 工作台后,最先看到的,就是右下角的智能助手图标,这是使用所有AI能力的统一入口,我们点击唤起。



唤起助手后,界面会弹出一个简洁的交互窗口。我们直接描述想要生成的系统名称,以及它的功能。


以这个赛事管理系统为例,我们可以这样描述需求指令:“生成江苏省足球联赛管理系统,包含球队管理、赛程管理、积分看板模块”。


发送指令后,我们发现智能助手没有直接开始生成,而是先推荐知识库中的相关模板。觉得合适的话,点击模版就能一键使用。


这里我们就不使用模版了,继续点击“以上都不合适,一键生成”,让智能助手帮我们从头开始设计。



开始生成后,智能助手会按照软件工程全链路,从需求设计-架构设计-功能设计逐步设计应用,保障生成的应用贴合真实业务场景。



应用生成后,建议勾选“携带测试数据” 这个选项 ,等下预览的时候,能更直观看到系统实际跑起来的效果,不用自己再手动造数据。勾选完成后点击 “应用” 按钮,就直接跳转到应用配置界面。




生成结果中,球队管理、赛程管理、积分看板等菜单及各模块下的列表与表单,均能精准匹配需求,不过尚未包含业务逻辑相关配置,需后续进一步完善。



4.2、样式优化与功能扩展


完成系统基础框架搭建后,为使系统更契合赛事管理的实际应用场景,我们使用【应用助手】完成“样式优化” 与 “新增功能”,操作逻辑简洁灵活,可高效推动系统与赛事管理场景的深度适配。


1)样式优化


先调整样式,继续唤起助手输入框里输入“应用配置”,会弹出主题、导航、logo 调整选项,直接调整,实时看到效果,不满意还能随时改。


在这里,我们把主题色换成绿色,应用名称改为“苏超赛事管理系统”。



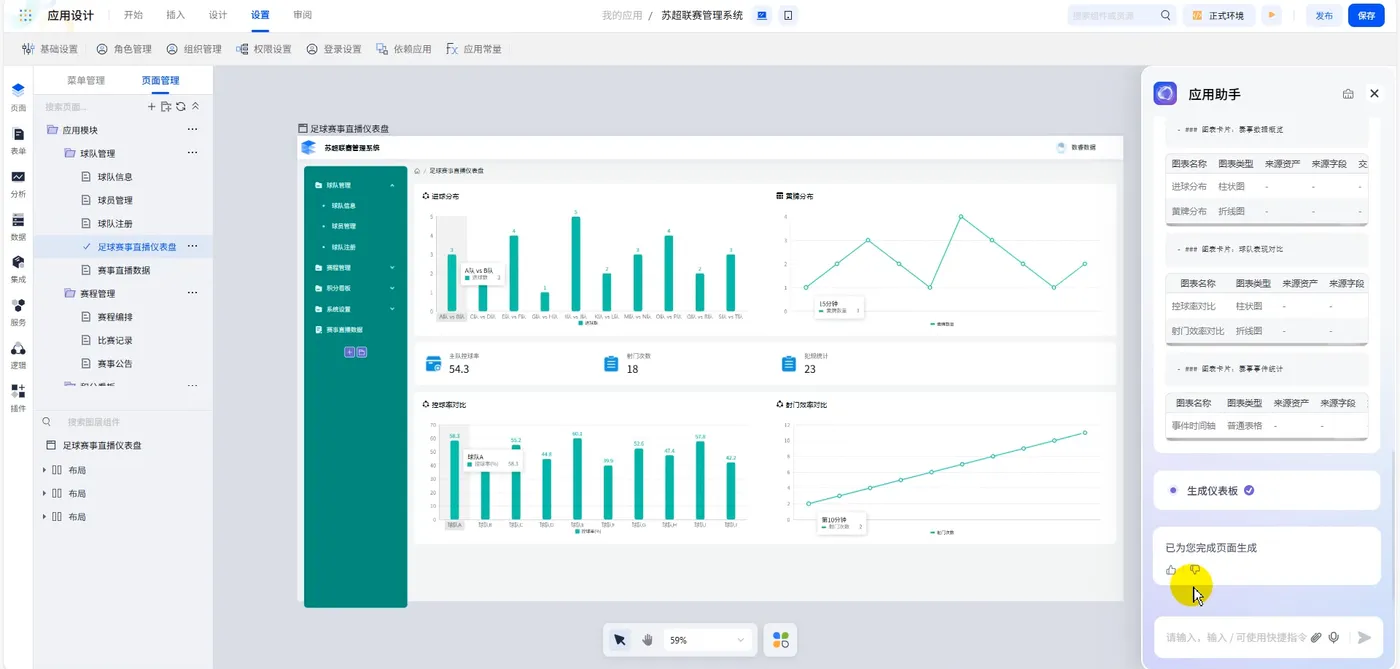
2)新增赛事直播数据看板


对于苏超联赛来说,赛事直播数据看板是必不可少的功能——主办方需要知道现场球员表现如何、比分是多少,从而实现快速转播。所以在助手里输入“新增赛事直播数据菜单”,自动生成菜单与空白页;继续输入生成仪表看板的指令,AI会自动生成包含图表、指标卡的看板。




现在这个看板的图表样式还可以。我们可以尝试修改图表类型,将第一个柱状图也改为折线图,我们选中图表,将它添加至与助手的对话中,输入指令“切换折线图”,就完成了切换。




3)新增足球联赛数据大屏


对于管理系统而言,经常需要设计数据大屏展示核心数据,便于管理者做出业务决策。同样我们利用智能助手快速生成。先输入指令“新增足球数据菜单”,自动创建好菜单与页面。继续输入“生成足球联赛数据大屏”的指令,AI会自动生成包含图表、指标卡的大屏,并且做到了样式美观。




4)新增足球赛事场地列表


目前的管理系统缺乏对场地管理的设计,比如场馆可容纳多少人,场馆位置等。于是可以利用助手帮我们快速生成,输入指令“新增赛事场地菜单”,自动创建好菜单与页面。继续输入“生成赛事场地列表”的指令,AI会帮我们设计好列表所需的字段。




双击进入列表编辑页,我们观察上方的查询区域后,想新增场地类型作为查询条件,也可以唤起助手,进行配置。



4.3、数据源绑定


管理系统需要接入真实数据,可以通过可视化界面进行快速配置。我们点击数据模块,选择新增数据源,平台支持30余种数据源类型进行快速接入。我们选择mysql数据库,进行下一步配置。




来到mysql数据库连接配置界面,我们给数据源起名为“苏超赛事管理系统数据源”,输入数据库的ip、端口号、数据库名称、账号密码信息,就可以实现快速接入。




接入数据源后,还需要把数据源中的具体数据表创建为数据资产。选择数据资产模块-新增数据资产,选择刚才创建的“苏超赛事管理系统数据源”,继续选择需要接入的数据表。




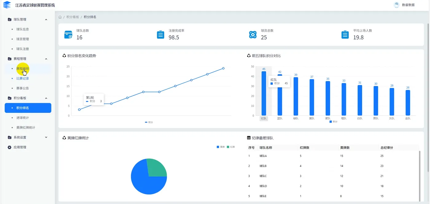
我们选择将数据库中的【比赛积分表】接入平台,形成数据资产。




接下来,我们要将【比赛积分数据资产】和【积分排名变化趋势折线图】进行绑定。选中折线图,在右边的配置界面,切换到数据选项下,选择绑定数据资产,选中比赛积分资产后,再拖入比赛轮次、积分两个字段,就实现了折线图展示真实数据。




4.4、业务逻辑与审批流程配置


系统能看能用了,还得让它符合赛事管理的实际业务规则—— 尤其是 “球员入队申请” 模块,涉及申请、审核,流程不能乱,这部分需要配置业务逻辑和审批节点,不过 smardaten 是可视化操作,不用写代码,跟着业务场景走就行。


1AI生成表单


目前的系统还没有球员入队申请表单,手动拖拽字段比较耗时。我们再次使用应用助手,让AI帮我们设计。


我们先输入指令“新增球员入队申请菜单”创建好菜单与页面后,继续输入“生成球员入队申请表单”指令,AI就会自动帮我们设计表单需要的字段并且进行布局。我们双击表单进入编辑页做进一步调整。




2)表单编辑与布局调整


AI帮我们设计的表单字段已经挺全面了,但还是缺少一个工作单位字段。直接和助手说出需求,输入“新增工作单位字段”,就能自动帮我们完成添加。



添加新字段后,表单的布局就乱了,我们输入指令“重新布局”,AI就会自动优化排版,比原来手动调整的速度快了一倍不止。



表单设计好后,还需要有展示已提交申请的数据列表,点击表单,选择“同步生成”,就能帮我们创建好配套的列表与详情页。




3)审批流程配置


球员入队申请流程为“球员发起申请 - 球队主理人审核 ”,我们已事先预置了这两个角色,直接在表单里点 “绑定业务流”,进入流程设计界面。



拖拽“开始节点”“审批节点”“结束节点” 搭建流程:


设置“开始节点” 绑定普通球员角色及表单操作权限;添加 “审批节点” 绑定球队主理人角色,配置审批权限(同意 / 拒绝操作),并设定 “如果球队主理人拒绝,则需退回至创建人重新提交” 的规则。通过简单的拖拽节点与属性配置,我们就快速配置好了入队申请的审批逻辑。



距离整个审批流程跑起来还差最后一步——绑定数据资产,直接让系统帮我们完成建表操作,选择“一键生成”即可。球员在提交申请后,平台会自动将数据保存到生成的数据表中。



最后我们回到列表页,为列表添加流程审批按钮,让球队主理人点击按钮就能跳转到审批页面进行操作。



4.5、权限设置与功能测试


功能和页面已经配置好了,还需要为不同角色配置菜单权限。


我们在应用编辑页的角色管理模块下,为球员角色仅开放“入队申请提交”权限,保证数据隐私;为球队主理人开放“全部功能”权限,便于统筹管理。



能测试按真实场景进行:


先登录球员账号,只能访问入队申请菜单,提交申请



登录球队主理人账号,可以访问所有菜单,并对入队申请进行审批




整个流程顺畅无阻,系统可立即投入使用。


五、体验总结


smardaten 无代码平台在搭建苏超赛事管理系统过程中优势显著:


低门槛易上手:全程可视化配置,无需代码基础,赛事组织人员也可参与搭建;


高效率快落地:从需求指令到生成可用系统仅需数分钟,极大压缩开发周期;


高灵活可扩展:支持按需调整样式与功能(如数据大屏、直播看板),未来可快速适应业务变化;


全支持有保障:平台提供开发模板、详细文档与教学视频,便于快速入门,同时支持多人协作,提升交付效率。


相关文章
|
20天前
|
人工智能 IDE Java
AI Coding实践:CodeFuse + prompt 从系分到代码
在蚂蚁国际信贷业务系统建设过程中,技术团队始终面临双重考验:一方面需应对日益加速的需求迭代周期,满足严苛的代码质量规范与金融安全合规要求;另一方面,跨地域研发团队的协同效率与代码标准统一性,在传统开发模式下逐渐显现瓶颈。为突破效率制约、提升交付质量,我们积极探索人工智能辅助代码生成技术(AI Coding)的应用实践。本文基于蚂蚁国际信贷技术团队近期的实际项目经验,梳理AI辅助开发在金融级系统快速迭代场景中的实施要点并分享阶段性实践心得。
247 25
AI Coding实践:CodeFuse + prompt 从系分到代码
|
22天前
|
人工智能 安全 API
20 万奖金池就位!Higress AI 网关开发挑战赛参赛指南
本次赛事共设三大赛题方向,参赛者可以任选一个方向参赛。本文是对每个赛题方向的参赛指南。
158 11
|
21天前
|
人工智能 运维 安全
加速智能体开发:从 Serverless 运行时到 Serverless AI 运行时
在云计算与人工智能深度融合的背景下,Serverless 技术作为云原生架构的集大成者,正加速向 AI 原生架构演进。阿里云函数计算(FC)率先提出并实践“Serverless AI 运行时”概念,通过技术创新与生态联动,为智能体(Agent)开发提供高效、安全、低成本的基础设施支持。本文从技术演进路径、核心能力及未来展望三方面解析 Serverless AI 的突破性价值。
|
20天前
|
数据采集 存储 人工智能
从0到1:天猫AI测试用例生成的实践与突破
本文系统阐述了天猫技术团队在AI赋能测试领域的深度实践与探索,讲述了智能测试用例生成的落地路径。
从0到1:天猫AI测试用例生成的实践与突破
|
22天前
|
人工智能 新制造
TsingtaoAI受邀参加宁波AI海曙科创训练营并分享技术落地实践
10月12日至15日,由宁波市海曙区组织部主办的AI海曙科创训练营在宁波成功举办。作为受邀企业代表,TsingtaoAI团队深入参与了多项活动,与政府领导、行业专家及科创企业代表围绕AI技术在制造业、成果转化等领域的实际应用展开交流,用真实案例诠释了“技术扎根产业”的价值逻辑。
54 2
|
22天前
|
人工智能 运维 关系型数据库
云栖大会|AI时代的数据库变革升级与实践:Data+AI驱动企业智能新范式
2025云栖大会“AI时代的数据库变革”专场,阿里云瑶池联合B站、小鹏、NVIDIA等分享Data+AI融合实践,发布PolarDB湖库一体化、ApsaraDB Agent等创新成果,全面展现数据库在多模态、智能体、具身智能等场景的技术演进与落地。
|
22天前
|
存储 人工智能 搜索推荐
LangGraph 记忆系统实战:反馈循环 + 动态 Prompt 让 AI 持续学习
本文介绍基于LangGraph构建的双层记忆系统,通过短期与长期记忆协同,实现AI代理的持续学习。短期记忆管理会话内上下文,长期记忆跨会话存储用户偏好与决策,结合人机协作反馈循环,动态更新提示词,使代理具备个性化响应与行为进化能力。
245 10
LangGraph 记忆系统实战:反馈循环 + 动态 Prompt 让 AI 持续学习
|
20天前
|
人工智能 安全 开发工具
C3仓库AI代码门禁通用实践:基于Qwen3-Coder+RAG的代码评审
本文介绍基于Qwen3-Coder、RAG与Iflow在C3级代码仓库落地LLM代码评审的实践,实现AI辅助人工评审。通过CI流水线自动触发,结合私域知识库与生产代码同仓管理,已成功拦截数十次高危缺陷,显著提升评审效率与质量,具备向各类代码门禁平台复用推广的价值。(239字)
265 24
|
20天前
|
机器学习/深度学习 人工智能 JSON
PHP从0到1实现 AI 智能体系统并且训练知识库资料
本文详解如何用PHP从0到1构建AI智能体,涵盖提示词设计、记忆管理、知识库集成与反馈优化四大核心训练维度,结合实战案例与系统架构,助你打造懂业务、会进化的专属AI助手。
140 6
|
20天前
|
人工智能 运维 Kubernetes
Serverless 应用引擎 SAE:为传统应用托底,为 AI 创新加速
在容器技术持续演进与 AI 全面爆发的当下,企业既要稳健托管传统业务,又要高效落地 AI 创新,如何在复杂的基础设施与频繁的版本变化中保持敏捷、稳定与低成本,成了所有技术团队的共同挑战。阿里云 Serverless 应用引擎(SAE)正是为应对这一时代挑战而生的破局者,SAE 以“免运维、强稳定、极致降本”为核心,通过一站式的应用级托管能力,同时支撑传统应用与 AI 应用,让企业把更多精力投入到业务创新。
306 29

热门文章

最新文章