如何开发一套项目管理系统?(附架构图+流程图+代码参考)

简介: 在多项目并行、需求频繁变更的环境下,传统工具已无法满足进度可视化、协作效率和风险预警需求。本文介绍如何从零搭建一个系统化的项目管理平台,涵盖核心价值、总体架构、功能设计、业务流程、开发技巧等内容。通过统一信息来源、标准化流程、实时监控与数据驱动决策,帮助企业提升项目管理效率,降低成本,增强灵活性与可扩展性。

在多项目并行、需求频繁变更的环境中,传统的 Excel 表格和即时通讯工具已经无法满足团队对进度可视化、协作效率和风险预警的需求。一个系统化的项目管理平台,能够帮助企业:

  • 统一信息来源:集中管理立项、计划、任务和报告,杜绝数据分散;
  • 标准化流程:固化立项→规划→执行→监控→收尾各阶段,减少重复沟通;
  • 实时监控与预警:甘特图、看板视图、逾期提醒,让项目风险无处遁形;
  • 数据驱动决策:自动汇总工时、成本、资源利用率,支持后续优化。

本文你将了解

项目管理核心价值

系统总体架构

功能与流程

开发实战技巧

效果展示

接下来,我们将从上述六大部分,逐步拆解如何从零开始搭建一套稳定、灵活且可扩展的项目管理系统。

注:本文示例所用方案模板:简道云项目管理系统,给大家示例的是一些通用的功能和模块,都是支持自定义修改的,你可以根据自己的需求修改里面的功能。

一、项目管理:为什么要讲?

  • 场景痛点:多个项目并行,信息孤岛严重;文件散落邮箱、群聊、U盘;进度更新滞后;资源分配冲突;项目风险无预警……
  • 管理价值透明度:一屏掌握所有项目状态与风险。 流程化:固化立项→计划→执行→验收的标准流程,减少沟通成本。 数据驱动:任务数据、工时数据、成本数据自动汇总,支持后续决策。
  • 为什么要自建?市面工具虽多,但往往贵、定制难、二次开发受限。自己搭建能做到:「贴合团队流程」「灵活迭代」「成本低」。

二、项目管理到底是什么?

  • 定义:在既定的范围、时间、成本和质量目标下,运用方法、工具与团队协作,完成用户需求、交付成果的全过程。
  • 五大过程组:立项(Initiation)、规划(Planning)、执行(Execution)、监控(Monitoring)与收尾(Closing)。
  • 十大知识领域:范围管理、进度管理、成本管理、质量管理、资源管理、沟通管理、风险管理、采购管理、相关方管理、变更管理。

三、项目管理系统如何搭建?—总体架构

1. 架构图

sql

+--------------------------------------------------+

|                   前端(Vue3 + Element UI)      |

|  - 仪表盘、看板、表单、图表                        |

|  - 路由:/dashboard、/project、/task、/report   |

+----------------------------+---------------------+

                            ↓ REST API/GraphQL

+----------------------------+---------------------+

|                  后端(Node.js + NestJS)        |

|  - 模块:Auth、Project、Task、User、Report      |

|  - 服务:邮件通知、权限校验、定时任务             |

+----------------------------+---------------------+

                            ↓

+----------------------------+---------------------+

|                数据库(PostgreSQL + Redis)      |

|  - PostgreSQL:持久化项目、任务、用户数据         |

|  - Redis:会话缓存、任务队列、锁                  |

+--------------------------------------------------+

2. 技术选型

  • 前端:Vue3(组合式 API)、TypeScript、Element Plus、ECharts
  • 后端:Node.js 16、NestJS 框架、TypeScript、PassportJS(认证)
  • 数据库:PostgreSQL(关系型主数据)、Redis(缓存、锁、队列)
  • 部署运维:Docker Compose、Nginx 反向代理、PM2 进程管理

四、核心功能设计

  • 用户与权限管理 登录/注册、JWT 鉴权、角色(管理员/项目经理/普通成员)

typescript

// src/auth/jwt.strategy.ts

@Injectable()

export class JwtStrategy extends PassportStrategy(Strategy) {

 constructor(private authService: AuthService) {

   super({ jwtFromRequest: ExtractJwt.fromAuthHeaderAsBearerToken(), secretOrKey: 'SECRET_KEY' });

 }

 async validate(payload: any) {

   const user = await this.authService.validateUser(payload.sub);

   if (!user) throw new UnauthorizedException();

   return user;

 }

}

  • 项目管理模块 项目立项、编辑、归档
  • 任务看板(Kanban) 卡片式展示任务状态(待开始/进行中/已完成)
  • 甘特图视图 基于 ECharts 绘制,展示任务时间线
  • 报表中心 生成项目进度报表、资源利用率、成本报表

五、业务流程规划

1. 立项→审批

mermaid

flowchart LR

 A[项目申请] --> B{项目经理审批}

 B -- 通过 --> C[项目立项]

 B -- 驳回 --> D[申请人修改]

 D --> B

2. 计划→任务拆分

  • 项目经理在“项目计划”页面,填入开始/结束时间、里程碑
  • 系统自动生成 WBS 结构,支持拖拽拆分子任务

typescript

// service/plan.service.ts

async createPlan(dto: CreatePlanDto) {

 // 根据里程碑和工期自动拆分任务

 const tasks = generateWBS(dto.milestones, dto.duration);

 return this.taskRepository.save(tasks);

}

3. 执行→更新

  • 团队成员在“我的任务”里更新进度,填写工时、上传附件
  • 后端触发 WebSocket 推送给项目经理

4. 监控→预警

  • 定时任务检查逾期未更新的卡片
  • 发送邮件/系统通知给相关负责人

typescript

// tasks/schedule.task.ts

@Cron('0 8 * * *')

handleOverdue() {

 const overdueTasks = await this.taskService.findOverdue();

 overdueTasks.forEach(task => this.notificationService.sendEmail(task.owner.email, '任务逾期提醒', ...));

}

5. 收尾→归档

  • 项目经理发起“项目结项申请”,PMO 审批后,系统自动归档项目及相关文档

六、开发技巧与实战

  1. 模块化设计 每个功能独立模块,Controller → Service → Repository 三层架构
  2. DTO + 验证管道 NestJS 的 class-validator 强校验,防止脏数据
  3. 统一错误处理 全局 HttpExceptionFilter 捕获处理,返回友好提示
  4. 前后端约定 使用 Swagger/OpenAPI 自动生成文档,前端 Axios 一键引入
  5. 性能优化 列表分页、Redis 缓存热点数据、N+1 查询避免

typescript

// main.ts

async function bootstrap() {

 const app = await NestFactory.create(AppModule);

 app.useGlobalPipes(new ValidationPipe({ whitelist: true, forbidNonWhitelisted: true }));

 app.useGlobalFilters(new HttpExceptionFilter());

 const config = new DocumentBuilder().setTitle('PMS API').addBearerAuth().build();

 const document = SwaggerModule.createDocument(app, config);

 SwaggerModule.setup('docs', app, document);

 await app.listen(3000);

}

bootstrap();

七、实现效果呈现

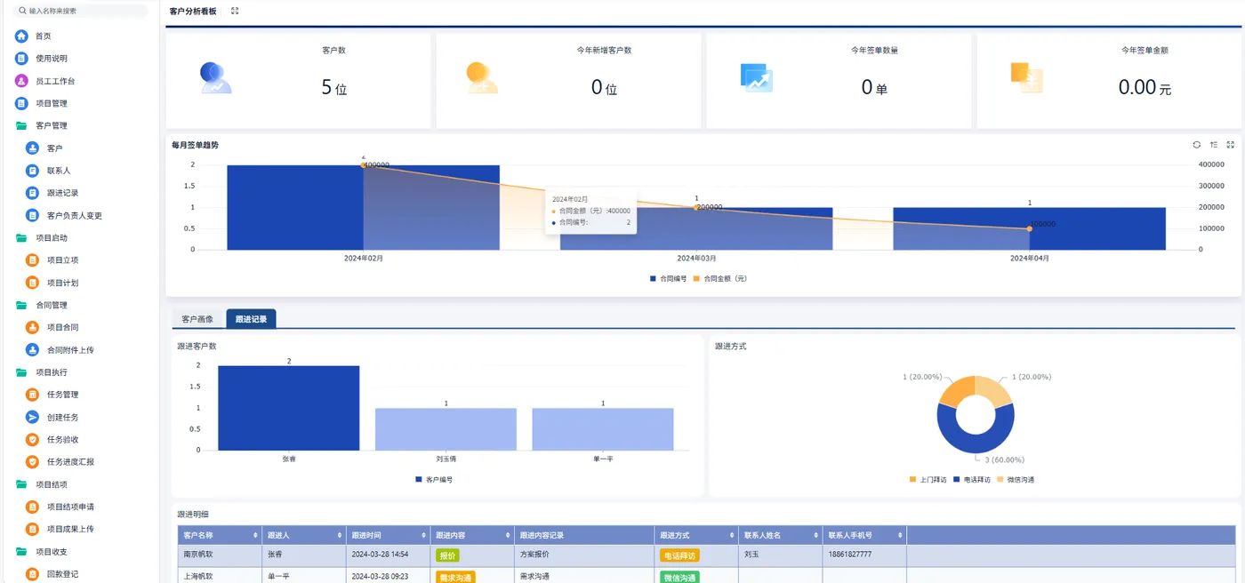
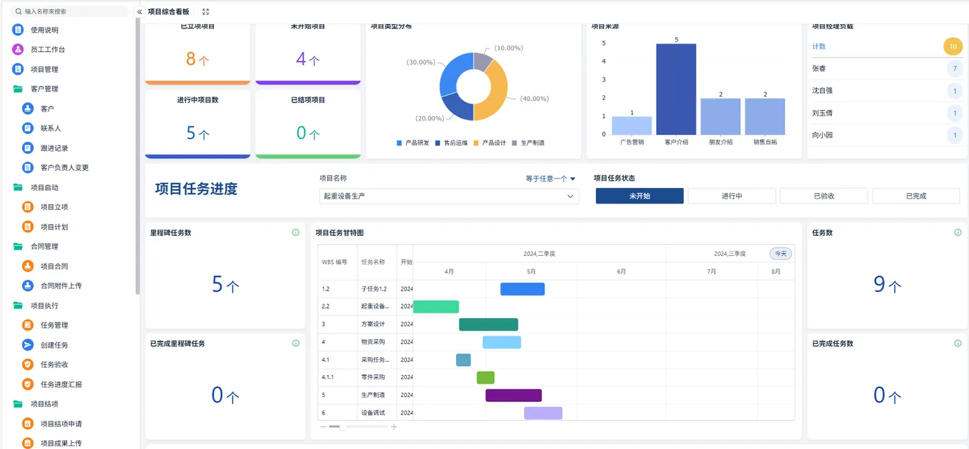
  1. 仪表盘:关键指标一览(已立项/进行中/已完成项目数、进度分布、风险数)
  2. 项目详情页:Tabs 切换「概览」「甘特图」「成员」「文档」「报表」
  3. 甘特图:动效展示,支持放大缩小、拖拽调整
  4. 任务看板:拖拽就能改变状态,实时同步

效果截图示例

仪表盘:项目数概览 + 饼图、柱状图

甘特图视图:多色条形图展示 WBS 时间分布

任务看板:三列拖拽卡片


八、FAQ

Q1:项目管理系统需要对接哪些第三方?

通常项目管理系统会和企业微信/钉钉做消息通知对接,也可与JIRA/GitLab做 Issue 同步,或者和CI/CD流水线(如 Jenkins)联动。对接时,一定要注意 API 的稳定性和权限范围,比如消息推送只能给指定用户,Issue 同步要防止循环触发。实际落地建议先做最低可用 MVP,再根据业务反馈逐步完善多源对接。

Q2:如何保证多人协作时数据不冲突?

多人同时操作同一个任务,容易出现冲突。推荐使用乐观锁/悲观锁机制:在数据库如 PostgreSQL 上做版本号字段(version),每次更新时检测版本是否匹配;不匹配则提示用户“数据已过期,请刷新后重试”。如果是强一致场景,还可借助 Redis 分布式锁做关键流程的串行化处理。另外,前端设计也应当避免大表单长时间编辑,最好分步提交。

Q3:如何做项目进度预警?

进度预警的核心是实时监控关键路径临界任务。可以:

  1. 定时任务(Cron)每日/每小时扫描逾期任务;
  2. 设置“关键任务”标记,只对这些任务做更严格的监控;
  3. 实时计算已用工时 vs 计划工时的偏差率,当偏差超过阈值(如 10%)时自动告警;
  4. 结合消息中心和邮件中心,及时提醒项目经理和成员。 实现时注意:不要过度告警,阈值和频次需要和团队一起迭代调整。
相关文章
|
7天前
|
SQL 前端开发 关系型数据库
如何开发一套研发项目管理系统?(附架构图+流程图+代码参考)
研发项目管理系统助力企业实现需求、缺陷与变更的全流程管理,支持看板可视化、数据化决策与成本优化。系统以MVP模式快速上线,核心功能包括需求看板、缺陷闭环、自动日报及关键指标分析,助力中小企业提升交付效率与协作质量。
|
7天前
|
前端开发 API 定位技术
如何开发车辆管理系统中的用车申请板块(附架构图+流程图+代码参考)
本文详细解析了如何将传统纸质车辆管理流程数字化,涵盖业务规则、审批流、调度决策及数据留痕等核心环节。内容包括用车申请模块的价值定位、系统架构设计、数据模型构建、前端表单实现及后端开发技巧,助力企业打造可落地、易扩展的车辆管理系统。
|
10月前
|
弹性计算 API 持续交付
后端服务架构的微服务化转型
本文旨在探讨后端服务从单体架构向微服务架构转型的过程,分析微服务架构的优势和面临的挑战。文章首先介绍单体架构的局限性,然后详细阐述微服务架构的核心概念及其在现代软件开发中的应用。通过对比两种架构,指出微服务化转型的必要性和实施策略。最后,讨论了微服务架构实施过程中可能遇到的问题及解决方案。
|
11月前
|
Cloud Native Devops 云计算
云计算的未来:云原生架构与微服务的革命####
【10月更文挑战第21天】 随着企业数字化转型的加速,云原生技术正迅速成为IT行业的新宠。本文深入探讨了云原生架构的核心理念、关键技术如容器化和微服务的优势,以及如何通过这些技术实现高效、灵活且可扩展的现代应用开发。我们将揭示云原生如何重塑软件开发流程,提升业务敏捷性,并探索其对企业IT架构的深远影响。 ####
253 3
|
11月前
|
Cloud Native 安全 数据安全/隐私保护
云原生架构下的微服务治理与挑战####
随着云计算技术的飞速发展,云原生架构以其高效、灵活、可扩展的特性成为现代企业IT架构的首选。本文聚焦于云原生环境下的微服务治理问题,探讨其在促进业务敏捷性的同时所面临的挑战及应对策略。通过分析微服务拆分、服务间通信、故障隔离与恢复等关键环节,本文旨在为读者提供一个关于如何在云原生环境中有效实施微服务治理的全面视角,助力企业在数字化转型的道路上稳健前行。 ####
|
6月前
|
Cloud Native Serverless 流计算
云原生时代的应用架构演进:从微服务到 Serverless 的阿里云实践
云原生技术正重塑企业数字化转型路径。阿里云作为亚太领先云服务商,提供完整云原生产品矩阵:容器服务ACK优化启动速度与镜像分发效率;MSE微服务引擎保障高可用性;ASM服务网格降低资源消耗;函数计算FC突破冷启动瓶颈;SAE重新定义PaaS边界;PolarDB数据库实现存储计算分离;DataWorks简化数据湖构建;Flink实时计算助力风控系统。这些技术已在多行业落地,推动效率提升与商业模式创新,助力企业在数字化浪潮中占据先机。
346 12
|
10月前
|
Java 开发者 微服务
从单体到微服务:如何借助 Spring Cloud 实现架构转型
**Spring Cloud** 是一套基于 Spring 框架的**微服务架构解决方案**,它提供了一系列的工具和组件,帮助开发者快速构建分布式系统,尤其是微服务架构。
777 71
从单体到微服务:如何借助 Spring Cloud 实现架构转型
|
8月前
|
传感器 监控 安全
智慧工地云平台的技术架构解析:微服务+Spring Cloud如何支撑海量数据?
慧工地解决方案依托AI、物联网和BIM技术,实现对施工现场的全方位、立体化管理。通过规范施工、减少安全隐患、节省人力、降低运营成本,提升工地管理的安全性、效率和精益度。该方案适用于大型建筑、基础设施、房地产开发等场景,具备微服务架构、大数据与AI分析、物联网设备联网、多端协同等创新点,推动建筑行业向数字化、智能化转型。未来将融合5G、区块链等技术,助力智慧城市建设。
360 1
|
11月前
|
Dubbo Java 应用服务中间件
服务架构的演进:从单体到微服务的探索之旅
随着企业业务的不断拓展和复杂度的提升,对软件系统架构的要求也日益严苛。传统的架构模式在应对现代业务场景时逐渐暴露出诸多局限性,于是服务架构开启了持续演变之路。从单体架构的简易便捷,到分布式架构的模块化解耦,再到微服务架构的精细化管理,企业对技术的选择变得至关重要,尤其是 Spring Cloud 和 Dubbo 等微服务技术的对比和应用,直接影响着项目的成败。 本篇文章会从服务架构的演进开始分析,探索从单体项目到微服务项目的演变过程。然后也会对目前常见的微服务技术进行对比,找到目前市面上所常用的技术给大家进行讲解。
357 1
服务架构的演进:从单体到微服务的探索之旅
|
10月前
|
设计模式 负载均衡 监控
探索微服务架构下的API网关设计
在微服务的大潮中,API网关如同一座桥梁,连接着服务的提供者与消费者。本文将深入探讨API网关的核心功能、设计原则及实现策略,旨在为读者揭示如何构建一个高效、可靠的API网关。通过分析API网关在微服务架构中的作用和挑战,我们将了解到,一个优秀的API网关不仅要处理服务路由、负载均衡、认证授权等基础问题,还需考虑如何提升系统的可扩展性、安全性和可维护性。文章最后将提供实用的代码示例,帮助读者更好地理解和应用API网关的设计概念。
252 8

热门文章

最新文章