作者:羿莉(萧羿)
全球出圈的中国大模型
DeepSeek 作为一款革命性的大型语言模型,以其卓越的自然语言处理能力和创新性成本控制引领行业前沿。该模型不仅在性能上媲美 OpenAI-o1,而且在推理模型的成本优化上实现了突破性的低成本运营,被誉为“小力出奇迹”的典范。随着新一代模型 DeepSeek-R1 的发布,1 月 27 日,DeepSeek 应用迅速登顶苹果应用商店中国和美国地区的免费 App 下载排行榜,甚至在美国地区下载量上超越了 ChatGPT。不仅如此,DeepSeek 还采用了完全开源的策略,大幅降低了用户的使用门槛,推动了 AI 开发者社区的协同创新。
DeepSeek 的迅速走红引发了网络热议,其最引人注目的成就是打破了传统 AI 对高端硬件的依赖。通过显著降低的训练成本,DeepSeek 将 AI 的训练和开发变得更加简便,对硬件要求大幅降低,使得科技巨头引以为傲的“护城河”变成了“小水洼”。这不仅引发了全球互联网的广泛关注,还对欧美科技股带来了显著冲击,导致英伟达股价的历史性下跌,并引发纳斯达克综合指数的显著波动。华尔街分析师们甚至惊呼,这一现象标志着 AI 产业迎来了“斯普特尼克时刻”。
遭受大规模恶意攻击
然而,DeepSeek 作为人工智能领域的一颗璀璨明星,其引人瞩目的成就难免引发一些外部的恶意注视。2025 年 1 月 27 日晚至 28 日凌晨,一则令整个 AI 社区哗然的消息出现了——DeepSeek 官方服务状态页面发布公告,宣称其遭遇了一次大规模的网络恶意攻击。 这一事件如同平地惊雷,揭示了此次攻击的严重性,并迅速引起广泛关注。在此攻击的影响下,DeepSeek 线上服务面临重大挑战。注册服务被迫限制,非 +86 手机号的注册方式暂时中止,而已注册用户尽管能够登录系统,却仍然遭遇诸多功能障碍。网页及 API 普遍呈现性能异常,问题如登录困难、无法注册以及服务不可用等频繁发生,令大量依赖 DeepSeek 进行文本创作、体验 AI 功能及进行学习工作的用户获得不佳的使用体验。

Due to large-scale malicious attacks on DeepSeek's services, registration may be busy. Please wait and try again. Registered users can log in normally. Thank you for your understanding and support.
针对近期频繁遭遇宕机事件,初步分析指出,这与新模型上线后的访问流量激增密切相关。然而,DeepSeek 官方更进一步披露,这一状况还涉及到"large-scale malicious attacks"的因素,暗示不仅仅是由于网络访问骤增导致的资源枯竭,而是遭遇了有组织的恶意攻击行为。根据奇安信 Xlab 实验室的监测数据,过去一个月中,DeepSeek 遭受持续的海外攻击行为,自 1 月 27 日起攻击手段升级,不仅是 DDoS 攻击频发,Xlab 实验室报告还发现大量密码暴力破解攻击。这些攻击行为使得 DeepSeek 的 AI 服务和数据正承受前所未有的安全压力。与此同时,绿盟科技伏影实验室也报告了自 2025 年 1 月 20 日以来,针对 DeepSeek 对话系统接口 (chat.deepseek.com) 和 API 接口 (api.deepseek.com) 的多波攻击事件。这些攻击采用 NTP 反射攻击和 Memcached 反射攻击等手段,具有极大的破坏性。
尽管如此,对 DeepSeek 的攻击不仅没有停止,反而愈加升级。1 月 30 日凌晨,Xlab 进一步检测到,有两种僵尸网络已参与到对 DeepSeek 的攻击行动中。从行业竞争的视角来看,AI 领域日益白热化的竞争,使得 DeepSeek 凭借其技术优势对其他竞争者造成威胁。在技术层面,网络攻击手段推陈出新,黑客可能会借助 DeepSeek 系统的潜在漏洞实施攻击。此外,随着 AI 技术的不断发展,其本身也可能被用于发起更复杂和隐蔽的网络攻击。这一动态不仅提升了以 DeepSeek 为代表的 AI 创新企业提高网络安全防御措施的紧迫性,也预示着网络安全挑战将更加严峻。
隐忧与反思:构建安全可观测体系
在科技发展的洪流中,DeepSeek 遭遇的攻击事件不仅是其自身面临的挑战,更揭示了整个人工智能行业亟需正视和反思的安全隐患。在 AI 技术迅猛发展的背景下,网络安全已成为潜在威胁,严重影响着 AI 技术的进一步应用和普及。若无法有效确保 AI 系统的网络安全,AI 的发展将面临难以估量的风险与阻挠。对于 AI 初创企业而言,当务之急是在于加强网络安全防御能力,并建立健全、可观测的安全体系,以确保在快速更迭的技术环境中立于不败之地。那么,我们来简单介绍一下,部署或构建在阿里云上的应用与服务应该如何快速构建一个完整的安全可观测体系。

首先,网站流量经过阿里云的 DDoS 高防,通过 DNS 解析和 IP 直接指向引流到阿里云高防网络机房。流量清洗中心进行第一道防护。该中心的基础设施广泛分布于国内外的数据网络,具备卓越的 DDoS 攻击防护能力、可抵御流量型和资源耗费型攻击,并能实时监控及自动化处理机制,确保非法流量被精准过滤,从而做到仅允许合法流量进一步传输。经过流量清洗后,合法流量会进入 Web 应用防火墙(WAF) ,这一层次的安全平台可以有效防范 SQL 注入、跨站脚本攻击等常见的 Web 威胁,为用户提供更严密的安全保护。在确认流量的安全性后,阿里云的负载均衡(CLB) 组件会对其进行合理分配,以确保在用户服务和 ECS、ACK 之间的主机、容器资源使用达至最佳化,并维持服务的稳定性和高可用性。同时,云安全中心(SAS) 也提供全面的风险管理和威胁分析,助力护航企业的云上资产安全。
除此之外,阿里云提供的日志服务(SLS) 全程收集并分析各个阶段产生的防护日志、访问日志、安全日志和业务日志等。云监控会收集各个产品组件的具体指标。这种全链路日志监控结合机器学习与异常检测技术,从宏观洞察、回溯审计到智能巡检,实现深度可视化的数据分析,帮助企业识别潜在威胁并提前进行整改。例如通过流量分析日志,各类异常行为可以通过 SLS 告警检测机制及时通知相关人员,系统可以通过短信、电话或钉钉等途径发出警报,确保安全事件能够迅速得到响应,进而将可能的损失降至最低。
通过整合 DDoS 高防、WAF、CLB 等功能,结合阿里云 SLS 全面先进的日志审计和告警检测能力,企业可以在阿里云平台支持下能够构建一个全面、坚实且可观测的安全体系,不仅显著提升了安全防护能力,同时通过自动化提高了运营效率。这一架构使企业能够从容应对复杂多变的网络威胁,推动业务的稳健发展。
安全可观测场景最佳实践
下面我们从流量访问日志的接入与监控、日志审计与自定义分析、异常检测与安全告警三个功能场景方面,给出具体的示例参考。
(一)访问日志的接入与监控
1. 日志接入
第一张图像(左图)展示了阿里云 DDoS 高防日志的一例,详细记录了一个自动化网络请求被识别为 CC 攻击并成功拦截的事件。日志中包含关于访问者的 IP 地址和客户端的详细信息,这些信息对于网络管理员在防范 DDoS 攻击或其他恶意流量时至关重要。网络管理员可以利用这些数据来设置适当的阈值或制定封禁策略,从而提升网络的安全性。下一张图像(右图)则记录了一次通过 WAF(Web 应用防火墙)拦截的表达式注入攻击尝试,日志中包含攻击者的 IP 地址和 URL 请求信息。阿里云 WAF 通过准确检测和阻止这一潜在威胁,成功地保护了 Web 应用程序免受可能的破坏性攻击。


2. 流量监控
下图展示了一份关于 DDoS 高防的流量访问分析和监控内置 SLS 仪表盘。这份报告详细呈现了用户请求的数据指标,其中包括页面访问量(PV) 和独立访客数(UV) ,并对比了与前一天的数据变化。攻击监控板块提供了“攻击次数”和“攻击流量”的详细数据,同时列出被攻击的网站信息。在流量监控部分,用户可以查看“有效请求率”、“有效流入流量”和“有效流出流量”等统计信息。这些信息为理解和应对 DDoS 攻击提供了全面的数据支持。

除了安全防护日志外,VPC 流日志、DNS 解析日志、负载均衡访问日志以及 Kubernetes Ingress 日志等多种类型的访问日志亦可进行实时监控。这些功能的集成不仅显著提升了系统观测的完整性和全面性,还增强了数据分析的深度。在此关于具体实现的细节不再赘述。有兴趣的用户可以访问阿里云 SLS 官网,以获取更为详尽的技术信息和应用案例。
(二)日志审计与自定义分析
1. 日志审计
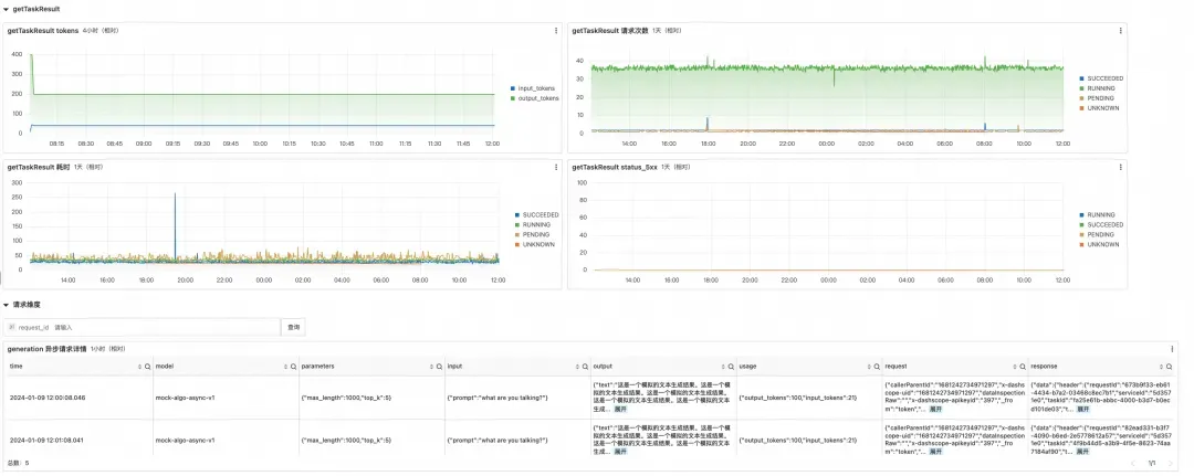
在当代软件开发的领域中,日志审计扮演着关键角色。它不仅能够及时识别未经授权的访问和潜在的数据泄露,还能迅速定位问题源头,分析故障根因,确保业务的安全与合规性。例如,通过使用 SLS 等平台记录详尽的 API 调用日志,企业可以实现高度精确的用户行为监控和全面审计。此方案可追踪和分析诸如输入和输出 Token 的数量、API 调用延迟以及调用频次等关键指标,从而有效识别并解决性能问题,帮助企业构建专业的分析框架。在这些 API 调用日志中,涵盖了客户端信息、请求内容、Token 数量、模型响应时间、响应结果及错误率等重要的上下文信息,可以确保运营流程的透明性和可审计性,也有助于进行归纳分析,找到业务瓶颈。以下展示的是一个关于任务 (Task)响应的统计和仪表盘示例。

2. 自定义分析
此外,通过 iLogtail 实现主机或容器环境下的业务日志采集,能够显著提升数据的潜在价值。以采集大型语言模型(LLM)的对话明细日志为例,数据经过脱敏处理 后,可以将其采集入日志服务(SLS)中进行集中存储。所采集的日志不仅能够协助评估对话的复杂性和文本回复的质量,还可以深入分析用户行为模式,从而提升用户满意度和优化精准推荐效果。下图展示了一份模拟人工智能对话的明细日志样例,记录了一段日志分析对话的输入输出。

在日志自定义分析处理过程中,用户可以充分利用 SLS 强大的函数算子来优化日志分析过程。首先,可以使用 date_trunc 函数将日志时间精确对齐到分钟级别,随后通过 date_format 函数将时间格式化为 %H:%i,从而便于计算每分钟内每个账号 ID 请求数量。对于复杂的数据解析需求,json_extract 函数提供了强大的工具来提取 JSON 对象中的特定参数。例如,可以提取会话中的 sessionId,或从 results 字段中获取对话轮次信息 taskRoundId,以便更精确地评估会话流程中的交互轮次和对答效果。此外,当用户的 inputs 参数包含 URL 编码时,url_decode 函数可用于解码 URL。然后,再通过 url_extract_path 函数,用户能够高效地提取具体的 URL 路径模块。最后,借助正则表达式函数 regexp_extract,可以从响应内容中精确提取出如电话号码、邮箱地址、IP 地址及证件 ID 等关键词。这一过程对于识别和处理响应内容中潜在的敏感信息至关重要,从而确保响应结果的安全性和合规性。
(三)异常检测与告警响应
1. 异常检测
通过海量繁杂的日志发现异常也是困扰运维管理人员的难题。下面介绍一种将 SLS 访问日志转换为指标的技术流程,并利用 SLS 机器学习函数对指标进行异常检测的示例步骤。首先,使用 SLS 管道语言 SPL 中的算子(如 stats 和 make-series)对访问日志数据(包括时间戳和请求计数)进行时间聚合,生成每分钟的访问量指标序列。接着,应用机器学习函数 series_decompose_anomalies 对这些近似连续的指标进行检测和分析,以识别异常点。根据这些异常点,进一步分析相应的访问日志以获取相关 IP 地址。最后,通过 SQL 函数(如 ip_to_country 等)解析请求来源的地理坐标,从而确定访问或攻击来源。下图红色点为异常点示意,可以针对异常点的访问日志进行深入挖掘,更多数学统计和机器学习函数可以访问阿里云 SLS 官网文档。

2. 告警响应
日志服务 SLS 中的告警功能为业务异常监测提供了有力支持。利用该功能,可以有效识别并告警潜在的 DDoS 攻击、业务波动等异常情况。例如,突发的流量激增或流量来源于非典型地理位置,抑或是短时间内从多个不同地区大规模涌入,均是 DDoS 攻击的典型特征。通过监控和分析网络流量的动态变化及其来源,网络管理员可以及时识别异常流量,进而提升运维团队的警觉性,大大加快响应和处理的效率。下图是 SLS 告警配置的基本流程示意。


总结
在近来发生的 DeepSeek 遭遇的安全事件中,我们可以看到当前人工智能行业在网络安全方面的脆弱性,同时也为业界敲响了警钟。唯有通过全行业的协同努力,加强整体、完善的网络安全可观测建设,才能为 AI 技术的创新和发展构建一个安全而稳固的环境。我们期盼并相信,在攻克这些网络安全难题之后,AI 创新将迎来更加安全、灿烂的未来。
点击此处,了解更多安全可观测场景最佳实践。