SysOM AI 可观测体系:零侵入、低开销,让系统透明化

简介: 能够帮助开发者和运维人员实时监控和分析 AI 作业的运行状态,及时发现并解决性能瓶颈,从而提升整体效率和可靠性。

SysOM 可观测体系建设第一篇文章中,我们介绍了 CPU 侧的可观测体系及 livetrace 架构,也熟悉了 SysOM 的整体架构。本文将介绍在 AI 大浪潮下,面向 AI 的 SysOM 做的事情:

1、AI for system:提升 SysOM 平台的系统诊断能力、对客服务能力。

2、System for AI:如何通过 SysOM 帮助分析训练和推理过程中的性能问题、故障等。

AI 可观测体系简介

SysOM 的 AI 可观测体系,主要是动态注入的 GPU Profiling 技术,采集 AI 作业运行过程中的算子、调度和内核函数等信息,进行综合分析。这一方法实现了零侵入、灵活且低开销的 AI 作业观测,帮助用户深入了解和优化 AI 任务的性能。这些信息能够帮助开发者和运维人员实时监控和分析 AI 作业的运行状态,及时发现并解决性能瓶颈,从而提升整体效率和可靠性。

AI 可观测功能特性

AI Infra 观测总体支持以下 4 个特性:

  • 应用(app)和任务观测(job)的全局观测、CPU 和 GPU 性能问题分析(已经上线)。
  • 异常告警:GPU 利用率和分配率,资源合理使用建议。
  • 链路追踪:支持 CPU 和 GPU 的链路追踪、分布式存储、rdma 网络链路追踪。
  • 故障发现和预测、定界定位:CPU 和 GPU 故障监控与定位。

最终围绕可观测的四大支柱进行分析,总体输出形式为:指标、持续剖析、持续追踪、日志。

指标

以监控大盘,呈现 CPU 和 GPU 相关指标,主要包含如下:

  • 大模型相关监控,包含两方面:系统监控(如 GPU、CPU、MEM、网络流量等指标监控)、模型训练与推理相关监控:如 loss/accuracy 趋势监控。以及worker级别 的 CPU、MEM、磁盘、网络等系统资源监控;GPU监控指标除了基本的资源及利用率外,会覆盖 GPU 异常事件、多机多卡通信等相关指标。

日志

日志以告警形式输出,如 GPU 故障上报、系统资源等异常告警,模型训练推理数据告警,包括更深层次的基于数据加工进行故障预测。

持续剖析

CPU 以及 GPU Continus Profiling,提供 AI 应用在 CPU 到 GPU 之间的代码级追踪、调用链路热点火焰图的融合展示,以及提供AI作业内存消耗、内存带宽热点火焰图。

追踪

聚焦 AI 作业在每次资源调用之间的延迟分析,提供训练推理作业,在 CPU调用路径上如 CUDA runtime 的延迟分析、GPU Kernel 延迟分析。以及更深层次的在一次 LLM 服务调用全生命周期的链路可视化分析以及根因定位

AI 可观测功能介绍

SysOM AI 观测工具现已全面集成至龙蜥社区理事长单位阿里云操作系统的控制台界面,实现了无缝融合。这一整合不仅提升了系统的可观测性和智能化水平,还为用户提供了高效的数据分析和故障预测功能,显著增强了运维效率和业务稳定性。

该功能位于<操作系统控制台> -> <系统观测> -> 菜单中。

35.png

功能接口入参说明

AI Infra 可观测共有一下 5 个入参数:

  • 实例 ID:选择该用户账号下以纳管的实例 ID,注意该实例上应有 GPU 和正在运行的 AI 作业。
    eg:i-bp164ns76pzirxxxxxx
  • AI 作业 PID:与“AI 作业进程名”选择一个填写即可,支持同时分析多个 AI 进程,pid 之间以逗号分隔。
    eg1:10374
    eg2:6584,10442,10539
  • AI 作业进程名:与“AI 作业 PID ”选择一个填写即可,支持同时分析多个 AI 进程,进程名之间以逗号分隔。
    eg1:py_test
    eg2:ai_test1,py_analysis,py_test
  • 分析模式:目前只支持 Duration 模式分析。
  • 分析时长:以毫秒为单位,当前支持 1000~15000 毫秒的分析。

若参数不符合要求,页面会有相应提示。

功能接口执行说明

在分析参数填写完毕后,点击“开始分析”按钮便可以发起 AI 作业分析。若缺少参数,页面会弹窗提示。

发起 AI 作业分析后,控制台会在分析记录页面增加一条我们发起过的分析的记录,其中有"分析时间"、"分析时间"、"实例 ID/名称"、"分析参数"、"分析状态"和"操作"。

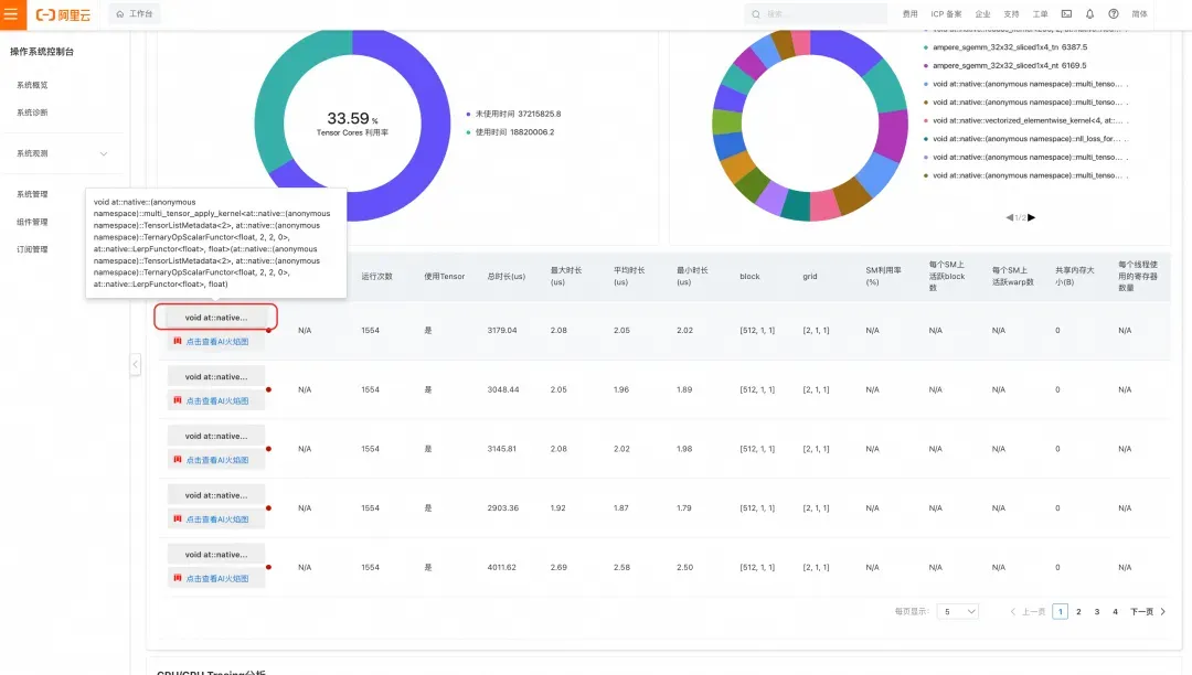
功能结果说明

在分析完成后,我们点击"查看报告"按钮会跳转到"分析总揽"页面。诊断报告页面展示了 4 个部分:

  • "分析建议"-- 本次 AI 作业分析的结论概况。

  • "CPU/GPU Tracing 分析"-- 设备基础信息、GPU 利用率、GPU kernel 函数调用时间统计。

  • "GPU Kernel 分析"-- Tensor Cores 使用时间统计、GPU 内核函数调用时间统计图、GPU 内核函数调用时间统计表。

  • "CPU/GPU Tracing 分析"-- 进程函数调用关系热点图。

CPU 和 GPU 融合分析

AI 火焰图

我们正在积极推进的一项重要功能是 CPU 和 GPU 的融合火焰图。其核心工作机制是将 GPU 核函数与 CPU 进程调用栈进行匹配和融合,共同展示在一张火焰图上。图中带有“GPU:”前缀的条目代表 GPU 核函数,火焰图方格的宽度表示核函数执行的时间长度,单位为纳秒。这种融合火焰图提供了更全面的系统性能视图,有助于深入理解 CPU 和 GPU 之间的交互和资源分配情况。


总结和展望

SysOM AI 可观测体系以其出色的技术优势,为 AI 系统的性能监控与优化提供了强有力的支持。首先,其零侵入性设计确保在不修改代码、不干扰业务运行的前提下实现全面监控,极大降低了部署成本和系统开销。其次,体系具备灵活且低开销的特点,支持多种数据采集模式和智能采样技术,适应不同场景需求,同时显著减少资源消耗。此外,其界面简洁易上手,通过直观的布局和交互式引导,降低了用户学习成本;而强大的数据可视化能力则将复杂运行状态转化为清晰图表,助力快速定位问题。


特别值得一提的是,SysOM 创新推出的 CPU 和 GPU 融合火焰图(AI 火焰图),实现了跨硬件的统一分析,精准捕捉任务切换与资源利用率变化,结合智能化异常检测,大幅提升性能调优效率。


随着 AI 需求的快速增长,异构计算和分布式架构的普及使得系统复杂度激增,对 AI 可观测的需求也日益迫切。未来,SysOM AI 可观测体系将在这一趋势中发挥更大价值,为企业提供更高效、更智能的运维解决方案。


eBPF 技术作为可观测技术的必备技能之一!最后,为大家推荐一本业内首本系统性穿透 Linux 内核观测技术指南-《深入理解 eBPF 与可观测性》,由龙蜥社区多位资深专家历时两年联袂打造, 是洞悉 Linux 系统的必备武器。欢迎感兴趣的小伙伴可点击蓝字了解详情。


—— 完 ——

相关文章
|
7月前
|
人工智能 监控 安全
提效40%?揭秘AI驱动的支付方式“一键接入”系统
本项目构建AI驱动的研发提效系统,通过Qwen Coder与MCP工具链协同,实现跨境支付渠道接入的自动化闭环。采用多智能体协作模式,结合结构化Prompt、任务拆解、流程管控与安全约束,显著提升研发效率与交付质量,探索大模型在复杂业务场景下的高采纳率编码实践。
743 26
提效40%?揭秘AI驱动的支付方式“一键接入”系统
|
7月前
|
人工智能 自然语言处理 前端开发
最佳实践2:用通义灵码以自然语言交互实现 AI 高考志愿填报系统
本项目旨在通过自然语言交互,结合通义千问AI模型,构建一个智能高考志愿填报系统。利用Vue3与Python,实现信息采集、AI推荐、专业详情展示及数据存储功能,支持响应式设计与Supabase数据库集成,助力考生精准择校选专业。(239字)
693 12
|
7月前
|
存储 人工智能 搜索推荐
LangGraph 记忆系统实战:反馈循环 + 动态 Prompt 让 AI 持续学习
本文介绍基于LangGraph构建的双层记忆系统,通过短期与长期记忆协同,实现AI代理的持续学习。短期记忆管理会话内上下文,长期记忆跨会话存储用户偏好与决策,结合人机协作反馈循环,动态更新提示词,使代理具备个性化响应与行为进化能力。
1357 10
LangGraph 记忆系统实战:反馈循环 + 动态 Prompt 让 AI 持续学习
|
7月前
|
机器学习/深度学习 人工智能 JSON
PHP从0到1实现 AI 智能体系统并且训练知识库资料
本文详解如何用PHP从0到1构建AI智能体,涵盖提示词设计、记忆管理、知识库集成与反馈优化四大核心训练维度,结合实战案例与系统架构,助你打造懂业务、会进化的专属AI助手。
1081 6
|
7月前
|
人工智能 JSON 安全
Claude Code插件系统:重塑AI辅助编程的工作流
Anthropic为Claude Code推出插件系统与市场,支持斜杠命令、子代理、MCP服务器等功能模块,实现工作流自动化与团队协作标准化。开发者可封装常用工具或知识为插件,一键共享复用,构建个性化AI编程环境,推动AI助手从工具迈向生态化平台。
1971 1
|
7月前
|
机器学习/深度学习 人工智能 自然语言处理
拔俗当AI成为你的“心灵哨兵”:多模态心理风险预警系统如何工作?
AI多模态心理预警系统通过融合表情、语调、文字、绘画等多维度数据,结合深度学习与多模态分析,实时评估心理状态。它像“心灵哨兵”,7×24小时动态监测情绪变化,发现抑郁、焦虑等风险及时预警,兼顾隐私保护,助力早期干预,用科技守护心理健康。(238字)
304 1
|
7月前
|
存储 人工智能 自然语言处理
拔俗AI产投公司档案管理系统:让数据资产 “活” 起来的智能助手
AI产投档案管理系统通过NLP、知识图谱与加密技术,实现档案智能分类、秒级检索与数据关联分析,破解传统人工管理效率低、数据孤岛难题,助力投资决策提效与数据资产化,推动AI产投数字化转型。
329 0
|
7月前
|
人工智能 算法 数据安全/隐私保护
拔俗AI多模态心理风险预警系统:用科技守护心理健康的第一道防线
AI多模态心理风险预警系统通过语音、文本、表情与行为数据,智能识别抑郁、焦虑等心理风险,实现早期干预。融合多源信息,提升准确率,广泛应用于校园、企业,助力心理健康服务从“被动响应”转向“主动预防”,为心灵筑起智能防线。(238字)
815 0
|
7月前
|
人工智能 搜索推荐 Cloud Native
拔俗AI助教系统:教师的"超级教学秘书",让每堂课都精准高效
备课到深夜、批改作业如山?阿里云原生AI助教系统,化身“超级教学秘书”,智能备课、实时学情分析、自动批改、精准辅导,为教师减负增效。让课堂从经验驱动转向数据驱动,每位学生都被看见,教育更有温度。
735 0
|
7月前
|
机器学习/深度学习 人工智能 监控
拔俗AI智能营运分析助手软件系统:企业决策的"数据军师",让经营从"拍脑袋"变"精准导航"
AI智能营运分析助手打破数据孤岛,实时整合ERP、CRM等系统数据,自动生成报表、智能预警与可视化决策建议,助力企业从“经验驱动”迈向“数据驱动”,提升决策效率,降低运营成本,精准把握市场先机。(238字)
225 0

热门文章

最新文章