【开发者必看—阅读篇】数据赋能阅读类App精准获客

简介: 友盟+深度数据洞察技术,可以实现用户获取的高精准度与快速增长。

1.png

在网文火爆发展的当下,一款市面上广受欢迎的阅读类App却意外遇到拉新获客效果不佳,这一现象引起了运营团队的高度关注。


小李故事背景:


小李,身为某知名阅读App的运营增长部专员,肩负着拉新获客的重任。此前,他尝试通过多元化渠道进行拉新,包括社交媒体、搜索引擎及应用商店等。遗憾的是,经过一周的时间,小李观察到每日新增用户数量波动明显,且总体呈现下滑趋势,这让他陷入了困惑:如何准确评估各渠道的拉新效率?又该如何制定更有效的策略来促进用户数量的持续增长呢?

2.png


产品运营怎么办——关键解决步骤:


面对各渠道用户增长迟缓或成效欠佳的问题,运营增长团队需密切留意几项核心指标:渠道点击率(CTR)、转化率(CVR)、安装激活量以及单位用户获取成本,以此来评判各渠道效能,辨识投资回报率最高的渠道,进而在预算配置与广告创意、定向策略上做出相应调整。


1. 分析各渠道获客成本与成效:运用CPA(每次获取成本),CPC(每次点击成本),CPI(每次安装成本)关键指标,深入了解各渠道的用户获取成本及效果。


2. ROI深度分析:细致计算每个广告渠道及活动的具体回报,明确哪些渠道的投入产出比最优。


3. 策略验证与优化:采取多变量测试与A/B测试法,针对不同的广告创意与定向策略进行实验,以发掘最高效策略。


4. 聚焦高价值用户细分:运用聚类分析手段,如用户画像与渠道特征描绘,识别并锁定高价值用户群体,依据各渠道引入用户的质量优化广告定位,调整投放重心。


5. 精确追踪与行为分析:深入分析各渠道的安装激活数据,持续追踪新用户的行为路径,通过综合人群与行为分析,验证渠道质量,据此精炼并优化拉新策略,确保每一分投入都能精准触达目标用户,实现效益最大化。

3.png


友盟+解决方案来解惑:


利用友盟+U-App移动统计分析工具的丰富统计特性和先进分析模型,能够针对性地解决小李所面临的拉新难题,提供有力的数据支持。


小李在获客过程中遭遇的主要挑战包括:

  • 缺乏渠道效能评估:未能系统性地评估不同推广渠道的效果并据此调整投放重点。
  • 忽视新用户行为追踪:未能追踪新用户的行为变化,明确用户关键行为路径,及时优化新用户的使用体验,避免用户流失。

4.png


针对发现的问题,运营团队迅速采取了行动:


1、加强渠道效能评估与优化:全面审视各推广渠道表现,基于数据分析指导策略调整,实现精准投放,减少资源浪费。


a、实时监控关键指标:运用U-App的渠道分析功能,从渠道来源、新增用户量、活跃用户情况等多维度实时监测。


b、细化成本与收益分析:结合推广渠道后台数据,详细分析每个渠道的花费与新用户具体数据,了解成本与收益。


c、ROI深度分析:整合上述数据,通过(渠道*平均成本)绘制趋势图表,直观展示ROI变化,便于快速识别问题所在并即时调整策略,确保投放效率的最大化。

5.png

(图示1:来自U-App-渠道分析-新增用户渠道趋势对比)

6.png

(图示2:来自U-App-渠道分析-渠道矩阵分析)

7.png

(图示3:来自U-App-渠道分析-渠道明细数据)


2、动态策略优化:依据实时更新的渠道表现数据,灵活调整广告宣传方式,吸引更多新用户,加速提升拉新效能。


a、A/B测试与多元变量测试:

基于U-App提供的渠道数据分析,设计并执行多样化的广告创意、落地页布局、以及CTA(行动召唤)文本等变量搭配方案,以识别最优策略组合。同时,通过多元变量测试,深入探究不同定向维度(地理位置、兴趣标签、设备类型等)对拉新效果的差异化影响,促使广告投放策略更加精细化。


b、实时监控与策略迭代:

利用U-App的实时数据反馈机制,运营团队能够迅速掌握测试结果,依据数据反馈敏捷调整测试参数或直接放大效果最佳的广告版本,确保广告成效的持续迭代与优化。


3、精细化用户分群与价值用户挖掘:依据不同用户群体的特性定制个性化运营策略,强化用户体验。


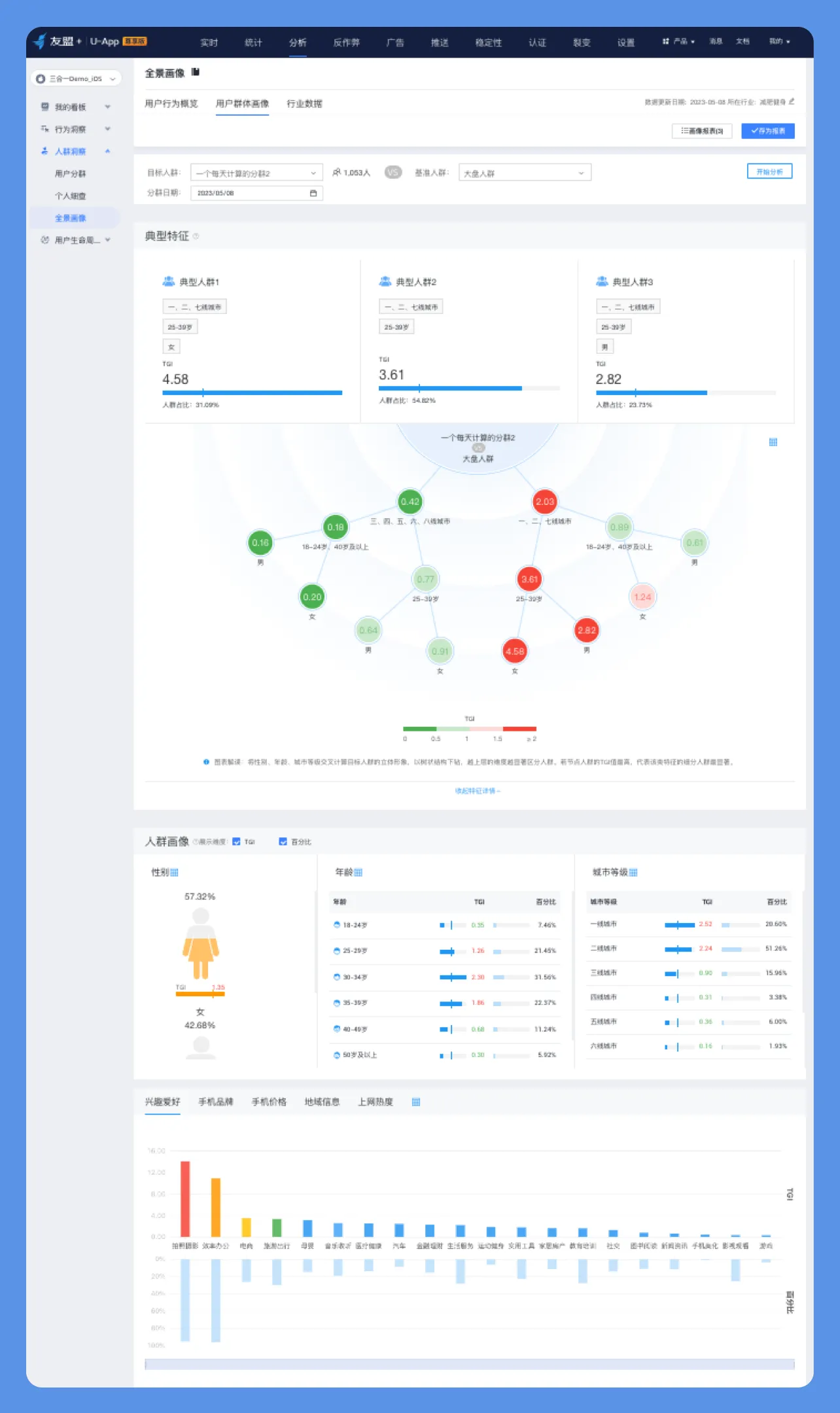
a、用户画像深度解析:


借助U-App的用户画像功能,综合分析用户的属性信息(如地区、预测性别、预测年龄等),以及全网兴趣偏好,同时结合用户自定义行为(首次启动、活跃时段、功能使用等),以及关键事件数据(如完成特定任务、购买行为等),构建出高度细化的用户画像,为实现用户运营的深度个性化提供数据基础。

8.png

(图示4:来自U-App-人群洞察-全景画像)

9.png

(图示5:来自U-App-事件分析)

10.png

(图示6:来自U-App-自定义事件-事件列表明细)


b、渠道特性剖析:


分析各拉新渠道所带来用户的特性差异,理解不同渠道在用户质量、活跃度、付费意愿等方面的异同,进一步优化渠道选择与定向策略。具体实践中,可运用用户分群+行为分析功能针对不同的拉新渠道圈选用户人群,然后在行为分析模块中分析该人群的指定行为数据,通过对比多个分群(代表不同渠道)的数据差异,了解哪些渠道在吸引特定用户群体方面更为高效,从而实现渠道资源的精准匹配与高效利用

11.png

(图示7:来自U-App-分析-用户分群)

12.png

(图示8:来自U-App-行为路径分析)


4、新用户行为追踪与拉新策略优化:评估并选定高质量用户来源的渠道,集中资源进行重点推广。


安装激活数据深度解析:


通过U-App分析功能(事件分析、自定义留存分析、路径分析等多种模型),筛选各渠道新用户最关键的行为轨迹,如注册流程完成率、首次启动后关键功能使用情况、用户留存表现等。这些数据有助于判断各渠道引入用户的质量,也是评估新用户产品融入度与参与深度的重要依据。

13.png

(图示9:来自U-App-自定义留存)

5、流失卸载监测与预防:监测用户卸载前行为路径,及时干预提升留存。


这是一个在拉新团队常被忽视的方面。


利用友盟+U-App推出的“流失卸载”功能,精准监测用户卸载App前的行为,及时识别用户流失的高峰期、相关联的事件及其潜在诱因,为采取预防措施提供及时的警报信息,有效介入并提升用户留存策略的时效性和针对性。

14.png

(图示10:来自U-App-流失卸载-卸载洞察)


a、用户流失原因剖析:


结合卸载前的用户行为数据、满意度调查反馈以及用户分群特征,深入探究导致用户卸载的内在原因,如产品缺陷问题、用户体验不佳、竞品冲击等。此外,利用友盟+U-App的漏斗分析功能,能有效揭示用户流失过程中的关键转折点,进一步细化流失原因分析。

15.png

(图示11:来自U-App-行为洞察-漏斗分析)


b、制定与执行反流失策略:


根据上述分析结果,制定针对性的反流失策略,如优化产品功能、提升用户体验、实施召回营销活动等。在此过程中,可利用友盟+U-Push消息推送配合用户分群,向识别出的高流失风险群体推送定制化信息,积极干预并争取挽回即将流失的用户,有效巩固用户基础。

16.png

(图示12:来自U-Push-自定义推送)


成果总结:


通过一系列的数据导向策略循环,小李不仅找到了拉新活动的内在规律,还依据详实的数据反馈,精确锁定了最具成效的投放渠道,使得拉新获客的表现显著回暖,并持续保持稳定的增长态势。借助友盟+深度数据洞察技术,该阅读类App成功优化了其拉新策略,实现了用户获取的高精准度与快速增长,有力推动了用户基数的扩展与市场竞争力的提升。


更多内容详见友盟+官网

相关文章
|
6月前
|
移动开发 小程序 Android开发
基于 uni-app 开发的废品回收类多端应用功能与界面说明
本文将对一款基于 uni-app 开发的废品回收类多端应用,从多端支持范围、核心功能模块及部分界面展示进行客观说明,相关资源信息也将一并呈现。
230 0
|
监控 数据可视化 数据挖掘
【开发者必看—电商篇】数据赋能电商类App转化率循序增长
通过友盟+ 数据分析工具,团队深入分析了用户行为路径、转化漏斗、停留时间及错误事件等关键数据,定位到用户体验与产品性能的问题。经过精准优化,包括简化购物流程、修复技术故障及提升稳定性,最终显著提高了用户转化率。这一案例展示了数据驱动在产品优化中的重要作用。
【开发者必看—电商篇】数据赋能电商类App转化率循序增长
|
搜索推荐 开发者 UED
【开发者必看—运动篇】数据赋能运动App留存率再创新高
如何在拉新后促活并成功留存?如何减少新用户流失?
【开发者必看—运动篇】数据赋能运动App留存率再创新高
|
PHP
全新uniapp小说漫画APP小说源码/会员阅读/月票功能
价值980的uniapp小说漫画APP小说源码/会员阅读/月票功能
692 20
|
监控 搜索推荐 数据挖掘
【开发者必看—电商篇】数据赋能电商App活跃度重焕新生
通过友盟+数据分析工具的综合数据分析和个性化推送功能,解决APP用户活跃度迅速下降的问题。
|
开发工具
uniapp, 短剧视频类App实现参考,支持滑动播放,仿抖音 仿陌陌 短视频 无限滑动播放 视频流
阿里云点播服务web播放器sdk,短剧视频类App实现参考。仿抖音 仿陌陌 短视频 无限滑动播放 视频流。无uniapp video 原生组件的层级、遮挡、覆盖问题,适合与不同功能视图组合使用,实现丰富的应用功能。
uniapp, 短剧视频类App实现参考,支持滑动播放,仿抖音 仿陌陌 短视频 无限滑动播放 视频流
图库,设计类软件,App视频截图软件,外加设计图库,在你截取视频就能够实现图片收录,通过设计类网站后台控制系统,可以提前设置好,统计的分类内容,定义好分类,自动收录图片,再将截图汇总整理展示
图库,设计类软件,App视频截图软件,外加设计图库,在你截取视频就能够实现图片收录,通过设计类网站后台控制系统,可以提前设置好,统计的分类内容,定义好分类,自动收录图片,再将截图汇总整理展示
图库,设计类软件,App视频截图软件,外加设计图库,在你截取视频就能够实现图片收录,通过设计类网站后台控制系统,可以提前设置好,统计的分类内容,定义好分类,自动收录图片,再将截图汇总整理展示
|
JavaScript Java 测试技术
基于SpringBoot+Vue+uniapp的多功能智能手机阅读APP的详细设计和实现(源码+lw+部署文档+讲解等)
基于SpringBoot+Vue+uniapp的多功能智能手机阅读APP的详细设计和实现(源码+lw+部署文档+讲解等)
276 7
|
JavaScript Java 测试技术
基于SpringBoot+Vue+uniapp的多功能智能手机阅读APP的详细设计和实现
基于SpringBoot+Vue+uniapp的多功能智能手机阅读APP的详细设计和实现
334 12
|
JavaScript Java 测试技术
基于springboot+vue.js+uniapp的多功能智能手机阅读APP附带文章源码部署视频讲解等
基于springboot+vue.js+uniapp的多功能智能手机阅读APP附带文章源码部署视频讲解等
323 1

热门文章

最新文章