【开发者必看—运动篇】数据赋能运动App留存率再创新高

简介: 如何在拉新后促活并成功留存?如何减少新用户流失?

1.png

在运动健身风靡的当下,一款市场领先的运动App却意外地面临用户留存率急剧下降的问题。作为平台的新用户,小张在不到一个月的时间里便停止使用该App,这一现象引起了运营团队的高度关注。


小张故事背景:

小张是一位健身初学者,通过同事推荐下载了一款运动App。初期,他每天积极参与App中推荐的每日锻炼课程,还记录饮食、体重和心率的变化。然而,三周后,小张的使用频率开始降低,不到一个月便停止使用,未能转化为长期用户。面对像小张这样的新用户,如何在拉新后促活并留存,是运营团队必须重点关注和运营的核心任务。每一次用户的流失都会严重影响留存率指标

2.png


产品运营怎么办——关键解决步骤:


  • 关注用户生命周期,特别是从新手期到成熟期的过渡阶段:通过用户分组和生命周期分析,研究不同用户群体的留存规律,找出高流失风险用户的特征。
  • 影响因素分析:深入探查新用户的使用行为、成长周期、内容更新与推送质量、用户分类运营、用户体验和沟通等因素。
  • 策略制定与执行:包括新用户引导、行为分析,收集反馈优化体验,制定用户感兴趣的内容推送机制,以及开展新用户互动活动等。

(例如:可能是新手教程不够吸引人,或是缺乏有效的激励机制促使用户持续参与,或是因为新手阶段过于复杂或富有挑战性,导致用户积极性减弱,没有获得成就感。)

3.png


友盟+数据方案来解惑:


利用友盟+的U-App移动统计分析工具和U-Push消息推送的个性化推送策略,可以有效解决类似小张这样的新用户群体流失问题。


导致小张留存率下降的具体问题主要包括:

  • 缺乏精细化的用户运营:作为新用户,小张每日的锻炼内容过于繁重,短时间内未能获得应有的成就感和相应的鼓励。
  • App推送内容不够吸引人:小张偏好户外和社交,但推送内容未能准确抓住他的兴趣点。

4.png


针对发现的问题,运营团队迅速采取了行动:


1、利用U-App移动统计分析工具进行用户分群与生命周期分析


①、用户分群:根据用户属性(如注册时间、使用频率、活跃时段、付费情况等)、行为数据(如页面访问路径、功能使用偏好、互动频次等)以及自定义事件(如完成新手教程、首次分享、连续登录等),将用户划分为不同细分群体。

(针对小张这样的新用户群体,进行用户分群管理能够帮助平台识别出具有相似特征和行为模式的用户群体,为后续的精细化运营提供依据。)

5.png

(图示:来自U-APP-分析-用户分群)


②、生命周期分析:基于用户分群结果,运用用户生命周期管理概念,建立完善的用户生命周期管理体系,追踪用户从新手期到成熟期的转化情况,重点关注以下几个关键指标:


  • 新手期留存率:观察新用户在初次使用后的几天/周内的留存情况,识别用户流失的高峰时段。这方面可以利用U-App的流失卸载分析功能,获取用户通常在安装后多长时间和使用几次后容易卸载的数据作为参考。提前制定卸载预案,针对即将卸载的用户,提供有针对性的内容以提升活跃度。

6.png

(图示:来自U-APP-留存分析-留存用户)

7.png

(图示:来自U-APP-流失卸载-卸载洞察)


  • 活跃度变化:分析用户在不同生命周期阶段的活跃度变化(如日/周活跃用户数、人均使用时长、页面浏览量等),了解用户参与度随时间的演变。在活跃度下降时,及时提供有价值的内容更新,以保持用户对App的兴趣和依赖。

8.png

(图示:来自U-APP-留存分析-用户活跃度)


  • 关键行为转化:观测用户完成新手教程、首次购买、设置个人信息等关键行为的转化率,评估用户从新手期到成熟期的过渡是否顺畅。根据结果,及时优化用户体验,确保用户顺利完成关键行为并持续使用App。


2、识别高流失风险用户特征与原因


①、流失用户特征分析:对比留存用户与流失用户的分群属性和行为数据,找出高流失风险用户的显著特征。例如,这些用户可能集中在某个特定注册渠道、活跃时段,或者在使用初期未完成某些关键行为。可以利用U-App的流失卸载分析功能,按照不同维度对数据进行分析。及时调整和优化用户行为路径,以减少流失并提高用户体验和留存率。

9.png

(图示:来自U-APP-流失卸载-卸载画像)

10.png

(图示:来自U-APP-流失卸载-卸载归因)


②、流失原因挖掘:结合用户反馈、行为路径分析和用户满意度调查等多维度数据,深入探察可能导致用户流失的原因。例如,新手教程吸引力不足、缺乏有效的激励机制、新手阶段难度过大等。


3、制定并实施针对性运营策略


①、改进新手引导体验:如果发现新手教程存在问题,可以优化教程内容和形式(如增加互动元素、短视频教程等)或调整呈现顺序,确保新用户能够快速理解和掌握产品核心功能。通过A/B测试验证改进效果,并持续迭代优化。


②、增设成就系统:利用U-Push推送,为用户设立明确的成就目标和奖励机制。当用户达成某一成就时,立即发送推送通知,给予虚拟货币、勋章、特权等激励,增强其成就感和参与动力。同时,定期推送成就排行榜,激发用户间的良性竞争。

11.png

(图示:来自U-Push-创建任务-自定义推送)


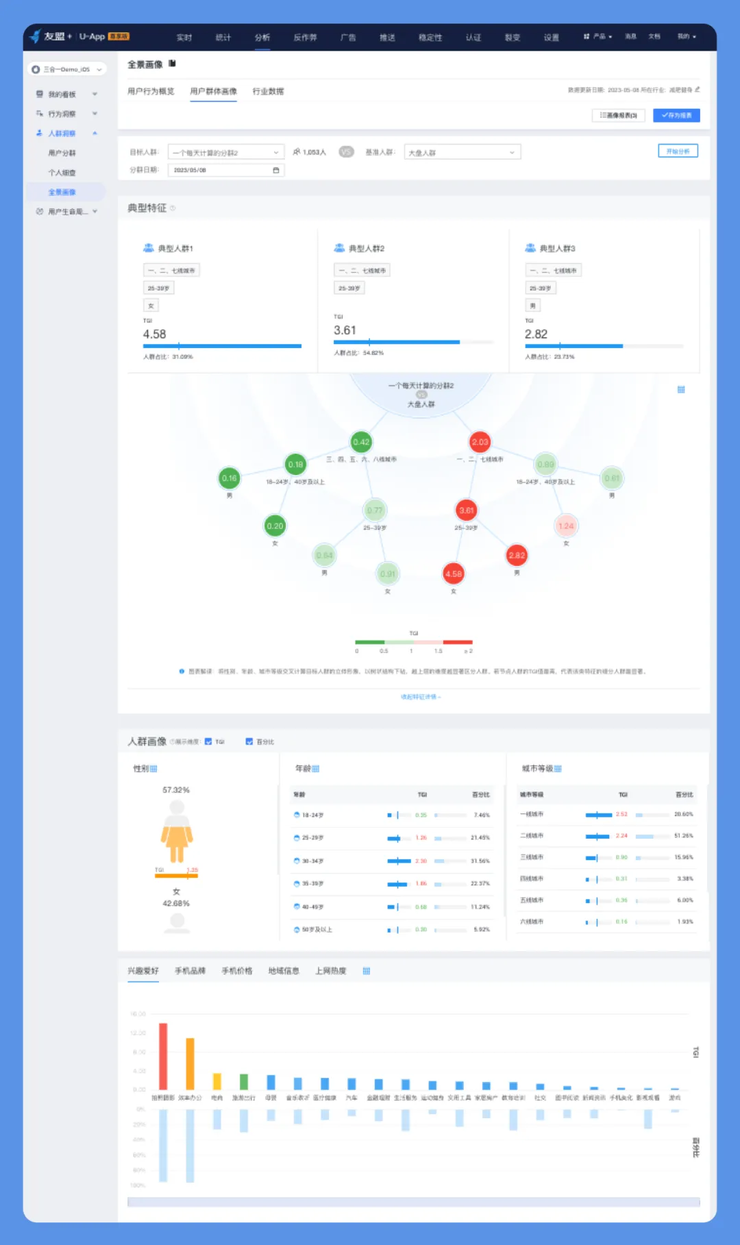
③、个性化推荐学习内容:基于用户行为数据和兴趣标签,利用U-App的用户画像或U-Push的用户标签画像功能,洞察用户偏好,实现个性化内容推荐。当用户进入产品时,通过消息推送精准推送与其兴趣相关的资讯和活动信息,提高用户在产品中的获得感和满意度。

12.png

(图示:来自U-APP-人群洞察-全景画像)


④、推出用户成长计划:设置阶梯式用户成长体系,设定不同等级的权益与任务。利用U-Push及时告知用户升级条件、进度以及即将解锁的权益,引导用户积极参与各项任务,逐步提升其在产品中的活跃度与粘性。


4、效果监测与调整


运用U-App持续跟踪:使用U-App持续监测上述运营策略实施后的用户留存率、活跃度、关键行为转化率等核心指标变化,以评估策略效果。如有必要,可根据数据反馈及时调整运营策略,如优化推送内容、调整推送时机、增加新的激励措施等,以持续提升用户留存率。


成果再现:


经过一系列“分析-调整-行动-检测”的数据驱动策略,小张成功回归,积极参与平台的打卡、任务和领取权益活动,逐渐转化为长期用户。通过友盟+精细化的用户行为分析与个性化内容推送服务,运动App成功提升了用户粘性和留存率。


更多内容详见友盟+官网

相关文章
|
8月前
|
人工智能 小程序 JavaScript
【一步步开发AI运动APP】十、微调优化内置运动分析器,灵活适配不同的应用场景
本文介绍了如何通过【一步步开发AI运动APP】系列博文,利用`ISportOptimizer`对内置运动分析器进行微调优化。相比小程序,APP框架(如uni-app)因技术差异,无法直接修改运动分析器参数,因此提供了统一的优化机制。开发者可通过`ISportOptimizer`获取和更新检测规则、动作样本等,灵活适应不同场景需求,如全民运动赛事的宽松模式或学生体测的严格模式。文中还提供了示例代码,展示如何对具体运动项目(如仰卧起坐)进行优化。需要注意的是,微调优化适用于标准动作的小范围调整,若动作变化过大(如花式跳绳),可期待后续自定义扩展功能。
|
10月前
|
人工智能 JSON 小程序
【一步步开发AI运动APP】七、自定义姿态动作识别检测——之规则配置检测
本文介绍了如何通过【一步步开发AI运动APP】系列博文,利用自定义姿态识别检测技术开发高性能的AI运动应用。核心内容包括:1) 自定义姿态识别检测,满足人像入镜、动作开始/停止等需求;2) Pose-Calc引擎详解,支持角度匹配、逻辑运算等多种人体分析规则;3) 姿态检测规则编写与执行方法;4) 完整示例展示左右手平举姿态检测。通过这些技术,开发者可轻松实现定制化运动分析功能。
|
4月前
|
人工智能 小程序 搜索推荐
【一步步开发AI运动APP】十二、自定义扩展新运动项目2
本文介绍如何基于uni-app运动识别插件实现“双手并举”自定义扩展运动,涵盖动作拆解、姿态检测规则构建及运动分析器代码实现,助力开发者打造个性化AI运动APP。
|
5月前
|
人工智能 小程序 开发者
【一步步开发AI运动APP】十一、同时检测识别多人运动,分别进行运动计时计数
本文介绍了如何开发支持多人运动检测的AI运动APP,涵盖多人人体检测、定位及运动分析实现方法,助力开发者打造高性能AI运动应用。
|
9月前
|
人工智能 小程序 API
【一步步开发AI运动APP】九、自定义姿态动作识别检测——之关键点追踪
本文介绍了【一步步开发AI运动APP】系列中的关键点追踪技术。此前分享的系列博文助力开发者打造了多种AI健身场景的小程序,而新系列将聚焦性能更优的AI运动APP开发。文章重点讲解了“关键点位变化追踪”能力,适用于动态运动(如跳跃)分析,弥补了静态姿态检测的不足。通过`pose-calc`插件,开发者可设置关键点(如鼻子)、追踪方向(X或Y轴)及变化幅度。示例代码展示了如何在`uni-app`框架中使用`createPointTracker`实现关键点追踪,并结合人体识别结果完成动态分析。具体实现可参考文档与Demo示例。
|
10月前
|
人工智能 小程序 API
【一步步开发AI运动APP】四、使用相机组件抽帧
本文介绍了如何使用`ai-camera`组件开发AI运动APP,助力开发者深耕AI运动领域。`ai-camera`是专为AI运动场景设计的相机组件,支持多平台,提供更强的抽帧处理能力和API。文章详细讲解了获取相机上下文、执行抽帧操作以及将帧保存到相册的功能实现,并附有代码示例。无论是AI运动APP还是其他场景,该组件都能满足预览、拍照、抽帧等需求。下篇将聚焦人体识别检测,敬请期待!
|
10月前
|
人工智能 小程序 开发者
【一步步开发AI运动APP】六、运动计时计数能调用
本文章介绍了如何通过【一步步开发AI运动APP】系列博文,利用uniAPP插件开发高性能的AI运动应用。文中详细说明了创建运动分析器、进行运动分析、监听计数变化以及停止/重置分析等功能实现步骤。插件内置多种常见运动(如跳绳、俯卧撑等),支持自定义扩展,满足健身、体测等场景需求。示例代码展示了人体检测、运动计时计数及UI更新的完整流程,帮助开发者快速上手并深耕AI运动领域。
|
10月前
|
人工智能 开发框架 小程序
工会成立100周年纪念,开发职工健身AI运动小程序、APP方案推荐
为庆祝中华全国总工会成立100周年,特推出基于AI技术的智能健身系统,以小程序和APP形式呈现,助力职工健康生活。方案包括:1) 小程序插件,支持多种运动识别,开箱即用;2) APP插件,提供更高精度的运动检测;3) 成熟的「AI乐运动」系统,支持赛事活动管理。这些方案满足不同需求,推动全民健身体验升级,彰显工会对职工健康的关怀。
|
10月前
|
人工智能 小程序 API
【一步步开发AI运动APP】五、人体检测能力调用
本文介绍如何开发性能更强、体验更优的AI运动APP,涵盖人体检测、实例创建、检测识别、骨骼图绘制及完整代码实现。通过API `createHumanDetector`,可灵活配置高性能、高精度或多人检测模式,省去模型部署麻烦。检测结果可通过`yz-pose-grapher`组件高效渲染骨骼图。最后提醒使用完毕需调用`destroy()`释放资源,下篇将聚焦运动检测分析,敬请期待!
|
10月前
|
人工智能 开发框架 小程序
【一步步开发AI运动APP】二、跨平台APP AI运动识别方案介绍
本系列博文旨在帮助开发者从【AI运动小程序】迈向性能更优的【AI运动APP】开发。通过「云智AI运动识别」uni-app版插件,提供本地原生极速识别、精准姿态检测及运动计时计数功能,支持健身系统、线上赛事、学生体测、康复锻炼等多场景应用。插件无需云端依赖,一次付费永久使用,成本低且扩展性强。同时兼容uni-app与uni-app x框架,适合不同技术背景的开发者快速上手,助力抢占AI辅助运动市场。下篇将介绍插件引入,敬请期待!

热门文章

最新文章