说起软件开发,以往动辄几个月的漫长开发周期总让人头疼。
但现在,低代码平台来了,它让开发时间从3个月骤降到1天,效率提升了97%!这就是“1天VS 3个月:低代码如何把交付周期压缩97%?”。
低代码,简单来说,就是让开发变得更简单、更快速的一种方式。
它不需要你写大量的代码,而是通过拖拽组件、使用模板,就能快速搭建出你想要的应用。这样一来,不仅专业开发者能更快完成任务,就连不懂编程的人也能参与进来,一起让想法变成现实。
将带你深入了解低代码平台的工作原理,看看它是如何一步步简化开发流程,让团队协作更顺畅,从而大幅缩短开发时间的。
所以,别再被漫长的开发周期困扰了。跟随低代码的脚步,让我们一起探索更快、更高效的软件开发新世界吧!
可视化开发技术:革新软件开发范式
低代码平台的可视化开发技术正深刻变革传统开发流程,以“界面拼图”的直观操作和“所见即所得”的高效反馈,重塑着软件开发生态。

组件化设计:复用与定制的高效融合
凭借标准化UI组件库,为开发者提供丰富且功能完备的界面元素。这些组件基于成熟框架构建,遵循模块化与抽象原则,复用性与可配置性极高。

从技术原理看,组件化将复杂界面与业务逻辑拆分为独立单元。开发者利用拖拽操作,便能依据项目需求搭建界面、设计业务逻辑。相比传统编码,组件化设>计降低开发门槛,非专业人员也可参与开发,同时增强系统模块化扩展能力,简化复杂系统构建流程。例如,企业级应用开发中,借助预构建的表单、数据展示组件,通过参数配置实现个性化定制,可大幅缩短开发周期。
实时渲染与动态预览:即时反馈与跨平台适配
可视化开发引入实时渲染引擎,结合双向绑定和增量更新技术,达成“所见即所得”的开发体验。实时渲染引擎实时更新界面显示,双向绑定确保界面元素与业务逻辑数据实时同步,增量更新精准计算并仅更新变化部分,提升渲染效率。此外,低代码平台支持跨平台
预览,运用响应式设计原理,保证应用在桌面端、移动端等不同终端显示一致、适配良好,优化开发即时反馈,提升开发效率。

分布式协作支持:协同与代码一致性保障
低> 代码平台集成分布式版本控制和变更管理系统,助力多人协作开发。团队成员能实时共享任务进展,维护代码库一致性。分布式版本控制基于分布式架构,开发者可在本地开发,通过协议同步变更到共享代码库;变更管理系统跟踪协调代码修改,解决传统开发的合并冲突与重复劳动问题,提升团队协作与项目管理效率。

无缝部署与事务管理:一键发布与数据保障
低代码平台整合容器化部署和CI/CD工具链,实现一键发布,将应用及其依赖打包成容器,保障环境隔离与一致性,借助自动化流程提升发布效率与可靠性。同时,运用分布式事务协议(如2PC、Saga模式),确保数据完整性与一致性,保障应用在高并发场景下稳定运行,简化部署流程,增强应用可靠性与数据安全性。

核心引擎:赋能高效开发与创新
低代码平台通过对五大核心引擎进行系统性重构与优化,为开发者提供了一种高效、灵活且技术领先的开发模式,为企业数字化转型奠定了坚实的技术基础。
SQL 引擎:智能化查询与高性能计算

- 智能查询优化器:通过动态生成最优执行计划,结合统计分析与查询重写机制,显著提升复杂查询的运行效率。
- 多线程并行处理:在高并发与高负载场景下,采用数据库分区管理、缓存策略优化及跨数据库兼容设计,确保数据密集型应用的性能稳定性和可靠性。
功能引擎:模块化架构与扩展性支持

- 模块化封装:以插件化架构为核心,对常见业务功能(如权限控制、审批流程)进行标准化封装,实现热插拔式扩展。
- 动态服务注册:基于依赖注入与按需加载机制,支持动态服务注册与资源分配,有效降低系统资源消耗,提升整体灵活性。
- 规则引擎集成:提供可配置的规则引擎接口,支持自定义逻辑扩展,满足企业个性化开发需求,增强系统的适应能力。
模板引擎:解耦设计与高效渲染
- 动态数据绑定:利用虚拟 DOM 技术与双向绑定机制,实现前后端逻辑分离,快速生成标准化业务模板。
- 编译优化算法:通过模板编译器对业务逻辑进行深度优化,显著提升界面渲染性能,确保功能与表现的一致性。
- 多层继承体系:构建灵活的模板继承结构,支持基础模板的多层次扩展,充分满足复杂应用场景的需求。
图表引擎:高性能可视化与交互体验

- WebGL 与 Canvas 渲染:借助 GPU 加速与矢量图形技术,实现大规模数据集的高性能渲染,同时支持动态数据加载与实时交互。
- 分层缓存策略:采用增量渲染与层级缓存机制,优化图表绘制效率,为用户提供流畅的操作体验。
- 多维度扩展接口:内置丰富的图表类型与开放的扩展接口,支持企业级定制开发,助力数据驱动的决策制定。
切面引擎:面向切面编程与维护优化

- AOP 技术框架:通过面向切面编程(AspectOriented Programming),将日志记录、安全验证与性能监控等横切关注点从业务逻辑中分离,集中管理,提升代码复用性与模块化水平。
- 代理模式支持:提供运行时动态代理与编译时静态代理两种实现方式,开发者可根据具体需求选择最优方案,进一步优化系统性能。
- 维护成本降低:通过模块化设计与自动化工具链,大幅减少系统维护工作量,提高架构稳定性与长期可扩展性。
经过全面优化的核心引擎,低代码平台不仅在开发效率与应用性能上实现了质的飞跃,还为企业提供了更加灵活、可靠的技术支撑,推动数字化转型向更深层次迈进。
模型驱动开发:智能化赋能与自动化实现
以模型为核心的开发方式,不仅大幅简化了复杂业务场景下的开发流程,还为企业提供了快速交付与持续演进的能力。
自动化的代码生成:多语言支持与深度定制能力

基于模型驱动开发的技术框架,自动化代码生成已成为提升开发效率的重要手段。通过将业务逻辑抽象为标准化模型,系统能够自动生成符合多种主流编程语言(如 Java、Python、Go 等)的代码,同时确保代码结构清晰、逻辑严谨,并遵循领域驱动设计(DDD)原则与行业标准模式。
此外,动态模板机制的引入赋予了代码生成模块强大的定制化能力,开发者可根据具体业务需求灵活调整生成逻辑,进一步提升了开发灵活性与适应性。这种方式让开发者能够专注于核心业务创新,而非繁琐的编码细节。
智能优化引擎:性能与质量的双重保障
在代码生成的基础上,智能优化引擎通过静态分析与动态分析技术,对生成代码进行全面优化。该引擎能够精准识别并消除无效函数调用、冗余代码段以及未使用的变量,同时优化内存管理策略与逻辑分支结构,显著提升代码执行效率与系统运行性能。

特别是在多线程与异步任务场景下,智能优化引擎能够动态调整并发策略,优化资源分配,从而提高系统的吞吐量与响应速度。这种自动化优化能力不仅减少了手动调试的时间成本,还确保了应用在高负载环境下的稳定性和可靠性。
无缝的跨平台兼容性:迁移与适配的便捷体验
为了满足现代软件开发对跨平台兼容性的需求,模型驱动开发结合容器化技术(如 Docker 和 Kubernetes),实现了生成代码在公有云、私有云、混合云及传统服务器等多种环境中的无缝迁移与高效部署。

通过抽象化技术屏蔽底层平台差异,开发者无需关注复杂的环境配置即可完成跨平台应用开发。同时,内置的多环境适配器能够根据目标运行环境的特性,自动优化部署流程并动态调整资源调度策略,确保应用在不同环境下的高性能与高稳定性。
通过模型驱动开发的理念与智能化技术的深度融合,现代开发流程得以全面优化。无论是自动化的代码生成、智能的逻辑优化,还是无缝的跨平台兼容性支持,都为企业级应用的快速交付与持续演进提供了强有力的技术支撑,真正实现了高效开发与高质量交付的完美平衡。
深度优化数据处理:应对复杂业务需求
为了实现数据驱动决策的多样化目标,数据处理能力的深度优化成为关键所在。通过构建智能化、高性能的数据处理机制,系统能够以更高的效率和灵活性应对复杂业务需求,为企业提供强大的数据管理支持。

跨数据库兼容性:动态负载均衡与智能执行路径优化
数据库兼容性是现代数据处理架构的核心特性之一,其设计需兼顾灵活性与性能。支持主流关系型数据库(如 MySQL、Oracle)和非关系型数据库(如 MongoDB、Redis)的无缝切换,为数据存储与访问提供了高度的适应性。

基于智能数据连接器技术,系统可通过实时分析数据库负载状态,结合负载均衡算法与数据分区策略,动态选择最优执行路径。此外,通过引入实时性能监控模块与自适应调优机制,系统能够在分布式数据库环境中实现高效的数据存取与事务处理。这一设计不仅提升了系统的吞吐能力,还显著增强了在高并发场景下的稳定性。
实时流处理:低延迟计算与弹性扩展架构
实时流处理是应对动态数据变化的关键技术,尤其在高频交易、用户行为分析等对实时性要求极高的场景中具有重要意义。系统内置的分布式流处理引擎(如 Apache Kafka、Apache Flink 等)采用流式计算框架,能够以毫秒级延迟处理大规模数据流。

该引擎通过事件驱动架构(EventDriven Architecture, EDA)实现了高效的流式数据传输与处理,并结合窗口操作(Windowing)、状态管理(State Management)等核心技术,支持秒级数据聚合与复杂事件处理(Complex Event Processing, CEP)。此外,基于弹性扩展机制(Elastic Scaling),系统能够根据数据量的变化动态调整计算资源分配,确保在突发流量场景下的高性能与高可靠性。
自动化数据清洗与转换:规则驱动与 AI 辅助的智能优化
数据清洗与转换是保障数据质量的重要环节,其设计需兼顾自动化程度与处理精度。基于 ETL(Extract Transform Load)工具链,系统能够实现从数据提取到加载的全流程自动化处理。

通过集成规则引擎与机器学习模型,ETL 工具可自动识别并修复数据中的异常值、缺失值及格式错误等问题,同时对数据进行规范化与一致性校验。此外,AI 辅助分析模块通过对历史数据模式的学习,能够预测潜在的数据质量问题并提前干预,从而显著提升数据处理的准确性和效率。
虚拟字段与灵活统计配置:动态数据建模与多维分析支持
数据结构的灵活性是快速响应业务变化的重要支撑,其设计需满足动态业务需求与多维分析要求。通过引入虚拟字段机制,系统允许开发者基于业务逻辑动态定义数据属性,而无需修改底层数据库结构。

这一设计不仅简化了数据模型的维护成本,还大幅提升了系统的敏捷性。同时,灵活的统计配置模块支持多维度数据分析与自定义报表生成,结合内置的数据可视化工具(如交互式仪表盘、热力图等),能够为企业提供直观且深入的数据洞察。这种动态数据建模与多维分析能力,为企业在复杂业务场景下的决策支持提供了强大助力。
底层组件支持:高性能架构与模块化设计
底层组件的支持是系统高效运行的技术基石,其设计需兼顾性能优化与可维护性。通过提供丰富的基础组件库,包括事件总线(EventBus)、事件驱动架构(EDA)以及数据库方言(Database Dialect),系统实现了消息传递、异步处理及多数据库环境下的 SQL 解析优化等功能。

- 事件总线(EventBus):基于发布/订阅模式(PublishSubscribe Pattern),支持高效的消息分发与异步任务处理,显著降低了系统耦合度。
- 事件驱动架构(EDA):通过解耦业务逻辑与数据处理流程,增强了系统的模块化程度与扩展性。
- 数据库方言(Database Dialect):针对不同数据库类型的特性,提供定制化的 SQL 生成与优化策略,确保在多数据库环境下的高性能查询执行。
通过对数据处理能力的深度优化,系统不仅能够在复杂业务场景下实现高效的数据管理,还为企业的数字化转型提供了坚实的技术支撑。无论是跨数据库兼容性、实时流处理,还是自动化数据清洗与虚拟字段配置,每一项功能均经过精心设计,旨在为企业提供高性能、高可靠性的数据处理解决方案,助力其实现数据驱动的精准决策与持续创新。
AI深度融合:重构开发体验
随着人工智能技术的飞速发展,其与开发流程的深度融合显著提升了开发效率与质量。通过智能化代码生成、自动化优化以及精准故障排查等功能,AI为开发者提供了更高效、更智能的工具支持,助力其应对复杂多变的开发任务。

智能代码助手:自然语言驱动的高效开发
基于先进的自然语言处理(NLP)技术,智能代码助手能够精准理解开发者的意图,并自动生成符合需求的高质量代码。通过深度学习模型对代码结构进行优化,AI不仅能够在复杂业务逻辑场景中提供简化方案,还能确保代码具备高效性和规范性。
此外,智能代码助手还支持实时反馈与改进建议,帮助开发者快速迭代和优化代码。这一技术大幅降低了开发门槛,使非专业开发者也能快速上手,同时为资深开发者提供了强大的生产力工具,显著提升了开发效率。
智能故障排查:主动式问题检测与预测
借助实时监控与异常检测算法,AI技术能够全面覆盖开发及运行过程中的潜在问题,快速定位并诊断代码中的异常行为。通过生成详细的诊断报告,AI为开发者提供了清晰的问题分析与解决路径。
不仅如此,基于历史数据与模式识别技术,AI还能够预测未来可能出现的问题,并提前提出优化建议,从而有效降低系统故障的风险。这种主动式的故障排查机制,显著提升了系统的稳定性和可靠性。
场景化推荐:个性化开发支持
智能推荐系统通过对项目历史数据与当前开发上下文的深度分析,为开发者提供个性化的场景化建议。这些建议涵盖 UI 组件选择、业务逻辑模板推荐以及优化算法配置等多个方面,帮助开发者快速找到最佳解决方案。
通过将 AI 的智能决策能力融入开发流程,场景化推荐功能不仅提升了开发效率,还增强了开发决策的科学性和精准度,使开发者能够专注于核心业务创新。
开放 AI 接口:自然语言驱动的交互体验
智能化的自然语言接口彻底改变了开发者的交互方式,使其能够以更加直观、灵活的方式与系统进行沟通。例如,开发者可通过对话形式生成代码片段、优化业务逻辑或执行故障诊断,大幅简化了传统开发流程中的繁琐操作。
这一设计不仅降低了技术门槛,还为开发者提供了更高的灵活性与便利性,使得开发过程更加高效且富有创造性。
AI 驱动的自动化测试:全方位质量保障
结合人工智能技术的自动化测试框架,能够显著提升测试环节的效率与覆盖率。通过智能生成测试用例,系统可自动执行多维度的单元测试、接口测试及性能测试,全面评估应用的质量与稳定性。
此外,基于机器学习算法的动态优化机制,AI 能够根据测试结果调整测试策略,并通过可视化分析工具为开发者提供详细的质量报告。这种闭环优化机制不仅提高了测试效率,还帮助开发者快速发现并修复潜在问题,确保最终交付的高质量成果。
自适应学习与持续优化:前瞻性的技术支持
人工智能的自适应学习能力为核心开发流程注入了持续优化的动力。通过对开发者行为、历史数据及项目进展的实时分析,AI 能够动态调整优化策略,并在项目演进过程中预测未来的潜在需求与挑战。
这种前瞻性支持机制不仅提升了开发团队的技术适应性,还为复杂项目的长期维护与扩展提供了有力保障,确保企业在快速变化的市场环境中始终保持竞争力。
插件生态:驱动多行业创新与赋能业务场景
在现代软件开发中,插件生态的构建为平台提供了强大的扩展能力,能够灵活适应不同行业和业务场景的需求。通过插件化架构,平台具备高度的可定制性,能够针对具体应用场景提供针对性的技术支持,从而满足多样化的需求。
- 实时数据流处理插件:基于Apache Kafka和Apache Flink技术,支持大规模数据流的低延迟处理与实时分析。这种插件能够满足动态业务需求,例如金融交易监控、实时用户行为分析等场景,确保系统能够快速响应数据变化。
- AI模型训练与部署插件:集成了TensorFlow、PyTorch等主流机器学习框架,支持AI模型的快速开发、训练与部署。这种插件适用于大规模数据处理和实时预测场景,例如智能推荐系统、图像识别等,能够显著提升开发效率和模型性能。
- 智能图像处理插件:支持OCR(光学字符识别)、图像识别与视频分析等功能,利用卷积神经网络(CNN)等先进技术,为图像分类、目标检测等任务提供强大支撑。这种插件广泛应用于安防监控、医疗影像分析等领域,能够有效提高图像处理的准确性和效率。
- 自然语言处理插件:集成了OpenAI GPT等先进的语言模型,支持语义分析、情感分析、多语言翻译等功能。这种插件适用于客服自动化、舆情分析、智能写作等领域,能够显著提升文本处理的智能化水平。
- 容器化部署插件:支持Docker和Kubernetes技术,提供高效的资源管理和跨平台部署能力。这种插件能够保障系统的稳定性和可扩展性,适用于云原生应用开发、微服务架构部署等场景,确保应用在不同环境中的稳定运行。
- 边缘计算插件:支持物联网场景中的边缘设备数据处理,能够减少数据传输延迟,提升系统的实时性和稳定性。这种插件适用于工业自动化、智能硬件应用等领域,能够有效降低对中心服务器的依赖,提高系统的响应速度。
- 低代码RPA插件:通过机器人流程自动化(RPA)技术,实现数据录入、报表生成等业务流程的自动化。这种插件能够显著提升操作效率,适用于财务自动化、人力资源管理等领域,减少人工干预,提高业务流程的准确性。
- API网关插件:集成了API聚合、负载均衡、版本管理等功能,优化接口性能与可靠性。这种插件支持动态扩展与弹性调度,适用于微服务架构中的API管理,能够有效提升系统的整体性能和可维护性。
- 数据安全与隐私保护插件:提供了数据加密、访问控制、隐私合规等功能。这种插件能够满足金融、医疗等行业对数据安全和隐私保护的严格要求,确保数据在传输、存储和处理过程中的安全性。
- 业务流程建模插件:业务流程建模插件支持BPMN(业务流程模型与符号)标准,能够帮助开发者快速建模和优化业务流程。这种插件适用于企业级应用开发,能够显著提升业务流程的透明度和可管理性。
- 数据可视化插件:数据可视化插件提供了丰富的图表和仪表板功能,支持数据的直观展示和交互式分析。这种插件适用于数据分析、业务洞察等领域,能够帮助用户快速理解数据背后的业务逻辑。
- 数据集成与ETL(ExtractTransformLoad)插件:支持多源异构数据的采集、清洗、转换和加载。这种插件适用于数据仓库建设、数据湖管理等场景,帮助企业高效整合分散的数据资源。
- 智能推荐系统插件:基于协同过滤、深度学习等算法,提供个性化推荐功能。这种插件广泛应用于电商、内容平台等领域,提升用户体验和业务转化率。
- 表单生成插件:支持动态表单设计与配置,用户可通过拖拽组件快速构建复杂的业务表单。这种插件适用于行政审批、问卷调查等场景,显著降低开发门槛。
- 智能客服插件:结合自然语言处理和对话管理技术,支持自动应答、工单生成等功能。这种插件适用于在线客服、呼叫中心等领域,提升客户服务效率和满意度。
- 安全审计与日志分析插件:支持系统日志的采集、存储与分析,提供异常行为检测和合规性报告功能。这种插件适用于网络安全监控、合规性检查等场景,确保系统的安全性和透明性。
- 身份认证与访问管理插件:支持多因素认证(MFA)、单点登录(SSO)等功能,提供强大的身份验证和权限管理能力。这种插件适用于金融、医疗等对安全性要求较高的行业。
- 增强搜索与推荐插件:基于语义搜索和个性化推荐技术,提供高效的全文检索和相关内容推荐功能。这种插件适用于内容管理、电商平台等领域,改善用户的搜索体验。
- 智能运维插件:结合 AIOps 技术,支持故障诊断、性能监控和自动化运维功能。这种插件适用于 IT 运维管理,帮助企业提升系统稳定性和运维效率。
通过引入这些多样化的插件类型,平台能够覆盖更广泛的行业需求和业务场景,进一步增强其扩展性和适应性。无论是数据集成、智能推荐,还是工业物联网、智能运维,这些插件为开发者提供了丰富的技术工具,助力企业在数字化转型中取得竞争优势。
开放架构:高性能#与开源生态的融合
在现代软件开发领域,开放架构作为一种重要的技术趋势,正在重新定义开发实践与系统设计。通过结合高性能技术栈、灵活扩展能力和丰富的开源生态,开放架构为开发者提供了一个可持续发展的技术平台,能够满足多样化业务需求并支持系统的长期演进。
微服务架构:高并发场景下的灵活性与稳定性
微服务架构通过事件驱动架构(EDA)和分布式任务调度器,采用异步通信机制实现服务解耦,显著提升了系统的响应效率与可维护性。
- 事件驱动架构(EDA):基于事件总线的异步通信模式,有效降低了服务间的耦合度,同时增强了系统的弹性和扩展能力。
- 任务分发与负载均衡:集成分布式任务调度器(如 Quartz、Celery),支持高并发环境下的资源动态分配与计算能力扩展,确保任务高效分发。
- 数据一致性保障:通过分布式事务控制方案(如 Saga 模式、TCC 模式),实现了跨服务间的数据一致性管理,为高负载场景提供了可靠的事务支持。
这种设计不仅提升了系统的性能与稳定性,还为复杂业务场景提供了强大的技术支持。
开源框架支持:推动二次开发与功能创新
开源框架以其透明的源码结构和详尽的技术文档,为开发者提供了深入理解系统架构的机会,并支持快速开展二次开发。

开放源码与详细文档:通过提供完整的源代码及详尽的技术文档,帮助开发者快速上手并定制化开发,降低学习成本。
内置单元测试工具:集成主流单元测试框架(如 Jest、JUnit),确保代码质量与功能可靠性,提升开发效率。
开源社区协作:依托 GitHub 等平台,汇聚全球开发者的智慧,持续优化平台功能并推动技术创新。
开源框架的引入不仅丰富了开发工具链,还通过社区协作机制加速了平台的功能迭代与优化。
多样化组件库:满足复杂业务需求
预配置的组件库覆盖了金融、零售、医疗等多个行业场景,支持跨技术栈集成,并允许灵活扩展。

全面覆盖业务场景:提供表单生成器、复杂数据表格、动态图表等组件,满足多样化的业务需求。
跨技术栈支持:兼容 React、Vue、Angular 等主流前端框架,通过接口适配器实现无缝集成,降低技术迁移成本。
模块化设计与灵活扩展:采用插件化架构,支持对现有组件进行二次开发与功能定制,充分满足个性化需求。
这种以组件为核心的开发模式,极大地简化了复杂业务逻辑的实现过程,提升了开发效率。
高性能支撑:构建稳定高效的运行环境
通过融合内存数据库、容器化部署和列式存储数据库等先进技术,开放架构为高并发、高吞吐量的业务场景提供了强大的性能支持。
- 内存级缓存与快速读写:集成 Redis、Memcached 等内存数据库,显著提升数据访问速度,适用于高吞吐量场景。
- 云原生技术融合:结合 Docker 和 Kubernetes,支持容器化部署与动态扩缩容,构建弹性分布式系统。
- 低延迟数据处理:采用 ClickHouse、Apache Druid 等列式存储数据库,优化大数据查询性能,大幅减少查询延迟。
这些高性能技术的引入,不仅提升了系统的整体性能,还为大规模数据处理需求提供了可靠保障。
开放架构通过将高性能技术与开源生态深度融合,为开发者提供了一个灵活、高效且可持续发展的技术平台。无论是微服务架构的支持、开源框架的协作,还是多样化组件库的覆盖,都为复杂业务需求的快速实现提供了强大助力。同时,通过高性能技术的支撑,系统能够在高并发、高吞吐量场景下保持稳定运行,为企业数字化转型奠定了坚实基础。
企业功能增强:从开发工具到智能决策支持
随着企业数字化转型的深入,现代开发环境已逐步演进为集数据管理、业务处理与智能决策支持于一体的综合性技术架构。这一架构通过灵活的设计与强大的底层技术支持,显著提升了企业在复杂业务场景中的适应能力与处理效率。
1. 数据增删查改:高效与灵活的实现
在企业应用中,数据增删改查(CRUD)是最基础也是最核心的操作需求。现代开发平台通过以下技术手段实现了高效且灵活的数据操作:

可视化操作与动态数据绑定:借助可视化开发工具,用户无需编写 SQL 或后端逻辑,即可通过拖拽式组件完成数据操作。结合动态数据绑定技术,确保 UI 组件与数据源实时同步,实现界面与数据的即时联动。
批量数据处理机制:针对高并发场景,平台内置优化后的批量操作机制,大幅减少前端负载,提升系统响应速度与整体性能。
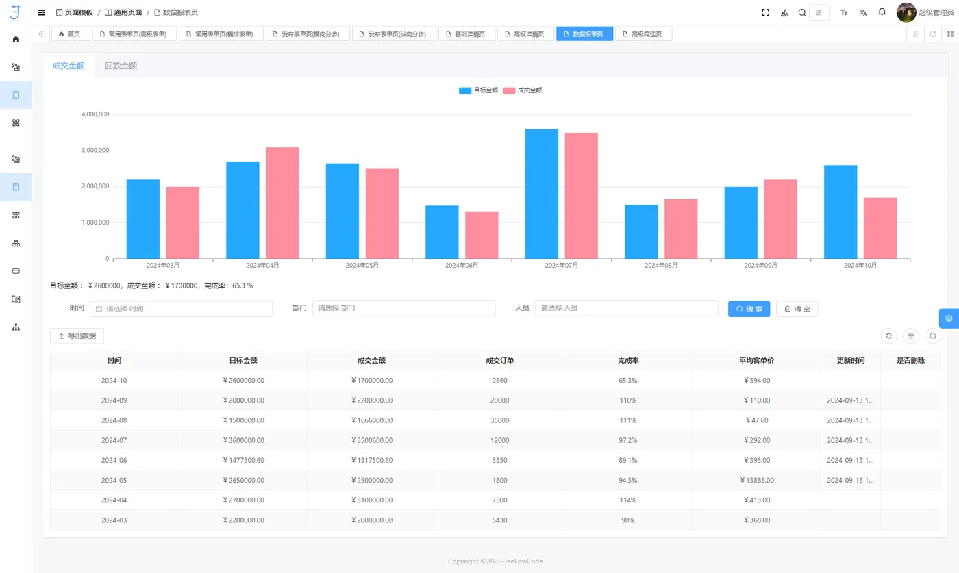
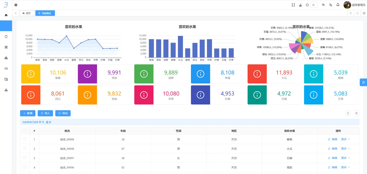
2. 图表创建一键直达:交互式图表与高性能渲染
数据可视化作为企业分析的核心工具,是现代开发平台的重要组成部分。以下是其关键技术实现:

抽象化图表组件与动态联动:通过抽象化的图表组件,用户可灵活选择多种图表类型(如柱状图、折线图、热力图等),并通过事件驱动机制实现图表间的联动与过滤,支持动态调整展示内容以满足不同分析需求。
高效渲染引擎:基于 WebGL 和 Canvas 技术,平台能够支持大规模数据的实时可视化,确保图形渲染的高效性与流畅度,为用户提供卓越的交互体验。
3. 灵活的业务逻辑配置:响应式编程与事件驱动设计
现代开发平台的灵活性得益于其可视化配置工具与先进的数据交互模型:

响应式编程与双向绑定:基于响应式编程思想,平台实现了组件间的双向数据绑定,确保业务逻辑能够在 UI 层与数据层之间高效传递。内嵌的条件逻辑配置工具支持复杂业务规则的快速设计与验证。
事件驱动机制与弹窗设计:通过事件驱动机制,平台能够根据用户操作或系统状态变化触发相应的交互逻辑,从而提升业务流程的灵活性与响应速度。同时,弹窗设计进一步增强了用户体验,使复杂的业务逻辑更加直观易用。
4. 自定义52种公式支持:简化计算与规则执行
公式计算在业务规则与数据处理中占据重要地位。现代开发平台通过以下技术手段简化了公式的编写与调试过程:

- 多样化计算公式与实时验证:平台内置丰富的计算公式库,覆盖数学运算、逻辑判断、文本处理等多种场景,并支持自定义扩展。实时验证功能能够快速反馈公式执行结果,显著降低调试难度。
- 自动化规则引擎:通过结合公式与自动化工具,平台能够自动执行复杂的业务规则,减少人工干预,大幅提升系统运行效率与准确性。
5. 虚拟字段与租户权限管理:灵活性与安全性并重
为了满足企业对数据模型灵活性与安全性的双重需求,现代开发平台提供了以下关键功能:
- 虚拟字段与动态模型扩展:虚拟字段允许开发者根据业务需求灵活定义数据模型,无需修改底层数据库架构,从而极大提升了系统的适应性与扩展性。
- 细粒度权限控制与多租户隔离:平台采用细粒度权限控制机制,为不同用户和角色分配精确的访问权限,确保数据安全与合规性。在多租户架构下,通过数据隔离技术为每个租户提供独立的服务空间,保障数据独立性与隐私性。
无论是高效的数据操作、灵活的业务逻辑配置,还是智能化的数据可视化与自定义公式支持,这些功能均依托于灵活的架构设计与强大的底层技术支持,能够充分满足企业多样化的业务需求。这种一体化的技术架构不仅提升了企业的运营效率,还为其数字化转型注入了持续发展的动力。
结束语
低代码开发的出现,不仅仅是技术的进步,更是对开发理念的一次深刻革新。
它打破了传统开发中技术与创意之间的壁垒,让更多的非专业人员能够参与到软件开发中来,激发了无限的创新潜力。
通过低代码平台,企业能够快速响应市场变化,灵活调整业务流程,加速数字化转型的步伐。
而开发者们也能够从繁琐的代码编写中解放出来,将更多的时间和精力投入到业务逻辑的创新和用户体验的优化上,真正实现技术与业务的深度融合。
在这个充满无限可能的数字化时代,低代码开发正以其独特的优势,引领我们走向一个更加高效、创新和包容的未来。