使用容器服务ACK快速部署QwQ-32B模型并实现推理智能路由

简介: 阿里云最新发布的QwQ-32B模型,通过强化学习大幅度提升了模型推理能力。QwQ-32B模型拥有320亿参数,其性能可以与DeepSeek-R1 671B媲美。

【阅读原文】戳:使用容器服务ACK快速部署QwQ-32B模型并实现推理智能路由

背景介绍

 

 

1. QwQ-32B模型

阿里云最新发布的QwQ-32B模型,通过强化学习大幅度提升了模型推理能力。QwQ-32B模型拥有320亿参数,其性能可以与DeepSeek-R1 671B媲美。模型数学代码等核心指标(AIME 24/25、livecodebench)以及部分通用指标(IFEval、LiveBench等)达到DeepSeek-R1满血版水平,各指标均显著超过同样基于Qwen2.5-32B的DeepSeek-R1-Distill-Qwen-32B。更多模型信息请参考QwQ-32B[1]



2. vLLM

vLLM[2]是一个高效易用的大语言模型推理服务框架,vLLM支持包括通义千问在内的多种常见大语言模型。vLLM通过PagedAttention优化、动态批量推理(continuous batching)、模型量化等优化技术,可以取得较好的大语言模型推理效率。更多关于vLLM框架的信息,请参考vLLM Github代码库[3]

 

 

 

 

前提条件

 

 

 

已创建包含GPU的Kubernetes集群。具体操作,请参见创建包含GPU的Kubernetes集群[4]

 

至少有一个ecs.gn7i-c32g1.32xlarge(4xA10)GPU节点

 

 

 

 

部署推理服务

 

 

 

步骤一:准备模型数据

 

1. 下载模型。

 

GIT_LFS_SKIP_SMUDGE=1 git clone https://www.modelscope.cn/Qwen/QwQ-32B.git
cd QwQ-32B
git lfs pull

 

2. 将下载的模型文件上传至OSS。

 

ossutil mkdir oss://<Your-Bucket-Name>/QwQ-32B
ossutil cp -r ./QwQ-32B oss://<Your-Bucket-Name>/QwQ-32B

 

3. 为目标集群配置存储卷PV和存储声明PVC。具体操作,请参见使用OSS静态存储卷[5]

 

以下为示例PV的配置信息:

 

配置项 说明
存储卷类型 OSS
名称 llm-model
访问证书 配置用于访问OSS的AccessKey ID和AccessKey Secret。
Bucket ID 选择已创建的OSS Bucket。
OSS Path 选择模型所在的路径,如/models/Qwen1.5-4B-Chat。

 

以下为示例PVC的配置信息:

 

配置项 说明
存储声明类型 OSS
名称 llm-model
分配模式 选择已有存储卷
已有存储卷 单击选择已有存储卷链接,选择已创建的存储卷PV。

 

 

步骤二:部署推理服务

 

 

1. 执行以下命令,基于vLLM模型推理框架部署QwQ-32B模型的推理服务。

 

kubectl apply -f- <<EOF
apiVersion: apps/v1
kind: Deployment
metadata:
  labels:
    app: qwq-32b
  name: qwq-32b
  namespace: default
spec:
  replicas: 5 # 根据GPU节点数量进行调整
  selector:
    matchLabels:
      app: qwq-32b
  template:
    metadata:
      labels:
        app: qwq-32b
      annotations:
        prometheus.io/path: /metrics
        prometheus.io/port: "8000"
        prometheus.io/scrape: "true"
    spec:
      volumes:
        - name: model
          persistentVolumeClaim:
            claimName: llm-model
        - name: dshm
          emptyDir:
            medium: Memory
            sizeLimit: 30Gi
      containers:
      - command:
        - sh
        - -c
        - vllm serve /models/QwQ-32B --port 8000 --trust-remote-code --served-model-name qwq-32b --tensor-parallel=4 --max-model-len 8192 --gpu-memory-utilization 0.95 --enforce-eager
        image: registry-cn-hangzhou.ack.aliyuncs.com/dev/vllm:v0.7.2
        name: vllm
        ports:
        - containerPort: 8000
        readinessProbe:
          tcpSocket:
            port: 8000
          initialDelaySeconds: 30
          periodSeconds: 30
        resources:
          limits:
            nvidia.com/gpu: "4"
        volumeMounts:
          - mountPath: /models/QwQ-32B
            name: model
          - mountPath: /dev/shm
            name: dshm
---
apiVersion: v1
kind: Service
metadata:
  name: qwq-32b-v1
spec:
  type: ClusterIP
  ports:
  - port: 8000
    protocol: TCP
    targetPort: 8000
  selector:
    app: qwq-32b
EOF

 

 

 

步骤三:部署OpenWebUI

 

 

1. 执行以下命令,创建OpenWebUI应用及服务。

 

kubectl apply -f- <<EOF 
apiVersion: apps/v1
kind: Deployment
metadata:
  name: openwebui
spec:
  replicas: 1
  selector:
    matchLabels:
      app: openwebui
  template:
    metadata:
      labels:
        app: openwebui
    spec:
      containers:
      - env:
        - name: ENABLE_OPENAI_API
          value: "True"
        - name: ENABLE_OLLAMA_API
          value: "False"
        - name: OPENAI_API_BASE_URL
          value: http://qwq-32b-v1:8000/v1
        - name: ENABLE_AUTOCOMPLETE_GENERATION
          value: "False"
        - name: ENABLE_TAGS_GENERATION
          value: "False"
        image: kube-ai-registry.cn-shanghai.cr.aliyuncs.com/kube-ai/open-webui:main
        name: openwebui
        ports:
        - containerPort: 8080
          protocol: TCP
        volumeMounts:
        - mountPath: /app/backend/data
          name: data-volume
      volumes:
      - emptyDir: {}
        name: data-volume
---
apiVersion: v1
kind: Service
metadata:
  name: openwebui
spec:
  type: ClusterIP
  ports:
  - port: 8080
    protocol: TCP
    targetPort: 8080
  selector:
    app: openwebui
EOF

 


 

步骤四:验证推理服务

 

1. 执行以下命令,在推理服务与本地环境之间建立端口转发。

 

请注意kubectl port-forward建立的端口转发不具备生产级别的可靠性、安全性和扩展性,因此仅适用于开发和调试目的,不适合在生产环境使用。更多关于Kubernetes集群内生产可用的网络方案的信息,请参见Ingress概述[6]

 

 

kubectl port-forward svc/openwebui 8080:8080

 

 

2. 访问http://localhost:8080,登陆OpenWebUI页面。

 

第一次登录需要配置管理员账号和密码。输入提示词"0.11和0.9谁大?",预期输出如下图所示。

 

 

 

 

[可选]步骤五:压测推理服务

 

 

1. 执行以下命令创建压测工具。

 

kubectl apply -f- <<EOF 
apiVersion: apps/v1 
kind: Deployment
metadata:
  name: vllm-benchmark
  labels:
    app: vllm-benchmark
spec:
  replicas: 1
  selector:
    matchLabels:
      app: vllm-benchmark
  template:
    metadata:
      labels:
        app: vllm-benchmark
    spec:
      volumes:
      - name: llm-model
        persistentVolumeClaim:
          claimName: llm-model
      containers:
      - name: vllm-benchmark
        image: kube-ai-registry.cn-shanghai.cr.aliyuncs.com/kube-ai/vllm-benchmark:v1
        command:
        - "sh"
        - "-c"
        - "sleep inf"
        volumeMounts:
        - mountPath: /models/QwQ-32B
          name: llm-model
EOF

 

2. 下载压测数据集。

 

# 执行以下命令进入Benchmark Pod
PODNAME=$(kubectl get po -o custom-columns=":metadata.name"|grep "vllm-benchmark")
kubectl exec -it $PODNAME -- bash
# 下载压测数据集
pip3 install modelscope
modelscope download --dataset gliang1001/ShareGPT_V3_unfiltered_cleaned_split ShareGPT_V3_unfiltered_cleaned_split.json --local_dir /root/

 

3. 执行压测。

 

# 执行压测 input_length=4096,tp=4,output_lenght=512,concurrency=8,num_prompts=80
python3 /root/vllm/benchmarks/benchmark_serving.py \
--backend vllm \
--model /models/QwQ-32B \
--served-model-name qwq-32b \
--trust-remote-code \
--dataset-name random \
--dataset-path /root/ShareGPT_V3_unfiltered_cleaned_split.json \
--random-input-len 4096 \
--random-output-len 512 \
--random-range-ratio 1 \
--num-prompts 80 \
--max-concurrency 8 \
--host qwq-32b-v1 \
--port 8000 \
--endpoint /v1/completions \
--save-result \
2>&1 | tee benchmark_serving.txt

 

预期输出如下所示。

 

Starting initial single prompt test run...
Initial test run completed. Starting main benchmark run...
Traffic request rate: inf
Burstiness factor: 1.0 (Poisson process)
Maximum request concurrency: 8
100%|██████████| 80/80 [06:27<00:00,  4.84s/it]
============ Serving Benchmark Result ============
Successful requests:                     80
Benchmark duration (s):                  387.00
Total input tokens:                      327680
Total generated tokens:                  39432
Request throughput (req/s):              0.21
Output token throughput (tok/s):         101.89
Total Token throughput (tok/s):          948.60
---------------Time to First Token----------------
Mean TTFT (ms):                          4995.48
Median TTFT (ms):                        4015.59
P99 TTFT (ms):                           12712.06
-----Time per Output Token (excl. 1st token)------
Mean TPOT (ms):                          66.59
Median TPOT (ms):                        67.21
P99 TPOT (ms):                           81.33
---------------Inter-token Latency----------------
Mean ITL (ms):                           66.59
Median ITL (ms):                         51.26
P99 ITL (ms):                            52.61
==================================================

 

 

 

 

智能路由:ACK Gateway with AI Extension

 

 

 

ACK Gateway with AI Extension组件是基于Kubernetes社区 Gateway API及其Inference Extension规范实现的增强型组件,支持生产级的四层/七层路由服务,并提供面向AI大语言模型(LLM)推理场景的智能负载均衡能力。

 

 

步骤一:为LLM推理应用配置智能路由

 

 

开启ACK Gateway with AI Extension组件,可以使用Gateway API为推理服务提供生产可用的流量入口,同时基于ACK Gateway的推理扩展提升对后端推理服务的负载均衡能力。

 

1. 在ACK集群的组件管理中开启ACK Gateway with AI Extension组件。具体请参考管理ACK托管集群的相关组件[7]。开启时打开“启用Gateway API推理扩展”选项。

 

 

2. 部署网关实例

 

使用kubectl连接到ACK集群,并使用以下指令来创建一个具有8080和8081端口的网关。其中8080端口将部署一个标准的HTTP路由、路由到后端推理服务,而8081端口则将基于推理服务扩展向后端推理服务进行路由。

 

kubectl apply -f- <<EOF
apiVersion: gateway.networking.k8s.io/v1
kind: GatewayClass
metadata:
  name: inference-gateway
spec:
  controllerName: gateway.envoyproxy.io/gatewayclass-controller
---
apiVersion: gateway.networking.k8s.io/v1
kind: Gateway
metadata:
  name: inference-gateway
spec:
  gatewayClassName: inference-gateway
  listeners:
    - name: http
      protocol: HTTP
      port: 8080
    - name: llm-gw
      protocol: HTTP
      port: 8081
---
apiVersion: gateway.networking.k8s.io/v1
kind: HTTPRoute
metadata:
  name: backend
spec:
  parentRefs:
    - name: inference-gateway
      sectionName: http
  rules:
    - backendRefs:
        - group: ""
          kind: Service
          name: vllm-llama2-7b-pool
          port: 8000
      matches:
        - path:
            type: PathPrefix
            value: /
      timeouts:
        request: "24h"
        backendRequest: "24h"
EOF

 

3. 在网关8081端口上启用推理扩展

 

使用以下指令创建InferencePool资源和InferenceModel资源,在推理扩展提供的CRD中:InferencePool资源通过标签选择器声明一组在集群中运行的LLM推理服务工作负载,而InferenceModel指定了InferencePool中具体模型的流量分发策略。

 

kubectl apply -f- <<EOF
apiVersion: inference.networking.x-k8s.io/v1alpha1
kind: InferencePool
metadata:
  annotations:
    inference.networking.x-k8s.io/attach-to: |
      name: inference-gateway
      port: 8081
  name: vllm-llama2-7b-pool
spec:
  targetPortNumber: 8000
  selector:
    app: vllm-llama2-7b-pool
  extensionRef:
    name: inference-gateway-ext-proc
---
apiVersion: inference.networking.x-k8s.io/v1alpha1
kind: InferenceModel
metadata:
  name: inferencemodel-sample
spec:
  modelName: /model/llama2
  criticality: Critical
  poolRef:
    group: inference.networking.x-k8s.io
    kind: InferencePool
    name: vllm-llama2-7b-pool
  targetModels:
  - name: /model/llama2
    weight: 100
EOF

 

4. 执行以下命令,验证ACK Gateway的推理服务路由已经生效。

 

GATEWAY_IP=$(kubectl get gateway/inference-gateway -o jsonpath='{.status.addresses[0].value}')
curl -X POST ${GATEWAY_IP}/v1/chat/completions -H 'Content-Type: application/json' -d '{
    "model": "qwq-32b",
    "max_completion_tokens": 8000,
    "temperature": 0,
    "messages": [
      {
        "role": "user",
        "content": "你是谁?" 
      }
    ]
}' -v

 

此时,已经可以通过ACK Gateway的IP地址对推理服务进行访问。

 

 

 

步骤二:观测推理服务性能和负载均衡效果

 

 

1. 通过Prometheus实例默认的服务发现机制采集推理服务相关指标。具体操作,请参见默认服务发现[8]

 

在基于vLLM的推理服务提供的监控指标中,可以通过以下重点指标来直观了解推理服务工作负载的内部状态以及性能表现。

 

指标名称 说明
vllm:gpu_cache_usage_perc vllm的GPU缓存使用百分比。vLLM启动时,会尽可能多地预先占有一块GPU显存,用于进行KV缓存。对于vLLM服务器,缓存利用率越低,代表GPU还有充足的空间将资源分配给新来的请求。
vllm:request_queue_time_seconds_sum 请求在等待状态排队花费的时间。LLM推理请求在到达vLLM服务器后、可能不会被立刻处理,而是需要等待被vLLM调度器调度运行预填充和解码。

vllm:num_requests_running

vllm:num_requests_waiting

vllm:num_requests_swapped

正在运行推理、正在等待和被交换到内存的请求数量。可以用来评估vLLM服务当前的请求压力。

vllm:avg_generation_throughput_toks_per_s

vllm:avg_prompt_throughput_toks_per_s

每秒被预填充阶段消耗的token以及解码阶段生成的token数量。
vllm:time_to_first_token_seconds_bucket 从请求发送到推理服务,到响应第一个token为止的时延水平。该指标通常代表了客户端在输出请求内容后得到首个响应所需的时间、是影响LLM用户体验的重要指标。

 

2. 通过Grafana大盘来观测基于vLLM部署的LLM推理服务:将vllm的Grafana JSON model导入到Grafana,创建LLM推理服务的可观测大盘。导入的JSON model请参见vllm官方网站[9]。具体导入操作,请参见如何导出和导入Grafana仪表盘[10]

 

3. 通过可观测信息对比普通网关和应用推理扩展的网关的负载均衡性能:参考步骤五,使用以下指令分别向网关的8080端口(采用网关默认服务路由)和8081端口(采用推理扩展的服务路由)发起两次压测。

 

网关默认服务路由

 

压测命令:

 

python3 /root/vllm/benchmarks/benchmark_serving.py \
--backend vllm \
--model /models/QwQ-32B \
--served-model-name qwq-32b \
--trust-remote-code \
--dataset-name random \
--dataset-path /root/ShareGPT_V3_unfiltered_cleaned_split.json \
--random-prefix-len 1000 \
--random-input-len 4000 \
--random-output-len 3000 \
--random-range-ratio 0.2 \
--num-prompts 3000 \
--max-concurrency 60 \
--host 172.16.12.92 \ # ACK Gateway 网关内网ip
--port 8080 \ # 请求8080端口,网关通过默认方式对推理服务进行路由
--endpoint /v1/completions \
--save-result \
2>&1 | tee benchmark_serving.txt

 

压测结果:

 

============ Serving Benchmark Result ============
Successful requests:                     2990      
Benchmark duration (s):                  5822.60   
Total input tokens:                      10071917  
Total generated tokens:                  5334789   
Request throughput (req/s):              0.51      
Output token throughput (tok/s):         916.22    
Total Token throughput (tok/s):          2646.02   
---------------Time to First Token----------------
Mean TTFT (ms):                          2456.44   
Median TTFT (ms):                        1366.07   
P99 TTFT (ms):                           23509.43  
-----Time per Output Token (excl. 1st token)------
Mean TPOT (ms):                          63.50     
Median TPOT (ms):                        63.33     
P99 TPOT (ms):                           75.22     
---------------Inter-token Latency----------------
Mean ITL (ms):                           63.47     
Median ITL (ms):                         55.49     
P99 ITL (ms):                            59.16     
==================================================

 

推理扩展的服务路由

 

压测命令:

 

python3 /root/vllm/benchmarks/benchmark_serving.py \
--backend vllm \
--model /models/QwQ-32B \
--served-model-name qwq-32b \
--trust-remote-code \
--dataset-name random \
--dataset-path /root/ShareGPT_V3_unfiltered_cleaned_split.json \
--random-prefix-len 1000 \
--random-input-len 4000 \
--random-output-len 3000 \
--random-range-ratio 0.2 \
--num-prompts 3000 \
--max-concurrency 60 \
--host 172.16.12.92 \
--port 8081 \ # 请求8081端口,网关基于推理扩展对推理服务进行路由
--endpoint /v1/completions \
--save-result \
2>&1 | tee benchmark_serving_ext.txt

 

压测结果:

 

============ Serving Benchmark Result ============
Successful requests:                     2990      
Benchmark duration (s):                  5755.77   
Total input tokens:                      10071917  
Total generated tokens:                  5332890   
Request throughput (req/s):              0.52      
Output token throughput (tok/s):         926.53    
Total Token throughput (tok/s):          2676.41   
---------------Time to First Token----------------
Mean TTFT (ms):                          1796.93   
Median TTFT (ms):                        1470.97   
P99 TTFT (ms):                           8857.07   
-----Time per Output Token (excl. 1st token)------
Mean TPOT (ms):                          63.10     
Median TPOT (ms):                        63.03     
P99 TPOT (ms):                           70.68     
---------------Inter-token Latency----------------
Mean ITL (ms):                           63.06     
Median ITL (ms):                         55.37     
P99 ITL (ms):                            59.17     
==================================================

 

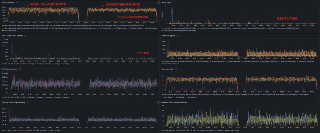
在Grafana大盘上,可以观察到对应两次压测的时间段内推理服务的性能指标。

 

 

通过压测数据和大盘可以直观地发现基于ACK Gateway的推理扩展对推理服务进行路由和负载均衡时,QwQ-32B推理服务拥有更好的延迟、吞吐量和缓存利用率表现,生产性能更佳。其中请求和token吞吐略有提升,平均TTFT缩短26.8%,P99 TTFT降低62.32%,KV Cache利用率在不同工作负载之间更加均匀。

 

 

 

 

总结

 

 

 

本文演示了如何在阿里云容器服务ACK中快速部署QwQ-32B模型,并结合OpenWebUI搭建专属企业助手。QwQ-32B模型性能与DeepSeek-R1 671B相当,部署所需资源大大降低,部署bf16精度的模型仅需64GB显存,最低4xA10机器即可满足需求。压测结果表明,在4xA10机器上部署QwQ-32B模型,在8并发时TTFT为4.9s, Output token throughput 为101.89 tok/s。

 

由于LLM推理流量和工作负载的特殊性,传统的路由调度算法不适用于LLM推理场景,因此阿里云容器服务团队自研了ACK Gateway with AI Extension网关。与Least Request调度策略相比,平均TTFT缩短26.8%,P99 TTFT降低62.32%,KV Cache利用率在不同工作负载之间更加均匀。

 

注:测试结果与多种因素有关,上述结果仅供参考。

 

 

相关链接:

 

[1] QwQ-32B

https://modelscope.cn/models/Qwen/QwQ-32B

 

[2] vLLM

https://github.com/vllm-project/vllm

 

[3] vLLM Github代码库

https://github.com/vllm-project/vllm

 

[4] 创建包含GPU的Kubernetes集群

https://help.aliyun.com/zh/ack/ack-managed-and-ack-dedicated/user-guide/create-an-ack-managed-cluster-with-gpu-accelerated-nodes?spm=a2c4g.171073.0.0.4c78f95a00Mb5P

 

[5] 使用OSS静态存储卷

https://help.aliyun.com/zh/ack/ack-managed-and-ack-dedicated/user-guide/mount-statically-provisioned-oss-volumes

 

[6] Ingress概述

https://help.aliyun.com/zh/ack/ack-managed-and-ack-dedicated/user-guide/ingress-management-2/

 

[7] 管理ACK托管集群的相关组件

https://help.aliyun.com/zh/ack/ack-managed-and-ack-dedicated/user-guide/component-overview?scm=20140722.S_help%40%40%E6%96%87%E6%A1%A3%40%40277412.S_BB1%40bl%2BBB2%40bl%2BRQW%40ag0%2Bhot%2Bos0.ID_277412-RL_%E7%BB%84%E4%BB%B6-LOC_doc%7EUND%7Eab-OR_ser-PAR1_2102029c17413302754203703de7a9-V_4-P0_0-P1_0&spm=a2c4g.11186623.help-search.i0

 

[8] 默认服务发现

https://help.aliyun.com/zh/arms/prometheus-monitoring/default-pod-service-discovery

 

[9] vllm官方网站

https://docs.vllm.ai/en/latest/getting_started/examples/prometheus_grafana.html

 

[10] 如何导出和导入Grafana仪表盘

https://help.aliyun.com/zh/grafana/support/how-to-export-and-import-the-grafana-dashboard


我们是阿里巴巴云计算和大数据技术幕后的核心技术输出者。

欢迎关注 “阿里云基础设施”同名微信微博知乎

获取关于我们的更多信息~

相关实践学习
深入解析Docker容器化技术
Docker是一个开源的应用容器引擎,让开发者可以打包他们的应用以及依赖包到一个可移植的容器中,然后发布到任何流行的Linux机器上,也可以实现虚拟化,容器是完全使用沙箱机制,相互之间不会有任何接口。Docker是世界领先的软件容器平台。开发人员利用Docker可以消除协作编码时“在我的机器上可正常工作”的问题。运维人员利用Docker可以在隔离容器中并行运行和管理应用,获得更好的计算密度。企业利用Docker可以构建敏捷的软件交付管道,以更快的速度、更高的安全性和可靠的信誉为Linux和Windows Server应用发布新功能。 在本套课程中,我们将全面的讲解Docker技术栈,从环境安装到容器、镜像操作以及生产环境如何部署开发的微服务应用。本课程由黑马程序员提供。 &nbsp; &nbsp; 相关的阿里云产品:容器服务 ACK 容器服务 Kubernetes 版(简称 ACK)提供高性能可伸缩的容器应用管理能力,支持企业级容器化应用的全生命周期管理。整合阿里云虚拟化、存储、网络和安全能力,打造云端最佳容器化应用运行环境。 了解产品详情: https://www.aliyun.com/product/kubernetes
相关文章
|
10月前
|
存储 容器
46.[HarmonyOS NEXT RelativeContainer案例三] 打造自适应容器:内容驱动的智能尺寸调整技术
在HarmonyOS NEXT的UI开发中,创建能够根据内容自动调整尺寸的容器是实现灵活布局的关键。RelativeContainer结合自适应尺寸设置,可以实现内容驱动的智能尺寸调整,使UI更加灵活且易于维护。本教程将详细讲解如何创建自适应尺寸的RelativeContainer,帮助你掌握这一实用技术。
308 5
|
存储 Kubernetes 开发工具
使用ArgoCD管理Kubernetes部署指南
ArgoCD 是一款基于 Kubernetes 的声明式 GitOps 持续交付工具,通过自动同步 Git 存储库中的配置与 Kubernetes 集群状态,确保一致性与可靠性。它支持实时同步、声明式设置、自动修复和丰富的用户界面,极大简化了复杂应用的部署管理。结合 Helm Charts,ArgoCD 提供模块化、可重用的部署流程,显著减少人工开销和配置错误。对于云原生企业,ArgoCD 能优化部署策略,提升效率与安全性,是实现自动化与一致性的理想选择。
854 0
|
存储 测试技术 对象存储
容器计算服务ACS单张GPU即可快速搭建QwQ-32B推理模型
阿里云最新发布的QwQ-32B模型拥有320亿参数,通过强化学习大幅度提升了模型推理能力,其性能与DeepSeek-R1 671B媲美,本文介绍如何使用ACS算力部署生产可用的QwQ-32B模型推理服务。
|
12月前
|
存储 Kubernetes 异构计算
Qwen3 大模型在阿里云容器服务上的极简部署教程
通义千问 Qwen3 是 Qwen 系列最新推出的首个混合推理模型,其在代码、数学、通用能力等基准测试中,与 DeepSeek-R1、o1、o3-mini、Grok-3 和 Gemini-2.5-Pro 等顶级模型相比,表现出极具竞争力的结果。
|
存储 Kubernetes 监控
K8s集群实战:使用kubeadm和kuboard部署Kubernetes集群
总之,使用kubeadm和kuboard部署K8s集群就像回归童年一样,简单又有趣。不要忘记,技术是为人服务的,用K8s集群操控云端资源,我们不过是想在复杂的世界找寻简单。尽管部署过程可能遇到困难,但朝着简化复杂的目标,我们就能找到意义和乐趣。希望你也能利用这些工具,找到你的乐趣,满足你的需求。
1125 33
|
Kubernetes 开发者 Docker
集群部署:使用Rancher部署Kubernetes集群。
以上就是使用 Rancher 部署 Kubernetes 集群的流程。使用 Rancher 和 Kubernetes,开发者可以受益于灵活性和可扩展性,允许他们在多种环境中运行多种应用,同时利用自动化工具使工作负载更加高效。
722 19
|
存储 人工智能 Kubernetes
ACK Gateway with AI Extension:面向Kubernetes大模型推理的智能路由实践
本文介绍了如何利用阿里云容器服务ACK推出的ACK Gateway with AI Extension组件,在Kubernetes环境中为大语言模型(LLM)推理服务提供智能路由和负载均衡能力。文章以部署和优化QwQ-32B模型为例,详细展示了从环境准备到性能测试的完整实践过程。
|
存储 Kubernetes 测试技术
企业级LLM推理部署新范式:基于ACK的DeepSeek蒸馏模型生产环境落地指南
企业级LLM推理部署新范式:基于ACK的DeepSeek蒸馏模型生产环境落地指南
790 12
|
Prometheus Kubernetes 监控
OpenAI故障复盘 - 阿里云容器服务与可观测产品如何保障大规模K8s集群稳定性
聚焦近日OpenAI的大规模K8s集群故障,介绍阿里云容器服务与可观测团队在大规模K8s场景下我们的建设与沉淀。以及分享对类似故障问题的应对方案:包括在K8s和Prometheus的高可用架构设计方面、事前事后的稳定性保障体系方面。
|
人工智能 运维 Kubernetes
阿里云容器服务AI助手2.0 - 新一代容器智能运维能力
2024年11月,阿里云容器服务团队进一步深度融合现有运维可观测体系,在场景上覆盖了K8s用户的全生命周期,正式推出升级版AI助手2.0,旨在更好地为用户使用和运维K8S保驾护航。

热门文章

最新文章

推荐镜像

更多