网络分析与监控:阿里云拨测方案解密

本文涉及的产品
应用实时监控服务-应用监控,每月50GB免费额度
简介: 网络分析与监控:阿里云拨测方案解密


随着互联网的蓬勃发展,网络和服务的稳定性已成为社会秩序中不可或缺的一部分。一旦网络和服务发生故障,其带来的后果将波及整个社会、企业和民众的生活质量,造成难以估量的损失。

  • 2020 年 12 月:Akamai 的 DNS 服务中断,导致包括银行和航空公司在内的众多美国企业官网无法访问。
  • 2021 年 6 月:Fastly CDN 故障,影响了《纽约时报》、亚马逊、Twitch 和 Reddit 等网站的正常运行。
  • 2021 年 10 月:Facebook 遭遇大规模宕机,旗下 Facebook、Instagram 和 WhatsApp 三大社交平台全球范围内停摆长达六小时。
  • 2022 年 12 月:阿里云香港可用区 C 服务中断,故障持续超过十二小时,严重影响了大量企业的日常运营。


在这样的背景下,拨测(Sythetic Monitoring)作为可观测在网络性能和用户体验监控场景下的核心功能,借助全球覆盖的网络探测节点,模拟用户请求对目标服务/域名/IP 等进行主动网络拨测,监控目标地址在不同地域、运营商网络环境下访问的可用性、性能和用户体验。使用拨测功能,不仅能加速故障发现与定位过程,还能帮助企业优化网络资源配置和访问链路,从而提升整体业务效率及用户体验。


本文主要介绍一下拨测的主要功能和应用场景,所有功能和截图都来自于阿里云可观测团队云监控的拨测产品:网络分析与监控

https://www.aliyun.com/activity/daily/naam



网络拨测和 RUM

(真实用户监控)有何不同

Cloud Native


网络拨测和 RUM 都是用户数字体验监控的两个核心功能。拨测为模拟用户请求,RUM 为真实用户客户端的请求数据采集。两者各有优劣势,从不同维度帮助用户发现服务性能和体验问题。用户可根据自己的业务和需求选择其一或结合使用效果最佳。拨测相比 RUM 的主要优劣势如下:


优势:

  • 非侵入式部署:无需前端集成任何 SDK 代码即可快速启用。
  • 前瞻性故障检测:通过主动发起测试,在实际用户遭遇问题前预先识别并解决潜在故障。
  • 预发布全网验证:允许企业在正式推出产品之前或者在新地域开服前进行全面的网络兼容性和稳定性测试。


劣势:

  • 仿真性:RUM 为真实终端用户请求数据采集,拨测为模拟请求,不能完全真实反应用户体验
  • 覆盖面:无法捕捉所有可能的用户行为和交互场景,一些复杂的用户行为无法模拟。无法定位和分析单一用户维度的问题。


网络拨测的分类和典型场景

Cloud Native


协议拨测(可用性拨测)

协议拨测通过使用不同的网络层协议(DNS, HTTP, TCP, UDP, PING, MTR,WEBSOCKET 等)模拟用户的在线行为来分析互联网服务和网络的表现,旨在确保服务的稳定运行,并通过分析延迟、丢包率等关键指标优化用户体验。


1)可用性监控:从世界各地的不同城市运营商节点定期检查网站是否可访问,以便于提前预警可能影响业务连续性的风险。同时支持用户对探测结果是否“可用”的自定义断言规则,包含响应延时,状态码,响应头,响应 body 的内容匹配,以及证书过期检查等。



2)网络质量监控:采用网络拨测测量各地区各运营商到服务之间的网络状况,帮助决策者制定有效的链路优化和网络产品部署决策,如 CDN 测速,出海网络架构优化,游戏用户比较关注的运营商链路性能分析等。



3)DNS 解析劫持监控:确保重要域名能够被正确解析,防止因 DNS 配置错误和运营商 DNS 劫持导致的服务中断现象发生。由于每个运营商每个省甚至到一些城市都有自己独立的 local dns 服务器,每个地区运营商对域名的管理和封禁策略也经常不同。所以对一些受监管比较严格的行业和服务如果需要及时发现自己的域名在某个城市遭到了封禁策略的影响就需要配置拨测任务并部署覆盖全面的探测节点,及时发现问题,及时向当地运营商反馈申请解封。


 


4)竞品分析:对比同类竞品网站的页面访问性能和体验,提升服务在同类行业中的访问体验。



浏览器拨测


基于分布在全球各地的探测节点,通过使用真实浏览器(Chrome,Firefox, Edge,Safari 等)打开目标站点页面。该功能不仅能够准确反映网页加载时间,还能深入剖析页面中每个元素的渲染效率,并支持在线录制用户浏览行为(User Journey)在探测中回放验证完整的多步业务流程, 最后还能保存探测时刻的网页截图帮助用户更加直观的定位页面渲染问题。


1)用户体验分析:追踪页面首次渲染、主要内容呈现直至完全交互所需的时间,为提升视觉反馈速度提供数据支撑。



2)页面元素优化:利用瀑布流图揭示拖慢整个文档加载进度的具体因素,助力开发者精确定位瓶颈所在。



3)页面投毒检测:检测是否存在未授权第三方内容注入的情况,保障网站免受恶意软件攻击,如 CDN 投毒,JS 投毒等造成的页面篡改劫持问题。如某个静态资源是否需要配置 CDN 优化性能,某个动态资源是否需要配置全球加速获取更快的回源性能。



4)用户行为完整性校验:通过录制完整的用户行为(如:登陆,浏览,搜索,购买,下单等 User  Journey),在探测中回放完整用户行为,验证完整且复杂的业务流程。



内网拨测


聚焦于云上内网环境下服务和实例的健康状态,此类拨测有助于维护云上内网服务的可用性和性能。

1)VPC 连通性监控:持续监视云上 vpc 内各实例间的网络连通性,及时发现并修复连接障碍。



2)云服务巡检:全面审核托管在云端的各项内网服务和云产品实例(如 RDS, REDIS 等),确认其正常运作且符合预期标准。


探测点分类

Cloud Native


在拨测工具中,探测点的种类主要分四大类型,用户需要根据业务的类型,自身的需求和成本的考量选择不同类型的探测节点:



  • 云主机探测点:探测节点为阿里云,微软,谷歌,亚马逊等云上的机器资源。网络出口为多线路 BGP。探测结果稳定,噪声小,适用于只关注整体服务可用性,但不特别强调具体 ISP 线路特性差异的场景。同时因为仿真性差,也无法发现运营商出现的劫持和链路性能故障问题。
  • 运营商 IDC:探测节点为部署在各大电信运营商数据中心内的物理设备,网络出口为单线指定运营商。探测结果稳定,噪声小,适合那些希望深入了解自身服务在中国乃至全世界范围内不同运营商环境下表现差异的企业。能够发现大部分运营商 DNS 劫持和链路性能故障问题,少量运营商在接入端的流量劫持问题无法识别。
  • PC 端 Lastmile 网民:探测节点为部署在家庭环境下的网民客户端资源,探测结果稳定性一般,有一定噪声,成本略高,但仿真性好,探测结果视角更贴近大众日常生活中的实际体验,可以发现从接入端到 Backbone 的故障。
  • 移动端网民:探测节点为部署在家庭环境下的网民手机移动端资源,探测结果稳定性一般,有一定噪声,仿真性好,成本略高,代表了当今社会越来越依赖手机和平板电脑上网的趋势,尽管这类样本可能存在较大的波动性,但对于理解移动应用性能至关重要。


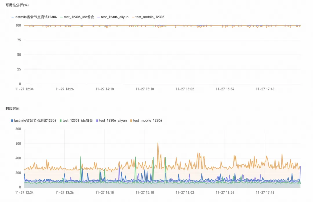
不同拨测点探测可用率和性能对比:



总结

Cloud Native


总之,网络和服务的稳定性在当今社会中至关重要。通过拨测(Synthetic Monitoring)技术,企业可以主动监控和优化其服务的可用性、性能和用户体验。每种拨测类型和拨测点类型都有其特定的应用场景和优势。通过合理选择探测节点并实施多层次的拨测策略,企业不仅能提前发现潜在故障,还能优化资源配置和提升整体业务效率。最终,这将为企业提供更加稳定可靠的服务,保障用户的高质量体验。

相关实践学习
通过轻量消息队列(原MNS)主题HTTP订阅+ARMS实现自定义数据多渠道告警
本场景将自定义告警信息同时分发至多个通知渠道的需求,例如短信、电子邮件及钉钉群组等。通过采用轻量消息队列(原 MNS)的主题模型的HTTP订阅方式,并结合应用实时监控服务提供的自定义集成能力,使得您能够以简便的配置方式实现上述多渠道同步通知的功能。
相关文章
|
4月前
|
数据采集 存储 算法
MyEMS 开源能源管理系统:基于 4G 无线传感网络的能源数据闭环管理方案
MyEMS 是开源能源管理领域的标杆解决方案,采用 Python、Django 与 React 技术栈,具备模块化架构与跨平台兼容性。系统涵盖能源数据治理、设备管理、工单流转与智能控制四大核心功能,结合高精度 4G 无线计量仪表,实现高效数据采集与边缘计算。方案部署灵活、安全性高,助力企业实现能源数字化与碳减排目标。
140 0
|
2月前
|
存储 网络协议 数据库
脑控网络设计方案
本内容详细描述了一个虚构的“脑控通信网络”系统架构及通信流程,涵盖核心网络组成、用户开户流程、心灵感应终端注册、跨网络通信机制,以及脑控网与互联网、移动网的数据交互方式。内容包含模拟的通信协议设计、数据包标识、网络路由机制等技术细节,整体基于作者原创的设定,用于探讨未来通信的可能性。
189 74
|
5月前
|
存储 运维 监控
云服务运行安全创新标杆:阿里云飞天洛神云网络子系统“齐天”再次斩获奖项
阿里云“超大规模云计算网络一体化运行管理平台——齐天系统”凭借卓越的技术创新与实践成果,荣获“云服务运行安全创新成果奖”,同时,齐天团队负责人吕彪获评“全栈型”专家认证。
|
数据采集 数据安全/隐私保护
脑控网络设计方案续写
本文补充说明了普通设备通过脑控终端热点接入互联网的数据传输流程,涵盖连接认证、数据包标识、核心网绑定与编号生成、数据转发及断开连接的完整过程,详述了设备间通信、验证、路由与逻辑删除机制,完善了脑控网络与普通互联网交互的技术闭环。
|
1月前
|
弹性计算 安全 应用服务中间件
阿里云渠道商:怎么配置阿里云网络ACL?
阿里云网络ACL是子网级无状态防火墙,支持精准流量控制、规则热生效且免费使用。本文详解5步配置流程,助您实现Web与数据库层的安全隔离,提升云上网络安全。
|
1月前
|
人工智能 安全 架构师
2025云栖大会 | 阿里云网络技术Session主题资料和视频回放归档
2025年9月24日-26日,杭州,一年一度的云栖大会如期而至;阿里云飞天洛神云网络作为阿里云计算的连接底座,是飞天云操作系统的核心组件,致力于为上云企业提供高可靠、高性能、高弹性、智能的连接服务。本次云栖,云网络产品线也带来全系列产品升级,以及创新技术重磅解读,围绕增强确定性、提效自动化、深耕智能化和敏捷全球化带来技术、产品和服务升级,以及全新的云网络产品生态合作计划发布。
386 2
|
1月前
|
弹性计算 网络安全 数据中心
阿里云创建专有网络VPC的【IPv4网段】如何选择?有什么区别?
阿里云VPC创建时需选IPv4网段,默认提供10.0.0.0/16、172.16.0.0/16、192.168.0.0/16,三者无功能差异。若仅单VPC且不连本地数据中心,可任选其一,确保不冲突即可。多VPC或混合云场景需规划避免IP重叠。不支持100.64.0.0/10等特殊网段。建议结合IPAM进行地址管理。
|
7月前
|
供应链 安全 网络协议
|
7月前
|
运维 Prometheus 监控
基于阿里云可观测产品构建企业级告警体系的通用路径与最佳实践
本文围绕企业级告警体系构建展开,探讨了监控与告警在系统稳定性中的重要作用。通过梳理监控对象、分析指标、采集数据及配置规则等环节,提出告警体系建设的通用流程,并针对多平台告警、误报、告警风暴等问题提供解决思路。结合阿里云可观测产品,分享了某电商企业的实践案例,展示了如何通过标签规范、日志标准和统一管理平台实现高效告警处置,为构建全面且实用的告警体系提供了参考指南。
723 1

热门文章

最新文章