低代码:真能“0代码”开发应用吗?

简介: 低代码平台通过“0代码”开发模式,利用拖拽组件和配置参数,大幅降低应用开发门槛,使无编程基础的用户也能快速构建应用。这种模式并非完全无需代码,而是将复杂代码封装成可视化组件,简化开发流程。低代码平台适用于多种场景,如企业内部工具、数据可视化等,尤其适合需要快速迭代和灵活调整的应用开发。其核心优势在于提升开发效率、支持多人协作、简化部署流程,并确保数据一致性。未来,低代码平台将进一步融合AI技术,提供智能代码助手、自动化测试等功能,优化开发体验,助力企业在数字化转型中实现高效创新。

“0代码”开发,听起来像是天方夜谭?
只需拖拽组件、配置参数,就能快速搭建出功能强大的应用程序,低代码平台宣称的“0代码”开发模式,究竟是营销噱头,还是未来趋势?
事实上,低代码平台并非完全不需要代码,而是将复杂的代码封装成可视化的组件和模块,用户通过图形化界面进行操作,即可实现应用开发。这极大地降低了开发门槛,即使是没有编程基础的“小白”,也能快速上手,构建出满足基本需求的应用。
那么,低代码平台究竟适合哪些场景?“0代码”开发的未来又将走向何方?让我们一起深入探讨,揭开低代码平台的神秘面纱!

可视化开发:真的所见即所得吗

组件化设计是高效复用的利器,但它会限制应用的创新性吗?

答案: 低代码平台通过标准化的UI组件库,提供了丰富的界面元素,开发者可以通过拖拽操作快速完成界面布局和业务逻辑设计。这种组件化设计确实提高了开发效率,但也可能限制应用的个性化和创新性。因此,开发者需要在复用和创新之间找到平衡。
001登录页.png

实时渲染与动态预览,真的能确保应用的质量吗?

答案: 实时渲染引擎和动态预览功能让开发者可以即时调整界面元素,并验证业务逻辑的准确性。然而,这种即时反馈可能掩盖了底层代码的复杂性。开发者仍需进行全面的测试,以确保应用在不同场景下的稳定性和性能。
02JeeLowCode系统首页.png

分布式协作支持,真的能提升团队效率吗?

答案: 低代码平台通过分布式版本控制和变更管理系统,支持多人协作开发。这种机制有效解决了传统开发中的合并冲突和重复劳动问题,提升了团队协作效率。但团队成员仍需遵循统一的开发规范,以避免管理混乱。
03pc-图表+数据.png

一键部署与数据一致性管理,真的能保障应用稳定运行吗?

答案: 低代码平台集成容器化部署和CI/CD工具链,支持一键发布功能,并通过分布式事务协议确保数据一致性。这确实简化了部署流程,并保障了应用在高并发场景下的稳定运行。但企业仍需关注平台供应商的可靠性和数据安全问题。
04表单开发-Java增强配置.png

低代码平台的核心引擎:如何赋能高效开发

SQL引擎,如何智能优化查询性能?

答案: SQL引擎通过智能查询优化器和多线程并行查询技术,显著提升复杂查询的效率。智能查询优化器动态生成高效查询计划,结合统计信息与查询重写技术,确保在高并发、高负载场景下保持性能稳定。此外,支持数据库分区、查询缓存及多数据库兼容,为数据密集型应用提供可靠保障。
06 sql-.jpg

功能引擎的模块化设计,如何实现灵活扩展?

答案: 功能引擎通过模块化封装和动态服务注册,提供高度的灵活性和扩展性。常见业务功能(如权限管理、审批流程)被封装成模块,采用插件化架构实现热插拔扩展。动态服务注册与依赖管理,按需加载功能模块,避免资源浪费,提升系统灵活性。规则引擎集成与自定义逻辑扩展,进一步满足企业定制化开发需求。
008.jpg

模板引擎的动态数据绑定,如何实现前后端高效解耦?

答案: 模板引擎通过动态数据绑定和虚拟DOM技术,实现前后端高效解耦,快速生成标准化业务模板。模板编译器根据业务逻辑优化渲染性能,确保界面与功能逻辑一致。多层次模板继承机制,灵活扩展基础模板,满足复杂应用场景需求。
009.jpg

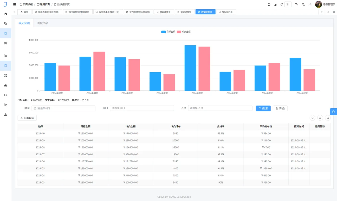
图表引擎的高性能渲染,如何应对大规模数据可视化?

答案: 图表引擎通过WebGL与Canvas技术,支持高性能大数据渲染,具备动态数据加载和实时交互能力。层级缓存与增量渲染技术,优化图表绘制效率,提供流畅用户体验。内置多种图表类型及扩展接口,支持企业定制化开发,助力数据驱动决策。
010_看图王.png

切面引擎的AOP模式,如何降低系统维护成本?

答案: 切面引擎通过面向切面编程(AOP)技术,将日志记录、安全验证、性能监控等横切关注点从业务逻辑中剥离,集中处理,提升代码模块化与复用率。支持运行时动态代理和编译时静态代理,开发者可根据场景选择最优方式,优化系统性能,显著降低系统维护成本。
011.png

模型驱动开发:如何实现智能化与自动化

自动代码生成,如何适应复杂业务场景?

答案: 模型驱动开发通过自动代码生成技术,支持多种主流编程语言(如Java、Python、Go等)的适配。代码生成过程遵循领域驱动设计(DDD)原则和行业标准设计模式,确保生成的代码结构清晰、逻辑严谨,便于后期维护与扩展。动态模板机制的引入,使得代码生成模块能够根据特定业务需求进行深度定制,进一步提升开发的灵活性。
012表单开发-图表配置-效果图.png

智能逻辑优化,如何提升代码质量和性能?

答案: 智能逻辑优化引擎利用静态分析与动态分析技术,识别并消除无效的函数调用、冗余代码段和未使用的变量,优化内存管理与逻辑分支结构。在多线程与异步任务场景下,自动调整并发策略,进一步提高系统的吞吐量,显著提升代码质量和性能。
013表单开发-前端scss增强配置.png

跨平台兼容性,如何实现无缝迁移和环境适配?

答案:通过集成容器化技术(如Docker、Kubernetes),生成的代码能够在多种云环境(如公有云、私有云、混合云)和传统服务器之间实现无缝迁移。模型驱动的开发方式通过抽象化技术,有效屏蔽了底层平台间的技术差异,保障了应用的跨平台兼容性。多环境适配器能够根据运行环境的差异,自动优化部署流程并调整资源调度策略,确保应用在不同环境中稳定运行。
015app-例子6.png

数据处理增强:如何应对复杂业务需求?

跨数据库兼容性:如何确保数据灵活性和可扩展性?
答案: 低代码平台支持主流关系型数据库(如MySQL、Oracle)和非关系型数据库(如MongoDB、Redis)的无缝切换,为企业提供了极大的灵活性。通过智能数据连接器,平台能够动态分析数据库负载状态,并自动选择最优数据库执行操作。结合负载均衡与数据分区策略,实时性能监控与动态调优,确保在分布式数据库环境中实现高性能的数据存取体验。
016-多数据库.jpg

实时流处理:如何应对大规模数据动态变化?

答案: 低代码平台内置分布式流处理引擎(如Apache Kafka、Apache Flink),能够实现对大规模数据流的低延迟处理。通过事件驱动机制与实时计算框架,支持秒级数据聚合与分析,满足高频交易、用户行为分析等实时性要求较高的场景需求。流处理引擎的弹性扩展能力,能够应对数据量突增时的处理性能要求,确保系统的稳定性和可靠性。
017 表单开发-效果图-可展开型表格.png

自动化数据清洗与转换:如何确保数据质量?

答案: 低代码平台通过ETL(Extract Transform Load)工具,实现高效的数据清洗、转换与加载过程。结合规则引擎和AI辅助分析,ETL工具能够自动识别数据异常并进行修复,同时对数据格式进行规范化处理。这一过程减少了人工干预,提高了数据的一致性和准确性,满足复杂业务场景下的数据质量需求。
018图表3.png

如何快速适应业务变化,实现数据结构的灵活性?

答案: 低代码平台支持虚拟字段定义与多维度数据统计配置,满足复杂业务逻辑对数据结构的灵活性需求。开发者可以基于业务模型动态创建虚拟字段,而无需更改数据库底层结构,从而快速适应业务变化。灵活的统计配置支持自定义报表生成,结合内置的数据可视化工具,为企业提供数据洞察与决策支持。
019 表单开发-虚拟字段配置.png

底层组件:如何确保系统高效运行?

答案: 低代码平台提供丰富的底层组件支持,包括事件总线(EventBus)、事件驱动架构(EDA)与数据库方言(Database Dialect)。事件总线支持高效的消息传递与异步处理,EDA架构增强了系统的解耦能力,而数据库方言组件则为多数据库环境中的SQL解析与执行优化提供了支持。这些组件的协同作用,显著提升系统的整体性能和可维护性。
020 _看图王.png

AI融合:如何优化低代码开发体验?

随着人工智能技术的飞速发展,低代码开发正迎来一场革命。AI的融入,不仅让开发变得更智能,还为开发者提供了前所未有的高效工具。那么,AI究竟如何优化低代码开发体验?让我们一探究竟。
021-_看图王.png

智能代码助手:如何提升开发效率?
答案: 基于自然语言处理(NLP)技术,智能代码助手能够理解开发者的需求,并自动生成符合需求的代码。通过深度学习模型优化代码结构,AI在业务逻辑复杂时提供简化方案,确保代码的高效性和规范性。这种技术不仅提高了开发效率,还降低了开发门槛,使更多非专业开发者能够快速上手,轻松应对复杂开发任务。
AI智能故障排查,能否减少系统风险?
答案: AI技术通过实时监控开发和运行过程中的异常行为,能够快速定位代码中的潜在问题。利用异常检测算法,AI识别系统中的不一致或错误,生成详细的诊断报告。此外,基于历史数据和模式识别,AI还能预测可能出现的问题,帮助开发者提前采取措施,减少系统故障的风险,确保系统的稳定性和可靠性。
场景化推荐:如何提升开发决策效率?
答案: 智能推荐系统通过分析项目历史数据和当前开发上下文,为开发者提供个性化的场景化建议。这些建议包括UI组件和业务逻辑模板的选择,以及优化算法的推荐。开发者可以快速找到符合需求的解决方案,提升开发效率和决策精度,避免重复劳动,专注于核心业务逻辑的实现。
开放AI接口:能否简化开发交互?
答案: 智能化的自然语言接口使开发者能够直接与系统进行交互,简化开发过程中的许多环节。例如,开发者可以通过对话生成代码片段、优化业务逻辑或进行故障诊断。这种交互方式降低了技术门槛,使开发过程更加直观和灵活,即使是初学者也能轻松上手。
AI驱动的自动化测试:能否提升代码质量?

答案: 结合人工智能的自动化测试技术,开发过程中的测试环节得到更高效的处理。AI智能生成测试用例,执行多维度的单元测试、接口测试和性能测试,提高测试覆盖面,自动化地发现潜在问题。此外,通过机器学习算法,AI对测试策略进行动态优化,并提供详细的可视化分析,帮助开发者快速识别并修复问题,确保代码的高质量。

自适应学习如何实现持续优化?

答案: 人工智能的自适应学习能力使开发过程中的模型不断优化。通过对开发者行为和历史数据的分析,AI能够实时调整优化策略,并在项目进展中预测未来的需求和挑战。这种自我学习和优化的机制,为开发团队提供了前瞻性支持,确保在快速变化的环境中保持技术适应性,持续提升开发效率和系统性能。

插件生态:如何覆盖多行业场景?

在现代软件开发中,插件生态的构建为低代码平台提供了强大的扩展能力,使其能够灵活适应不同行业和业务场景的需求。
022 图表5.png

实时数据流处理插件如何满足动态业务需求?

答案: 实时数据流处理插件基于Apache Kafka和Apache Flink技术,支持大规模数据流的低延迟处理与实时分析。这种插件能够满足动态业务需求,例如金融交易监控、实时用户行为分析等场景,确保系统能够快速响应数据变化,为企业提供实时决策支持。

AI模型训练与部署插件如何提升开发效率?

答案: AI模型训练与部署插件集成了TensorFlow、PyTorch等主流机器学习框架,支持AI模型的快速开发、训练与部署。这种插件适用于大规模数据处理和实时预测场景,例如智能推荐系统、图像识别等,能够显著提升开发效率和模型性能,助力企业实现智能化转型。

智能图像处理插件如何提升图像分析能力?

答案: 智能图像处理插件支持OCR(光学字符识别)、图像识别与视频分析等功能,利用卷积神经网络(CNN)等先进技术,为图像分类、目标检测等任务提供强大支撑。这种插件广泛应用于安防监控、医疗影像分析等领域,能够有效提高图像处理的准确性和效率。

自然语言处理插件能否提升文本处理能力?
答案: 自然语言处理插件集成了OpenAI GPT等先进的语言模型,支持语义分析、情感分析、多语言翻译等功能。这种插件适用于客服自动化、舆情分析、智能写作等领域,能够显著提升文本处理的智能化水平,帮助企业更好地理解和利用文本数据。

容器化部署插件如何提升系统稳定性?

答案: 容器化部署插件支持Docker和Kubernetes技术,提供高效的资源管理和跨平台部署能力。这种插件能够保障系统的稳定性和可扩展性,适用于云原生应用开发、微服务架构部署等场景,确保应用在不同环境中的稳定运行。

边缘计算插件如何提升物联网场景的实时性?

答案: 边缘计算插件支持物联网场景中的边缘设备数据处理,能够减少数据传输延迟,提升系统的实时性和稳定性。这种插件适用于工业自动化、智能硬件应用等领域,能够有效降低对中心服务器的依赖,提高系统的响应速度。

低代码RPA插件如何实现业务流程自动化?

答案: 低代码RPA插件通过机器人流程自动化(RPA)技术,实现数据录入、报表生成等业务流程的自动化。这种插件能够显著提升操作效率,适用于财务自动化、人力资源管理等领域,减少人工干预,提高业务流程的准确性。

API网关插件如何优化接口性能?

答案: API网关插件集成了API聚合、负载均衡、版本管理等功能,优化接口性能与可靠性。这种插件支持动态扩展与弹性调度,适用于微服务架构中的API管理,能够有效提升系统的整体性能和可维护性。

数据安全与隐私保护插件能否满足合规需求?

答案: 数据安全与隐私保护插件提供了数据加密、访问控制、隐私合规等功能。这种插件能够满足金融、医疗等行业对数据安全和隐私保护的严格要求,确保数据在传输、存储和处理过程中的安全性。

业务流程建模插件如何提升业务透明度?

答案: 业务流程建模插件支持BPMN(业务流程模型与符号)标准,能够帮助开发者快速建模和优化业务流程。这种插件适用于企业级应用开发,能够显著提升业务流程的透明度和可管理性,助力企业实现高效运营。

数据可视化插件如何提升数据洞察力?

答案: 数据可视化插件提供了丰富的图表和仪表板功能,支持数据的直观展示和交互式分析。这种插件适用于数据分析、业务洞察等领域,能够帮助用户快速理解数据背后的业务逻辑,提升数据驱动的决策能力。

开放架构:如何实现开源与性能并重?

在当今的软件开发实践中,开放架构逐渐成为一种重要的技术趋势。它结合了现代开发实践与先进技术架构,构建了一个高性能、灵活且可扩展的开发生态。那么,低代码平台如何通过开放架构实现开源与性能并重?让我们一探究竟。

微服务架构如何实现高并发与灵活扩展?

答案: 微服务架构通过事件驱动架构(EDA)和分布式任务调度器,利用异步通信机制实现服务解耦,显著提升系统的响应效率。在高并发场景下,通过负载均衡和资源优化机制,能够实现任务的高效分发和计算能力的动态扩展。此外,分布式事务控制方案(如Saga模式、TCC模式)确保了跨服务的数据一致性,保障系统在高负载下的稳定性。
023 _看图王.png

  • 事件驱动架构(EDA): 基于事件总线的异步通信机制,实现服务解耦,提升系统的可维护性与响应效率。
  • 任务分发与负载均衡: 集成分布式任务调度器(如Quartz、Celery),支持高并发环境下的资源分配与动态扩展。
  • 数据一致性保障: 采用Saga、TCC等分布式事务控制方案,确保多服务间的数据一致性,适用于高并发场景。

开源框架如何支持推动二次开发与功能扩展?

答案: 开源框架通过开放源码和详细的开发文档,帮助开发者深入理解架构并快速开展二次开发。内置的单元测试框架(如Jest、JUnit)确保了代码质量与功能稳定性。开源社区的协作进一步推动了平台功能的迭代与创新。
024 开源.jpg

  • 开放源码与文档: 提供源码及详细文档,支持开发者进行定制化开发。
  • 内置单元测试工具: 集成Jest、JUnit等框架,确保代码质量与功能可靠性。
  • 开源社区协作: 通过GitHub等平台,与全球开发者合作,持续优化平台功能。

多样化组件库如何快速匹配复杂业务需求?

答案: 预配置的组件库涵盖了金融、零售、医疗等多个行业场景,支持跨技术栈集成,并允许灵活扩展。插件化架构使开发者能够根据需求对组件进行二次开发,满足个性化业务需求。
025 表单设计-组件图.png

  • 全面覆盖业务场景: 提供表单生成器、复杂数据表格、动态图表等组件,满足多样化需求。
  • 跨技术栈支持: 兼容React、Vue、Angular等主流框架,通过接口适配器实现无缝集成。
  • 模块化设计与灵活扩展: 采用插件化架构,支持二次开发与功能定制。

高性能技术支撑如何确保系统高效运行?

答案: 通过内存数据库、容器化部署和列式存储数据库等技术,支持高并发、高吞吐量的业务场景,提升系统性能与数据处理效率。资源优化和动态扩展机制确保系统能够高效运行,满足大规模数据处理需求。
026 图表2 .png

  • 内存级缓存与快速读写: 集成Redis、Memcached等内存数据库,提升数据访问速度,适用于高吞吐量场景。
  • 云原生技术融合: 结合Docker、Kubernetes,支持容器化部署与资源自动扩展,构建高性能分布式系统。
  • 低延迟数据处理: 采用ClickHouse、Apache Druid等列式存储数据库,优化大数据处理效率,减少查询延迟。

    企业功能强化:如何从开发工具到决策支持?

随着企业数字化转型的加速,现代开发环境逐步向更高层次的技术架构演进,形成了从数据管理到业务决策支持的全方位功能模块。这些功能的实现依赖于灵活的架构设计与底层技术支持,显著提升了企业在复杂业务场景中的适应能力和处理效率。那么,低代码平台如何通过强化企业功能,从开发工具升级为决策支持的核心引擎?让我们一探究竟。

数据增删改查(CRUD):如何提升业务效率?

答案: 低代码平台通过可视化操作与动态数据绑定技术,用户无需手写SQL或后端逻辑,即可通过拖拽组件实现数据操作。结合数据绑定技术,确保UI组件与数据源的实时同步,界面即时反映数据变化。在高并发场景下,平台内置的批量操作机制通过优化的数据处理流程,减少前端操作负载,提升系统响应速度与性能。
27-增删改查动图.gif

  • 可视化操作与动态数据绑定: 通过可视化开发工具,用户无需手写SQL或后端逻辑,即可通过拖拽组件实现数据操作。
  • 批量数据处理: 在高并发场景下,平台内置的批量操作机制通过优化的数据处理流程,减少前端操作负载,提升系统响应速度与性能。

图表创建与一键直达:如何提升数据可视化能力?

答案: 低代码平台通过抽象化的图表组件,用户可以选择不同图表类型,并通过事件驱动机制实现图表间的联动与过滤,支持动态调整展示内容。高效渲染引擎采用WebGL与Canvas技术,支持大规模数据的实时可视化,确保图形渲染的高效性与流畅度。
28-快速图表动图 (1)50%.gif

  • 图表类型与动态联动: 通过抽象化的图表组件,用户可以选择不同图表类型,并通过事件驱动机制实现图表间的联动与过滤,支持动态调整展示内容。
  • 高效渲染引擎: 采用WebGL与Canvas技术,支持大规模数据的实时可视化,确保图形渲染的高效性与流畅度。

灵活的业务逻辑配置如何提升系统灵活性?

答案: 低代码平台通过可视化配置工具与数据交互模型,实现组件间的双向数据绑定,确保业务逻辑在UI与数据层间高效传递。内嵌的条件逻辑配置工具支持复杂业务规则的设计。采用事件驱动机制,确保用户操作或系统状态变化触发相应的交互逻辑,提升业务流程的灵活性与响应速度。
29表单开发-默认排序配置.png

  • 逻辑条件配置与双向绑定: 基于响应式编程思想,平台实现组件间的双向数据绑定,确保业务逻辑在UI与数据层间高效传递。
  • 弹窗与事件驱动设计: 采用事件驱动机制,确保用户操作或系统状态变化触发相应的交互逻辑,提升业务流程的灵活性与响应速度。

自定义公式能否支持简化业务规则与数据处理?

答案: 低代码平台提供多种计算公式,覆盖数学运算、逻辑判断、文本处理等场景,支持自定义扩展。内置实时验证功能,快速反馈公式执行效果,降低调试难度。结合公式与自动化工具,平台能够自动执行复杂业务规则,减少人工干预,提升系统执行效率。
030-pc-表单-基本信息.png

  • 计算公式与实时验证: 平台提供多种计算公式,覆盖数学运算、逻辑判断、文本处理等场景,支持自定义扩展。内置实时验证功能,快速反馈公式执行效果,降低调试难度。
  • 自动化规则引擎: 结合公式与自动化工具,平台能够自动执行复杂业务规则,减少人工干预,提升系统执行效率。

虚拟字段与租户权限管理如何提升数据安全性与灵活性?

答案: 低代码平台通过虚拟字段与动态模型扩展,允许开发者根据业务需求灵活定义业务模型,无需修改底层数据库架构,提升系统的适应性与扩展性。采用细粒度权限控制机制,为不同用户和角色分配访问权限,确保数据安全与合规性。多租户架构下,通过数据隔离技术为每个租户提供定制化服务,确保数据独立。
031表单开发-租户权限配置.png

  • 虚拟字段与动态模型扩展: 虚拟字段允许开发者根据业务需求灵活定义业务模型,无需修改底层数据库架构,提升系统的适应性与扩展性。
  • 租户权限与数据隔离: 采用细粒度权限控制机制,为不同用户和角色分配访问权限,确保数据安全与合规性。多租户架构下,通过数据隔离技术为每个租户提供定制化服务,确保数据独立。

低代码的未来,不仅仅是工具,更是趋势。

低代码平台已经从一种工具演变为企业技术发展的实用助手。
无论是通过可视化开发降低技术门槛,还是通过插件生态和核心引擎提升业务灵活性,它都在帮助企业以更快的速度应对不断变化的市场需求。
从小型团队到大型企业,低代码平台正逐步渗透到各个行业场景中,成为开发者和业务人员的共同选择。

相关文章
|
8月前
|
人工智能 数据可视化 数据处理
低代码:如何实现高效开发的技术解读
低代码开发平台正重塑软件开发流程,通过可视化界面和拖拽式组件设计,使开发变得简单高效。它不仅降低了开发门槛,让初学者也能轻松创建复杂应用,还显著提升了团队协作效率和应用质量。核心引擎的优化升级进一步增强了开发灵活性与性能,支持SQL智能优化、模块化扩展、实时渲染等特性。模型驱动开发和自动化代码生成技术确保了应用的一致性和规范性,满足复杂业务需求。此外,AI融合、插件生态及开放架构为开发者提供了强大的技术支持和丰富的功能选择,推动企业实现高效的数字化转型。低代码开发正在引领一个更加高效、创新和包容的未来。
|
10月前
|
人工智能 关系型数据库 数据处理
快速构建,JeeLowCode让你的应用开发速度飞起来#快速开发
低代码平台通过直观的图形化界面和模块化设计,大幅缩短开发时间,降低成本,使企业无需大量技术人员即可快速构建应用。平台支持多种数据库、数据处理与管理,具备高效引擎和丰富的插件生态,帮助企业快速应对市场变化,推动数字化转型。演示地址:http://demo.jeelowcode.com/ 官网地址:http://www.jeelowcode.com
快速构建,JeeLowCode让你的应用开发速度飞起来#快速开发
|
11月前
|
SQL 数据可视化 数据库
多维度解析低代码:从技术架构到插件生态
本文深入解析低代码平台,涵盖技术架构、插件生态及应用价值。通过图形化界面和模块化设计,低代码平台降低开发门槛,提升效率,支持企业快速响应市场变化。重点分析开源低代码平台的优势,如透明架构、兼容性与扩展性、可定制化开发等,探讨其在数据处理、功能模块、插件生态等方面的技术特点,以及未来发展趋势。
|
7月前
|
人工智能 数据可视化 数据库
1个普通人+低代码=10人开发团队? 深度解密低代码的技术真相
低代码平台正引领开发模式的深刻变革。传统开发团队还在争论技术细节时,00后财务专员李婷已通过低代码平台,在72小时内搭建起支撑千万级营收的核心业务系统,全程无需编写任何代码。低代码平台凭借可视化开发、实时渲染、分布式协作和无缝部署等技术优势,将原本耗时耗力的传统开发项目简化为业务人员三天内可独立完成的任务。它不仅提升了开发效率与质量,还重新定义了“开发者”的资格,让更多非专业人员参与软件开发,加速企业数字化转型。
|
4月前
|
人工智能 前端开发 数据可视化
开发者为什么要选择低代码平台?附低代码工具选型与实施指南
本文为开发者详解低代码平台的选择与实施,涵盖选型要点、主流工具推荐及策略指导。首先分析为何选择低代码平台,适合需求多变、时间紧张或预算有限的项目。接着从业务、技术、用户三大需求维度,结合功能灵活性、可扩展性等5大评估点,提供科学选型方法。盘点了织信Informat、OutSystems等十大热门平台,满足不同场景需求。实施阶段强调培训、渐进部署与数据治理,同时提醒避免过度依赖供应商、忽视体验等常见陷阱。助开发者高效低成本达成目标。
|
5月前
|
前端开发
前端使用正则表达式检查是否为十六进制字符串
前端使用正则表达式检查是否为十六进制字符串
104 6
|
12月前
|
数据可视化 安全 数据处理
探索低代码/无代码平台:开发的未来?
低代码/无代码平台正逐渐成为软件开发领域的热门话题,通过可视化界面和拖放组件,使非技术用户也能快速构建应用程序。本文介绍了低代码/无代码平台的概念、优势及挑战,并探讨了其对未来软件开发的影响。流行平台如OutSystems、Microsoft Power Apps和Bubble等提供了快速开发、降低成本和提高生产力的解决方案。尽管存在定制限制、性能问题和安全考量,但这些平台仍将是未来软件开发的重要趋势。
|
12月前
|
机器学习/深度学习 PyTorch 算法框架/工具
Pytorch学习笔记(八):nn.ModuleList和nn.Sequential函数详解
PyTorch中的nn.ModuleList和nn.Sequential函数,包括它们的语法格式、参数解释和具体代码示例,展示了如何使用这些函数来构建和管理神经网络模型。
1783 1
|
安全 Linux 网络安全
【工具使用】几款优秀的SSH连接客户端软件工具推荐FinalShell、Xshell、MobaXterm、OpenSSH、PUTTY、Terminus、mRemoteNG、Terminals等
【工具使用】几款优秀的SSH连接客户端软件工具推荐FinalShell、Xshell、MobaXterm、OpenSSH、PUTTY、Terminus、mRemoteNG、Terminals等
117402 0
|
开发框架 自然语言处理 数据可视化
低代码平台如何实现快速开发应用?
低代码平台如何实现快速开发应用?
286 0