在当今企业与团队多元化协作与管理需求不断增长的背景下,如何实现项目管理协作的高效与透明成为不少组织共同面对的课题。Leangoo 作为一款项目管理协作软件,通过整合项目统计、项目文件、看板、脑图、甘特图以及卡片等多种工具,为用户提供了一整套便于规划、跟踪和协作的解决方案。
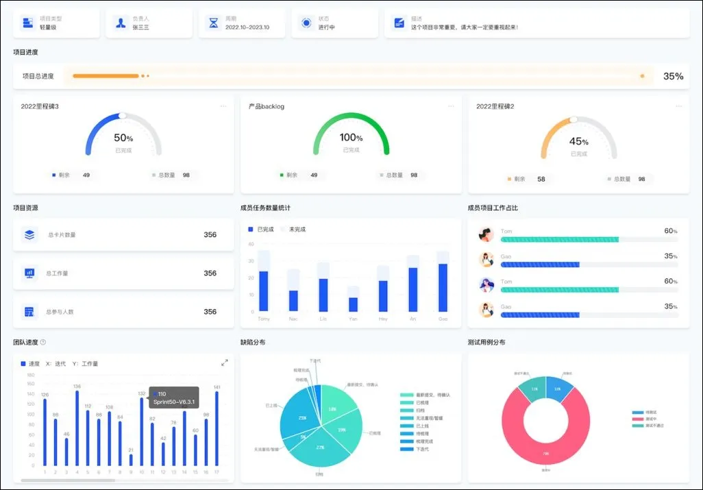
项目统计 —— 数据驱动决策
项目统计功能使团队能够基于关键数据和进展情况实现科学决策。无论是任务完成率的统计,时间节点的监控,还是各阶段资源的配置,Leangoo 都支持用户以数据为依据进行回顾与优化,从而提高项目执行过程中的透明度和协同效率。
项目文件 —— 沉淀知识资产
在项目推进过程中,文件与文档管理往往会影响团队协作效果。Leangoo 提供了集中的项目文件管理模块,用户可以轻松上传、存储并分享各类项目文件。这一功能有助于确保每个团队成员能在需要时快速获取最新资料,并建立起一个标准化的信息共享环境,解决了信息混乱的问题。
看板 —— 实时可视化任务管理与协作
看板功能通过直观的拖拽式界面,将任务分阶段呈现出来,便于团队对工作流程和任务分配有清晰认识。在项目各环节中,无论是敏捷管理还是传统项目流程,看板都能帮助用户一目了然地捕捉任务实时的进展状态,从而实现更高效的跨部门协作。
脑图(思维导图) —— 结构化思维扩展
面对复杂的项目规划与创意思维,在初期构思阶段,脑图功能能够帮助团队快速整理思路、建立知识层级结构。借助该模块,团队不仅可以捕捉散发的灵感,而且能把抽象概念以图形方式具体化,形成更加系统化的项目蓝图。
甘特图 (时间线)—— 可视化项目进展安排
项目中的时间规划和资源安排往往需要细致的跟踪。Leangoo 中的甘特图功能通过时间轴展示任务的起止节点与依赖关系,使项目负责人能直观掌握各阶段的进展与交付期。借助这一工具,团队可以在多任务并行的情况下,更加准确地预测项目风险与调整资源配置。
卡片 —— 任务细节的灵活表达
作为项目管理中常用的信息表达方式,卡片模块为团队提供了灵活编排任务、备注细节的解决方案。无论是任务的分解、责任人的分配还是复杂信息的补充,卡片形式均能满足用户对个性化管理和实时更新的需求,助力团队形成顺畅的信息链。
结语
Leangoo 通过将多种项目管理工具有机整合,致力于为用户提供一个数据驱动、信息透明且操作便捷的平台。借助项目统计、文件管理、看板、脑图、甘特图和卡片等模块,团队可以在一个平台内实现多维度协作,提升整体工作效率。对于追求高效项目管理的组织来说,探索适合自身需求的软件方案,是迈向协同管理和高效执行的重要一步。
通过对 Leangoo 各项功能的客观描述,用户可以依据自身团队实际情况评估这款软件的适用性,进而做出更符合业务需求的决策。