一、概述
名称:阿里云操作系统控制台
定位:面向开发者的云端操作系统管理平台,集成资源监控、服务配置、运维管理等核心功能,助力用户高效管理云上资源。
二、核心功能分析
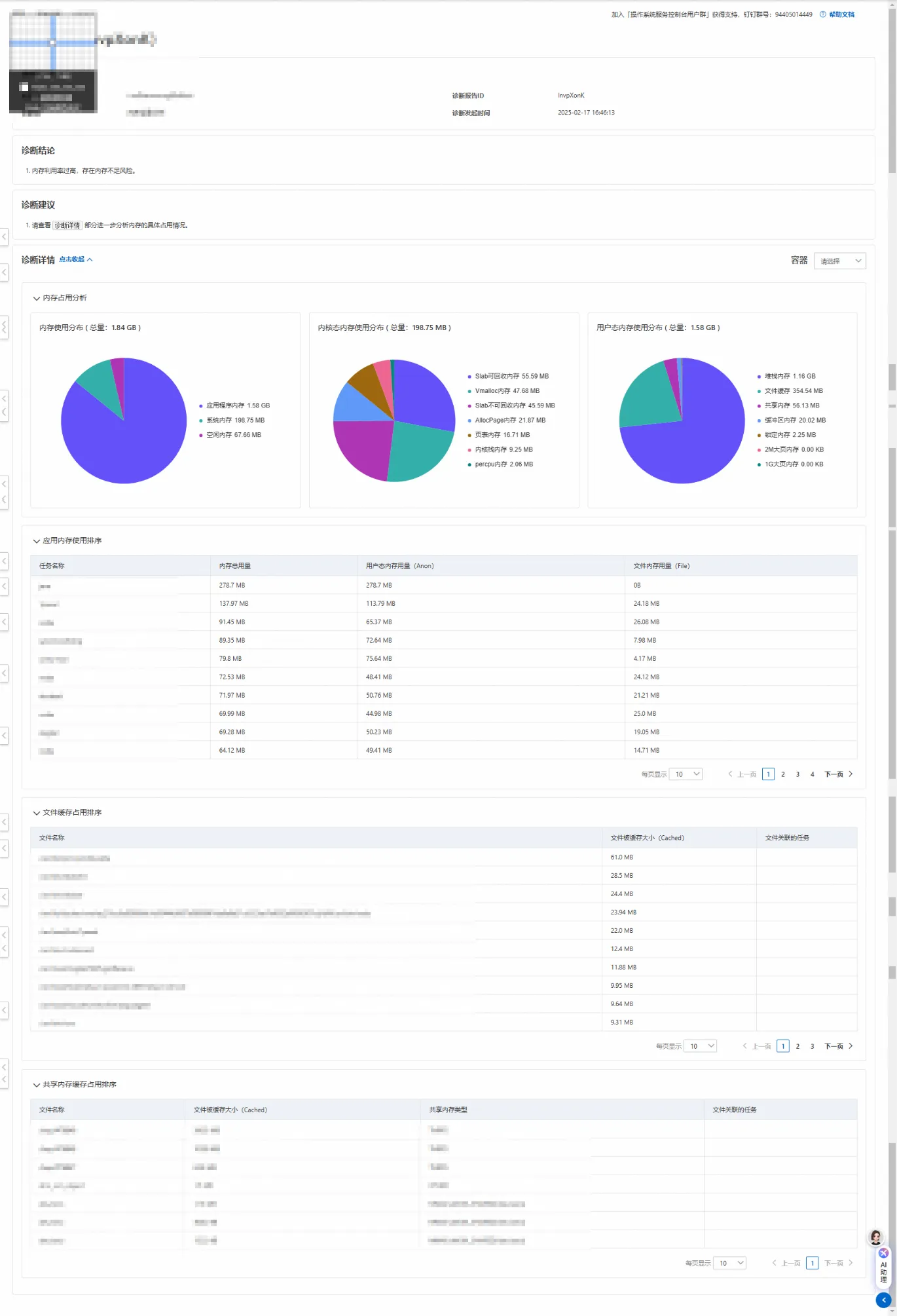
系统诊断
- 针对系统问题进行的诊断功能,涵盖内存、存储、网络、调度等多种诊断类型。
- 提供可视化操作界面,简化诊断操作,降低运维难度。

系统管理
- 展示操作系统控制台中实例的纳管状态及其他相关信息,让用户对服务器的运行状态一目了然。
- 实时监控CPU、内存、磁盘等性能指标,内置告警系统,及时发现解决从而及时采取措施,保障系统的稳定运行。

系统观测
- 通过实时热点分析持续监测操作系统、容器运行环境及应用程序等多个层面的性能指标,从而深入揭示整体性能瓶颈。
- 提供进程热点追踪、热点对比分析等功能,方便运维人员快速且精准的故障定位,也为性能改进提供了热点数据和决策支持。

订阅管理
- 提供安全更新等相关服务的订阅功能,快速响应安全审计要求。对于使用已停止维护的操作系统的企业来说,安全风险是一个巨大的隐患。阿里云针对EOL系统的订阅服务,能够为这些企业提供安全迁移保障、漏洞热修复等服务,确保企业系统的安全性和稳定性。同时,在系统迁移过程中,还能提供专业的迁移指导,帮助企业顺利完成系统迁移,降低迁移风险和成本,使企业能够专注于自身业务的发展,无需过多担忧系统安全和迁移问题。
智能助手OS Copilot
- 自研的Linux操作系统智能助手OS Copilot,具备自然语言问答、辅助命令执行、系统运维调优等功能,加快解决运维问题的速度,极大地提高了工作效率。对于新手来说,在面对复杂的服务器运维工作时,往往会感到无从下手,而OS Copilot 可以像一位经验丰富的导师,通过自然语言问答的方式,为新手提供详细的操作指导,帮助他们快速上手。对于专业人士而言,也能节省大量查找资料和记忆命令的时间。以开发人员部署新的应用环境为例,以往可能需要花费大量时间查阅文档,了解每个步骤的具体命令,而现在借助OS Copilot,只需简单提问,就能快速获得准确的部署步骤和命令,大大缩短了部署时间,提高了开发效率。

三、优势亮点
✅ 一站式管理:批量整合集群或节点云服务器,减少运维人员操作时间成本。
✅ 阿里云生态兼容:与阿里云其他产品无缝协作,提升协同效率。增值服务订阅为用户提供了额外的安全保障和专业化服务。
✅ 界面友好:提供可是化操作界面,系统概览监控面板,降低运维难度。
四、潜在改进点
⚠️ 培训资源补充:对新用户而言,各个功能模块的文档说明介绍较不够详细,可能会对一些功能的使用方法和操作流程感到困惑,需要更详细的说明引导。目前控制台提供的培训资源相对较少,主要以简单的操作指南为主,难以满足用户深入学习的需求。因此,建议提供更多丰富的培训资源,如视频教程、在线文档、案例分享等。
⚠️ 高级功能:如自动化运维,智能化运维的支持等高级功能待补充,功能深度有待拓展。
五、用户场景建议
- 中小企业:免费开通,快速搭建,降低成本。
- 开发者/运维团队:快速集成,提升运维效率。
六、总结
阿里云操作系统控制台作为系统管理工具,凭借其实时监控、智能辅助以及安全保障等优势,为服务器运维工作带来了极大的便利和效率提升,在系统健康监测、诊断分析和智能交互等方面表现出色,能够满足大部分用户在服务器运维中的常见需求。然而,它也存在一些不足之处,如功能深度有待拓展,用户体验细节仍需打磨,培训资源也不够丰富。未来,随着技术的不断发展和用户需求的变化,相信阿里云会持续优化和完善,进一步提升其功能和性能,为用户提供更加全面、高效、便捷的服务器运维服务。