在传统开发模式下,应用构建需要经历需求分析、代码开发、测试部署等多环节,流程繁琐且耗时,往往成为企业技术创新的瓶颈。低代码平台通过模块化和自动化技术重新定义开发流程,使开发者能够在较短时间内实现复杂的应用功能,同时将部分开发职责下沉到业务人员,提高了整体协作效率。
其核心特性如“一键编程”“快速迭代”不仅降低了开发复杂度,还为企业提供了敏捷开发的能力,从而更快速响应市场需求和技术变革。
可视化开发:从抽象到具体的高效实现
低代码平台基于可视化开发技术,通过简化传统编码的方式实现了高效开发。以下是该技术体系的关键组成部分:
组件化设计与构建
基于标准化框架的UI组件库,采用拖拽交互技术实现界面布局和业务逻辑设计。相比传统手动编码方式,组件化设计通过复用性和配置化显著降低开发门槛,同时提高了模块化扩展能力。
实时渲染与动态预览
可视化开发引入实时渲染引擎,通过双向绑定和增量更新技术实现所见即所得的效果,开发者可以动态调整界面元素,并即时验证业务逻辑的准确性。跨平台预览功能进一步优化了应用在不同终端上的适配性和一致性。
分布式协作支持
多人协作开发能力通过分布式版本控制和变更管理系统实现,开发团队能够实时共享任务进展,同时保持代码库的一致性和完整性。这种机制有效降低了传统开发中的合并冲突和重复劳动问题。

无缝部署与事务一致性管理
低代码平台通过集成容器化部署和CI/CD(持续集成/持续交付)工具链,支持一键将应用发布至不同环境。事务一致性管理则通过分布式事务协议(如2PC、Saga模式)确保数据的完整性和一致性,从而保障了应用在高并发场景下的稳定运行。
引擎优化:核心技术全面升级
低代码平台在技术体系中对五大核心引擎(SQL引擎、功能引擎、模板引擎、图表引擎、切面引擎)进行了系统性的优化升级,为高效、灵活的开发模式提供了强有力的技术支撑。
 SQL引擎 
通过引入智能查询优化器,SQL引擎能够动态生成高效的查询执行计划,同时支持数据库分区、查询缓存以及多数据库兼容。优化器结合统计信息与查询重写技术,在复杂查询场景下显著提升执行效率。此外,SQL引擎采用多线程并行查询技术,在高并发、高负载场景中依然能够保持性能稳定,为数据密集型应用提供了可靠保障。
 
 功能引擎 
功能引擎对常见业务功能(如权限管理、审批流程)进行了模块化封装,采用插件化架构实现热插拔扩展。其内核支持动态服务注册与依赖管理,使开发者可以按需加载功能模块,避免了资源浪费并提升了系统灵活性。针对复杂业务需求,功能引擎还支持规则引擎集成与自定义逻辑扩展,从而满足企业在定制化开发中的多样化需求。
 模板引擎 
模板引擎通过动态数据绑定和虚拟DOM技术实现前后端高效解耦,可快速生成标准化的业务模板。其模板编译器能够根据具体业务逻辑优化渲染性能,确保界面呈现与功能逻辑的一致性。此外,模板引擎提供多层次的继承机制,使开发者可以灵活扩展基础模板,满足复杂应用场景的需求。
 图表引擎 
基于WebGL和Canvas技术,图表引擎具备高性能大数据渲染能力,支持动态数据加载和实时交互。其核心架构通过层级缓存和增量渲染技术优化图表绘制效率,能够在大规模数据可视化场景中提供流畅的用户体验。引擎内置多种图表类型及扩展接口,支持企业定制化开发,并通过多维数据交互功能助力企业实现数据驱动的精准决策。
切面引擎 
切面引擎采用面向切面编程(AOP)模式,将日志记录、安全验证、性能监控等横切关注点从业务逻辑中剥离,集中处理,从而提升代码的模块化程度与复用率。其切面织入机制支持运行时动态代理和编译时静态代理两种模式,开发者可根据场景选择合适的方式以优化系统性能。切面引擎的引入显著降低了系统维护成本,同时提升了整体架构的稳定性和可扩展性。
模型驱动——开发流程智能自动化
基于元数据驱动的开发模式,低代码平台通过抽象业务模型,实现了开发流程的高度智能化与自动化。这种方式不仅优化了开发质量与效率,还使得应用开发更加一致和规范,适应复杂业务场景需求。
 
 自动代码生成 
低代码平台通过业务模型自动生成高质量的代码,支持主流编程语言(如Java、Python、Go等)的多语言适配。代码生成过程严格遵循领域驱动设计(DDD)原则和行业标准设计模式,确保代码结构清晰、逻辑严谨,便于后期维护与扩展。此外,代码生成模块可通过动态模板机制,实现特定业务需求的深度定制。
 智能逻辑优化 
内置的智能优化引擎利用静态分析与动态分析技术,对生成代码进行自动优化。该引擎能够识别并消除无效的函数调用、冗余代码段和未使用的变量,同时优化内存管理与逻辑分支结构,从而提升代码执行效率和系统运行性能。在多线程与异步任务场景下,智能逻辑优化还能够自动调整并发策略,进一步提高吞吐量。
 跨平台兼容性 
通过深度集成容器化技术(如Docker、Kubernetes),支持生成代码在多种云环境(如公有云、私有云、混合云)和传统服务器之间的无缝迁移。模型驱动的开发方式通过抽象化技术,屏蔽了底层平台间的技术差异,保障了应用的跨平台兼容性。
 
平台内置的多环境适配器能够根据运行环境的差异,自动优化部署流程并调整资源调度策略,确保应用在不同环境中稳定运行,同时发挥各平台的硬件与软件优势,实现灵活部署与高效利用。
数据处理增强:应对复杂业务需求
低代码平台通过提升数据处理能力,构建了应对复杂业务场景和大规模数据操作的高效机制,全面满足企业在数据驱动决策中的多样化需求。
 跨数据库兼容性 
平台具备高度的数据库兼容能力,支持主流关系型数据库(如MySQL、Oracle)和非关系型数据库(如MongoDB、Redis)的无缝切换。通过智能数据连接器,平台能够动态分析数据库负载状态,自动选择最优数据库执行操作。负载均衡与数据分区策略则通过实时性能监控与动态调优实现,确保在分布式数据库环境中提供一致的高性能数据存取体验。
 实时流处理 
平台内置分布式流处理引擎(集成Apache Kafka、Apache Flink等技术),能够对大规模数据流进行低延迟处理。通过事件驱动机制与实时计算框架,平台支持秒级数据聚合与分析,确保在高频交易、用户行为分析等场景中快速响应业务需求。其引擎架构还支持弹性扩展,应对数据量突增时的处理性能要求。
 自动化数据清洗与转换 
ETL(Extract-Transform-Load)工具能够实现高效的数据清洗、转换与加载过程。ETL工具结合规则引擎和AI辅助分析,能够自动识别数据异常并进行修复,同时对数据格式进行规范化处理。该过程极大减少了人工干预,提高了数据一致性和准确性,满足复杂业务场景下的数据质量需求。
 虚拟字段与灵活统计配置 
通过支持虚拟字段定义与多维度数据统计配置,能够满足复杂业务逻辑对数据结构的灵活性需求。开发者可以基于业务模型动态创建虚拟字段,而无需更改数据库底层结构,从而快速适应业务变化。灵活的统计配置支持自定义报表生成,结合内置的数据可视化工具,为企业提供深度数据洞察与决策支持。
丰富的底层组件支持
包括事件总线(EventBus)、事件驱动架构(EDA)与数据库方言(DatabaseDialect)。事件总线支持高效的消息传递与异步处理,EDA架构增强了系统的解耦能力,而数据库方言组件则为多数据库环境中的SQL解析与执行优化提供了支持。
AI融合:优化开发体验
随着人工智能技术的深入应用,低代码开发的流程得以大幅提升,智能化的代码生成、自动化的优化过程以及精确的故障排查等功能,推动了开发效率和精度的提升,帮助开发者更高效地应对复杂的开发任务。
 智能代码助手 
基于自然语言处理技术,智能代码助手能够理解开发者的需求,自动生成符合需求的高质量代码。AI通过深度学习模型优化代码结构,并在业务逻辑复杂时提供简化方案,确保代码高效且规范。这种技术的应用不仅减少了重复性工作,还能提高开发过程的灵活性和响应速度。
 智能故障排查 
AI通过实时监控开发和运行过程中的异常行为,能够精准地定位代码中的潜在问题。通过异常检测算法,AI可以快速识别系统中的不一致或错误,生成详细的诊断报告,并基于历史数据和模式识别,预测可能出现的问题。这种故障诊断能力显著降低了开发和维护中的时间成本,提高了系统的稳定性和可靠性。
 场景化推荐 
智能推荐系统基于对项目历史数据和当前开发上下文的分析,为开发者提供个性化的场景化建议。这些建议不仅涉及UI组件和业务逻辑模板的选择,还包括优化算法的推荐,帮助开发者快速找到最符合需求的解决方案,提升开发效率和决策精度。
 开放AI接口与智能交互 
智能化的自然语言接口使得开发者能够直接与系统进行交互,简化了开发过程中的许多繁琐环节。例如,开发者可以通过对话生成代码片段、优化业务逻辑或进行故障诊断,极大降低了技术门槛,使得开发过程更加直观和灵活。
 AI驱动的自动化测试 
结合人工智能的自动化测试技术,开发过程中的测试环节能够得到更高效的处理。通过智能生成测试用例,执行多维度的单元测试、接口测试和性能测试,AI不仅提高了测试覆盖面,还能自动化地发现潜在问题。通过机器学习算法,AI对测试策略进行动态优化,并提供详细的可视化分析,帮助开发者迅速识别并修复问题。
 自适应学习与持续优化
人工智能的自适应学习能力使得开发过程中的模型不断优化。通过对开发者行为和历史数据的分析,AI能够实时调整优化策略,并在项目进展中自动预测未来的需求和挑战。这种自我学习和优化的机制,为开发团队提供了前瞻性支持,确保在快速变化的环境中始终保持技术领先。
通过这些AI技术的深度融合,低代码开发不仅在智能化程度上得到提升,也在代码质量保障、开发效率和项目灵活性方面带来了显著的技术进步。这些智能化工具和技术为开发者提供了更强大的支持,推动了整个开发流程的效率提升和复杂性管理。
插件生态:覆盖多行业场景
低代码平台通过构建多样化的插件生态,提供了灵活的扩展能力,能够适应不同行业和业务场景的需求。插件化架构使得平台具备高度的可定制性,能够针对具体应用场景提供针对性的技术支持。
 实时数据流处理插件 
基于Apache Kafka和Apache Flink等流式数据处理框架,该插件能够高效地处理大规模的数据流,支持实时数据分析和决策制定。在高并发场景下,能够保障数据流的低延迟处理,并对实时数据进行复杂的聚合与转化,从而满足动态业务需求。
 AI模型训练与部署插件 
集成了TensorFlow、PyTorch等深度学习框架,使得平台能够直接支持AI模型的快速开发、训练与部署。利用自动化训练流水线,开发者可以在简化操作的基础上进行模型迭代与优化,提升AI模型的应用效率,特别适用于需要大规模数据处理和实时预测的场景。
 智能图像处理插件 
该插件支持OCR、图像识别与视频分析等技术,能够处理大规模的图像数据,并实时生成分析结果。通过卷积神经网络(CNN)和其他计算机视觉算法,该插件在图像分类、目标检测等任务中表现出色,为图像密集型应用提供了强大的技术支撑。
 自然语言处理插件
集成了先进的自然语言处理模型,如OpenAI GPT,支持语义分析、情感分析、多语言翻译等功能。这些功能通过深度学习模型分析和生成语言,能够在处理大规模文本数据时提供高效且准确的结果,广泛应用于客服自动化、舆情分析等领域。
 容器化部署插件 
支持Docker和Kubernetes等容器化技术,实现微服务架构下的应用部署。该插件通过容器化技术提供了高效的资源管理和跨平台部署能力,在分布式环境中能够保障系统的稳定性和可扩展性,同时减少了运维的复杂度。
 边缘计算插件 
在物联网场景中,该插件支持边缘设备数据的实时处理,能够显著减少数据传输的延迟,提高数据处理的响应速度。通过本地数据计算和存储,减少了中心服务器的负担,提升了系统的实时性和稳定性,特别适用于需要快速决策的工业自动化和智能硬件应用。
 低代码RPA插件 
支持自动化业务流程,如数据录入、报表生成等,通过机器人流程自动化(RPA)技术减少人工干预,提高操作效率。通过配置简单的流程逻辑,开发者能够快速实现业务流程的自动化,减少人为错误,提升整体业务运作效率。
 API网关插件 
集成了API聚合、负载均衡、API版本管理等功能,优化了接口的性能和可靠性。通过集中管理API流量,实现跨系统、跨平台的服务调用,并保障API的高可用性和稳定性。该插件支持API的动态扩展和弹性调度,适应不同规模和复杂度的业务需求。
这些插件代表了低代码平台在多个技术领域的应用,涵盖了实时数据处理、人工智能、物联网、自动化流程及云原生架构等关键技术。这些扩展能力使得平台能够根据实际业务需求灵活调整,从而提高技术实施的针对性和效率。
开放架构:开源与性能并重
低代码开发环境通过结合现代开发实践与先进技术架构,构建出一个高性能、灵活且可扩展的开发生态,旨在满足不同业务需求并确保系统的可持续发展。
 1. 微服务架构:高并发与灵活扩展 
采用事件驱动架构(EDA)和分布式任务调度器,通过异步通信机制确保服务解耦并提高响应效率。在高并发环境下,利用负载均衡和资源优化机制,实现任务的高效分发和计算能力的动态扩展。分布式事务控制方案(如Saga模式、TCC模式)能够保障跨服务的数据一致性,确保系统在高负载情况下依然保持稳定。
- 事件驱动架构(EDA):基于事件总线的异步通信机制,保障服务解耦,提升系统的可维护性与响应效率。
- 任务分发与负载均衡:通过集成分布式任务调度器(如Quartz、Celery),支持高并发环境下的高效资源分配与动态计算能力扩展。
- 数据一致性保障:采用分布式事务控制方案(如Saga、TCC),确保多服务间的数据一致性,即使在高并发场景下也能保证稳定性。
开源框架支持:推动二次开发与功能扩展
通过开放源码和详细的开发文档,能够帮助开发者深入理解架构并快速开展二次开发。内置单元测试框架(如Jest、JUnit)有助于验证功能的可靠性与代码质量。在开源社区的协作下,平台功能得以不断迭代与创新。
- 开放源码与文档:源码及相关文档的开放,帮助开发者理解架构并快速进行定制化开发。
- 内置单元测试工具:集成Jest、JUnit等单元测试框架,确保代码质量和功能的稳定性。
- 开源社区协作:通过GitHub等平台,与全球开发者合作,不断优化功能并将创新成果应用到实际项目中。
多样化组件库:快速实现复杂业务需求 
内置的多种预配置组件涵盖了金融、零售、医疗等多个行业场景,支持跨技术栈集成,且可灵活扩展。插件化的架构允许开发者根据具体需求对组件进行二次开发,以实现个性化的业务功能。
- 全面覆盖业务场景:预配置的组件库包括表单生成器、复杂数据表格、动态图表等,满足不同业务领域的需求。
- 跨技术栈支持:支持React、Vue、Angular等主流框架,并通过接口适配器实现跨框架的无缝集成。
- 模块化设计与灵活扩展:组件库采用插件化架构,允许二次开发,满足个性化的业务需求。
高性能支撑 
通过内存数据库、容器化部署和列式存储数据库等技术,支持高并发、高吞吐量的业务场景,提升系统的性能与数据处理效率。资源优化和动态扩展机制确保系统能够高效运行,并满足大规模数据的处理需求。
- 内存级缓存与快速读写:集成Redis、Memcached等内存数据库,通过缓存技术提升数据访问速度,适用于高吞吐量场景。
- 云原生技术融合:结合Docker、Kubernetes等技术,支持容器化部署与资源自动扩展,构建高性能分布式系统。
- 低延迟数据处理:通过ClickHouse、Apache Druid等列式存储数据库优化大数据处理效率,减少查询延迟。
企业功能强化:从开发工具到决策支持
低代码开发环境逐步向更高层次的技术架构进化,逐步形成了从数据管理到业务决策支持的全方位功能模块。在技术层面,这些功能的实现依赖于灵活的架构设计与底层技术的支持,进一步提升了企业在复杂业务场景中的适应能力与处理效率。
数据增删改查(CRUD)
在大多数企业应用中,数据的增删改查(CRUD)是最基础的操作需求。现代低代码平台在实现这些操作时,重点关注效率与灵活性,避免了传统开发中需要编写大量重复代码的情况。
可视化操作与动态数据绑定:通过可视化开发工具,用户无需手写SQL或后端逻辑,即可通过拖拽组件实现数据操作。结合数据绑定技术,可以保证UI组件与数据源的实时同步,确保每次数据修改后界面能即时反映变化。
批量数据处理:在高并发情况下,平台内置的批量操作机制通过后台优化的数据处理流程,避免了过多的前端操作,提升了系统的响应速度与性能。
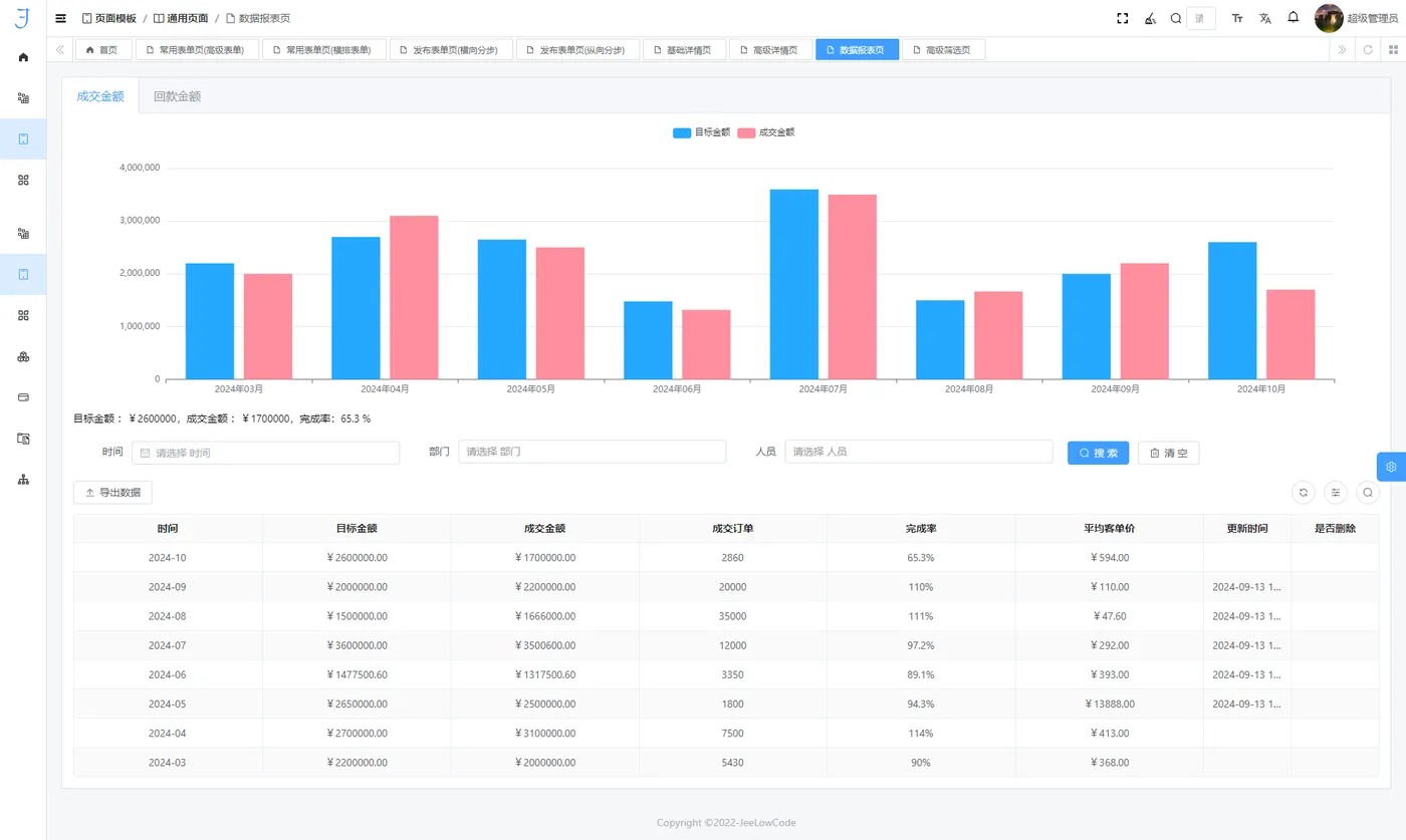
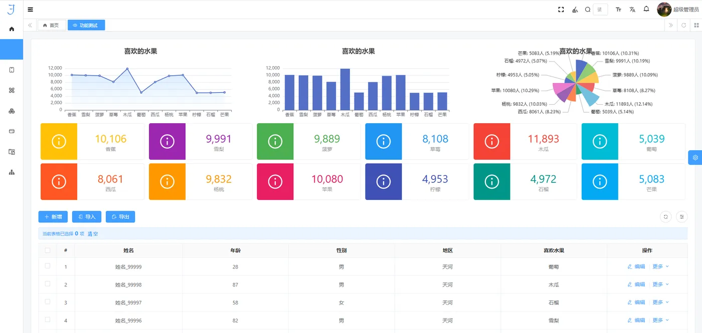
图表创建与一键直达
数据可视化是现代企业分析工具的重要组成部分,尤其在面对海量数据时,如何高效展示与交互成为技术设计的关键。低代码平台提供了基于图表的快速数据呈现功能,依赖以下几种技术:
- 图表类型与动态联动:通过抽象化的图表组件,用户可以选择不同的图表类型,并通过事件驱动的机制实现图表间的联动和过滤功能。此类动态联动不仅能帮助用户深入分析数据关系,还能够根据不同需求动态调整展示的内容。
- 高效渲染引擎:对于大数据量的实时可视化,平台采用了WebGL与Canvas技术,以保证在图形渲染时具有足够的高效性与流畅度。这种设计方式能够在不牺牲渲染速度的情况下,处理较为复杂的数据展示任务。
灵活的业务逻辑配置 低代码平台的灵活性来源于其可视化配置工具与数据交互模型。通过这些工具,开发者可以直接以业务需求为导向,配置并调试复杂的逻辑关系。
- 逻辑条件配置与双向绑定:基于响应式编程思想,平台实现了组件之间的双向数据绑定。这使得业务逻辑得以在UI与数据层之间高效传递。此外,通过内嵌的条件逻辑配置工具,开发者能够轻松设计复杂的业务规则,确保在各种应用场景下能够迅速应对不同需求。
- 弹窗与事件驱动设计:弹窗交互设计作为业务流程的重要环节,采用了事件驱动机制,确保每个用户操作或系统状态变化都能触发相应的交互逻辑。此种机制保证了业务流程的灵活性与响应速度,减少了不必要的等待与处理延迟。
自定义公式支持
公式计算在企业应用中尤为常见,尤其是在业务规则和数据处理的自动化中,能显著提升效率与准确性。平台通过内置公式引擎和调试工具,简化了公式的编写与调试过程:
- 计算公式与实时验证:平台提供的52种计算公式覆盖了数学运算、逻辑判断、文本处理等多种场景,同时开发者可通过公式编辑器进行自定义扩展。内置实时验证功能,能够快速反馈公式的执行效果,降低了调试和错误排查的难度。
- 自动化规则引擎:通过公式与自动化工具的结合,平台能够在不需要人工干预的情况下执行复杂的业务规则。这一机制不仅降低了人工错误的发生率,也提升了整个系统的执行效率。
虚拟字段与租户权限管理
随着业务的不断发展,企业对数据模型的灵活性和安全性提出了更高的要求,低代码平台通过虚拟字段和租户权限管理等功能,满足了企业多维度的数据分析和权限控制需求。
- 虚拟字段与动态模型扩展:虚拟字段允许开发者根据实际业务需求,灵活定义业务模型,而无需修改底层数据库架构。这种设计使得系统具备了更强的适应性和扩展性,能够轻松应对多变的业务需求。
- 租户权限与数据隔离:平台采用细粒度的权限控制机制,为不同的用户和角色分配访问权限,确保数据的安全性与合规性。在多租户架构下,系统能够通过强大的数据隔离技术,为每个租户提供定制化的服务,且各个租户之间的数据不会相互干扰。
结束语
低代码平台已经从一种工具演变为企业技术发展的实用助手。
无论是通过可视化开发降低技术门槛,还是通过插件生态和核心引擎提升业务灵活性,它都在帮助企业以更快的速度应对不断变化的市场需求。
从小型团队到大型企业,低代码平台正逐步渗透到各个行业场景中,成为开发者和业务人员的共同选择。
未来,随着技术的不断完善,低代码将更贴近企业实际需求,为创新与发展注入持续动力。
 
                            