在数字化浪潮席卷全球的今天,低代码平台正逐渐从边缘走向核心,成为企业数字化转型的重要工具。
面对快速变化的市场环境和技术挑战,低代码以其高效、灵活、智能的特点,彻底改变了传统开发模式。那么,展望2025年,低代码技术将如何赋能企业?又有哪些核心功能备受关注?
本文将从低代码发展的必然趋势入手,全面解析其在技术架构、功能设计和企业应用中的无限可能。
趋势1:可视化开发普及——全员参与应用构建
2025年,企业将更依赖低代码平台降低技术门槛,鼓励技术人员与业务人员协作开发,从而提升开发效率和团队协作能力。

1. 拖拽式组件构建
通过丰富的UI组件库和事件驱动架构,开发者可以快速完成界面和逻辑搭建,大幅提升开发效率的同时减少编码工作量。

2. 所见即所得
实时预览功能使开发人员能够即时查看构建效果,减少调试环节,保障开发流程的快速迭代和界面质量的一致性。

3. 多人协作开发
集成化的协作工具支持团队成员同时编辑项目,结合版本控制和任务分配功能,显著提升开发协同性和效率。

4. 快速部署与事务管理
从代码生成到生产部署实现一键化操作,同时通过事务管理机制确保数据操作的一致性与安全性,为企业应用开发提供坚实保障。

趋势2:核心引擎升级——支持高效与灵活开发
低代码平台的五大核心引擎(SQL引擎、功能引擎、模板引擎、图表引擎、切面引擎)正不断升级,成为支持高效与灵活开发的重要技术支柱。

1. SQL引擎智能化优化
动态生成高效SQL查询,并通过查询优化器智能调整执行计划,支持数据库分区、查询缓存及多数据库兼容,保障高负载场景下的性能稳定。

2. 功能引擎模块化扩展
预封装业务功能模块如权限管理、审批流程等,结合插件化设计,支持热插拔扩展,为企业灵活适配多样化业务需求提供基础。

3. 模板引擎一致性构建
以动态数据绑定实现前后端无缝连接,支持快速生成标准化业务应用模板,确保界面与功能模块的高度一致性与开发便捷性。

4. 图表引擎高效可视化
基于WebGL等技术实现大数据集实时渲染,支持多种图表类型,为企业提供直观的数据展示和决策支持。

5. 切面引擎灵活扩展
通过面向切面编程(AOP)集中处理日志、安全检查等横切关注点,提升代码复用率,优化系统维护与稳定性。

趋势3:模型驱动更加成熟——自动化提升效率
模型驱动开发(MDD)正在成为低代码平台的核心趋势,通过元数据驱动的开发模式,实现更高效、更智能、更一致的开发流程。

1. 自动代码生成
基于业务模型,平台能够直接生成多语言支持的高质量代码(如Java、Python、Go等)。生成的代码遵循设计模式和编码规范,不仅提升了开发效率,还确保了代码的可维护性与扩展性。

2. 智能逻辑优化
内置优化引擎自动检测和移除代码中的冗余部分,例如无效的函数调用或未使用的变量,从而提升代码的执行效率,同时确保轻量化的程序结构。

3. 跨平台兼容性
通过支持多种技术栈和容器化技术(如Docker、Kubernetes),模型驱动开发生成的代码能够在不同的云环境和传统服务器间无缝迁移,确保企业在多平台运行中的灵活性与稳定性。

趋势4:数据处理增强:应对复杂业务需求
低代码平台正通过增强的数据处理能力,应对日益复杂的业务需求和大规模数据操作。通过智能数据管理与流处理技术,平台可以有效提升数据处理效率与精准度:
1. 跨数据库兼容性
平台支持关系型(如MySQL、Oracle)与非关系型数据库(如MongoDB、Redis)的无缝切换,通过智能数据连接器自动选择最佳数据库,优化负载均衡与数据分区,确保高效的数据存取与稳定性。

2. 实时流处理
内置的分布式流处理引擎(如Apache Kafka、Apache Flink)可对大数据流进行实时处理,帮助企业快速响应并实时分析数据,满足业务对即时决策的需求。
3. 自动化数据清洗与转换
通过内置的ETL工具,低代码平台可自动化完成数据清洗、转换和加载操作,减少人工干预并提高数据处理的效率与准确性。
4. 虚拟字段与灵活统计配置
平台支持虚拟字段的定义及多维度数据统计,帮助企业满足复杂的业务场景和定制化报表需求,提供更强大的数据分析能力。

5. 丰富的底层组件支持
低代码平台内置多种底层组件,如事件总线(EventBus)、事件驱动架构(EDA)、数据库方言(DatabaseDialect)等,进一步增强平台的灵活性与可扩展性。

趋势5:AI深度融合:人工智能优化开发体验
通过自动化生成代码、智能优化和故障排查,AI让低代码平台的开发变得更加高效和精确:

- 智能代码助手:AI能理解开发者的指令,自动生成代码,还能优化业务逻辑,帮助开发者更快完成任务。
- 智能故障排查:AI会实时监控代码运行,自动发现问题并提供解决方案,帮助开发者节省调试时间,保持系统稳定。
- 场景化推荐:AI分析历史数据和当前需求,智能推荐合适的模块和设计方案,减少开发者的决策时间,让开发更高效。
- 开放AI接口:低代码平台支持与主流AI工具(如ChatGPT、OpenAI)连接,开发者可以通过自然语言与平台互动,进行代码生成和问题诊断,进一步提升开发体验。
趋势6:插件生态更加丰富:覆盖多行业场景
低代码平台通过构建丰富的插件生态,满足多行业、多业务场景的需求,提供了灵活的扩展能力,助力企业更高效地实现个性化功能:

- 业务增强插件:如支付集成、动态表单生成、报表输出等,帮助企业快速实现复杂业务功能,适用于大多数低代码平台。
- 管理工具插件:如权限管理、License跟踪等,增强了企业系统管理的便利性,尤其适合需要权限控制和多角色管理的平台。
- 大数据与AI插件:集成智能算法和数据分析工具,支持数据驱动决策,适用于处理大数据和AI应用的低代码平台。
- CRM集成插件:支持与主流CRM系统(如Salesforce、HubSpot)集成,帮助企业快速连接客户关系管理系统。
- 自动化工作流插件:提供任务自动化和审批流程管理,广泛适用于提升业务流程效率的平台。
趋势7:架构更开放——开源与性能齐头并进
低代码平台的技术架构结合现代开发实践,提供了强大的性能支持和灵活的扩展能力:
微服务架构:
采用事件驱动架构(EDA)与任务分发机制,提升系统高可用性与可扩展性,快速响应高并发请求,并保持多服务间的数据一致性。

开源框架支持:
提供完整源码并内置单元测试工具,支持开发者在平台上进行二次开发,同时借助开源社区不断提升系统功能。

多样化组件库:
平台提供丰富的业务组件,涵盖表单、数据表格、图表等常见场景,帮助开发者轻松实现复杂业务需求。

趋势8:企业功能更强化——赋能运营与决策
低代码平台为企业提供了多种高级功能,满足复杂的业务需求:
数据增删改查
增删改查(CRUD)功能操作均支持通过拖拽和可视化界面完成,无需复杂的代码编写。

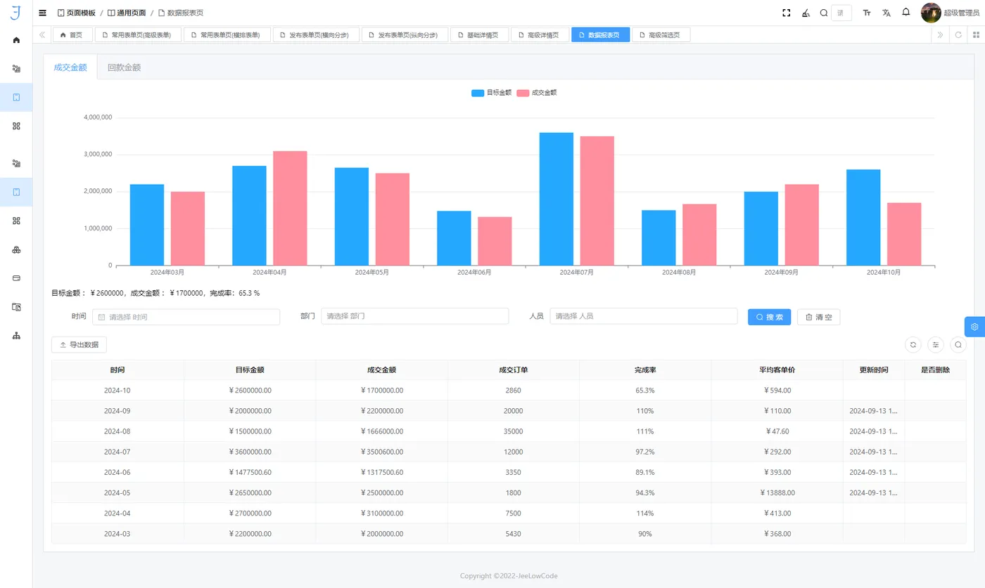
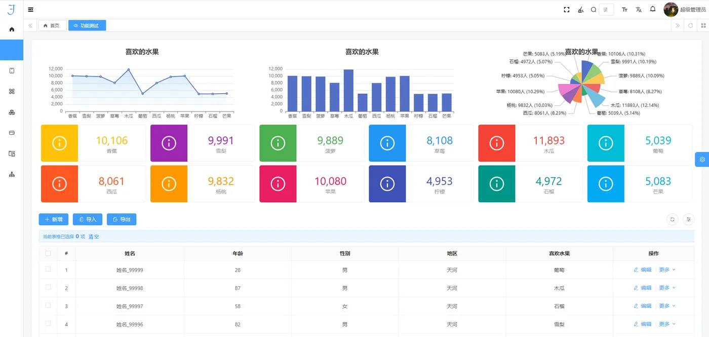
图表创建一键直达
用户可快速生成数据图表,仅需简单配置即可展现数据趋势和分析结果:

平台内置多种图表类型,如折线图、柱状图、饼图等,支持联动分析和动态过滤,结合 WebGL 和 Canvas 技术,实现高效渲染与流畅交互。
变量绑定、计算公式、逻辑条件与弹窗设计
平台提供多功能模块,帮助快速实现复杂业务逻辑:

- 变量绑定:支持跨组件数据共享和双向绑定机制,实现动态数据驱动的用户界面。
- 条件逻辑:支持可视化配置条件触发规则,并内嵌调试工具以便快速验证逻辑。
- 弹窗设计:内置弹窗模板与自定义事件绑定,适配多种交互场景。
自定义公式支持:52 种计算公式
平台内置了52种常用计算公式,涵盖数学、逻辑、文本操作等,用户可以根据实际业务需求进行灵活配置。

虚拟字段、统计配置与租户权限
提供多种额外功能,如虚拟字段定义、灵活的统计配置和租户权限管理等,以满足企业在多场景、多用户环境下的复杂业务需求。

2025,低代码再创高峰
低代码平台在2025年将不仅是开发工具,更是企业数字化生态的重要组成部分。

随着技术的持续演进,人工智能与低代码的深度融合、云原生架构的普及,将让低代码的无限可能逐步成为现实,为企业带来更高的效率、更低的成本和更快的创新能力。