原来的文章介绍了InfluxDB、Telegraf、Grafana的安装和使用方法,这篇文章,介绍下如何利用这些开源工具搭建性能测试监控平台。。。
前言
性能测试工具jmeter自带的监视器对性能测试结果的实时展示,在Windows系统下的GUI模式运行,渲染和效果不是太好,在linux环境下又无法实时可视化。
因此如果有一个性能测试结果实时展示的页面,可以提高我们对系统性能表现的掌握程度,另一方面也提高了我们的测试效率。
InfluxDB+Telegraf+Grafana+Jmeter的框集成,就很好的解决了这些问题。网上关于这些开源组建的介绍已经很多了,目前我所在的性能团队内部就使用的该套框架。
这篇博客,就介绍下如何集成这些开源工具,搭建属于自己的性能测试监控平台。。。
一、安装环境
| 组件名称 | 版本说明 |
| 服务器 | Centos7.4 64位 |
| jmeter | 3.2 |
| JDK | 1.8 |
| InfluxDB | 1.0.2 |
| Grafana | 5.3.2 |
二、jmeter和JDK安装
linux环境下,jmeter和JDK的安装,请看这里:linux环境运行jmeter并生成报告
三、InfluxDB安装
linux环境下,安装influxdb,请看这里:时序数据库InfluxDB:简介及安装
安装后,新建数据库,命令如下:
# 新建一个名为zwgdb的数据库create database zwgdb# 创建数据保存策略,这里数据保存时间为7天,默认采用此策略保留数据create retention policy "zwgdb_7d" on "zwgdb" duration 7d replication 1 default# 查看数据库数据保存策略show retention policies on zwgdb
四、Grafana安装
linux环境下,安装grafana,请看这里:可视化工具Grafana:简介及安装
PS:安装后,可根据使用目的和使用者类型,进行分组,为了使每个成员使用平台进行监控时操作互相独立,又可以互相查看对方的数据,可以在influxdb中新建多个数据库。
在grafana中为每个成员创建各自的登录账号,如下:
然后,为每个成员添加数据源,如下:
PS:如何添加数据源,请看前面的关于Grafana的安装使用的博客。
五、测试实践
1.启动jmeter,新建测试脚本
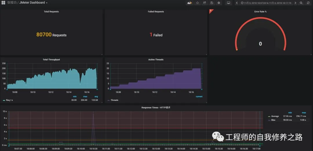
2、运行脚本,实时监控测试结果
PS:导入的模板只具有普适性,具体需要展示哪些信息,如何显示,还需要自己去调整!
Tips:后续会更新在此平台中集成nmon和Prometheus的更多内容。。。
发现有时候文章,里面的跳转链接会失效,真的是让人很惆怅。
如果各位童鞋发现无法跳转的话,也可以去看我的博客,会同步更新的。
我的博客地址:http://www.cnblogs.com/imyalost/,就酱。。。




