一图胜千言 - 查看态势感知日志分析内置9大报表

本文涉及的产品
对象存储 OSS,标准 - 本地冗余存储 20GB 3个月
对象存储 OSS,标准 - 同城冗余存储 20GB 3个月
对象存储OSS,敏感数据保护2.0 200GB 1年
简介: 本篇介绍如何使用态势感知数据分析的内置报表功能: - 告警中心 - 漏洞中心 - 基线中心 - 登录中心 - 进程中心 - 网络连接中心 - DNS访问中心 - Web访问中心 - 主机对外Http 网络会话中心

背景

目前,阿里云态势感知与日志服务打通,对外开放平台依赖或者产生的日志,包括网络、主机、安全三大类共14种子类日志。提供近实时的日志自动采集存储、并提供基于日志服务的查询分析、报表报警、下游计算对接与投递的能力。
image

本文介绍如何在态势感知控制台使用日志分析的内置报表功能。

日志报表 页面内嵌了日志服务的 仪表盘 页面。该页面为您展示您的默认仪表盘,您可以在当前页面通过修改时间范围、添加过滤条件等操作,查看多种筛选条件下的仪表盘数据。

查看报表

  1. 登录态势感知控制台,在左侧导航栏中选择 日志分析 ,进入 日志分析 页面。
  2. 选择您需要查看的日志类型,确认右侧的 状态 为开启。
  3. 单击 日志报表

图 1. 查看报表
image

为网站开通态势感知的日志分析功能后,日志服务为您自动创建9个默认的仪报表,关于默认仪表盘的更多信息,请查看默认仪表盘

类别 仪表盘 报表作用
安全 告警中心 提供安全告警相关的全局视图,包括新增/处理的趋势、分布与状态等。
安全 漏洞中心 提供漏洞相关的全局视图,包括漏洞分布、新增/严重/修复的趋势、状态等。
安全 基线中心 提供基线检查相关的全局视图,包括检查问题分布、新增/处理的趋势、状态等。
主机 登录中心 提供云主机上被登录的全局视图,包括登录源和目标地址地理分布、趋势、登录端口和类型分布等。
主机 进程中心 提供云主机上进程启动相关的全局视图,包括进程启动趋势、分布,进程类型以及特定bash、java程序的启动分布等。
主机 网络连接中心 提供云主机上网络链接变化的全局视图,包括连接趋势、分布,链接目标以及接入的分布与趋势等。
网络 DNS访问中心 提供云主机上的DNS查询的全局视图,包括外网查询成功率、本地以及外网DNS查询的分布、趋势等。
网络 Web访问中心 提供主机对外Http以及基于主机的Web服务被访问的全局视图,请求成功率、访问趋势与有效率、被访问域名的分布、以及其他相关分布等。
网络 网络会话中心 提供云资产相关网络会话的全局视图,包括连接趋势、分布,链接目标以及接入的分布与趋势等。

图 2. 默认仪表盘
image

除了查看报表之外,您还可以进行以下操作:

  • 选择[时间范围]
  • 添加或编辑[过滤条件]
  • 查看[图表]

时间选择器

仪表盘页面的所有图表都是基于不同时间段的数据统计结果,例如网络连接中心连接事件的默认时间范围为1小时,相关设备为当天。如您想要设置当前页面的所有图表均按照同样的时间范围显示,可以设置 时间选择器

  1. 单击 请选择
  2. 在弹出的设置框中选择您的设置。您可以选择相对时间、整点时间或设置自定义时间。

说明

  • 修改时间范围后,所有图表的时间都会改成这个时间范围。
  • 时间选择器仅在当前页面提供临时的图表查看方式,系统不保存该设置。您下次查看报表时,系统仍会为您展示默认的时间范围。

图 3. 设置时间范围
image

过滤条件

当您选择网站并单击 日志报表 ,进入仪表盘页面后,系统会自动显示并列出相关类别的所有报表。

您可以通过设置 过滤条件 修改报表的数据展示范围。

  • 添加更多过滤条件

您可以设置 keyvalue ,进一步对报表数据进行筛选。多个过滤条件之间为AND关系。

例如查看通过Windows远程桌面登录的总体情况:

图 4. 添加过滤条件
image

说明 字段warn_type是登录日志的字段,表示登录的方式,关于更详细的完整字段列表和信息,可以参考态势感知日志字段。 |

图表类型

报表展示区域按照预定义的布局展示多个报表,包括如下几个类型,更多图表类型请参考图表说明

图表类型 说明
数字/比较数 表示一些重要指标,如新产生漏洞数、累计登录数等,一般也会有一个与昨日比较的值。
线/面积图 表示一些重要指标特定时间单元内的趋势图,如新增告警趋势、网络连接趋势等。
地图 表示一些云资产或者网络连接访问的源/目标的地理分布,如资产设备分布、登录源分布,网络连接源地理分布等。
饼图/环图 表示一些信息的分布,例如被新增漏洞前10、登录方式分布等。
表格 展示特定维度下前N名的详细信息,一般分多个列。

默认仪表盘

安全:告警中心

提供安全告警相关的全局视图,包括新增/处理的趋势、分布与状态等。

图表 类型 默认时间范围 描述 样例
相关客户端 单值比较 今日(整点)/环比昨日 发生安全告警问题的独立主机设备的个数,以及与昨日全天比的一个百分比增加减少状况。 10个 增加10%
新增告警 单值比较 今日(整点)/环比昨日 新增安全告警事件数,以及与昨日全天比的一个百分比增加减少状况。 10个 增加10%
处理告警 单值比较 今日(整点)/环比昨日 处理安全告警事件数,以及与昨日全天比的一个百分比增加减少状况。 10个 增加10%
高优先级告警 单值比较 今日(整点)/环比昨日 发生的严重的安全告警事件的个数,以及与昨日全天比的一个百分比增加减少状况。 10个 增加10%
告警操作趋势 流图 今日(整点) 每小时的各种告警操作(新增、处理等)的趋势图,单位为个。 -
告警级别趋势 流图 今日(整点) 每小时的各种告警级别(验证、可疑、提醒等)的趋势图,单位为个。 -
告警状态趋势 流图 今日(整点) 每小时的各种告警状态(未修复、已修复)的趋势图,单位为个。 -
告警操作方式分布 环图 今日(整点) 各种告警操作(新增、处理等)的分布。 -
告警级别分布 环图 今日(整点) 各种告警级别(验证、可疑、提醒等)的分布。 -
告警状态分布 环图 今日(整点) 各种告警最新状态(未修复、已修复、修复失败等)的分布,注意:如果一台机器的一个告警有多个状态变化,取最新的状态归类。 -
新增告警Top10 环图 今日(整点) 在各个设备上新增最多的10个告警。 -
处理告警Top10 环图 今日(整点) 在各个设备上处理最多的10个告警。 -
告警事件客户端Top20 表格 今日(整点) 前20个存在告警事件的设备,包括客户端、告警事件数、新增/处理、严重可疑级别数、种类等 -

安全:漏洞中心

提供漏洞相关的全局视图,包括漏洞分布、新增/严重/修复的趋势、状态等。

图表 类型 默认时间范围 描述 样例
相关客户端 单值比较 今日(整点)/环比昨日 发生漏洞问题的独立主机设备的个数,以及与昨日全天比的一个百分比增加减少状况。 10个 增加10%
新增漏洞 单值比较 今日(整点)/环比昨日 新增安全漏洞事件数,以及与昨日全天比的一个百分比增加减少状况。 10个 增加10%
验证漏洞 单值比较 今日(整点)/环比昨日 验证安全漏洞事件数,以及与昨日全天比的一个百分比增加减少状况。 10个 增加10%
修复漏洞 单值比较 今日(整点)/环比昨日 修复安全漏洞事件数,以及与昨日全天比的一个百分比增加减少状况。 10个 增加10%
漏洞操作趋势 流图 今日(整点) 每小时的各种漏洞操作(新增、验证等)的趋势图,单位为个。 -
漏洞类型趋势 流图 今日(整点) 每小时的各种漏洞类型(windows漏洞、Linux漏洞、Web漏洞等)的趋势图,单位为个。 -
漏洞状态趋势 流图 今日(整点) 每小时的各种漏洞状态(未修复、已修复)的趋势图,单位为个。 -
漏洞操作方式分布 环图 今日(整点) 各种漏洞操作(新增、验证等)的分布。 -
漏洞类型分布 环图 今日(整点) 各种漏洞级别(windows漏洞、Linux漏洞、Web漏洞等)的分布。 -
漏洞状态分布 环图 今日(整点) 各种漏洞最新状态(未修复、已修复、修复失败等)的分布,注意:如果一台机器的一个漏洞有多个状态变化,取最新的状态归类。 -
新增漏洞Top10 环图 今日(整点) 在各个设备上新增最多的10个漏洞。 -
验证漏洞Top10 环图 今日(整点) 在各个设备上验证最多的10个漏洞。 -
修复漏洞Top10 环图 今日(整点) 在各个设备上修复最多的10个漏洞。 -
漏洞事件客户端Top20 表格 今日(整点) 前20个发生漏洞事件的设备,包括客户端、漏洞事件数、新增/验证/修复数、各种类别数等 -

安全:基线中心

提供基线检查相关的全局视图,包括检查问题分布、新增/处理的趋势、状态等。

图表 类型 默认时间范围 描述 样例
相关客户端 单值比较 今日(整点)/环比昨日 发生基线问题的独立主机设备的个数,以及与昨日全天比的一个百分比增加减少状况。 10个 增加10%
新增基线 单值比较 今日(整点)/环比昨日 新增基线事件数,以及与昨日全天比的一个百分比增加减少状况。 10个 增加10%
验证基线 单值比较 今日(整点)/环比昨日 验证基线事件数,以及与昨日全天比的一个百分比增加减少状况。 10个 增加10%
高优先级基线 单值比较 今日(整点)/环比昨日 发生的高优先级的基线事件的个数,以及与昨日全天比的一个百分比增加减少状况。 10个 增加10%
基线操作趋势 流图 今日(整点) 每小时的各种基线操作(新增、验证等)的趋势图,单位为个。 -
基线子类型趋势 流图 今日(整点) 每小时的各种基线子类型(系统账户安全、注册表等)的趋势图,单位为个。 -
基线状态趋势 流图 今日(整点) 每小时的各种基线状态(未修复、已修复)的趋势图,单位为个。 -
基线操作方式分布 环图 今日(整点) 各种基线操作(新增、验证等)的分布。 -
基线子类型分布 环图 今日(整点) 各种基线子类型(系统账户安全、注册表等)的分布。 -
基线状态分布 环图 今日(整点) 各种基线最新状态(未修复、已修复、修复失败等)的分布,注意:如果一台机器的一个基线有多个状态变化,取最新的状态归类。 -
新增基线Top10 环图 今日(整点) 在各个设备上新增最多的10个基线。 -
验证基线Top10 环图 今日(整点) 在各个设备上验证最多的10个基线。 -
基线事件客户端Top20 表格 今日(整点) 前20个存在基线事件的设备,包括客户端、基线事件数、新增/处理、高中优先级数等 -

主机:登录中心

提供云主机上被登录的全局视图,包括登录源和目标地址地理分布、趋势、登录端口和类型分布等。

图表 类型 默认时间范围 描述 样例
登录次数 单值比较 1小时/环比昨日 总的登录总数,以及与昨日同时段比的一个百分比增加减少状况。 10个 增加10%
被登录设备数 单值比较 今日(整点)/环比昨日 被登录的独立主机设备的个数,以及与昨日全天比的一个百分比增加减少状况。 10个 增加10%
独立登录源IP 单值比较 今日(整点)/环比昨日 登录设备的独立源个数,以及与昨日全天比的一个百分比增加减少状况。 10个 增加10%
独立登录用户名 单值比较 今日(整点)/环比昨日 登录设备的独立用户名的个数,以及与昨日全天比的一个百分比增加减少状况。 10个 增加10%
终端登录监控趋势 柱状图与线图 今日(整点) 每小时的发生登录事件的设备以及登录次数的趋势图 -
登录方式趋势 流图 今日(整点) 每小时的登录方式(RDP、SSH等)的趋势图,单位为次/每小时。 -
登录方式分布 饼图 今日(整点) 登录方式(RDP、SSH等)的趋势图的分布 -
设备分布 地图(全球) 今日(整点) 发生登录事件有外网地址的设备数的地理分布 -
登录来源分布 地图(全球) 今日(整点) 发生有外网地址的设备上登录来源的登录数地理分布 -
独立登录源分布 地图(全球) 今日(整点) 发生有外网地址的设备上独立登录来源数的地理分布 -
登录最多的10个用户 饼图 今日(整点) 登录次数最多的10个用户名 -
登录最多的10个端口 饼图 今日(整点) 登录次数最多的10个目标端口 -
激活用户列表 表格 今日(整点) 在设备上可用的前30个账户 -
登录机器最多30个用户和来源 表格 今日(整点) 登录机器最多30个用户和来源,包括来源网络、登录IP、用户名、登录方式、登录的独立设备数以及次数等 -

主机:进程中心

提供云主机上进程启动相关的全局视图,包括进程启动趋势、分布,进程类型以及特定bash、java程序的启动分布等。
| 图表 | 类型 | 默认时间范围 | 描述 | 样例 |
| --- | --- | --- | --- | --- |
| 进程启动次数 | 单值比较 | 1小时/环比昨日 | 进程启动事件总数,以及与昨日同时段比的一个百分比增加减少状况。 | 10个 增加10% |
| 相关设备数 | 单值比较 | 今日(整点)/环比昨日 | 发生进程启动事件的独立主机设备的个数,以及与昨日全天比的一个百分比增加减少状况。 | 10个 增加10% |
| 独立启动进程名数 | 单值比较 | 今日(整点)/环比昨日 | 启动的独立进程名的个数,以及与昨日全天比的一个百分比增加减少状况。 | 10个 增加10% |
| 终端设备数 | 柱状图与线图 | 今日(整点) | 每小时的发生进程启动的设备以及独立进程名个数的趋势图,单位为个/小时。 | - |
| 进程启动趋势 | 线图 | 今日(整点) | 每小时的每台设备平均启动进程数,单位为个/小时。 | - |
| 外网设备分布 | 地图(全球) | 今日(整点) | 发生进程启动的有外网地址的设备数的地理分布。 | - |
| 外网设备上进程启动次数分布 | 地图(全球) | 今日(整点) | 发生有外网地址的设备上进程事件数的地理分布 | - |
| 启动次数最多的20个进程 | 表格 | 今日(整点) | 启动次数最多的20个进程,包括进程名、进程路径、启动次数等 | - |
| 触发Bash最多的前20个进程 | 表格 | 今日(整点) | 触发Bash最多的前20个进程,包括父进程名、触发总数等 | - |
| 启动次数最多的前30个Java文件 | 表格 | 今日(整点) | 启动次数最多的前30个Java文件,包括Jar文件名和路径、启动次数等| - |
| 启动进程最多的前30个客户端 | 表格 | 今日(整点) | 启动进程最多的前30个客户端,包括客户端、总的启动次数、这个客户端上启动次数最多的命令行、对应进程名/次数和占比等 | - |

主机:网络连接中心

提供云主机上网络链接变化的全局视图,包括连接趋势、分布,链接目标以及接入的分布与趋势等。

图表 类型 默认时间范围 描述 样例
连接事件 单值比较 1小时/环比昨日 设备上网络连接的变化事件总数,以及与昨日同时段比的一个百分比增加减少状况。 10个 增加10%
相关设备 单值比较 今日(整点)/环比昨日 发生连接变化事件的独立主机设备的个数,以及与昨日全天比的一个百分比增加减少状况。 10个 增加10%
独立进程 单值比较 今日(整点)/环比昨日 发生网络连接的变化事件独立进程名数,以及与昨日全天比的一个百分比增加减少状况。 10个 增加10%
独立源IP 单值比较 今日(整点)/环比昨日 发生网络连接的变化事件的独立连接源IP的个数,以及与昨日全天比的一个百分比增加减少状况。 10个 增加10%
独立目标IP 单值比较 今日(整点)/环比昨日 发生网络连接的变化事件的独立连接目标IP的个数,以及与昨日全天比的一个百分比增加减少状况。 10个 增加10%
网络连接趋势 双线图 今日(整点) 每小时发生网络连接的设备数以及事件数的趋势图,单位为个/每小时。 -
连接类型趋势 双线图 今日(整点) 每小时发生网络连接变化事件的连接类型(对外、接收)分布的趋势图,单位为个/每小时。 -
连接类型分布 饼图 今日(整点) 网络连接变化事件的连接类型(对外、接收)的分布 -
协议类型分布 饼图 今日(整点) 网络连接变化事件的连接协议(tcp、udp等)的分布 -
外网设备分布 地图(全球) 今日(整点) 发生网络连接变化事件的设备数的地理分布。 -
外网设备事件分布 地图(全球) 今日(整点) 发生有外网地址的设备上网络连接变化事件数的地理分布。 -
对外连接目标分布 地图(全球) 今日(整点) 网络连接变化事件的对外连接的目标的地理分布。 -
接收连接源分布 地图(全球) 今日(整点) 网络连接变化事件的接收连接的源目标的地理分布。 -
对外连接最多的30个设备 表格 今日(整点) 发生对外连接类型的网络连接变化事件最多的30个设备,包括设备、对外连接事件数、独立的连接目标数、以及样例 -
接收连接最多的30个设备 表格 今日(整点) 发生接收连接类型的网络连接变化事件最多的30个设备,包括设备、侦听IP、接收连接事件数、侦听端口数,以及样例 -
对外连接目标最多的30个设备 表格 今日(整点) 发生对外连接类型的网络连接变化事件中目标最多的30个设备,包括设备、对外连接事件数、独立的连接目标数、以及样例 -
接收连接最多的30个侦听端口 表格 今日(整点) 发生接收连接类型的网络连接变化事件中最多的30个侦听端口,包括侦听端口、接收连接事件数、以及样例 -
对外连接最多的30个进程 表格 今日(整点) 发生对外连接类型的网络连接变化事件的最多的30个进程名,包括进程名、对外连接事件数、相关设备数、以及路径样例 -
接收接收连接最多的30个进程连接最多的30个设备 表格 今日(整点) 发生接收连接类型的网络连接变化事件的最多的30个进程名,包括进程名、对外连接事件数、相关设备数、以及路径样例 -

网络:DNS访问中心

提供云主机上的DNS查询的全局视图,包括外网查询成功率、本地以及外网DNS查询的分布、趋势等。

图表 类型 默认时间范围 描述 样例
外网DNS流量包 单值比较 1小时/环比昨日 外网DNS流量包数,以及与昨日同时段比的一个百分比增加减少状况。 100个 增加10%
外网DNS请求成功率 单值比较 今日(整点)/环比昨日 外网DNS请求成功率,以及与昨日全天比的增加减少点的状况。 98% 增加5个点
独立DNS查询域名数 单值比较 今日(整点)/环比昨日 独立DNS查询域名数,以及与昨日全天比的一个百分比增加减少状况。 10个 增加10%
内网DNS流量包 单值比较 今日(整点)/环比昨日 内网DNS流量包数,以及与昨日全天比的一个百分比增加减少状况。 10个 增加10%
外网查询设备分布 地图(全球) 今日(整点) 发生外网查询的外网设备数的地理分布。 -
外网DNS流量趋势 柱状图与线图 今日(整点) 每小时的外网查询的请求数以及成功率的趋势图 -
内网DNS流量趋势 柱状图 今日(整点) 每小时的内网DNS查询的请求书的趋势图 -
外网查询域名Top20 饼图 今日(整点) 最多外网查询数的20个域名。 -
内网DNS查询设备分布Top20 饼图 今日(整点) 最多内网查询数的20个设备实例 -
内网查询域名Top20 饼图 今日(整点) 最多内网查询数的20个域名 -

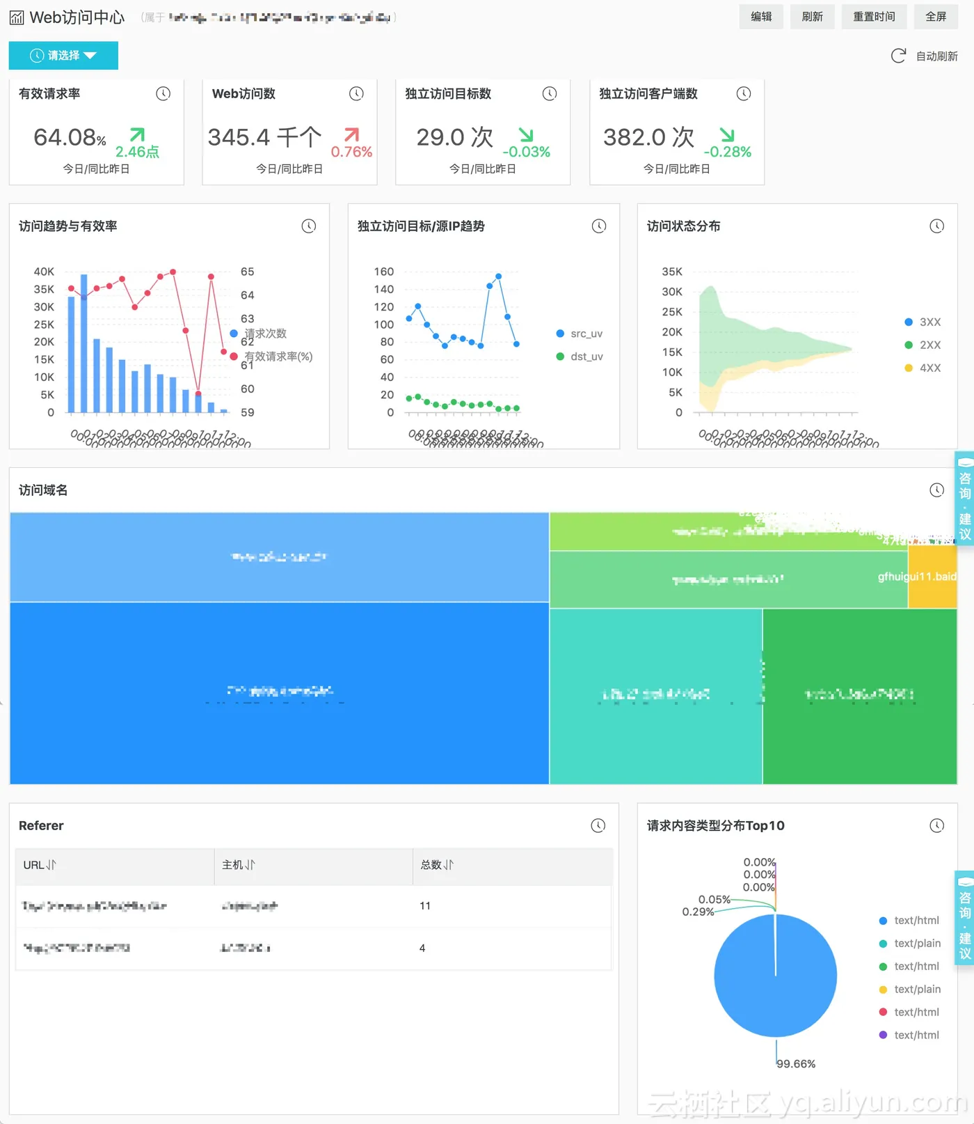
网络:Web访问中心

提供主机对外Http以及基于主机的Web服务被访问的全局视图,请求成功率、访问趋势与有效率、被访问域名的分布、以及其他相关分布等。

图表 类型 默认时间范围 描述 样例
有效请求率 单值比较 今日(整点)/环比昨日 Http请求成功率(返回值<400的占比),以及与昨日全天比的增加减少点的状况。 98% 增加5个点
Web访问数 单值比较 今日(整点)/环比昨日 Http请求数,以及与昨日同时段比的一个百分比增加减少状况。 100个 增加10%
独立访问目标数 单值比较 今日(整点)/环比昨日 Http请求独立目标数,以及与昨日全天比的一个百分比增加减少状况。 10个 增加10%
独立访问客户端数 单值比较 今日(整点)/环比昨日 Http请求独立源IP数,以及与昨日全天比的一个百分比增加减少状况。 10个 增加10%
访问趋势与有效率 柱状图与线图 今日(整点) 每小时的Http请求数以及成功率(返回值<400的占比)的趋势图 -
独立访问目标/源IP趋势 双线图 今日(整点) 每小时的Http请求的独立源IP与目标IP数的趋势图 -
访问状态分布 流图 今日(整点) 每小时的Http请求返回值(2XX、3XX等)的分布 -
访问域名 矩形图 今日(整点) 被访问最多的100个域名的分布 -
请求内容类型分布Top10 饼图 今日(整点) Http请求最多的10个内容类型(如text/plain等) -
Referer 表格 今日(整点) Http请求最多前20个Referer,包括Referer、所在主机以及请求数等 -

网络:网络会话中心

提供云资产相关网络会话的全局视图,包括连接趋势、分布,链接目标以及接入的分布与趋势等。

图表 类型 默认时间范围 描述 样例
网络会话 单值比较 1小时/环比昨日 网络会话总数,以及与昨日同时段比的一个百分比增加减少状况。 10个 增加10%
独立目标IP 单值比较 今日(整点)/环比昨日 网络会话的独立连接目标IP的个数,以及与昨日全天比的一个百分比增加减少状况。 10个 增加10%
独立源IP 单值比较 今日(整点)/环比昨日 网络会话的独立连接源IP的个数,以及与昨日全天比的一个百分比增加减少状况。 10个 增加10%
独立目标端口 单值比较 今日(整点)/环比昨日 络会话独立目标端口数,以及与昨日全天比的一个百分比增加减少状况。 10个 增加10%
网络连接趋势(协议) 流图 今日(整点) 每小时网络会话的各种协议(tcp、udp等)的个数的趋势图,单位为个/每小时。 -
网络连接趋势(资产类型) 双线图 今日(整点) 每小时网络会话的资产类型(ECS、SLB等)的个数的趋势图,单位为个/每小时。 -
连接协议分布 饼图 今日(整点) 网络会话的连接协议(tcp、udp等)的分布 -
目标端口Top10 饼图 今日(整点) 网络会话的中最多的10个目标端口的分布 -
关联资产类型分布 饼图 今日(整点) 网络会话的关联资产类型(ECS、SLB等)的分布 -
连接目标地址分布(世界) 地图(全球) 今日(整点) 网络会话的对外连接的目标的地理分布。 -
连接源地址分布(世界) 地图(全球) 今日(整点) 网络会话的接收连接的源目标的地理分布。 -
连接目标地址分布(中国) 地图(中国) 今日(整点) 网络会话的对外连接的目标的地理分布。 -
连接源地址分布(中国) 地图(中国) 今日(整点) 网络会话的接收连接的源目标的地理分布。 -

进一步参考

进一步参考相关最佳实践:

目录
相关文章
|
BI 数据格式
如何快速将txt类型的日志文件转换为excel表格并进行数据分析报表统计图(如:饼图、折线图、柱状图)?
如何快速将txt类型的日志文件转换为excel表格并进行数据分析报表统计图(如:饼图、折线图、柱状图)?
|
SQL 安全 BI
【笔记】用户指南—诊断与优化—SQL审计与分析—日志报表
PolarDB-X 支持SQL审计与分析功能,依托日志服务,提供了运营中心、性能中心、安全中心等开箱即用的报表,方便您快速查看了解PolarDB-X数据库的执行状况、性能指标、潜在安全问题等情况。
255 0
【笔记】用户指南—诊断与优化—SQL审计与分析—日志报表
|
SQL 安全 BI
【笔记】用户指南—诊断与优化—SQL审计与分析—日志报表
PolarDB-X 支持SQL审计与分析功能,依托日志服务,提供了运营中心、性能中心、安全中心等开箱即用的报表,方便您快速查看了解PolarDB-X数据库的执行状况、性能指标、潜在安全问题等情况。
158 0
【笔记】用户指南—诊断与优化—SQL审计与分析—日志报表
|
SQL 安全 BI
【笔记】用户指南—诊断与优化—SQL审计与分析—日志报表
PolarDB-X 支持SQL审计与分析功能,依托日志服务,提供了运营中心、性能中心、安全中心等开箱即用的报表,方便您快速查看了解PolarDB-X数据库的执行状况、性能指标、潜在安全问题等情况。
178 0
【笔记】用户指南—诊断与优化—SQL审计与分析—日志报表
|
SQL 监控 安全
PolarDB-X 1.0-用户指南-SQL审计与分析-日志报表
PolarDB-X SQL审计与分析,依托日志服务,为您提供开箱即用的报表,包括运营中心、性能中心、安全中心,让您对PolarDB-X数据库的执行状况、性能指标、潜在安全问题了如指掌。 开启SQL日志审计之后,在当前页面单击进入日志报表页签,即可查看日志服务提供的报表页面,包括运营中心、性能中心和安全中心。
288 0
|
SQL 监控 安全
用户指南—诊断与优化—SQL审计与分析—日志报表
PolarDB-X 支持SQL审计与分析功能,依托日志服务,提供了运营中心、性能中心、安全中心等开箱即用的报表,方便您快速查看了解PolarDB-X数据库的执行状况、性能指标、潜在安全问题等情况。
用户指南—诊断与优化—SQL审计与分析—日志报表
使用 SDK 创建跟踪并配置日志服务报表
本文主要介绍如何通过 SDK 创建跟踪,将操作事件投递到日志服务,并配置日志服务报表。
使用 SDK 创建跟踪并配置日志服务报表
|
新零售 监控 安全
态势感知大数据安全重要一环,实时日志分析上线!
态势感知日志服务实时日志分析即将上线!为客户提供更好符合法规的日志管理、安全防护与业务分析能力: * 快速:安全与主机日志分析从十几分钟级提升为秒级,网络日志从几小时级提升为1小时级别 * 全面:覆盖网络、主机、安全三大类共14种子类日志 * 开放:与阿里云、开源生态下流计算、大数据系统融合,.
4217 0
|
机器学习/深度学习 安全 算法
阿里云态势感知 - 配置实时日志分析
阿里云态势感知 - 配置实时日志分析
4144 0
|
存储 监控
态势感知日志分析 - 一行命令导出日志
本篇介绍如何,使用命令行工具一行命令导出态势感知日志
3715 0

热门文章

最新文章

相关产品

  • 日志服务
  • 下一篇
    oss云网关配置