“龙虾热”破圈突围,安装热情席卷全球,Agent数量一夜暴涨。
以OpenClaw为代表的开源Agent正进化为能自主调度执行任务的“数字打工人”。Agent和Skill技术架构,成为完美搭档进一步释放了基础模型的生产力。
这种系统级执行能力和灵活技能体系,快速推动了Agent加速生产级任务落地。与此同时,“安全黑洞”也悄然形成。以“龙虾”为代表的,被总结为“安全角度绝对噩梦”的开源项目,推出伊始就被曝出存在大量公网暴露实例、API密钥裸奔的情况。权限的错误配置,让“小龙虾们”的执行表现像“知道家里所有秘密出门办事的笨小孩”。全球某些头部企业,已严禁员工在办公设备上运行OpenClaw。
生产力进步的效率诉求,技术迭代是必然趋势,Agent数量爆发已成为现实。如何安全地把权限委托给Agent,让企业在每年万级增长的Agent数量中,释放潜能的同时搭建全方位防御管理体系,AI Agent需要一个全新安全框架下的统一防御体系。
阿里云重磅新品:Agent安全中心
区别于传统安全理念,以Agent资产为视角,构建AI原生安全防护思路,阿里云重磅推出Agent安全中心!
企业一般面临两类AI Agent的资产,内部自研Agent + 外部Agent,在关注这两类资产的安全风险的时候,视角应各有异同;同时,为了降低管理复杂度,需要一个全链路的串联视角。
阿里云Agent安全中心,提出覆盖开发态(Buildtime)与运行态(Runtime)的Agent全生命周期防护框架:

AI Agent典型风险和防御思路
开源Agent技术框架下,全生命周期面临的核心安全技术风险可概括为以下三类:
对应地,防御方应具备四大核心能力以应对技术风险:
识别全量资产
为同时管理自研与外部AI Agent应用,平台须具备Agent资产的自动发现与使用模式识别能力,包括对不同协议(如大模型特定功能端口)的适配。

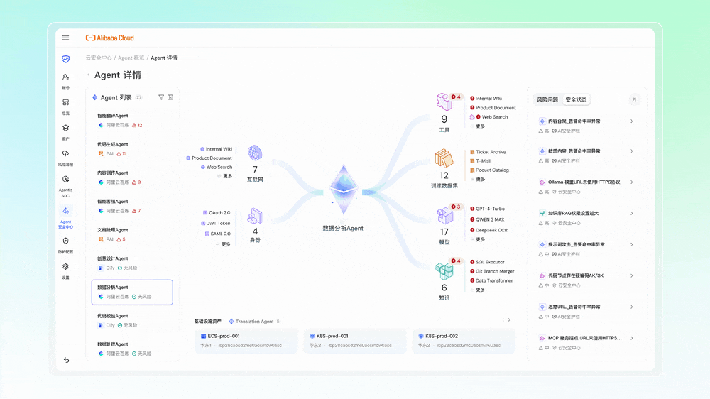
Agent安全中心深度适配云服务器ECS、轻量服务器、容器ACK以及阿里云百炼、PAI、AgentRun、Dify、AgentKit五大AI主流平台级资产,实现对企业AI基础设施的全景透视。主打资产透视与源头治理,通过Agent SPM能力,平台自动对接阿里云百炼、Dify等主流开发平台,不仅识别Agent实体,更深度解析Skills、MCP协议等核心组件,构建完整的资产血缘图谱。
结合AI-BOM供应链审计与Skills投毒专项检测,清晰展示三方依赖关系,快速定位隐藏后门;同时利用Agentless无代理扫描OpenClaw、LangChain等框架漏洞,让资产家底与安全态势清晰可见。
AI Agent身份安全
Agent身份安全面临新的挑战:企业内Agent数量远超人类,且身份动态变化(如委托、任务切换),传统基于人的身份系统无法适配。当Agent身份与密钥分散在各系统,亟需统一的中央化管理系统,实现身份、权限与密钥的全局一致管理,并识别与防护API、协议等层面的数据泄露风险。

聚焦动态防御与身份管控。Agent ID Guard则实施严格的身份治理,通过人与机器身份匹配、细粒度访问控制及关键节点二次授权,防止权限滥用与凭证泄露,守住安全最后一道防线。
为大模型Agent设置AI安全护栏
AI时代最核心的差异化防护思路,大模型和Agent的输入输出安全、对抗性测试与模型扫描需要保障,AI原生集成安全护栏强化Agent资产的自身防护能力和运行时安全检测。
AI安全护栏构建了以“运行时行为”为核心的Agent动态防护体系,聚焦间接提示词注入、身份伪造、数据窃取、越权访问及工具投毒等核心威胁。该体系通过智能标签与事件解读实现告警闭环管理;依托AI生成的链路事件摘要自动推演风险路径,精准定位根源;并提供全景拓扑与节点时间线,直观呈现且支持下钻审计“AI应用-大模型-工具”全链路调用关系及风险分布。

通过以上三大功能板块,串联Agent资产、身份、运行时检测,实现全链路运行时威胁检测,即面向AI Agent构建全生命周期的动态安全防护体系,实现从单点防御向统一管控、从静态规则向行为智能的演进。
AI Red Teaming
自动化攻防测试,用于突破模型内置护栏,时刻验证评估防御有效性。

通过高级对抗样本生成、多轮交互自动化攻击及智能风险评分,模拟真实黑客视角进行“红队演练”,实现从被动防御到主动免疫的进化,为企业打造坚固的智能体安全底座。
四大核心能力,以Agent为视角融入阿里云Agent安全中心!
阿里云Agent安全中心:AI原生防护的极致效率
Agent安全中心,一脉相承于阿里云十几年积累的云原生安全理念和最佳实践,将原子化安全能力深度集成基础模型和Agent平台,打通云上跨产品、平台、权限和接口,AI原生化思路实现从Agent感知到风险溯源的全链路安全闭环:
资产/服务/组件/工具一键穿透,供应链风险透明化
- Agentless零侵入采集:针对ECS等工作负载可利用无代理(Agentless)扫描技术,支持秒级对超过200种AI/Agent工具与组件、150+服务的分类和识别。无代理方式无需安装插件不对业务进行侵入,即可精准提取目录结构与关联脚本,解决负载资源占用高等痛点。
- 全域资产梳理:精准识别150+种AI服务与180+种核心组件,自动化完成AI-BOM(软件物料清单)构建,让供应链资产透明可见。
- 资产血缘链路分析: 穿透Agent资产组件的调用层级,自动化梳理依赖关系,让隐匿的“影子”资产无处遁形,实现资产可见度100%覆盖。
- 深度风险治理:内置17种Agent自身配置风险检测模型,并集成2500+专项漏洞规则库,从配置合规到代码漏洞,全方位梳理供应链风险,确保AI应用安全可控。
人/机器/行为/内容多维检测,覆盖运行时全链路
- 构建“行为-内容-身份”全链路闭环,打破单点孤岛:通过关联分析完整攻击链路的威胁,整合输入输出管控与身份凭证校验、精准阻断组合攻击,确保Agent运行全程可信可控。
- 多引擎协同识别:覆盖内容安全、提示词攻击、敏感数据泄露、恶意URL检测及Agent全链路风险检测五大类核心能力,支持阿里云百炼、Dify平台Agent一键接入,实时检测运行时的全链路风险,并精准识别越狱、提示词注入、恶意操作、身份绕过、数据投毒等30+类细分风险,构建无死角安全防线,确保风险全面覆盖与高效拦截。
- Agent细粒度身份与权限控制:依托Agent ID Guard,对Agent在运行过程中的访问请求实施细粒度授权校验,防止Agent越权访问、凭证滥用和高危操作失控,守住安全防线。支持10+企业身份源无缝集成和身份同步,支持覆盖数十种Agent的部署环境(如本地、云厂商、IDC的各类服务器和容器),支持管理上百种常见应用的细粒度权限管理。
持续渗透+主动验证,自动化攻防对抗AI速度
- 主动风险验证:从开发态(Buildtime)到运行态(Runtime)的持续主动风险验证,打破单点视角,统一发现并治理跨越各个生命周期阶段的安全风险。
- AI驱动的意图识别:引入大模型能力,基于自然语言描述与逻辑编排进行语义分析,深度识别传统规则无法触达的隐蔽恶意意图与潜在违规行为,赋予安全防护“思考”能力。
- 体系化对抗:面向基础模型与Agent持续开展AI Red Teaming自动化对抗演练,支持对假定角色越狱、DAN越狱、提示词泄露、混淆/Token走私等12类提示词攻击手法进行自动化攻击测试;支持300+高质量提示词攻击样本,对DeepSeek等基模攻击成功率为50%以上。
“龙虾”等开源Agent的最终价值,不在于单点能力的爆发,在于构建一个可见、可控的智能生态。阿里云Agent安全中心,以全新安全理念透视新生安全风险,让每一行代码与依赖清晰可溯,让AI生产力安全释放。
目前Agent安全中心已全面开放公测,访问控制台即可免费试用。
https://yundun.console.aliyun.com/?&p=sas#/agentAsset/overview/cn-hangzhou