开源!智能运维助手上线,SysOM MCP 为 AI Agent 打开系统诊断之门

简介: 谈话间揭秘隐蔽内存泄漏。

AIOps新范式:说句话就能做运维

当前,操作系统运维面临复杂架构、依赖关系混乱、故障定位难、依赖人工经验、工具碎片化、监控不足及自动化欠缺等挑战。为应对以上难题,阿里云结合大语言模型(LLM)、智能体(Agent)与模型上下文协议(MCP),实现了自然语言驱动的智能运维:LLM 理解指令,Agent 自主执行任务,MCP 连接底层诊断工具。这三者的协同,使 AI 助手能自动诊断系统问题,生成报告与修复建议,显著提升效率,推动运维向主动智能演进。


阿里云操作系统控制台以下简称操作系统控制台)是一站式操作系统运维管理平台,提供了内存、I/O、网络、内核崩溃等强大的系统诊断能力,SysOM是操作系统控制台的运维组件。但这些功能通常需要用户登录控制台,并具备一定的运维经验才能有效使用。


随着 AI 助手(如 Qwen Code)的普及,用户更希望用自然语言一句话解决问题,比如“为什么 CPU 变高了?”为此,SysOM 将原有诊断能力通过 MCP(Model Context Protocol) 进行标准化封装,推出开源项目 SysOM MCP。SysOM MCP 脱胎于阿里云操作系统控制台,把复杂的运维操作转化为 AI 可直接调用的标准工具,让 AI Agent 能像专业工程师一样“动手”诊断系统问题——用户无需懂命令,只需用自然语言提问,即可获得精准的系统级分析。如今,SysOM MCP 正在推动自然语言成为操作系统诊断的新入口,让智能运维真正走向普惠与高效。


SysOM MCP 项目开源地址:https://github.com/alibaba/sysom_mcp

SysOM MCP:用自然语言驱动系统诊断

传统运维依赖命令行和专家经验,而通用 AI 虽能“说”却不能“做”。SysOM MCP 的出现填补了这一鸿沟——通过 MCP 协议,AI 不仅能理解问题,还能自动执行真实诊断,实现从“问答”到“行动”的闭环。

SysOM MCP 项目内置超过 20 个生产级诊断工具,全部通过标准 JSON-RPC over stdio/SSE 暴露,包括:

  • 内存分析:内存全景诊断、Java 内存诊断、OOM 内存诊断
  • IO 诊断:IO 一键诊断、IO 流量分析诊断
  • 网络排查:网络丢包诊断、网络抖动诊断
  • 调度诊断:系统负载诊断、调度抖动诊断
  • 磁盘诊断:磁盘分析诊断
  • 宕机诊断:宕机诊断(dmesg 分析)、宕机诊断(vmcore 深入分析)


项目支持 --stdio(本地嵌入)和 --sse(HTTP 服务)两种模式,轻松集成各类 AI 客户端。


要在支持 MCP 协议的 AI Agent 平台(如 Qwen Code)中使用 SysOM MCP,首先需将项目代码克隆到本地:

git clone https://github.com/alibaba/sysom_mcp.git
cd sysom_mcp

再在配置文件中添加如下配置,就可以让 AI 助手能以自然语言驱动操作系统及运维操作。

{
  "mcpServers": {
    "sysom_mcp": {
      "command": "uv",
      "args": ["run", "python", "sysom_main_mcp.py", "--stdio"],
      "env": {
        "ACCESS_KEY_ID": "your_access_key_id",
        "ACCESS_KEY_SECRET": "your_access_key_secret",
        "DASHSCOPE_API_KEY": "your_dashscope_api_key"
      },
      "cwd": "<sysom mcp项目目录>",
      "timeout": 30000,
      "trust": false
    }
  }
}

最佳实践:谈话间揭秘隐蔽内存泄漏

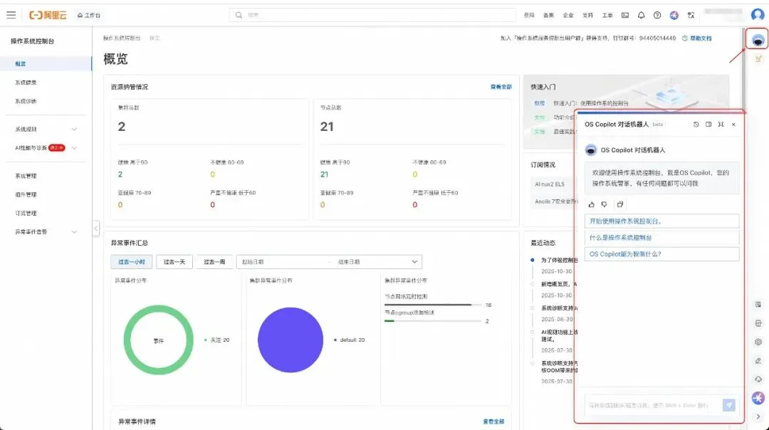
OS Copilot 是阿里云基于大模型构建的操作系统智能助手,支持自然语言问答、辅助命令执行、系统运维调优等功能,帮助您更好地使用 Linux 系统,提高 Linux 的使用效率。目前,操作系统控制台上的 OS copilot 已接入 SysOM MCP,用户只需在操作系统控制台中以自然语言与 OS Copilot 对话,即可自动触发操作系统问题的根因排查。整个诊断过程无需人工干预,结果以结构化形式清晰呈现,大幅降低运维门槛,让复杂问题“一问即解”。


本文以隐蔽的内存泄漏为例,展示 SysOM MCP 的诊断功能。

我们可以看到上图的对话中,OS Copilot 给出了可能的泄漏原因。同时也可以点击下方的诊断报告,在操作系统控制台查看更详细的诊断结果。

下载体验,欢迎共建

SysOM MCP 脱胎于阿里云操作系统控制台,诊断工具已在大规模生产环境验证。

下载地址

项目采用现代 Python 工具链(uv + Python 3.11+),安装简单:

git clone https://github.com/alibaba/sysom_mcp.git
cd sysom_mcp && uv sync

支持一键启动:

uv run python sysom_main_mcp.py --stdio        # 供本地调用  
uv run python sysom_main_mcp.py --sse --port 7140  # 启动 HTTP 服务

使用场景

SysOM MCP可接入各种AI agent,帮助您打造具备系统诊断能力的智能助手。

开源共建

🌟 GitHub 地址:https://github.com/alibaba/sysom_mcp

欢迎 Star、Fork、提交 Issue,一起构建 AI 原生运维新生态!

如想使用更全面的SysOM功能,请登录阿里云操作系统控制台(https://alinux.console.aliyun.com/

您在使用操作系统控制台的过程中,有任何疑问和建议,可以搜索群号:94405014449 加入钉钉群反馈,欢迎大家扫码加入交流。

相关文章
|
7天前
|
JSON API 数据格式
OpenCode入门使用教程
本教程介绍如何通过安装OpenCode并配置Canopy Wave API来使用开源模型。首先全局安装OpenCode,然后设置API密钥并创建配置文件,最后在控制台中连接模型并开始交互。
3054 7
|
13天前
|
人工智能 JavaScript Linux
【Claude Code 全攻略】终端AI编程助手从入门到进阶(2026最新版)
Claude Code是Anthropic推出的终端原生AI编程助手,支持40+语言、200k超长上下文,无需切换IDE即可实现代码生成、调试、项目导航与自动化任务。本文详解其安装配置、四大核心功能及进阶技巧,助你全面提升开发效率,搭配GitHub Copilot使用更佳。
|
3天前
|
人工智能 API 开发者
Claude Code 国内保姆级使用指南:实测 GLM-4.7 与 Claude Opus 4.5 全方案解
Claude Code是Anthropic推出的编程AI代理工具。2026年国内开发者可通过配置`ANTHROPIC_BASE_URL`实现本地化接入:①极速平替——用Qwen Code v0.5.0或GLM-4.7,毫秒响应,适合日常编码;②满血原版——经灵芽API中转调用Claude Opus 4.5,胜任复杂架构与深度推理。
|
14天前
|
存储 人工智能 自然语言处理
OpenSpec技术规范+实例应用
OpenSpec 是面向 AI 智能体的轻量级规范驱动开发框架,通过“提案-审查-实施-归档”工作流,解决 AI 编程中的需求偏移与不可预测性问题。它以机器可读的规范为“单一真相源”,将模糊提示转化为可落地的工程实践,助力开发者高效构建稳定、可审计的生产级系统,实现从“凭感觉聊天”到“按规范开发”的跃迁。
2210 18
|
7天前
|
人工智能 前端开发 Docker
Huobao Drama 开源短剧生成平台:从剧本到视频
Huobao Drama 是一个基于 Go + Vue3 的开源 AI 短剧自动化生成平台,支持剧本解析、角色与分镜生成、图生视频及剪辑合成,覆盖短剧生产全链路。内置角色管理、分镜设计、视频合成、任务追踪等功能,支持本地部署与多模型接入(如 OpenAI、Ollama、火山等),搭配 FFmpeg 实现高效视频处理,适用于短剧工作流验证与自建 AI 创作后台。
1083 4
|
5天前
|
人工智能 运维 前端开发
Claude Code 30k+ star官方插件,小白也能写专业级代码
Superpowers是Claude Code官方插件,由核心开发者Jesse打造,上线3个月获3万star。它集成brainstorming、TDD、系统化调试等专业开发流程,让AI写代码更规范高效。开源免费,安装简单,实测显著提升开发质量与效率,值得开发者尝试。
|
17天前
|
人工智能 测试技术 开发者
AI Coding后端开发实战:解锁AI辅助编程新范式
本文系统阐述了AI时代开发者如何高效协作AI Coding工具,强调破除认知误区、构建个人上下文管理体系,并精准判断AI输出质量。通过实战流程与案例,助力开发者实现从编码到架构思维的跃迁,成为人机协同的“超级开发者”。
1247 102
|
12天前
|
人工智能 JSON 自然语言处理
【2026最新最全】一篇文章带你学会Qoder编辑器
Qoder是一款面向程序员的AI编程助手,集智能补全、对话式编程、项目级理解、任务模式与规则驱动于一体,支持模型分级选择与CLI命令行操作,可自动生成文档、优化提示词,提升开发效率。
993 10
【2026最新最全】一篇文章带你学会Qoder编辑器