如何2小时搭建一套(离散制造-MTO)ERP系统?

简介: 针对离散制造MTO模式痛点,本文分享如何用零代码工具两小时内搭建极简ERP系统,实现订单、生产、物料与库存实时联动,提升交付准时率与管理透明度,降低出错与成本。

很多做离散制造(MTO模式)的工厂老板,总被订单和生产搞得很抓狂。

  • 订单来了没理清,生产计划没跟上,物料不够,客户催得急;
  • 生产没记录,车间忙得像无头苍蝇,老板问"今天做了什么",没人能说清楚;
  • 物料采购没对上,库存显示有货,实际却没货;
  • 生产进度不透明,客户催交货,只能硬着头皮说"快好了";

最后结果就是:

  • 客户等得不耐烦,直接取消订单;
  • 生产进度对不上,月底一算,成本超支;
  • 车间和采购扯皮,谁也不愿意负责;
  • 订单和库存脱节,要么耽误交货,要么多花钱买料。

上周听一家小型机械加工厂老板说,他漏记了一笔MTO订单,客户要求10天交货,结果生产没安排,最后赔了客户5000元还被拉黑。

所以,我琢磨着能不能用零代码工具搭建一套极简版MTO模式ERP系统,减少生产混乱,成本损耗,做到:

  • 所有订单必须实时记录;
  • 有痕迹可查,谁接的单、生产进度、物料需求一清二楚;
  • 生产计划和库存自动对上,不用月底抓狂。

而且最关键的是——我只花了两小时就做了一套可用的系统。接下来我就跟你聊聊我是怎么搭的。

注:本文示例所用方案模板:简道云ERP系统,给大家示例的是一些通用的功能和模块,都是支持自定义修改的,你可以根据自己的需求修改里面的功能。

一、为什么会出现生产进度混乱的情况

MTO模式的混乱,不是因为人懒,而是因为传统记录方式与MTO模式不匹配。具体来说,容易踩到以下坑:

1.订单与生产脱节

客户下订单,但只记了"机器A",没写清具体要求、交货时间、谁负责。第二天一问,"昨天接了什么单?"可能就忘了。有次我去一家小机械厂,老板说"上周接了5台订单",但系统显示只有3台,一查才发现漏记了2台,客户投诉后赔了钱。

2.生产计划与物料需求脱节

订单来了没及时分析物料需求,生产时发现缺料,临时采购耽误时间。有家小工厂,系统显示"订单需要100个零件",但实际库存只有60个,最后只能加急采购,成本多出15%。

3.车间生产进度不透明

车间忙得乱,但老板不知道进度。老板问"机器A生产到哪了?",车间说"差不多了",结果交货延期。有家机械厂,客户要求5天交货,但车间没及时反馈进度,最后拖了2天,赔了客户违约金。

4.物料库存与生产需求不匹配

生产时没核对库存,系统显示有货却没货。有家小厂,系统显示"某型号轴承库存50个",客户来要货,发现实际只剩20个,最后只能补货还赔了客户3000元。

这些问题的根源在于:MTO模式需要即时响应,而传统记录方式(Excel、纸质本)无法满足实时性要求。订单发生时,人脑记不住,纸质记录易丢失,Excel要手动计算,很容易出错。

二、系统要实现哪些核心功能

既然要做系统就必须保留最核心的功能,不搞花里胡哨的。为什么?因为小厂老板没时间学复杂系统,系统越简单,用起来越顺手。

  1. 订单管理:统一订单信息,包含客户、产品、数量、交货日期、特殊要求。比如"客户A-XX型号-10台-5天交货-要求特殊工艺",系统里预设好,车间接单时直接选,不用问"这单要什么要求"。
  2. 生产计划:根据订单自动计算生产计划,包括工序、工时、负责人。系统能根据订单自动生成生产任务,车间负责人能随时看到自己负责的生产任务。
  3. 物料需求:根据订单和BOM(物料清单),自动计算物料需求。系统能自动关联物料库存,当库存不足时,自动提醒采购。
  4. 生产进度跟踪:车间实时反馈生产进度,系统自动更新。比如"XX工序已完成50%",老板能随时查看。
  5. 库存管理:系统自动计算库存,生产领料、入库时自动更新。比如系统显示"XX零件-库存20个",领用5个,系统自动变成15个。

这些功能说起来简单,但对小厂来说,就是救命稻草。我见过一家小型机械厂,用这套系统后,订单交付准时率从65%提升到95%以上,月底对账从4小时缩短到20分钟。

三、系统搭建步骤

下面我就讲讲具体怎么做,逻辑很简单,两个小时就能跑起来。

1.创建核心数据表

系统的核心是五个表:

  • 订单表:包含"客户"、"产品"、"数量"、"交货日期"、"特殊要求"字段
  • 产品表:包含"产品名称"、"规格"、"BOM"(物料清单)字段
  • 物料表:包含"物料名称"、"规格"、"库存"、"单位"字段
  • 生产计划表:包含"订单号"、"工序"、"负责人"、"计划开始时间"、"计划结束时间"字段
  • 生产进度表:包含"订单号"、"工序"、"完成进度"、"更新时间"字段

创建表很简单:在零代码平台中,点击"新建表",设置字段名和类型即可。

2.设计业务表单

表建好了,下一步是设计录入表单:

  • 订单表单:客户下拉菜单、产品下拉菜单(自动从产品表取数据)、数量输入框、交货日期选择器、特殊要求输入框
  • 生产计划表单:订单号下拉菜单、工序下拉菜单、负责人下拉菜单、计划时间选择器
  • 生产进度表单:订单号下拉菜单、工序下拉菜单、完成进度输入框(0-100%)、更新时间自动填写

设计表单时,只保留最必要的字段,去掉所有花哨的。比如不用"客户联系方式",因为MTO模式下,客户信息可以在订单中记录。

3.设置自动计算功能

这是系统最关键的部分,也是最简单的。

  • 物料需求计算:在物料表里加一个"需求数量"字段,设置为"计算字段"。计算公式:SUM(订单表.数量 × 产品表.BOM.物料需求)。系统会自动计算每个物料的总需求。
  • 库存自动计算:在物料表里加一个"库存"字段,设置为"计算字段"。计算公式:初始库存 + 入库数量 - 出库数量。

设置很简单:在物料表里,新建"需求数量"和"库存"字段,类型设为"计算字段",公式写好就行。系统会自动计算,一有订单或出入库,库存就更新。

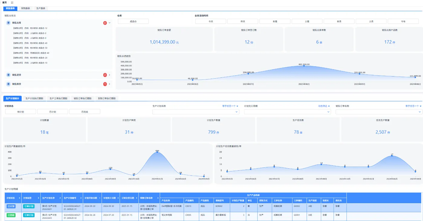
4.搭建数据看板

系统光有数据不够,得能看。我做了个简单看板,包含四个关键视图:

  • 订单看板:显示所有待处理订单,包括客户、产品、交货日期

  • 生产进度看板:显示当前各订单的生产进度,按工序排序

  • 物料需求看板:显示物料需求和库存,库存不足的物料标红

  • 生产计划看板:显示各工序的计划时间,便于安排生产

看板用拖拽方式做的,点"新建看板",选数据源,拖字段,加筛选器。比如"订单看板"只显示未完成订单。

5.测试与上线

建完系统,找一家小厂测试。

  • 订单录入:客户A-XX型号-10台-5天交货。系统自动根据产品BOM计算物料需求。
  • 生产计划录入:订单A-工序1-负责人张三-计划开始5天后。
  • 生产进度录入:订单A-工序1-完成进度50%。 测试时,系统自动提醒物料不足,提醒采购。

测试了30分钟,没问题了,就让车间用。

整个过程,从创建表到上线,不到2小时。车间人员用起来也简单,手机点几下就行。

四、最终效果

用这套系统后,效果立竿见影:

  1. 订单交付准时率提升:之前订单经常延期,现在实时跟踪,准时率从65%提升到95%。有家小机械厂,系统显示"XX型号-工序1完成50%",车间说"昨天做了50%",一查系统,对了。
  2. 生产进度透明化:老板能随时查看生产进度,不用问"今天做了什么"。车间人员也能看到自己负责的任务,工作更主动。
  3. 物料需求准确:系统自动计算物料需求,库存不足时自动提醒,采购准确率从70%提升到98%。有家小厂,系统显示"XX零件库存不足",采购及时补货,避免了生产停滞。
  4. 月底对账快多了:之前月底要花4小时对账,现在20分钟搞定。系统自动汇总订单、生产、物料,对账时直接看报表就行。
  5. 客户满意度提高:因为订单进度透明,客户能随时了解生产情况,投诉减少。有次客户问"产品生产到哪了?",系统有记录,能马上回复,客户很满意。

最明显的是,车间人员上手快。之前用Excel,车间要学怎么算物料需求,现在系统自动算,填几个字就行。老板也不用担心"漏记订单",系统有记录,订单和生产对得上。

五、总结

为什么这套系统能2小时搞定?因为极简。

极简不是简单:极简是只做必需的,去掉所有冗余。比如"客户联系方式",MTO模式下不需要,就去掉;"特殊要求",直接在订单里记录,不用单独模块。系统越简单,用起来越顺手。

零代码工具是关键:现在市面上的零代码平台(如简道云、明道云等),设计表单、设置计算,都用拖拽,不用写代码。操作简单,车间人员能快速上手。

数据要实时:进度不实时,系统就没用。系统设置自动计算,一有订单或生产进度更新,系统就更新,不用等。

系统要能用,不能好看:界面简单,功能实用,车间人员手机点几下就能用。我见过太多系统,界面漂亮,但车间人员用不起来。

FAQ

1. 零代码平台如何选择?为什么推荐这类工具?

选择零代码平台时,重点考虑三点:操作是否简单、是否支持实时计算、是否有移动端。

市面上主流的零代码平台,如简道云、明道云、伙伴云等,操作都比较简单,拖拽就能建表单,不用学编程。

关键点在于"实时计算"功能,比如物料需求自动计算,设置起来一两分钟就能搞定。移动端支持也很重要,车间人员用手机就能录入,不用电脑。价格方面,基础版一年300-500元,小厂完全负担得起。我推荐选择那些有"计算字段"功能的平台,这样物料需求自动计算能轻松实现。不要选那些需要编程的系统,因为小厂老板没时间学。

2. 如何确保系统数据不乱?有什么关键措施?

数据乱,主要是因为录入不及时。关键措施有三点:

  • 一是设置每日提醒,比如每天9:00自动发送消息提醒"请录入今日订单",确保车间不会忘记。
  • 二是系统强制"订单必须填写交货日期",不填交货日期,就无法提交订单,避免"订单没记录"的问题。
  • 三是培训车间人员养成习惯,每天结束前花5分钟把当天的订单和生产进度录进系统。

系统设计时,录入步骤要少,填5个字段就行,车间人员不会觉得麻烦。实测数据显示,设置提醒后,数据漏录率从25%降到3%以下,系统数据准确率大幅提升。

3. MTO模式ERP系统与普通ERP系统有何区别?

MTO模式ERP系统与普通ERP系统的最大区别在于订单处理逻辑和生产计划模式。普通ERP系统(如金蝶、用友)主要处理"先生产后销售"的模式,比如工厂先生产,再销售给客户。

而MTO模式是"先接单后生产",客户下单后才开始生产。系统需要特别处理"按订单生产",不能有"批量生产"状态。普通ERP系统功能全但太复杂,小厂老板用不上。比如,普通系统有"批量生产计划"模块,但MTO模式不需要;有"客户管理"模块,但MTO模式下客户信息在订单中记录。

MTO模式的核心是"按订单生产",系统必须支持实时订单跟踪。所以,普通ERP系统用在MTO模式上,就像用大型卡车送快递,太浪费了。极简系统,专门针对MTO,用起来才顺手。我见过一家小厂,买了普通ERP系统,结果只用到订单和生产模块,其他模块根本不用,反而增加了使用难度。极简系统,2小时搞定,用起来顺手,这才是真帮生意。

相关文章
|
5月前
|
供应链 JavaScript 数据挖掘
一套SaaS ERP管理系统源码,生产管理系统源代码
小微企业SaaS ERP系统,基于SpringBoot+Vue+UniAPP开发,集成进销存、采购销售、MRP生产、财务、CRM、OA等全流程管理功能,支持自定义表单与工作流,助力企业数字化转型。
357 1
|
6月前
|
消息中间件 缓存 JavaScript
如何开发ERP(离散制造-MTO)系统中的生产管理板块(附架构图+流程图+代码参考)
本文详解离散制造MTO模式下的ERP生产管理模块,涵盖核心问题、系统架构、关键流程、开发技巧及数据库设计,助力企业打通计划与执行“最后一公里”,提升交付率、降低库存与浪费。
|
7月前
|
资源调度 安全 调度
为什么制造企业的MES、ERP系统上不了一线
制造业数字化转型中,ERP和MES系统虽为管理层带来高效与规范,但在车间一线却常遇落地难题。系统复杂、培训困难、环境限制及工人习惯等因素,使这些系统难以真正发挥作用,甚至造成数据滞后、记录缺失等问题。在此背景下,轻量化工具如二维码逐渐兴起,以其低成本、易操作、灵活部署等优势,成为连接系统与一线的“补位”方案。未来,重系统与轻工具并存,或将成为制造业数字化更务实的发展路径。
|
6月前
|
消息中间件 JavaScript 前端开发
如何开发ERP(离散制造-MTO)系统中的技术管理板块(附架构图+流程图+代码参考)
本文详解ERP(离散制造-MTO)系统中的技术管理板块,涵盖产品定义、BOM、工序、工艺文件及变更控制的结构化与系统化管理。内容包括技术管理的核心目标、总体架构、关键组件、业务流程、开发技巧与最佳实践,并提供完整的参考代码,助力企业将技术数据转化为可执行的生产指令,提升制造效率与质量。
|
6月前
|
消息中间件 JavaScript 关系型数据库
如何开发一套ERP(离散制造-MTO)系统(附架构图+流程图+代码参考)
本文介绍了面向离散制造-MTO(按订单生产)模式的ERP系统设计与实现方法。内容涵盖ERP系统定义、总体架构设计、主要功能模块解析、关键业务流程(订单到交付、BOM展开、MRP逻辑、排产等)、开发技巧(DDD、微服务、事件驱动)、参考代码示例、部署上线注意事项及实施效果评估。旨在帮助企业与开发团队构建高效、灵活、可扩展的ERP系统,提升订单交付能力与客户满意度。
|
8月前
|
人工智能 运维 安全
如何自己开发一套ERP系统?
本文探讨了企业自建ERP系统的可行性,分析了轻量、中型和重型ERP的区别,并指出自研ERP需明确业务需求、流程逻辑及投入成本。文章建议企业在决定自研前,应先梳理清楚管理逻辑,而非盲目追求技术方案。
|
8月前
|
存储 关系型数据库 BI
如何开发ERP系统中的财务管理板块(附架构图+流程图+代码参考)
本文深入解析ERP系统中财务管理模块的设计与实现,涵盖核心功能、业务流程、开发技巧及代码示例,助力企业打造高效、智能的财务管理系统。
|
8月前
|
SQL 存储 供应链
如何开发ERP系统中的库存管理板块(附架构图+流程图+代码参考)
本文介绍如何通过ERP系统实现企业库存管理的数字化与自动化,涵盖仓库管理、库位管理、出入库操作、库存调拨与盘点等功能设计,并提供开发技巧及代码参考,帮助企业提升库存管理效率,减少错误与资源浪费。
|
8月前
|
JavaScript
数字化转型过程中,制造型企业如何选择适合的ERP系统?
ERP系统是制造业数字化转型的核心工具,但选型需谨慎。本文从实战出发,总结制造企业如何选择真正适用的ERP系统,避免常见陷阱,助力企业实现高效管理与持续发展。
|
6月前
|
监控 供应链 前端开发
如何开发ERP(离散制造-MTO)系统中的财务管理板块(附架构图+流程图+代码参考)
本文详解离散制造MTO企业ERP系统中财务管理模块的搭建,聚焦应收账款与应付账款管理,涵盖核心功能、业务流程、开发技巧及Python代码示例,助力企业实现财务数据准确、实时可控,提升现金流管理能力。

热门文章

最新文章