kibana:运用TSVB编辑器实现时间序列可视化分析

本文涉及的产品
日志服务 SLS,月写入数据量 50GB 1个月
简介: 前几期我们讲解了利用Kibana Lens来快速部署一套数据看板。这一期我们接着来讲讲kibana提供的TSVB编辑器(Time Series Visual Builder),即时间序列可视化编辑器

0. 引言

前几期我们讲解了利用Kibana Lens来快速部署一套数据看板。这一期我们接着来讲讲kibana提供的TSVB编辑器(Time Series Visual Builder),即时间序列可视化编辑器

从名称我们也可以知道,这个编辑器专用于时间序列数据分析的,也就要求我们分析的数据中是必须要带有时间的。

1. TSVB简介

后续讲解基于以下环境,并且已经在kibana中开启了中文

elasticsearch7.13.0
kibana7.13.0

提前引入kibana提供的测试数据
在这里插入图片描述

1.1 什么是时间序列

可能有的同学对于时间序列的概念会有些模糊,简单来说时间序列就是将同一统计指标的数值按其发生的时间先后顺序排列而成的数列。比如说近一个月每天的销售量数据,将其按照时间进行排序,也就成了销售量时间序列

1.2 TSVB支持的图表类型

1、柱状图、折线图
针对时间序列分析最常用的就是柱状图和折线图,我们可以在时间序列>数据>选项中选择图表类型
在这里插入图片描述
2、指标
主要用于数值的统计,比如总条数、平均值、合计等指标
在这里插入图片描述
3、排名前N
这类图表是利用柱状图的形式呈现的,专用于排名显示。这一类场景也是比较多的, 比如当月销售排行或者如下图所示的近一个月的航班延期原因排行
在这里插入图片描述
4、仪表盘
以表盘的形式来展示数据,某些特定场景下仪表盘可以展现不错的可视化效果
在这里插入图片描述
5、表格
表格也是我们常见的统计形式,同时排行榜也可以通过表格来体现
在这里插入图片描述
6、Markdown
支持Handlebar语法,可以通过该语法将一些变量应用到md文档中。适用于文本与数据结合的展现形式
在这里插入图片描述

1.3 操作栏介绍

1、数据操作栏
数据操作栏分为指标和选项卡

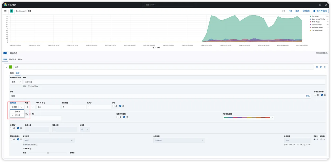
指标中可以设置聚合函数、数据分组的方式,以及通过哪个字段来分组等,如下图所示根据航班延期目标城市来分组,以三个小时为间隔,显示延期次数
在这里插入图片描述
选项中可以设置更加详细的样式指标或者筛选条件,比如数据格式、图表类型、图形是堆叠还是百分比显示、线条宽度、点大小、颜色、时间间隔等等属性
在这里插入图片描述
2、面板选项
面板中可以切换索引、设置必须要的时间字段、时间间隔、筛选条件、面板样式等
在这里插入图片描述
3、标注
标注主要用于针对某点数据进行标记,比如日志数据中报错日志标注时间,这样就能清晰的知道什么时候发生了错误日志。这是一个非常好用的功能,合理运用可以显著增加我们图表的功能性。

比如下图所示,将出发城市天气为晴朗的航班的时间和目的地城市标记出来了

可以看到因为我们设置了标记图标为地图,所以以地图图标标记出来了
在这里插入图片描述
最后我们利用TSVB来制作一个数据看板(未考虑数据价值)
在这里插入图片描述

下期预告

利用ELK搭建各类日志数据看板

相关实践学习
通过日志服务实现云资源OSS的安全审计
本实验介绍如何通过日志服务实现云资源OSS的安全审计。
目录
相关文章
|
JSON 前端开发 数据可视化
AMIS【部署 01】amis前端低代码框架可视化编辑器amis-editor本地部署流程
AMIS【部署 01】amis前端低代码框架可视化编辑器amis-editor本地部署流程
2140 0
vue2实现markdown编辑器,实现同步滚动,实时预览等功能
vue2实现markdown编辑器,实现同步滚动,实时预览等功能
|
前端开发 JavaScript Java
文本----简单编写文章的方法(中),后端接口的编写,自己编写好页面就上传到自己的服务器上,使用富文本编辑器进行编辑,想写好一个项目,先分析一下需求,再理一下实现思路,再搞几层,配好参数校验,lomb
文本----简单编写文章的方法(中),后端接口的编写,自己编写好页面就上传到自己的服务器上,使用富文本编辑器进行编辑,想写好一个项目,先分析一下需求,再理一下实现思路,再搞几层,配好参数校验,lomb
|
资源调度 数据可视化 前端开发
基于mathlive从零将公式编辑器集成到可视化搭建平台
基于mathlive从零将公式编辑器集成到可视化搭建平台
410 0
|
自然语言处理 数据可视化 前端开发
低代码系列——可视化编辑器
低代码系列——可视化编辑器
396 0
|
存储 JSON 前端开发
魔鱼搭投编辑器 ,一款优秀的前端界面可视化工具
魔鱼搭投编辑器 ,一款优秀的前端界面可视化工具
349 1
|
数据采集 数据可视化 前端开发
BI图表可视化编辑器设计
本文为《浅谈BI系统设计》第3篇原创文章。在前几篇文章我们对BI系统有全局了解,后续将逐一讲解核心模块设计原理及功能实现。 接下来讲解可视化图表部分,本篇文章三个角度来说 数据可视化原理 BI中的图表可视化 图表编辑器的设计
659 1
|
存储 数据可视化 前端开发
低代码可视化拖拽编辑器实现方案
低代码可视化拖拽编辑器实现方案
405 0
|
数据可视化 搜索推荐
云宇宙编辑器+Web 3D可视化引擎 源代码技术源码有公司需要吗?
元宇宙展厅在线编辑器: 我们提供一键式的元宇宙空间生成工具,支持 个性化场景搭建和多媒体内容添加。普通用 户也可以在短时间内完成数字展厅的设计和 制作,让您足不出户就可以搭建属于自己的 虚拟数字展厅。 Web 3D可视化引擎: 一种浏览器端的3D引擎技术,它可以在网页中 插入和展示3D模型,及3D场景搭建,提供节点 与组件,在网页中搭建复杂的3D场景。
|
数据可视化 数据安全/隐私保护
【Axure教程】低代码可视化编辑器
【Axure教程】低代码可视化编辑器

热门文章

最新文章